Skip to main content
Skip table of contents

A propos de Workspaces

Introduction

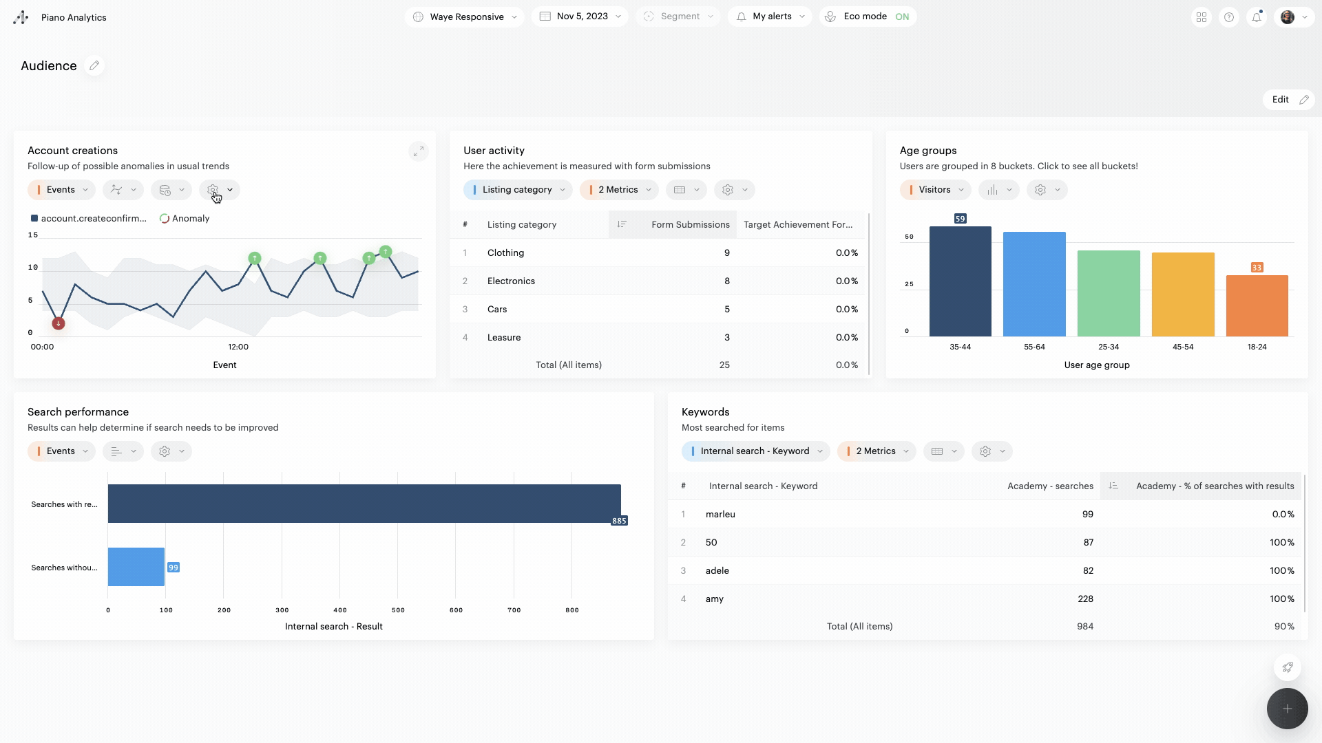
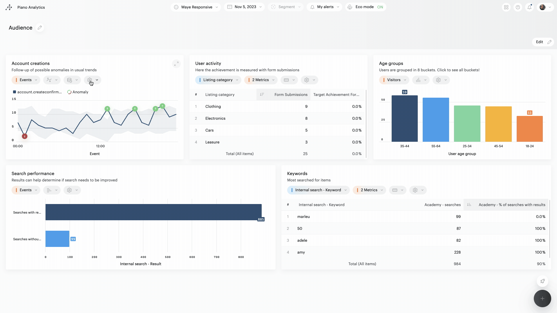
Workspaces propose une nouvelle façon de tirer profit de toutes les données de Piano Analytics. Il devient plus facile pour les analystes et les utilisateurs métier de collaborer et de mettre en valeur les données, quel que soit leur niveau de compétence.

  • Créez et partagez facilement des Boards:  avec Workspaces, il est possible de créer des Boards très rapidement et sans effort, en combinant rapports standard et rapports personnalisés

  • Répondez facilement à des besoins divers en matière de données et de Workspaces est très flexible et peut être personnalisé pour répondre aux besoins de n'importe quelle équipe.

  • Donnez le pouvoir aux utilisateurs finaux : Workspaces offre aux utilisateurs métier la possibilité d'analyser les données et d'en tirer des insights exploitables, sans avoir besoin d'être des analystes

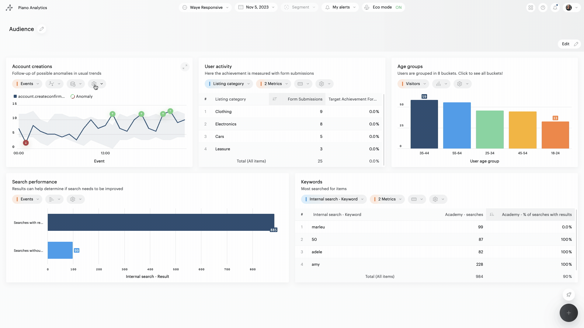
Aperçu

2023-11-06 09.08.02.gif

Droits de création et de consultation

Création et modification

Seuls les utilisateurs bénéficiant d’un rôle « Manipuler les données » ou plus peuvent créer un board.
Seul les éditeurs d’un board (ou l’administrateur de l’organisation) peuvent éditer, partager ou supprimer ce board.

Visualisation

➡️ Boards publics
Tous les utilisateurs, quel que soit leur rôle, peuvent consulter un board public.
Les rapports privés incorporés dans un board public sont visibles par tous les utilisateurs qui le consultent. Ils ne peuvent en revanche pas être consultés en dehors du board.

➡️ Boards privés
Seuls les propriétaires d’un board privé peuvent le consulter.

JavaScript errors detected

Please note, these errors can depend on your browser setup.

If this problem persists, please contact our support.