About Workspaces
Introduction
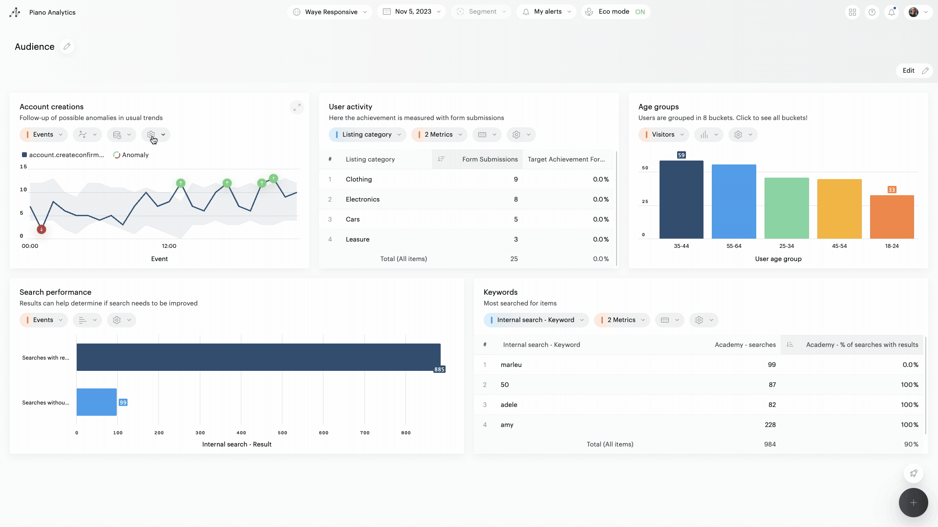
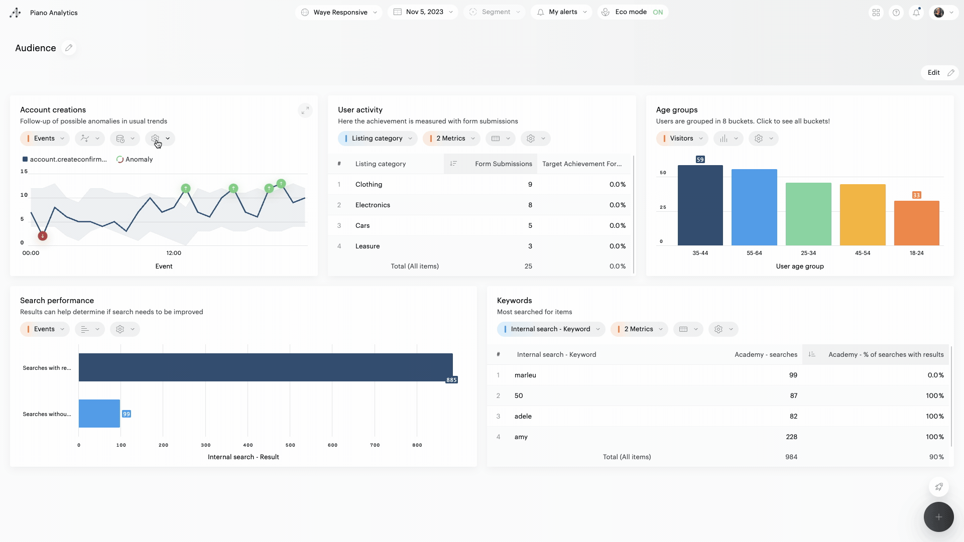
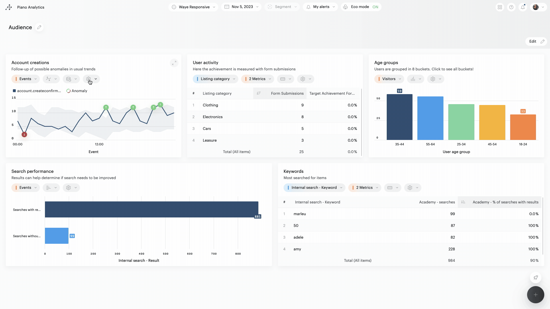
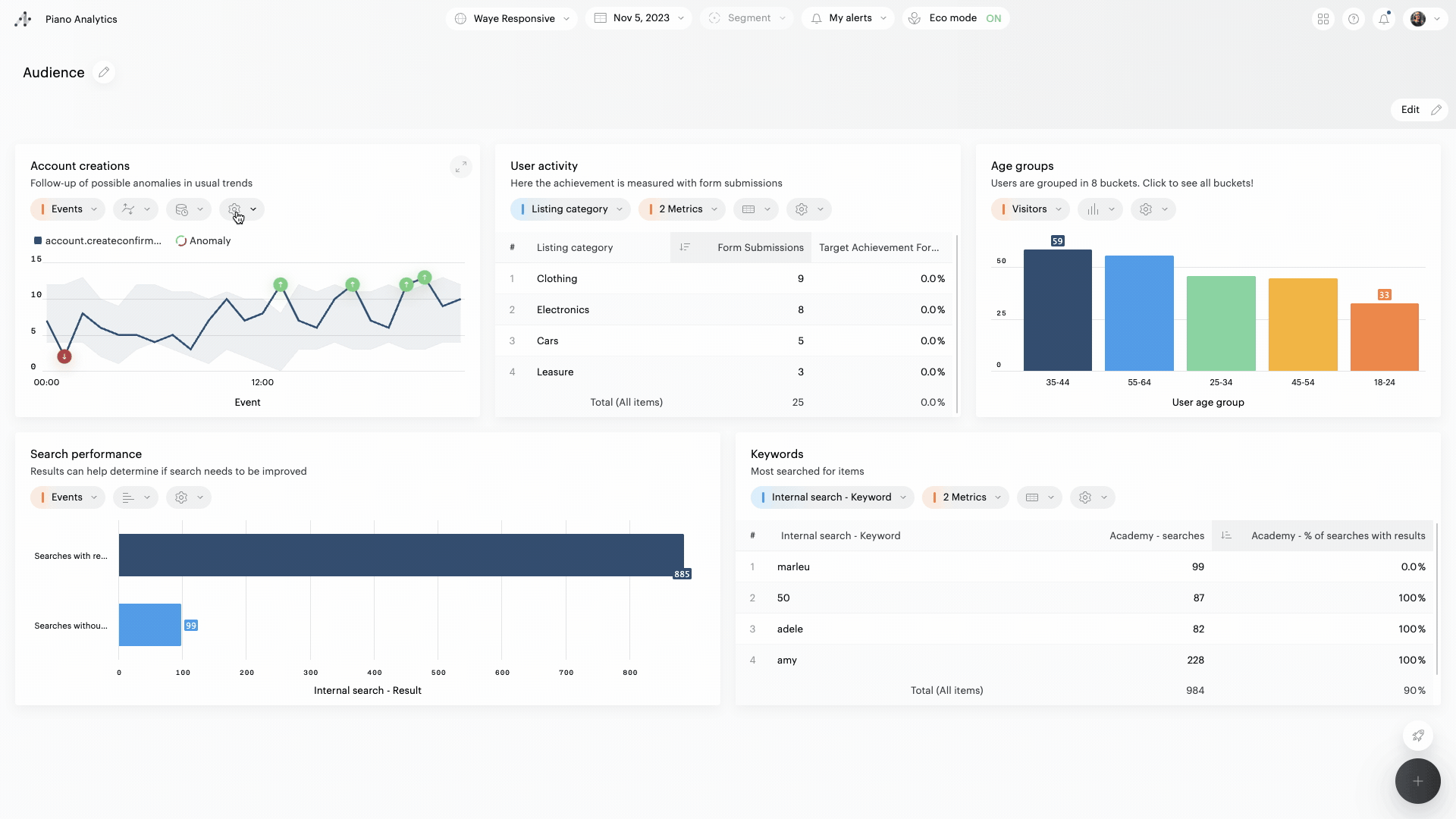
Workspaces are a new way to get the most out of Piano Analytics data. Workspaces make it easy for analysts and business users to collaborate and get insights, regardless of their skill level.
Effortlessly create and share boards: Workspaces make it quick and easy to create and share boards that combine Piano Analytics' out-of-the-box and custom reports.
Easily meet diverse data and reporting requirements: Workspaces are highly flexible and can be customized to meet the needs of any team.
Empower end users to make better decisions: Workspaces give business users the power to analyze data and turn it into actionable insights without having to be analysts.
Overview

Creation and viewing rights
Creating and modifying
Only users with a "Manage data" role or higher can create a board.
Only the editors of a board (or the administrator of the organization) can edit, share or delete that board.
Viewing
➡️ Public boards:
All users, regardless of their role, can view a public board.
Private reports incorporated into a public board are visible to all users who view it. They cannot be viewed outside the board.
➡️ Private boards:
Only the owners of a private board can view it.