Skip to main content
Skip table of contents

Introduction to Sales Insights

Sales Insights is the e-commerce module of Piano Analytics, that offers actionable analytics to help you to save time:

  • Understand your shopping funnel usage and stop letting abandoners slip away

  • Optimize your product catalog by analyzing all the steps of your catalog: product listings, product pages, shopping cart and purchase

  • Get a holistic view of your site galaxy with cross-session, cross-device and customer cross-session, cross-device and cross-site analysis

  • Let insights guide you to pinpoint information you might have missed

SALES INSIGHTS ANALYSIS

HOW TO TAG MY WEBSITE

HOW TO USE ITS POTENTIAL

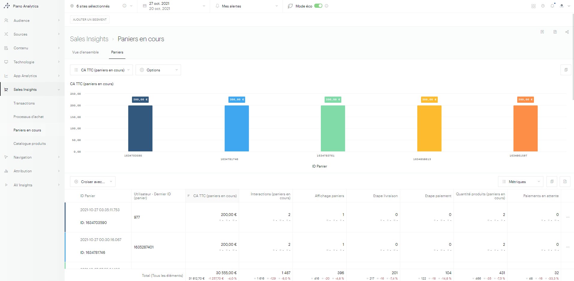
The "carts in progress"

Automatically tag your website

What are the most/least attractive products?

The "product catalog"

Manually tag your website

Who are the high potential buyers and how long does it take them to place an order?

The "transactions"

Currency management

Where do I lose traffic in my purchasing process?

The "purchasing process"

Need some help?

Is there a specific time for transactions?

Discover

Discover

Discover

 

Sales Insights analyses

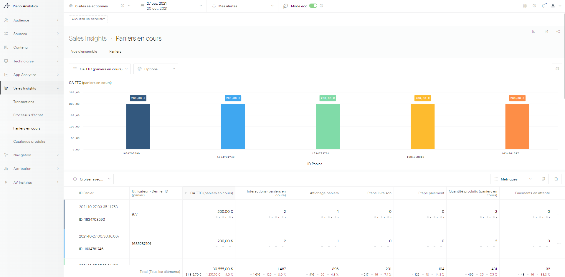
"Carts in Progress" analyses

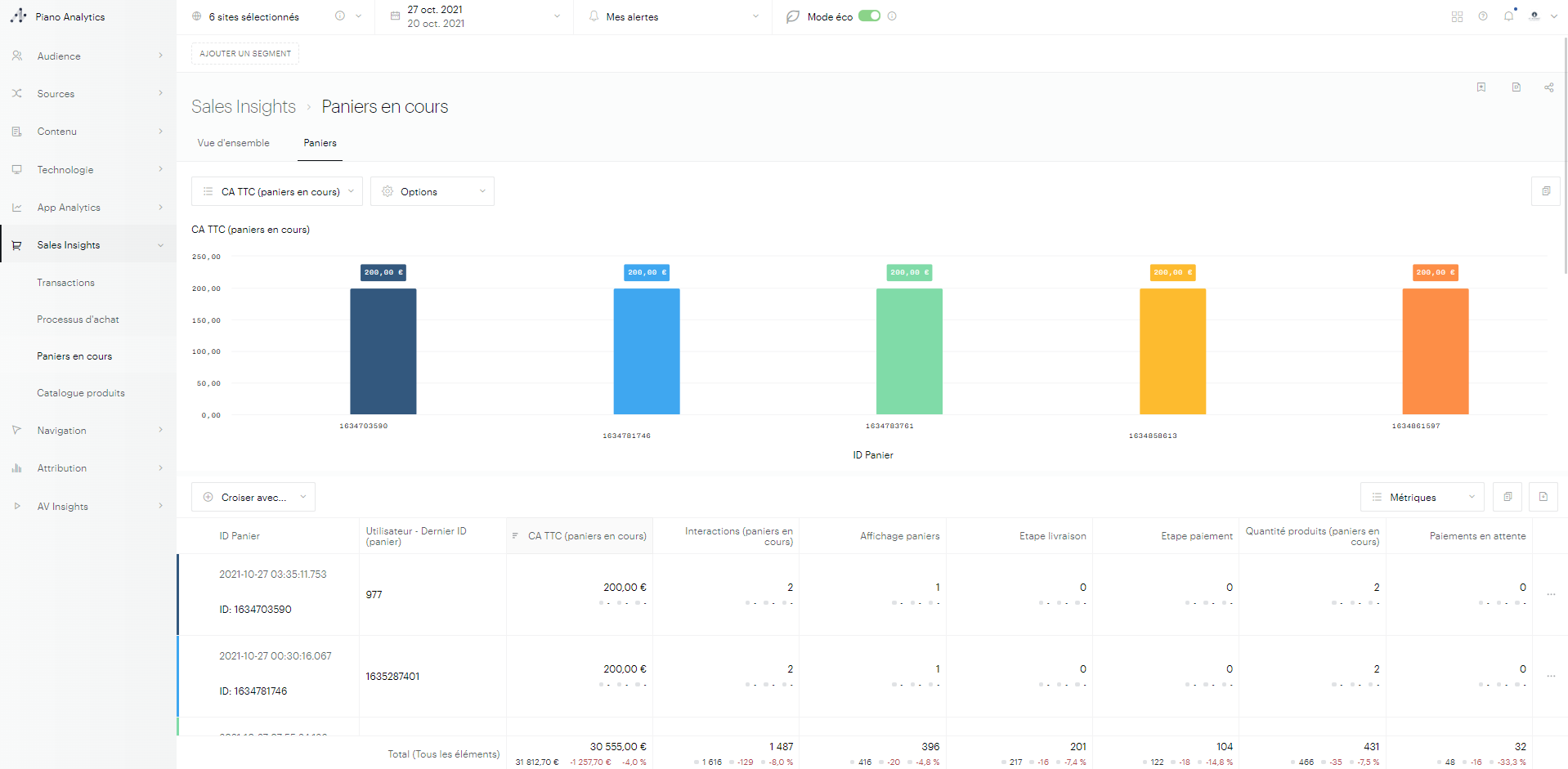
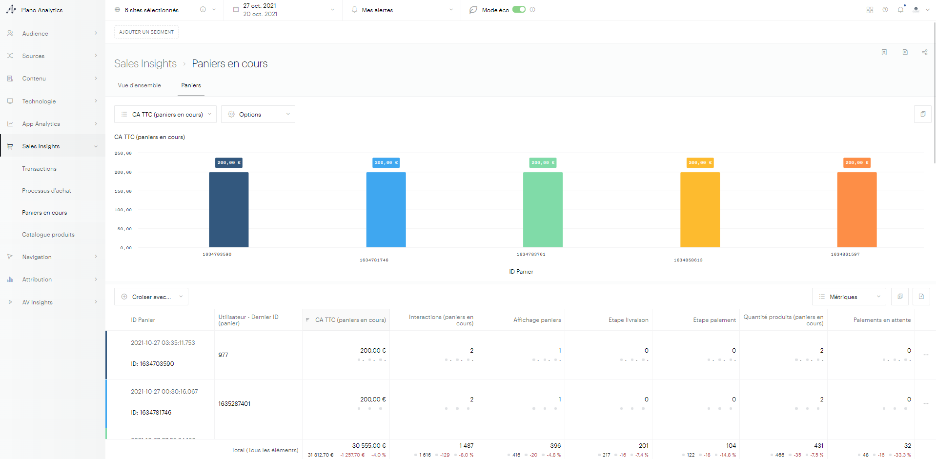
The growth potential of your e-commerce site is hidden in the visitors who come to your site, start the buying process and then leave you without converting. without converting. It is then essential to understand what we call unconverted carts and It is then essential to understand what is called the unconverted carts and the abandoners.

Thanks to this filtered analysis on cart events (cart.*), you will be able to analyze the carts that were active over the period that did not result in a conversion. By understanding the number of interactions and analyzing the potential carts amount, you will be able to detect customers who are very hesitant and high potential customers.

Si1.png

 

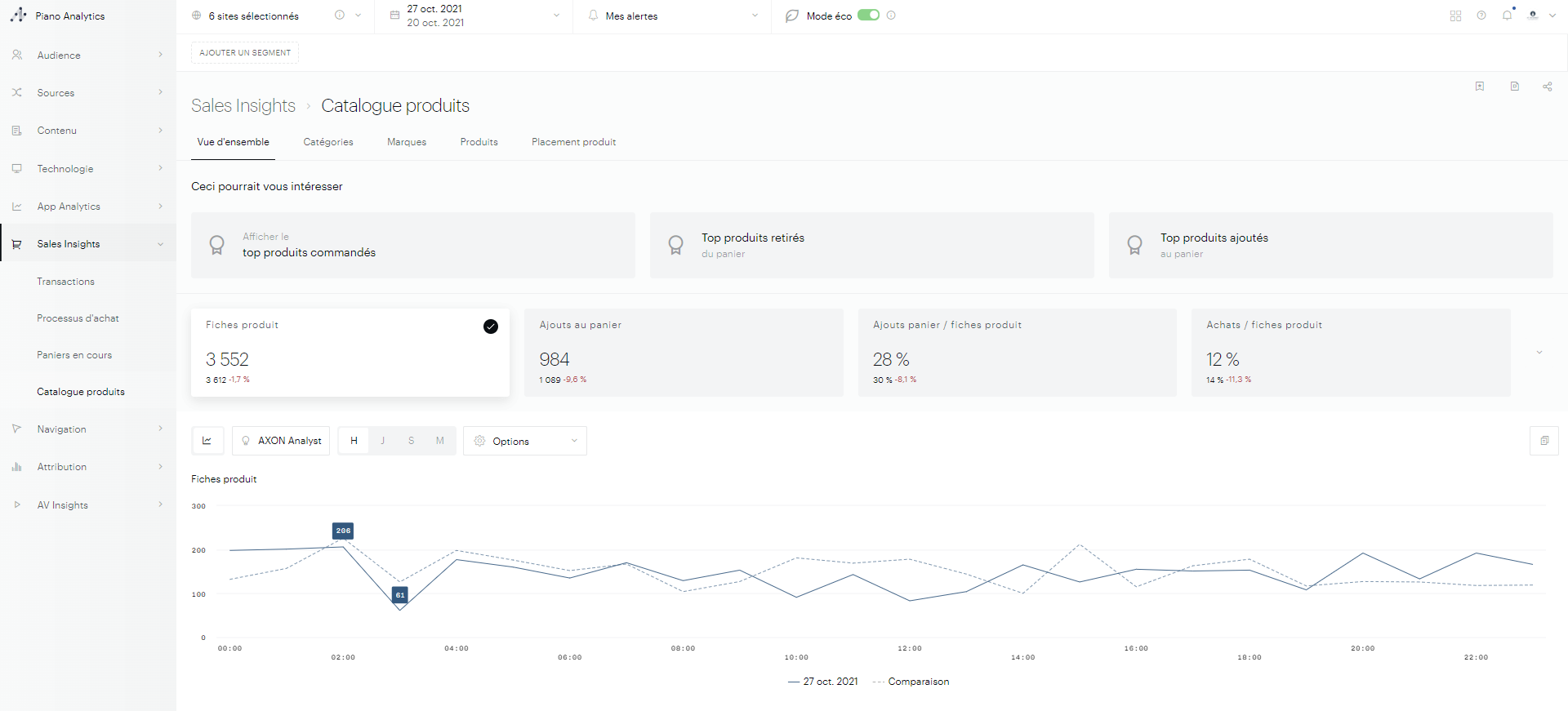
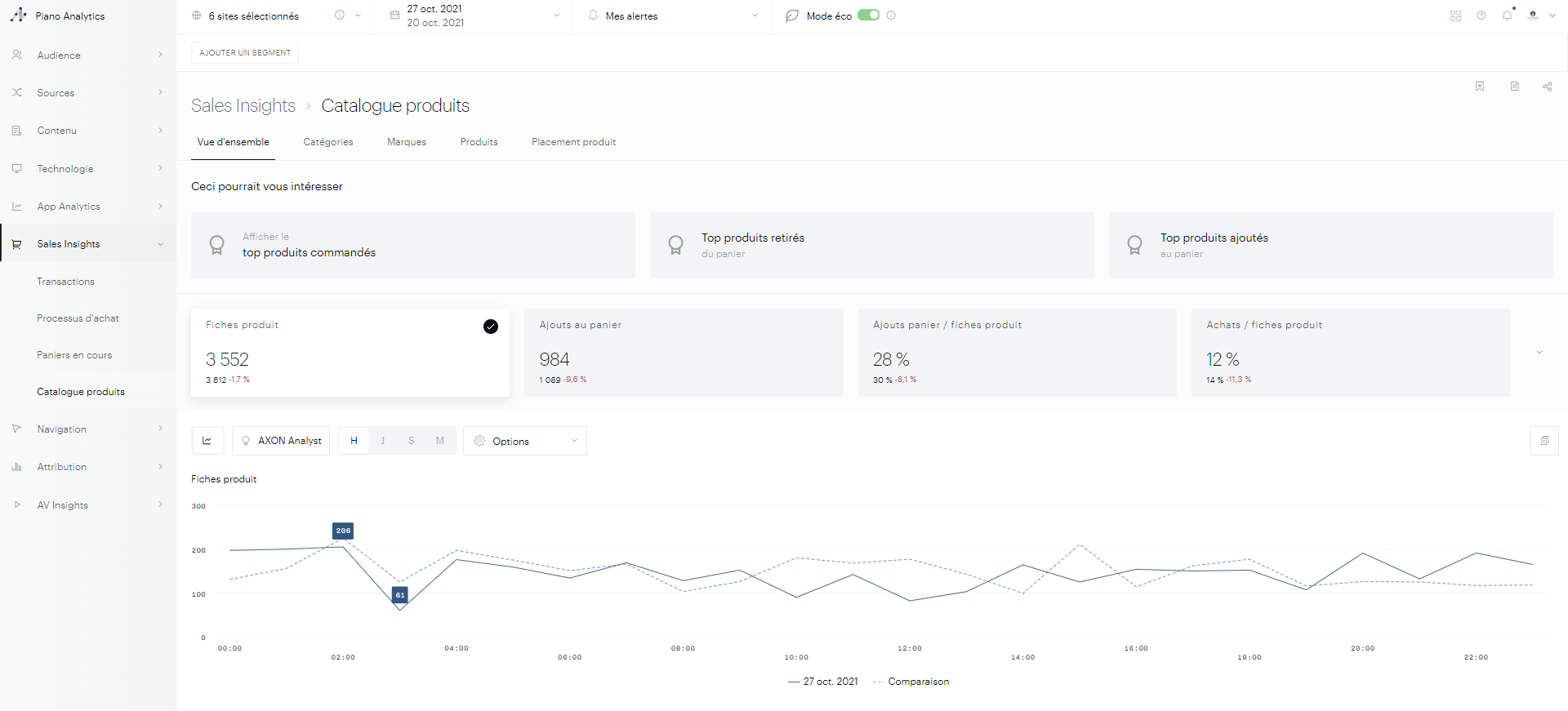
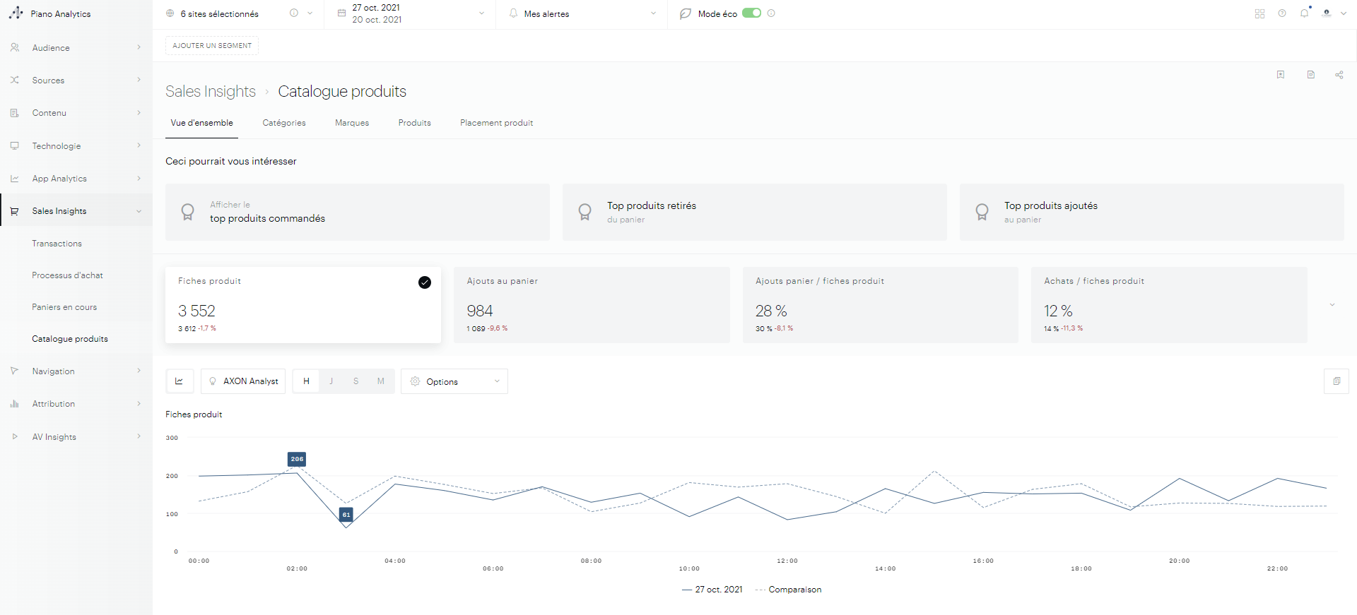
"Product Catalog" analyses

Your Products catalog is complex and dense. With the advanced e-commerce module module of the Analytics Suite, you will have a complete view of the performance of your products, your categories and your brands :

  • Product impressions in lists or banners,

  • Impressions of Product sheets,

  • Cart additions and removals,

  • Transactions.

Si2.png

This filtered analysis on product events (product.*) highlights some key indicators, such as:

  • The conversion rate from your product pages to add to cart,

  • The conversion rate from your product pages to transaction,

  • the number of product page impressions, etc.

Other KPIs will be added to this view.

To allow you to start your exploratory analysis, we have chosen some insights, which are shortcuts to pre-sorted and pre-filtered analysis, to save you time. For example:

  • The most purchased products, which you can capitalize on,

  • the products most removed from the carts, synonymous with products initially coveted, but ultimately not interesting,

  • the products most added to the cart, showing a significant interest from your visitors, etc.

Product and Brand Categories

https://youtu.be/l0y80kKPT6o

Many product properties are available:

  • ID (reference)

  • Label

  • Categories (6 levels today)

  • Brand

A list of 15 metrics is proposed to allow you to compose your datasets data sets.

"Transactions" analyses

Transactions, whether you call them orders, quotes, leads, bookings, are the heart of your e-commerce business. The advanced e-commerce module of Piano Analytics provides you with a series of analytics to understand the performance of your online store. We have selected a list of KPIs that are essential to drive your business:

  • number of transactions,

  • turnover,

  • average cars,

  • Cart lifetime,

  • average revenue per paying customer (ARPPU),

  • etc.

Si3.png

Transactions

https://youtu.be/gz46zgBvCek

This filtered analysis on transaction events (transaction.*) allows you to list all transactions that have occurred on your site, combined with all the properties you have measured:

  • Payment method,

  • Delivery provider,

  • Promotional code,

  • Customer ID,

  • etc.

Several metrics will allow you to further analyze these transactions :

  • Turnover,

  • Number of distinct products,

  • Order time (since cart creation),

  • etc.

 

Delivery and payment

Before you can optimize your payment and delivery providers, we offer performance analyses of these providers:

Si4.png

Cart life

Do you know how long it takes for your visitors to complete the process purchase process? With the advanced ecommerce module, you will know how many transactions have been completed based on the time since the cart was created. This This will allow you to distinguish compulsive buyers from the undecided or hesitant ones.

Si5.png

The "Purchasing Process" analysis

Si6.png

 

Objectives of the analysis

The buying tunnel allows you to understand in a few seconds at which stages of your conversion process your customers leave you (histograms histograms). We highlight the number of lost shopping carts at each step with the potential turnover lost.

 

Steps in the tunnel

The buying tunnel consists of 4 key steps:

  • Cart

  • Delivery

  • Payment

  • Confirmation

These steps are triggered by dedicated e-commerce events. This allows you to you to trigger them whenever you want (loading a page, submitting a form, clicking a button of a form, click on a button, etc.) without necessarily generating a page view.

The analysis offers you several values:

  • The tunnel conversion rate, which is the ratio of shopping carts that have converted into transactions out of all active carts over the period, as well as lost carts and validated carts over the analyzed period, with the associated revenue:

  • the number of active carts on each step (blue numbers below the step name). of the stage name).

  • The wastage rate of each step (percentage in red between the blue and pink histograms) which is the ratio of the blue and pink histograms) which is the ratio of carts that did not pass the step, to the total number of active carts on the analyzed step.

mceclip5.png
mceclip4.png
mceclip3.png

 

Multi-site view

This analysis can be useful on a single site to see the performance of the tunnel performance of a particular medium. On the other hand, it makes even more sense when you use it sense when you use it on multiple sites that share the same cart IDs. of shopping carts. This allows you to reconcile cross-site visits if you have the ability to share cart IDs, a visitor who starts a cart on one device and validates it on a second one will not be will no longer be considered as an abandoner on the first one. We consider that that both devices have contributed to the transaction.

If you don't see the "Sales Insights" menu in Explorer, contact us so us to enable the feature for you.

How to tag my website

Manually tag my website

If you prefer to mark your store manually, you can consult our branding documentation :

How to update a transaction

In the e-commerce context, it is common for some transactions to be canceled or refunded after their initial recording. These adjustments may result from defective products, order errors, or refund requests. Without a mechanism to reflect these changes in analytics reports, revenue data can become inaccurate, impacting analysis and decision-making.

This guide explains how to manage cancellations and refunds within Piano Analytics to ensure the accuracy of your reports.

How to manage canceled or refunded transactions

Piano Analytics allows you to retroactively adjust transactions using the SI Transaction catalog. This catalog ensure that your reports provide an accurate representation of your e-commerce performance.

1. Understanding the adjustment process

Once an event has been collected, it is locked. However, you can modify the properties of an event using a reconciliation key. In the context of managing canceled or refunded transactions, the reconciliation key is the transaction ID. You can then update the transaction_status property to reflect the updated transaction status:

  • Charged: When a product is invoiced to the customer.

  • Returned: When a product is returned after receipt.

  • Refunded: In the case of financial compensation to the customer.

It is also possible to modify the transaction's revenue. This enables your reports to display an adjusted view of your revenue without requiring you to filter transactions based on a specific status.

Here are all the properties that can be modified in this Sales Insights catgalog flow.

Name

Type

Property_key

Transaction ID

STRING

transaction_id

Amount (excl. tax)

DECIMAL

cart_turnovertaxfree

Amount (incl. tax)

DECIMAL

cart_turnovertaxincluded

Payment method

STRING

payment_mode

Shipping cost (excl.tax)

DECIMAL

shipping_costtaxfree

Shipping cost (incl.tax)

DECIMAL

shipping_costtaxincluded

Shipping method

STRING

shipping_delivery

Transaction status

STRING

transaction_status

It is worth noting that you can add custom properties to this list via the menu available at the bottom of the default property list.

2. Importing data

To import data, please follow the steps detailed in the article on catalog.

For any additional information, feel free to contact the support center or your customer success manager.

Currency management

On all your Sales Insights analyses, you will find numerous amounts: orders, carts, turnover, etc. All these analyses are fed by the tags you have set up on your ecommerce site. Without any action on your part, we bring up these amounts and we add the trigram of the euro currency. Otherwise, you have two options:

  • If you want to change the trigram and thus change your display currency with one click, you can do so independently. Choose from over 169 available currencies. To do this, access the "Data Management" interface and then the "Currency" tab.

mceclip1.png

🛑 No conversion of amounts is made here. This change is purely graphical. You visually change the trigram that is displayed in your interfaces. In this sense, if you send several currencies via the tag, they will be considered as one currency and will therefore be added and multiplied together as if they were in fact one and the same currency. Your data will not be correct.

  • If you wish to consolidate and convert all the amounts of your currencies sent via the tag into a single currency, you have the possibility to do so always in the same "Currency" interface in the Data Management configurations. Choose from 169 available currencies with a real time conversion rate that will be applied as soon as the information sent by your tags is received. When you configure the currency conversion, it applies to your entire organisation. This means that all amounts sent by your tags will be automatically converted and displayed in the currency you have configured for all users in your company.

mceclip2.png

🛑 Once the currency conversion has been activated, it cannot be deactivated or modified by you. Indeed, the impact on your data is not negligible because it is not retroactive (break in your data), so it is necessary to contact our support service which will be able to carry out this action with you to ensure that all the implications have been understood.

🛑 The cart_currency property must be (ISO 4217) compliant trigram corresponding to the currency used. If it is missing or incorrect, the conversion will not be performed. The accepted currencies for the conversion are :

USD US dollar

JPY Japanese yen

BGN Bulgarian lev

CZK Czech koruna

DKK Danish krone

GBP Pound sterling

HUF Hungarian forint

PLN Polish zloty

RON Romanian leu

SEK Swedish krona

CHF Swiss franc

ISK Icelandic krona

NOK Norwegian krone

HRK Croatian kuna

RUB Russian rouble

TRY Turkish lira

AUD Australian dollar

BRL Brazilian real

CAD Canadian dollar

CNY Chinese yuan renminbi

HKD Hong Kong dollar

IDR Indonesian rupiah

ILS Israeli shekel

INR Indian rupee

KRW South Korean won

MXN Mexican peso

MYR Malaysian ringgit

NZD New Zealand dollar

PHP Philippine peso

SGD Singapore dollar

THB Thai baht

ZAR South African rand

EUR European euro

...

Need help?

TECHNICAL DOCUMENTATION

CONTACT SUPPORT

Detailed technical documentation regarding Sales Insights is available directly here:

View documentation

We are available to assist you with the integration and use of Sales Insights. Contact us here:

Contact Support

How to reach its full potential

Many ecommerce analysis are available in the Sales Insights interface of Piano Analytics. You can answer to all your main questions thanks to Sales Insights: 

  • What are the most/least attractive products?

  • Who are the high-potential buyers and how long do they take to place an order?

  • Where do I lose traffic in my buying process?

  • Is there a specific time for transactions?

JavaScript errors detected

Please note, these errors can depend on your browser setup.

If this problem persists, please contact our support.