Afficher, explorer les données d'un board
Paramétrer le contexte de l’analyse
Les fonctionnalités permettant de choisir votre périmètre d’analyse (sites et périodes) se situent dans le bandeau supérieur.
Sélection des sites
Le premier menu déroulant permet de sélectionner un ou plusieurs sites. Le moteur de recherche intégré à la liste déroulante (1) permet d’accéder plus rapidement aux sites que vous souhaitez utiliser.
Pour sélectionner un site cliquez sur les cases à cocher correspondantes (2), puis sur le bouton "OK".
Une synthèse de votre sélection est disponible via le lien situé en bas de la liste déroulante (3).

Sur l’écran de synthèse vous pouvez consulter la liste des sites sélectionnés, modifier votre sélection en supprimant un ou plusieurs sites (1), réinitialiser votre sélection (2), ou encore retourner à la liste de tous les sites (3). Vous devrez alors re sélectionner au moins un site pour que de nouvelles données s’affichent.

Lorsque vous sélectionnez plusieurs sites, un bouton « enregistrer » vous permet de sauvegarder votre sélection sous la forme d’un groupe de sites. Lorsqu’au moins un groupe de sites a été créé, vous pouvez le retrouver, le modifier ou le supprimer depuis l’onglet « groupes ».
Sélection des périodes
Le second menu permet de sélectionner la période sur laquelle l’analyse doit porter.
Il y a deux façons de configurer une période d’analyse :
Sélectionner une date précise dans un calendrier : “Periode statique” (1),
Sélectionner une période relative (2) :
Période passée (les x dernières minutes, heures, jours, etc.)
Période en cours (l’heure, le jour, la semaine, etc. en cours)
Par défaut, nous proposons une liste de raccourcis prédéfinis, qui sont les plus couramment sélectionnés par les utilisateurs de Piano Analytics (3).

Vous pouvez créer vos propres raccourcis en cliquant sur le bouton “Sauvegarder” lorsque vous avez fini de configurer une période relative :

Période de comparaison
Il est possible de comparer les valeurs de la période en cours à celles d’une période passée. Pour utiliser cette fonctionnalité, vous devez activer l’option "Comparer avec la période précédente" (1).
Par défaut nous comparons les données de la période en cours à celles de la période précédente. Il est possible de personnaliser la période de comparaison (2).

Actualisation automatique
Si vous utilisez un board pour surveiller la performance de vos indicateurs clés de performance (KPI) en temps réel, vous pouvez activer la fonctionnalité « Actualisation automatique ». En fonction de vos paramètres, le contenu de votre tableau sera automatiquement rechargé toutes les 15, 30, 45 ou 60 minutes.
L’actualisation automatique n’est disponible que sur les périodes concernant la journée en cours.

Interactions à la volée
Il est possible d’interagir avec les tuiles pour étudier les données qu’elles présentent sous différentes perspectives :
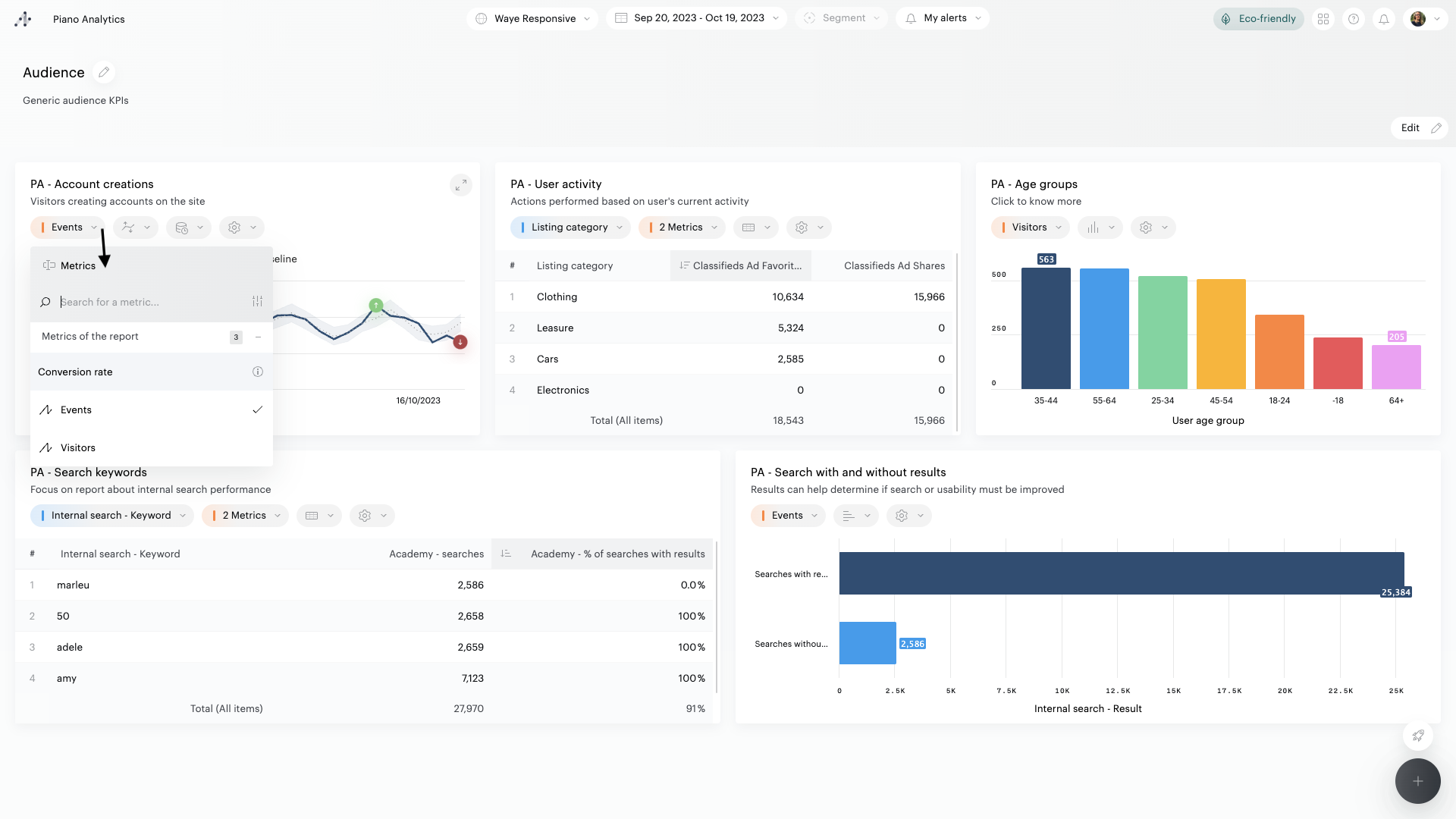
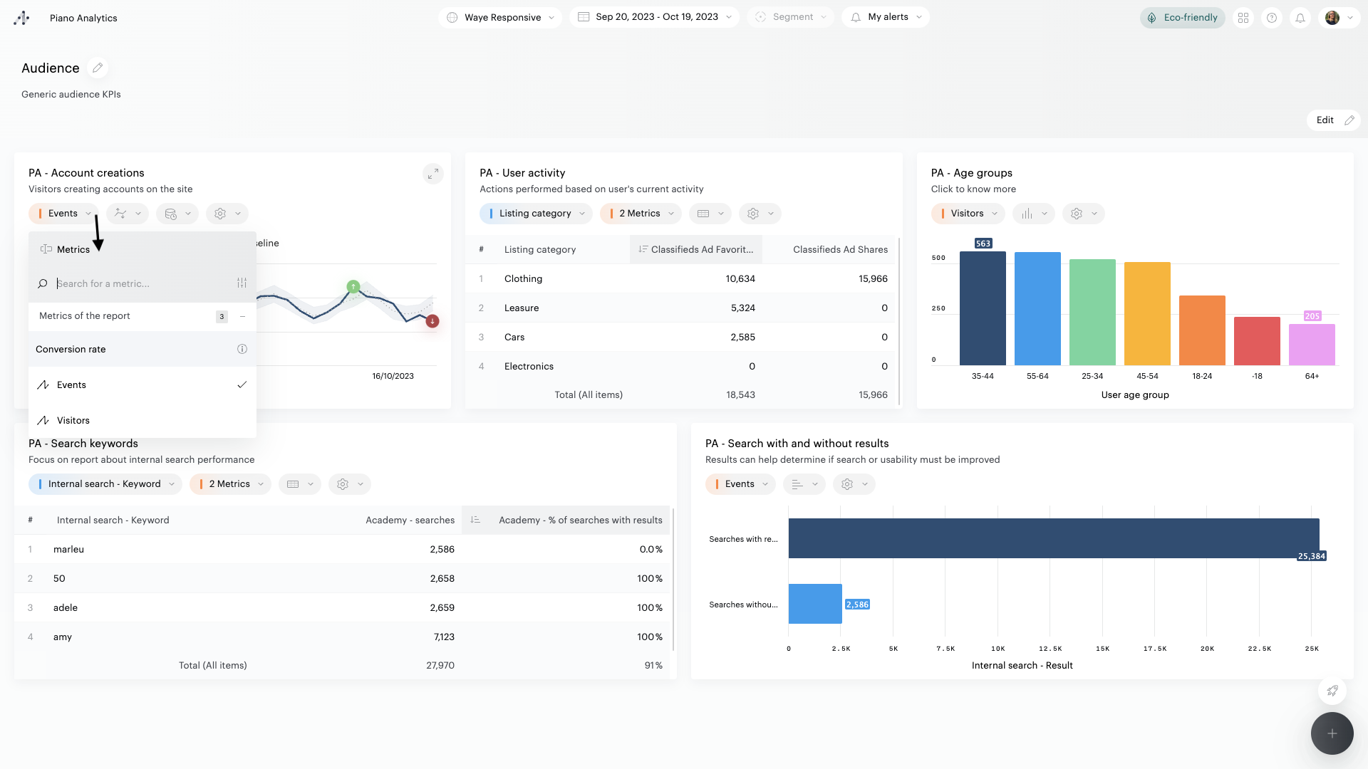
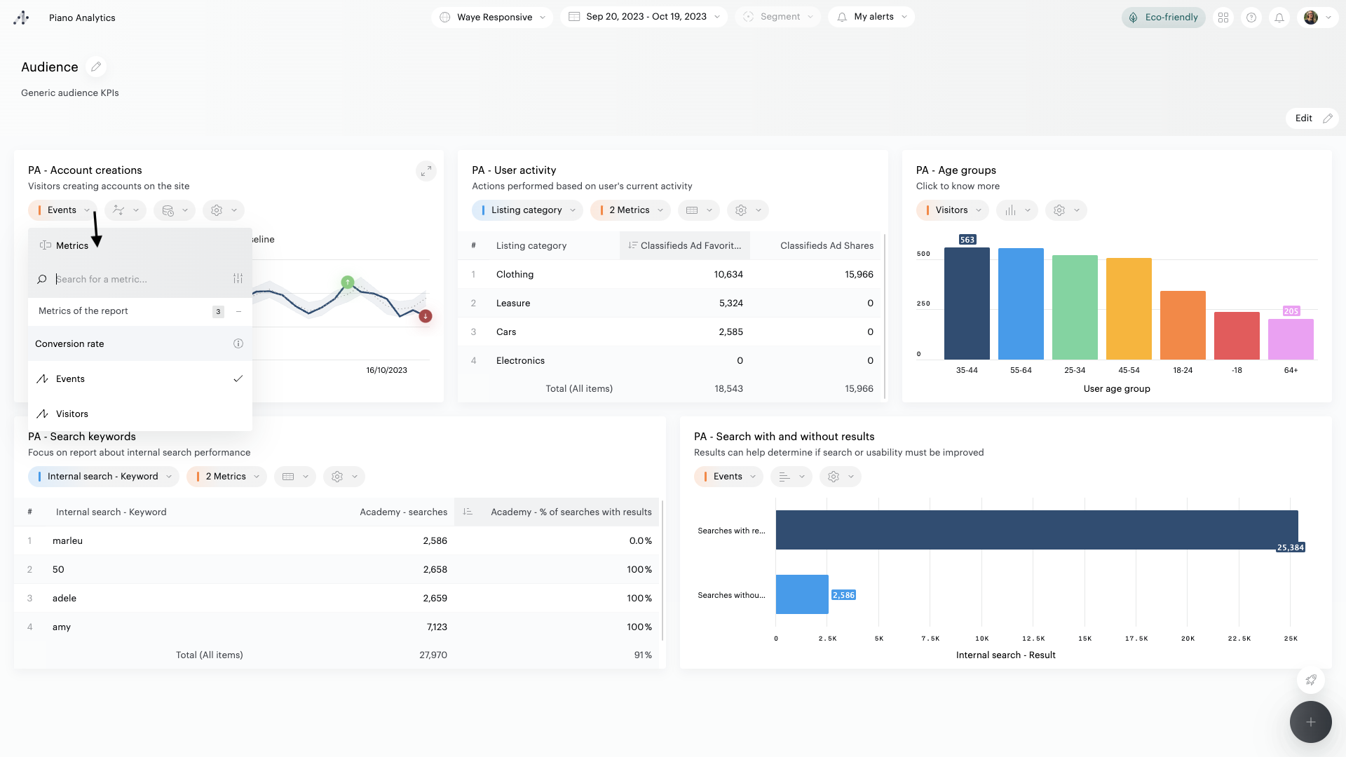
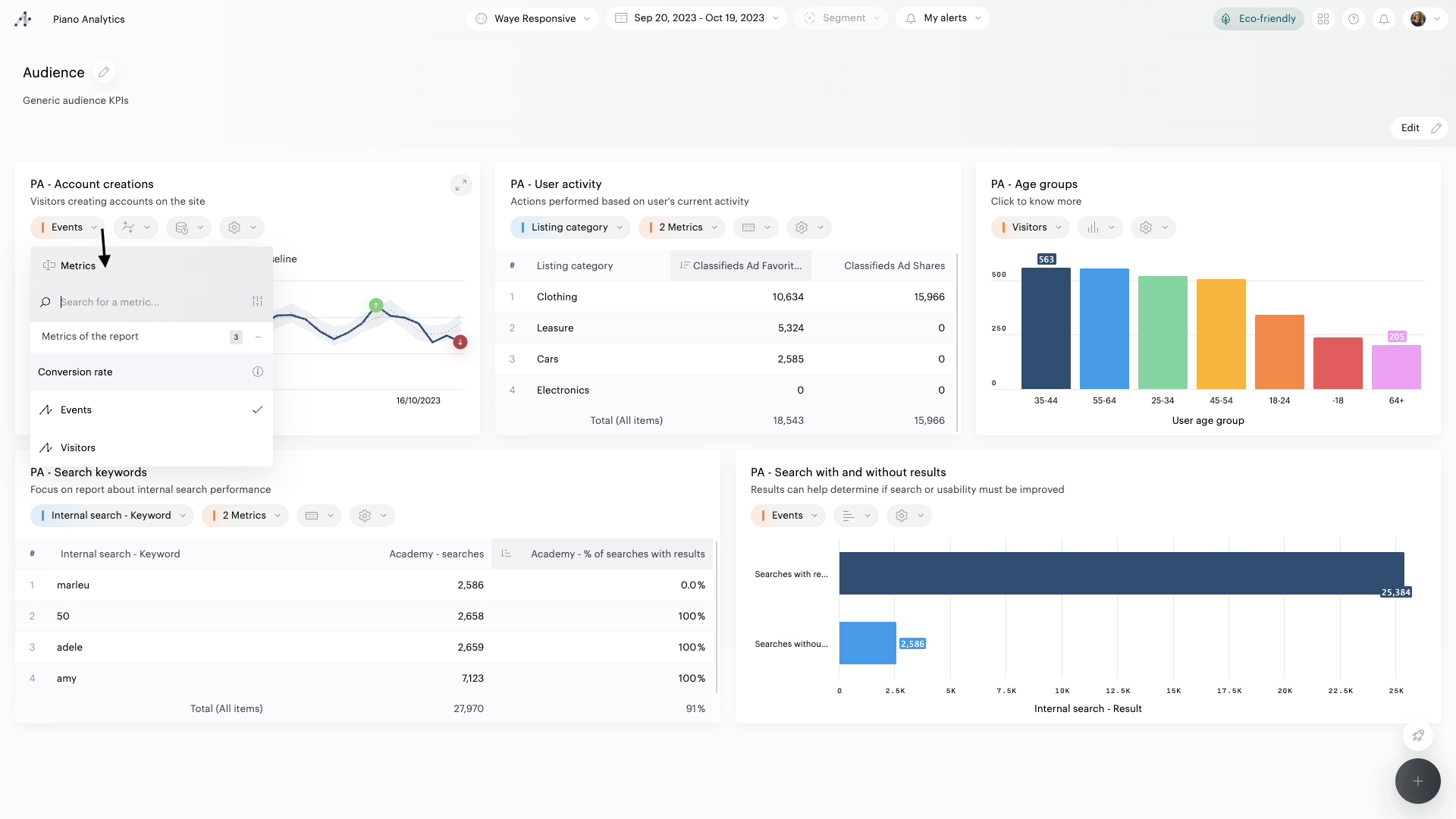
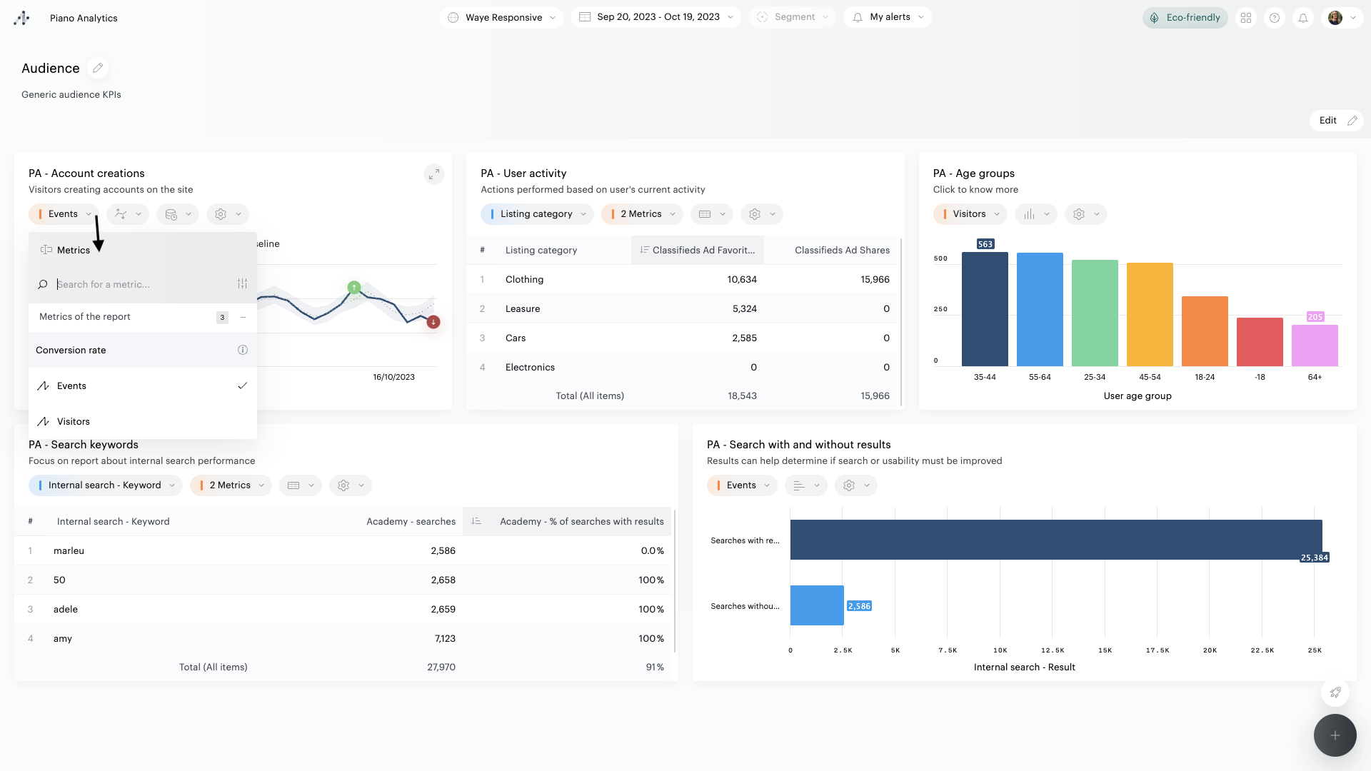
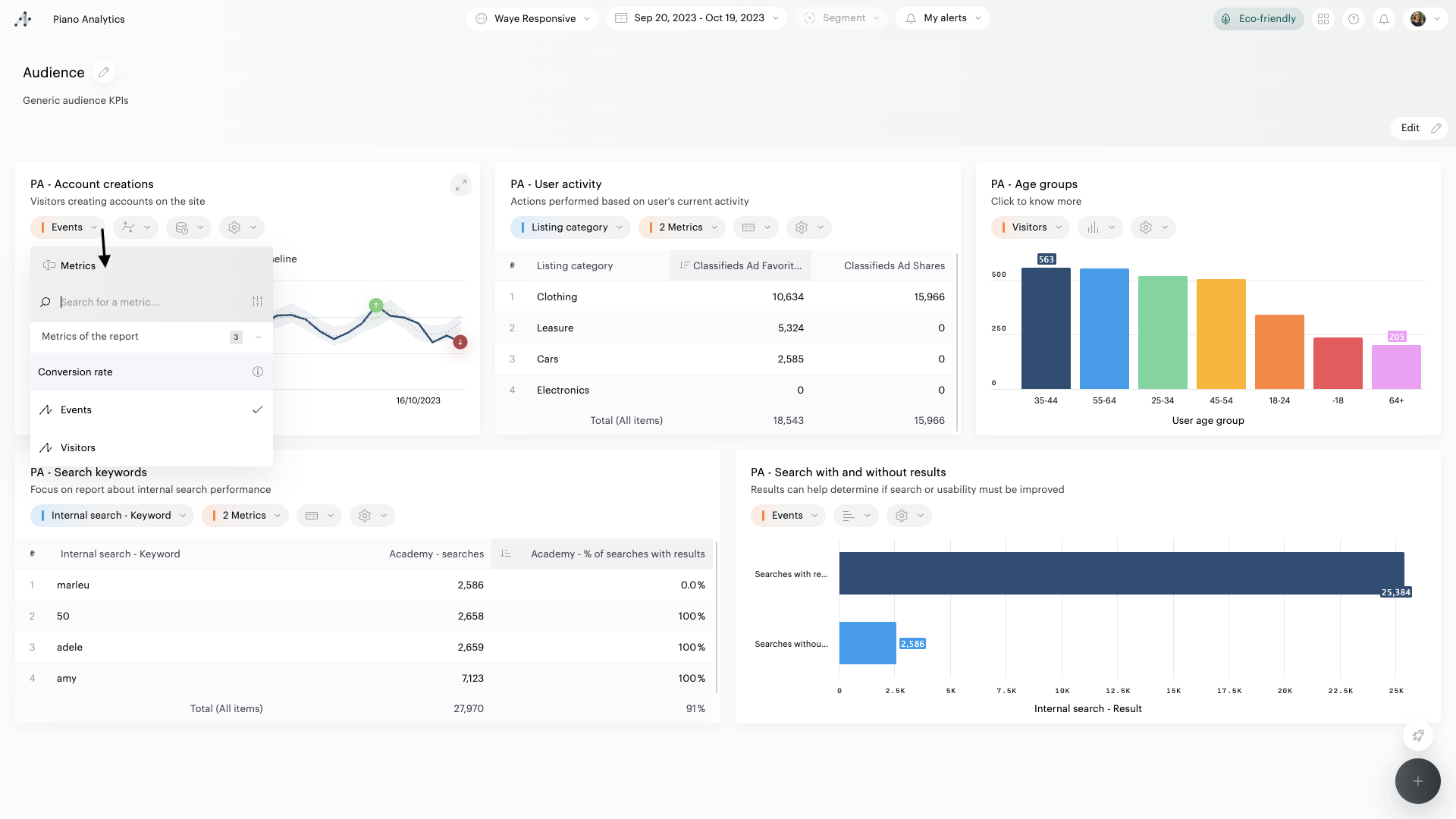
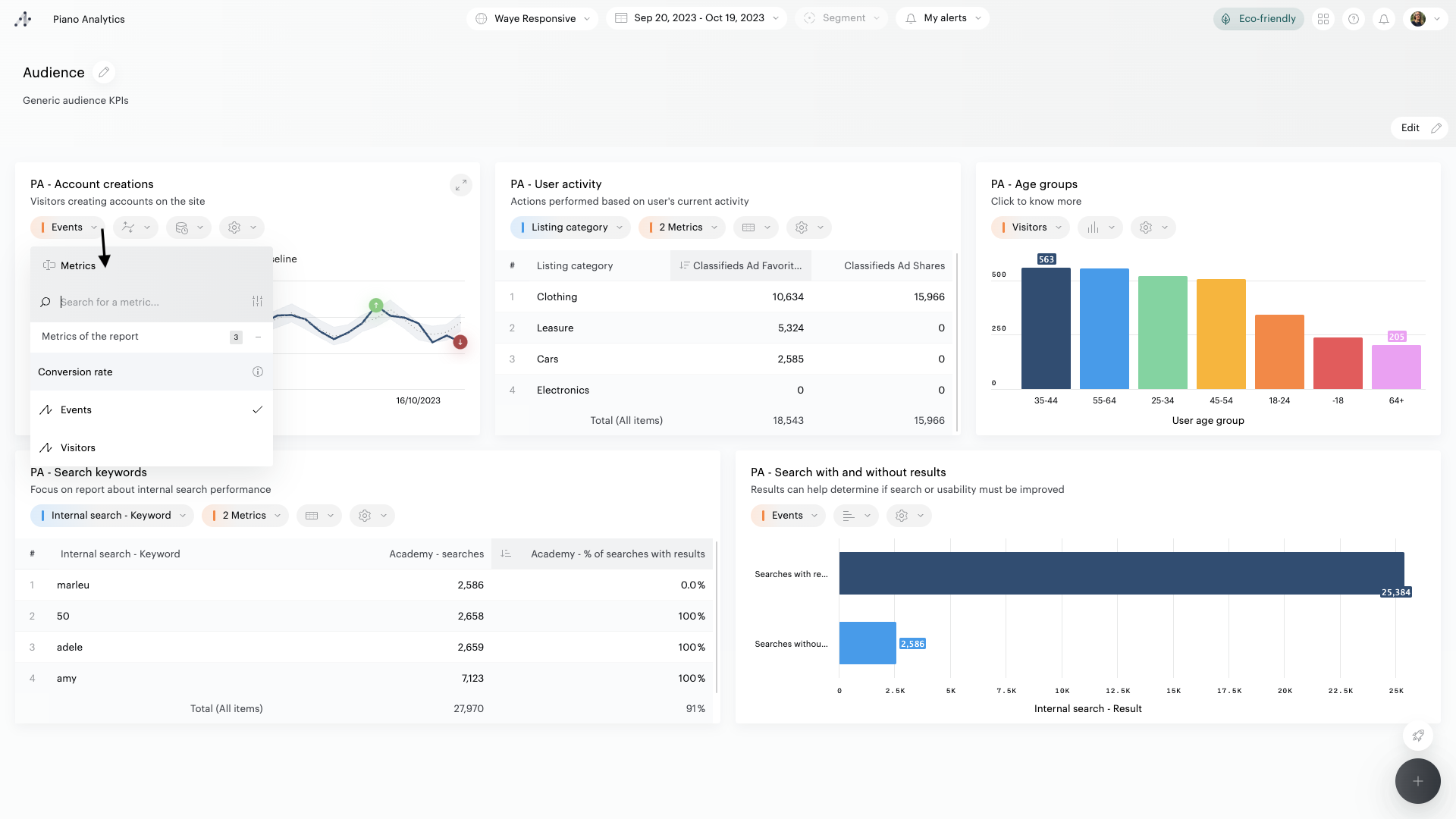
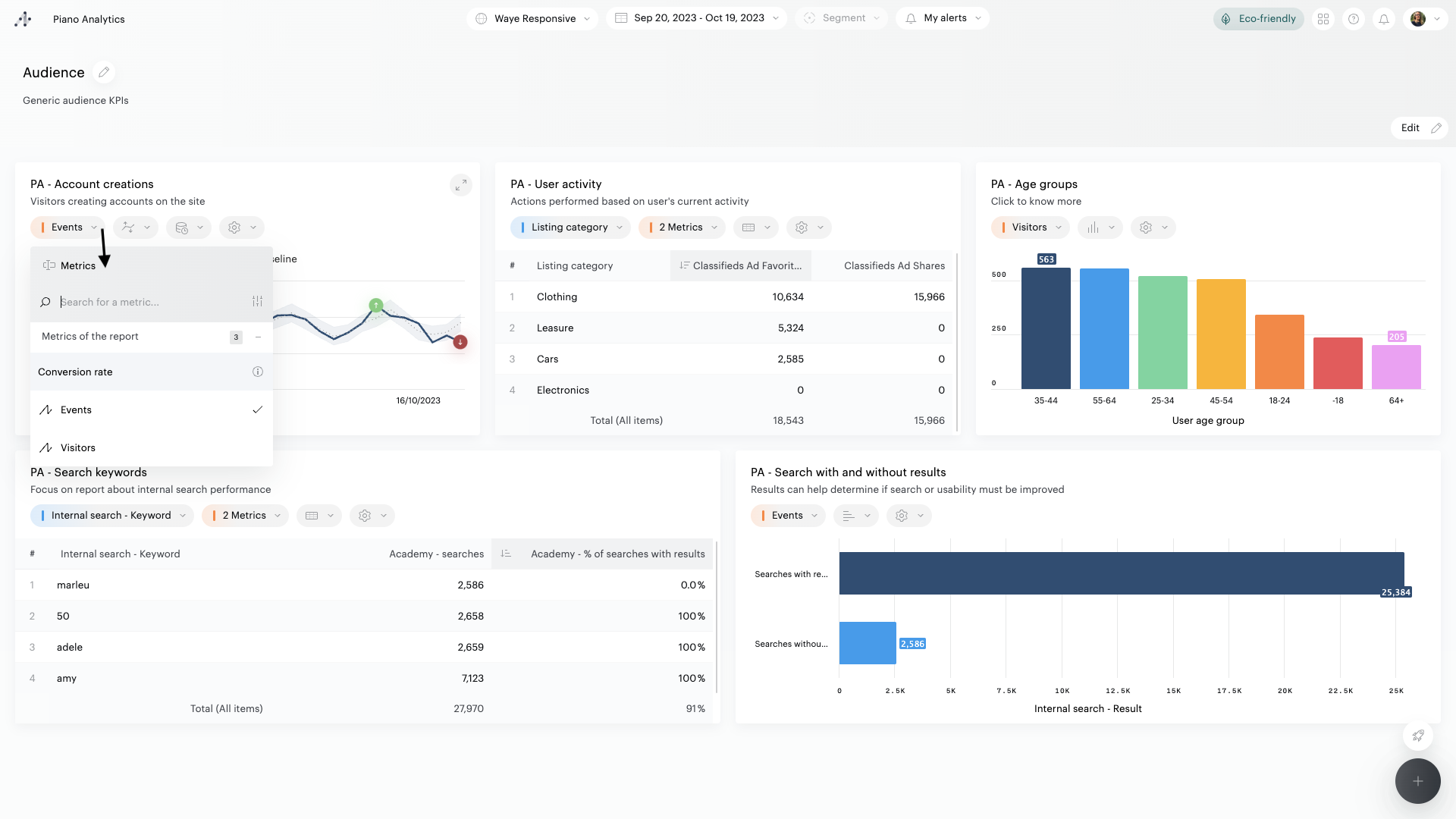
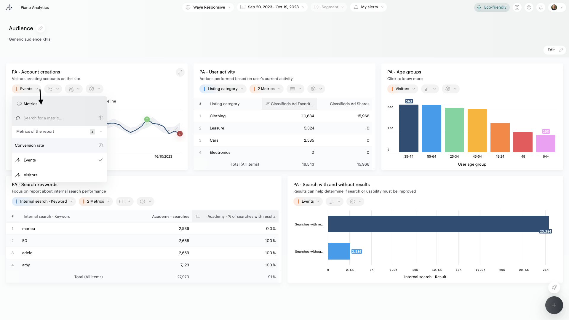
Cliquez sur le nom d’une métrique pour la remplacer par une autre des métriques disponibles dans le rapport

Cliquez sur l’icône « visualisation » d’une tuile pour utiliser une autre représentation graphique que celle proposée par défaut

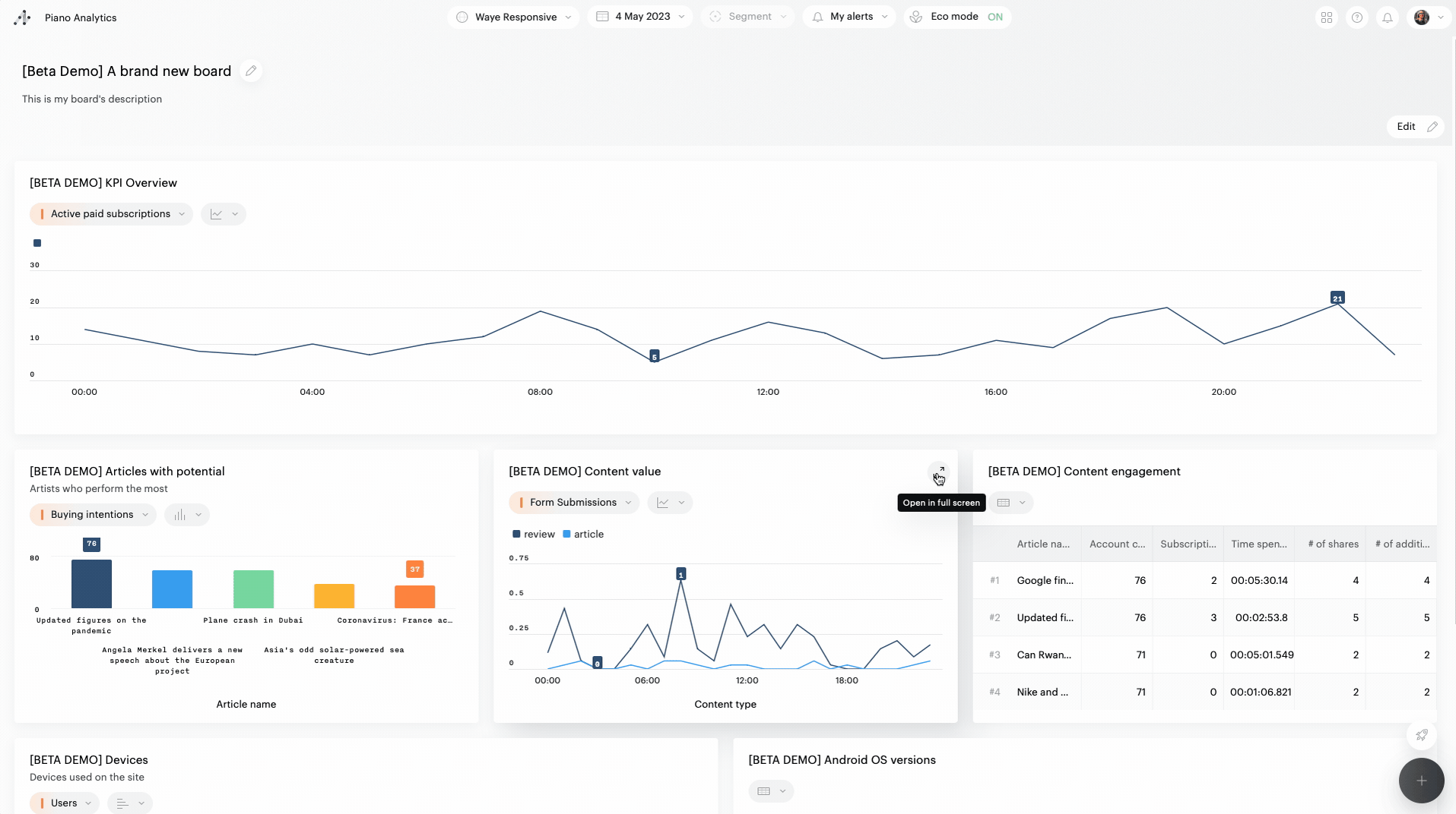
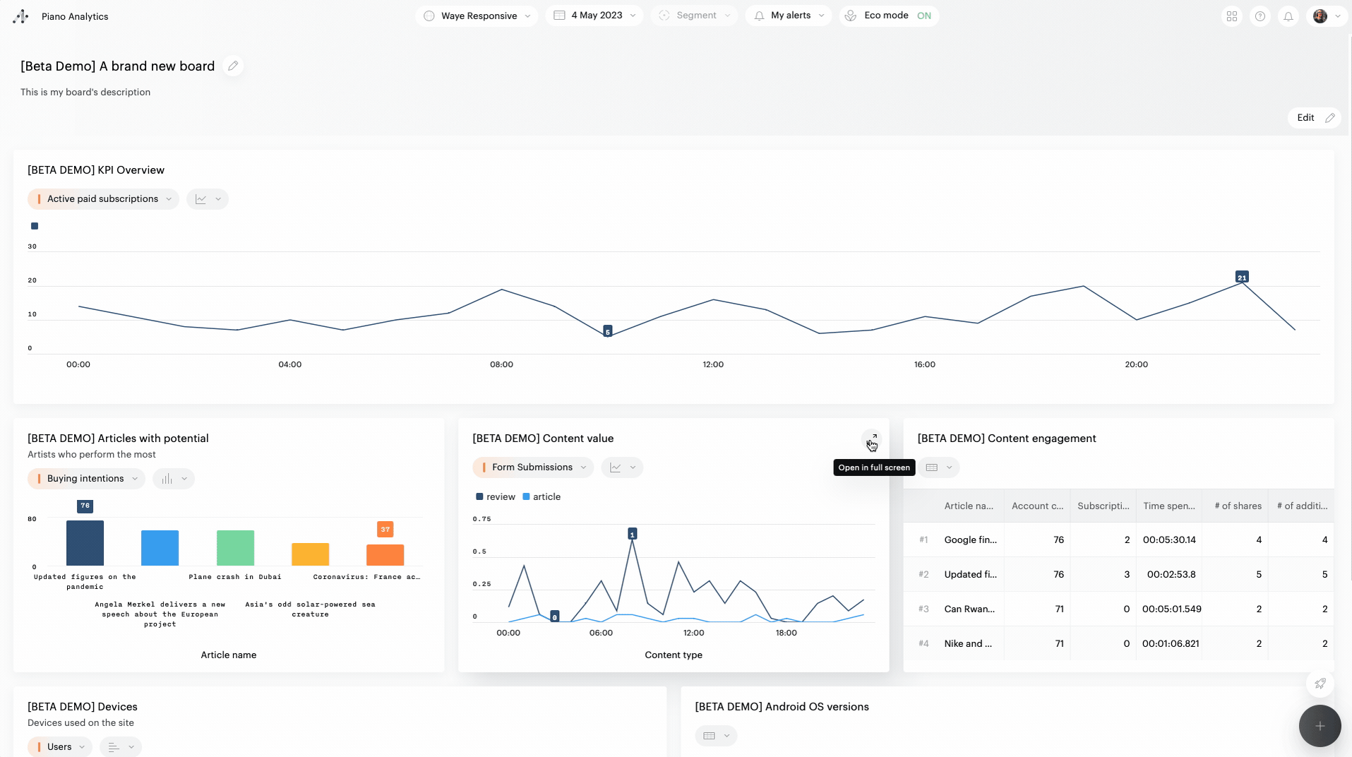
Tuiles plein écran
Cliquez sur l’icône située en haut à droite d’une tuile pour l’ouvrir en plein écran : vous pourrez alors interagir avec le rapport exactement comme dans Explorer.
La vue plein écran vous permet d'explorer davantage les données synthétisées dans une tuile. Les manipulations effectuées ne sont pas sauvegardées lorsque vous quittez cet affichage afin de n'altérer ni le contenu initial de la tuile, ni celui du board.

Breakdown
Il est possible de combiner deux propriétés dans un rapport, regroupant les valeurs de celles-ci. On peut ainsi par exemple obtenir le détail des villes associées à leur pays d'origine.
Le breakdown peut être activé et désactivé lorsque plusieurs propriétés sont utilisées dans le rapport.
Pour activer le breakdown, cliquez sur les "..." à la fin de l'entête de la cellule de la propriété concernée, et cliquez sur "Breakdown" pour activer l'affichage du breakdown dans le tableau.
L'exemple ci-dessous montre comment activer le breakdown (1) et les affichages qui en résultent : dans un tableau (2) et dans une représentation dédiée (3).

Palette de couleurs
Vous pouvez changer, à la volée, les couleurs utilisées dans les visualisations. Pour cela, cliquez sur les “…” de la barre d’outils du board, cliquez sur “Palette de couleurs”, puis sélectionnez une des palettes pré-définies (hauts contrastes, daltonisme, monochrome).
Ce choix ne sera pas mémorisé.
