Ad Revenue Insights Boards
Introduction to Ad Revenue Insights Boards
Introduction
Ad Revenue Insights provides two standard reporting boards that meet the needs of individuals with different roles within your organization. If you are also a Piano Analytics customer, as detailed below, a version of each board can be saved, manipulated and modified to suit your needs.

More information on how to use workspaces can be found here.
Location
The two standard Ad Revenue Insights boards are available in your Piano Analytics library alongside all of your other Piano Analytics ressources. The boards are located in Boards > Piano Analytics > All Ressources section of your library.

[Ad Revenue Insights] Ad Ops: Ad Revenue Tracking
This board offers a comprehensive view of ad revenue trends over time, segmented by order name, line item type, advertiser, and content section. Designed for ad operations teams and stakeholders who require granular ad data, it provides the tools needed to analyze fluctuations in ad revenue and optimize performance effectively.
With this board, users can quickly pinpoint the root causes of ad revenue variances, address technical issues, assess vendor and sales performance, and make data-driven decisions about the ad stack. By delivering these insights, the board empowers teams to identify revenue opportunities in real time, enhance operational efficiency, and drive smarter, more strategic decision-making to maximize overall ad revenue.
Overview tab
In the Overview tab, users can analyze general ad revenue data through 10 interactive visualizations, providing a comprehensive summary of their performance.
The overview tab contains the following reports :
Overview - KPIs
The KPI tile displays key metrics by default, including Ad Revenue, Ad Impressions, CPM, RPS, and Direct Sell-Through Rate. It also compares these metrics to the same period from the previous cycle. Users can customize the displayed metrics and comparison period as needed.

Overall Ad Revenue
This tile presents a time series of total ad revenue, allowing users to track and analyze fluctuations over the analysis period.

Ad Revenue & Ad Impressions by platform
These two tiles provide a breakdown of total revenue and ad impressions by ad platforms. The Ad Platforms property categorizes the different types of SSPs and native advertising platforms utilized.
Ad Revenue & Ad Impressions by line item type
The next two tiles break down total revenue and ad impressions by line item. Line items represent the individual campaigns or configurations set up across your various SSPs and Native Advertising Platforms.
Ad Revenue & Ad Impressions by advertiser
These two tiles break down total revenue and ad impressions by advertiser. The Advertiser property includes details about the advertisers displayed in the ads.

Direct sell-through rate and RPM by content section
The final two tiles on the Overview tab provide insights into Direct Sell-Through Rate and RPM (Revenue per Mille), broken down by your site’s content sections. The Direct Sell-Through Rate reflects the percentage of ad space sold directly compared to the total ad space sold.

Direct tab
Direct KPIs
The KPI tile displays key metrics by default, including Ad Revenue, Ad Impressions and CPM. This tile is focusing on direct ads by filtering on standard, sponsorship and prefered deal line items. It also compares these metrics to the same period from the previous cycle. Users can customize the displayed metrics and comparison period as needed.

Overall KIPs
The KPI tile displays Page Views, Ad Impressions per Page View, and Direct Sell-Through Rate using unfiltered data by default. This tile is designed to help users contextualize direct activity within their overall performance.

Direct Ad Revenue
This tile presents a time series of total ad revenue for Direct activity, allowing users to track and analyze fluctuations over the analysis period.

Ad Revenue by Order name
The next two tiles allow users to analyze Direct Activity Ad Revenue by order name. The first tile provides insights into overall fluctuations over time, while the treemap tile visualizes the proportional distribution of ad revenue across various orders.

Ad Revenue by Line item type
The two tiles related to line items provide the ability to analyze Ad Revenue, Ad Impressions, and CPM, broken down by line item and order name. The first tile presents trends over time, while the second tile provides a detailed table for in-depth analysis.

Ad Revenue by Target segment
The next two tiles are similar to the previous ones but focus on breaking down the data by target segment. They provide a trend analysis over time in the first tile and an in-depth breakdown in a detailed table in the second tile.
Programmatic/Indirect Ad Revenue tab
Programmatic KPIs
The KPI tile displays key metrics by default, including Ad Revenue, Ad Impressions and CPM. This tile is focusing on programmatic ads by filtering on standard, sponsorship and prefered deal line items. It also compares these metrics to the same period from the previous cycle. Users can customize the displayed metrics and comparison period as needed.
.png?inst-v=922d18e4-311f-40f4-bd29-9c9b182fb647)
Overall KPIs
The KPI tile displays Page Views, Ad Impressions per Page View, and Direct Sell-Through Rate using unfiltered data by default. This tile is designed to help users contextualize programmatic activity within their overall performance.

Programmatic/Indirect Ad Revenue
This tile presents a time series of total ad revenue for Programmatic activity, allowing users to track and analyze fluctuations over the analysis period.
.png?inst-v=922d18e4-311f-40f4-bd29-9c9b182fb647)
CPM & Ad Revenue by Advertiser
The next section includes two tiles for analyzing programmatic activity by advertising data. The first tile highlights the CPM metric, broken down by advertiser, to identify the most profitable advertisers with the highest CPMs. The second tile presents an ad revenue time series, illustrating trends and the evolution of revenue share by advertiser over time.
.png?inst-v=922d18e4-311f-40f4-bd29-9c9b182fb647)
CPM & Ad Revenue by Line Item
This section features two tiles focused on analyzing programmatic activity using line data. The first tile showcases the CPM metric, broken down by line item, allowing you to identify the top-performing line items with the highest CPMs. The second tile displays a time series of ad revenue, providing insights into trends and the changes in revenue share by line items over time.
.png?inst-v=922d18e4-311f-40f4-bd29-9c9b182fb647)
CPM & Ad Revenue by Ad Slot Code
This section presents two tiles designed to analyze programmatic activity through ad slot code data. The first tile highlights the CPM metric, categorized by ad slot code, helping you pinpoint the highest-performing ad slot codes with the best CPMs. The second tile offers a time series of ad revenue, tracking trends and shifts in revenue share by ad slot code over time.
.png?inst-v=922d18e4-311f-40f4-bd29-9c9b182fb647)
Native Advertising Platform tab
Native Advertising Platforms – KPIs
The KPI tile displays key metrics by default, including Ad Revenue and Ad Impressions. It also compares these metrics to the same period from the previous cycle. Users can customize the displayed metrics and comparison period as needed. This tile, like all tiles in the Native Advertising Platform tab is focused only on native advertising platform activity by filtering on widget.impression events.
Native Advertising Platforms – Ad Revenue Over Time
This tile displays a time series of total ad revenue from Native advertising platform activity, enabling users to monitor and analyze fluctuations throughout the selected period.
Native Advertising Platforms - Ad Revenue by Device Type, Country & Ad Slot Code
The next three tiles break down Native advertising platform ad revenue by device type, country, and ad slot code. Using stacked bar charts, these tiles provide insights into the revenue share for each device, country, and ad slot code over time.
[Ad Revenue Insights] Total Revenue Optimization
Overview tab
This tab provides top-level metrics on ad and new subscription revenue along with breakdown by ad and subscription ARPU (defined as new revenue per 1000 unique visitors).
Overall Revenue KPIs
The KPI tile displays key advertising and subscription revenue metrics by default, including ARPU (Average Revenue Per User), Ad ARPU, Subscription ARPU, Ad Revenue, and Experience Turnover. These metrics can be customized based on your preferences. This tile provides users with a comprehensive overview of both revenue streams.

Ad ARPU & Subscription ARPU
Both of these tiles present a time series of Ad ARPU and Subscription ARPU, allowing users to track and analyze fluctuations over the analysis period.

Audience tab
This tab allows users to monitor changes in traffic and differences in ad and subscription value across a range of attributes.
Audience KPIs
The KPI tile displays key audience-related metrics by default, including Visitors, Visits, Page views, Ad Impressions & Experience turnover. It also compares these metrics to the same period from the previous cycle. Users can customize the displayed metrics and comparison period as needed.

Visitors, Ad Revenue & Subscription Revenue Over Time
The next three tiles present trends over time for Total Visitors, Total Ad Revenue, and Total Experience Turnover, offering insights into overall performance metrics.

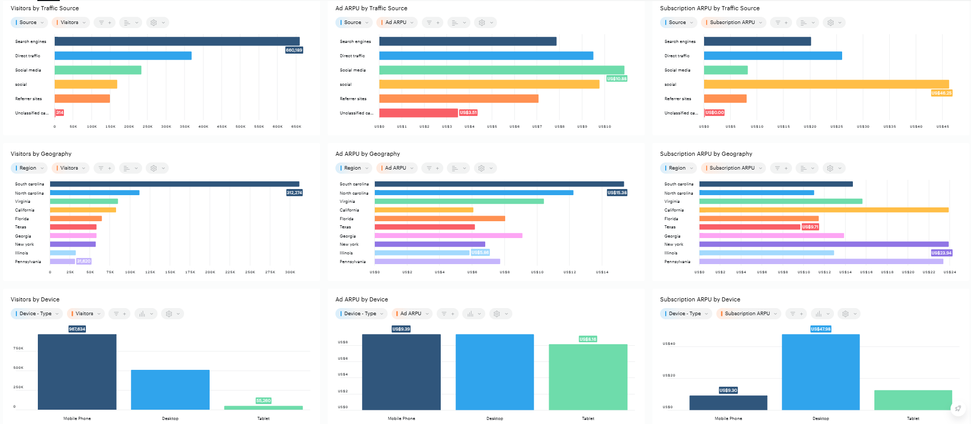
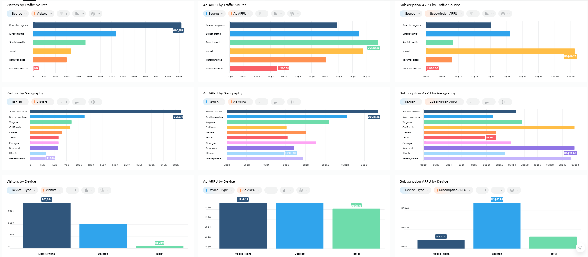
Visitors, Ad ARPU & Subscription ARPU By Traffic Source, Geography, Device and Likelyhood to Subscribe Score
The final nine tiles use various bar charts to visualize the distribution of Visitors, Ad ARPU, and Subscription ARPU across traffic sources, geographic locations, device types, and likelihood-to-subscribe score buckets.


Editorial tab
This tab helps users assess the monetary value of editorial content and its impact on both subscribers and non-subscribers. All tiles in this tab are filtered on article pages only.
Editorial KPIs
The KPI tile displays key content-related metrics by default, including Visitors, Visits, Page views, Ad Impressions & Experience turnover. It also compares these metrics to the same period from the previous cycle. Users can customize the displayed metrics and comparison period as needed.

Total Revenue, Visitors, Ad ARPU, Subscription ARPU, Non-subscribers, Subscribers by Article
The next six tiles present performance metrics broken down to the most granular content level: individual articles. Non-subscriber and subscriber statuses are defined using the visitor access status property.

Total Revenue, Visitors, Ad ARPU, Subscription ARPU, Non-subscribers, Subscribers by content section
The last six tiles present performance metrics broken down to the most granular content level: individual content sections. Non-subscriber and subscriber statuses are defined using the visitor access status property.

Dynamic Paywall tab
This tab provides insight into the performance of the dynamic paywall model.
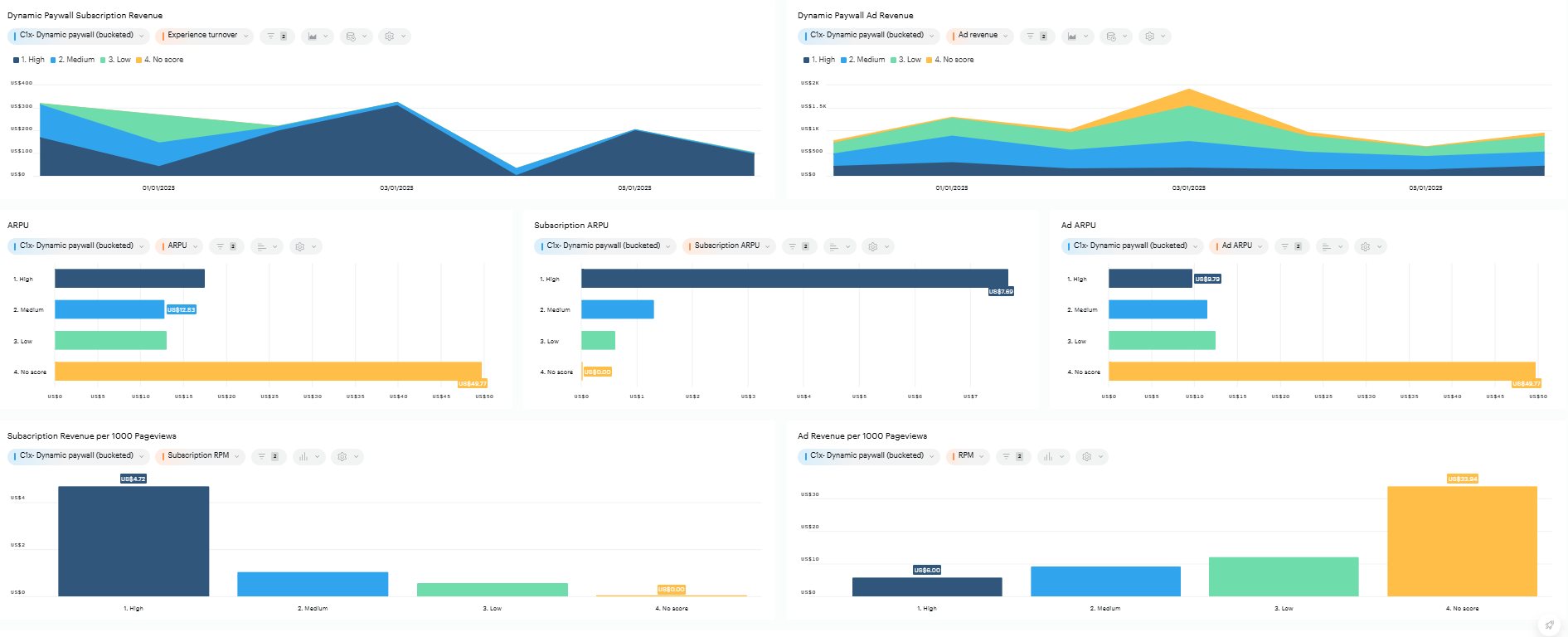
Dynamic Paywall Overall Revenue
The first tile on this tab uses a stacked area chart to break down ad revenue and new subscription revenue by dynamic paywall score buckets over time. This helps users understand how advertising & subscription revenue is distributed across different audience segments based on their likelihood to subscribe.

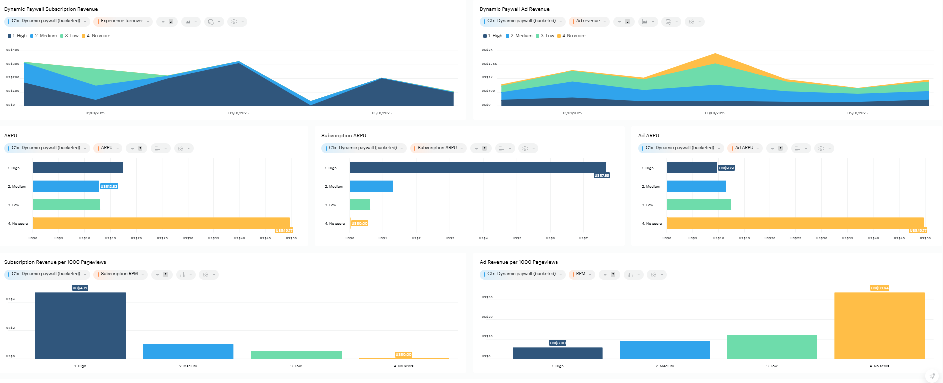
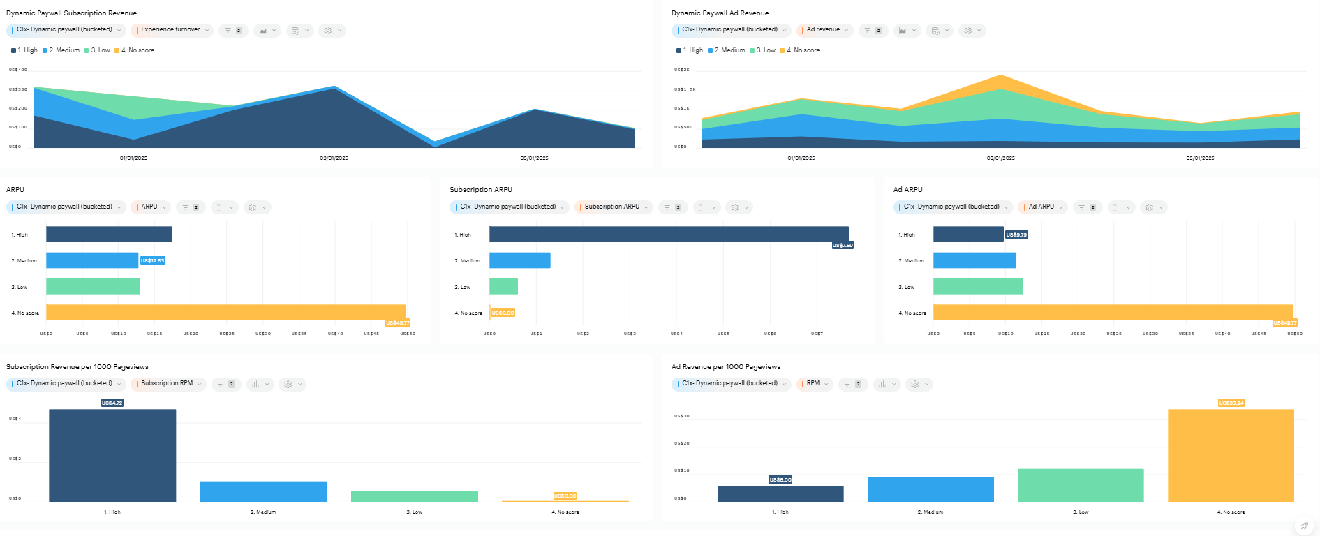
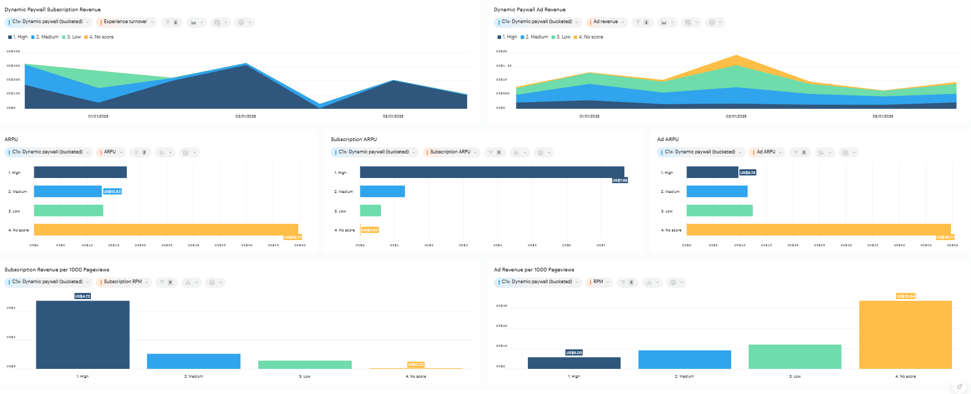
Dynamic Paywall Subscription Revenue & Ad Revenue
The next two tiles focus on experience turnover and ad revenue, presenting both metrics over time using stacked area charts segmented by dynamic paywall score buckets. These charts enable users to identify trends and patterns in audience behavior and revenue contributions, offering a deeper understanding of how different paywall strategies impact overall performance.

ARPU, Subscription ARPU, Ad ARPU, Subscription Revenue & Ad Revenue per 1000 Pageviews
The next five tiles provide a detailed breakdown of multiple key metrics, categorized by the same three dynamic paywall score buckets. These tiles are designed to offer a comprehensive view of how different audience segments—based on their likelihood to subscribe—contribute to various aspects of performance.
Each tile focuses on a specific metric, such as ARPU, Subscription ARPU, Ad ARPU, or subscription and ad revenue, enabling users to gain nuanced insights into the behavior and value of these segments. By consistently using the same dynamic paywall score buckets, these visualizations make it easier to compare and analyze trends across different dimensions, helping users refine their paywall strategies and optimize monetization efforts.

Subscription Revenue & Ad Revenue Individual Medium & High Segments
The final two tiles offer insights into the revenue share generated by different dynamic paywall score segments.
The first tile focuses on the distribution of experience turnover across medium and high dynamic paywall score segments, providing a clear view of how these groups contribute to overall subscription revenue.
The second tile highlights the distribution of ad revenue across medium and low dynamic paywall score segments, shedding light on the revenue impact of these audience categories.
Together, these tiles help users understand the financial performance of specific paywall score segments, enabling more informed decisions about audience targeting and paywall optimization.
