Créer, modifier un board
Créer un board
Pour créer un board, ouvrez la Librairie ou Data Query, puis cliquez sur le bouton « + » en bas à droite de l’interface.
Sélectionnez l’entrée « Nouveau board ».
Ajouter du contenu
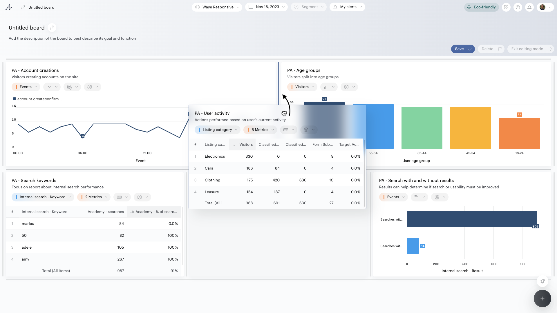
Un board est composé de tuiles, chacune restituant les données de rapports ou tunnels créés dans Data Query.
Pour sélectionner les rapports et tunnels à intégrer dans votre board, cliquez sur le bouton "+" dans le coin inférieur droit de la "mini Librairie".
Un panneau latéral liste l’ensemble des rapports et tunnels auxquels vous avez accès (privés et publics).
Si vous souhaitez créer un nouveau rapport pour l’intégrer dans ce board, cliquez sur le bouton "+" en haut du panneau (1). Une nouvelle fenêtre s’ouvrira sur Data Query, où vous pourrez créer votre / vos nouveaux rapports. En revenant sur votre board, vous pourrez retrouver immédiatement les nouveaux rapports ainsi créés.
Vous pouvez effectuer une recherche pour affiner la liste des rapports et tunnels disponibles (2), la filtrer selon leur propriétaire (tous, les vôtres, ceux qui vous sont partagés), ou encore éditer la ressource dans Data Query (4).

Pour intégrer des rapports ou des tunnels dans le board,
Double-cliquez sur leur nom
Ou utilisez les cases à cocher qui s'affichent au survol des noms de rapports et tunnels, puis validez l'ajout en cliquant sur le bouton bleu "Ajouter x rapports"
Les ressources sélectionnés seront ajoutés au Board sous la forme de tuiles.
Info
Si vous choisissez d'intégrer l'une de vos ressources ayant un statut "Privé" dans un board, cette ressource sera consultable par toutes les personnes à qui le board sera partagé, mais uniquement dans le contexte de ce board.
Vous pouvez ajouter jusqu'à 20 tuiles par page.
Changer la disposition des tuiles
Vous pouvez changer la disposition des tuiles en les glissant-déposant à des endroits spécifiques :
En même temps que vous cliquez sur une tuile, commencez à la déplacer
Des séparateurs apparaissent alors pour matérialiser les endroits où vous pouvez déplacer la tuile
Pour déposer une tuile, placez-la au-dessus du séparateur désiré, attendez qu’il devienne bleu puis relâchez le clic
Le board va ajuster automatiquement la taille des tuiles en fonction de l’emplacement que vous choisirez.

Info
Il n’est pas possible d’intégrer plus de 4 tuiles par ligne.
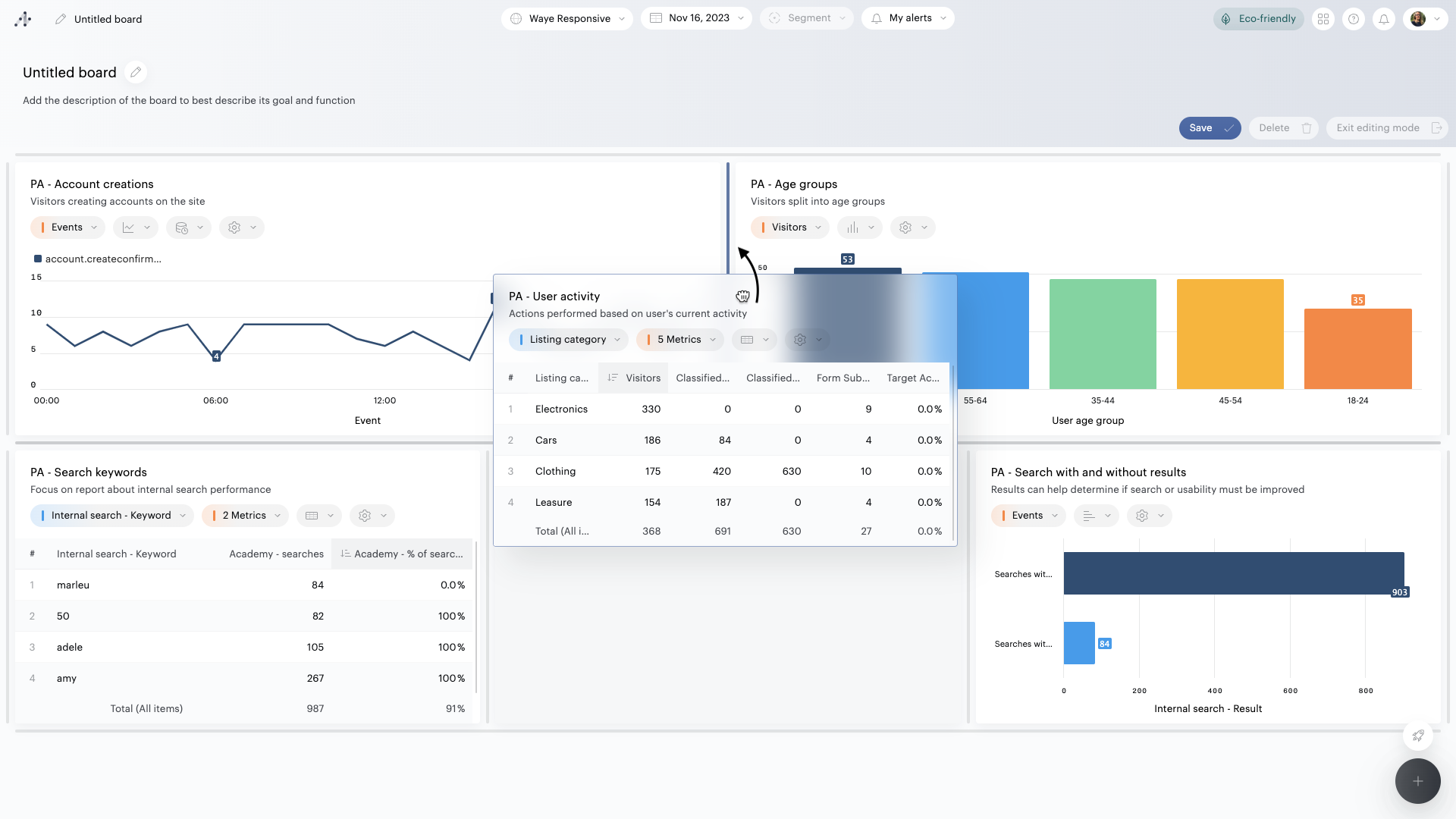
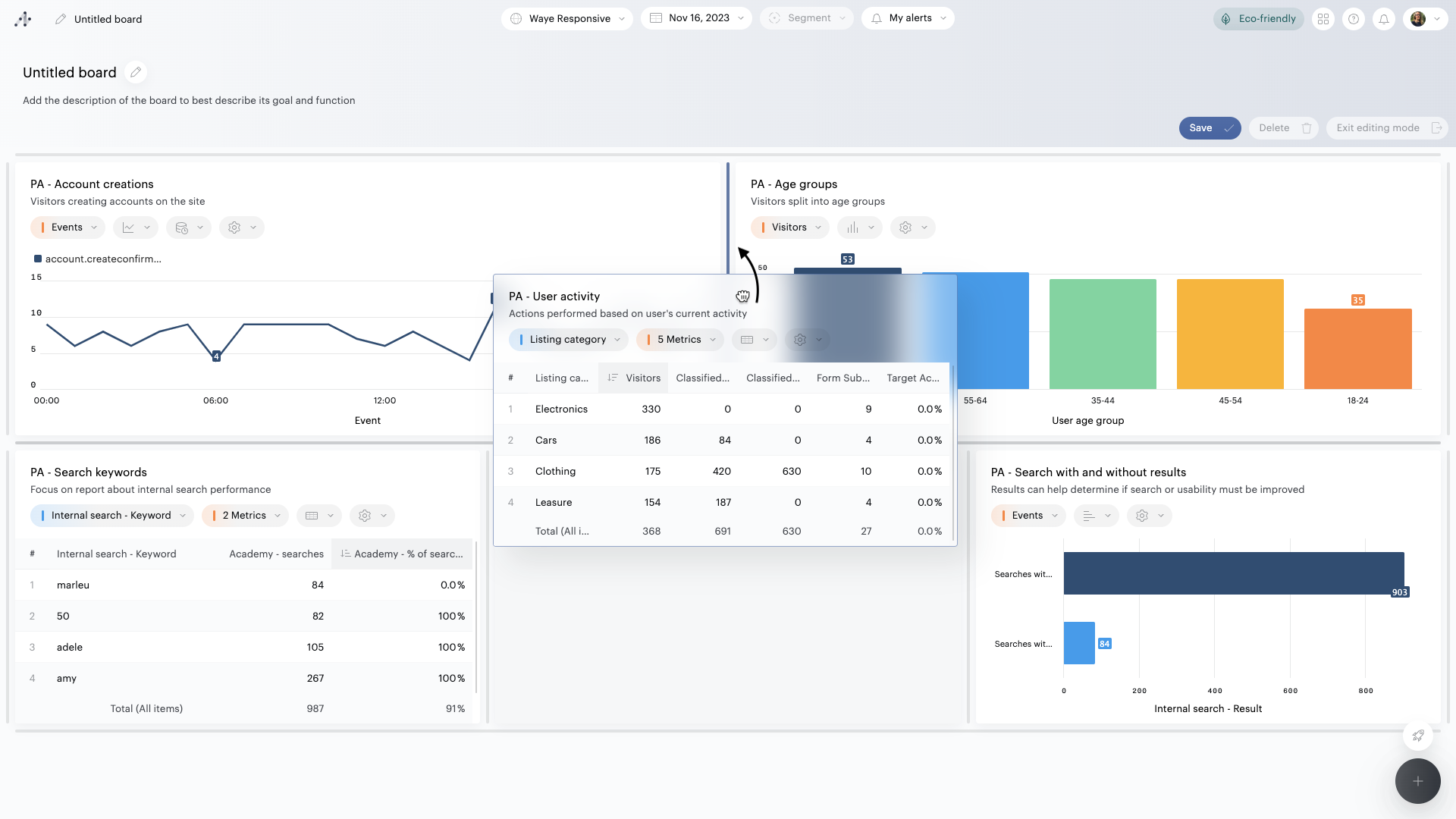
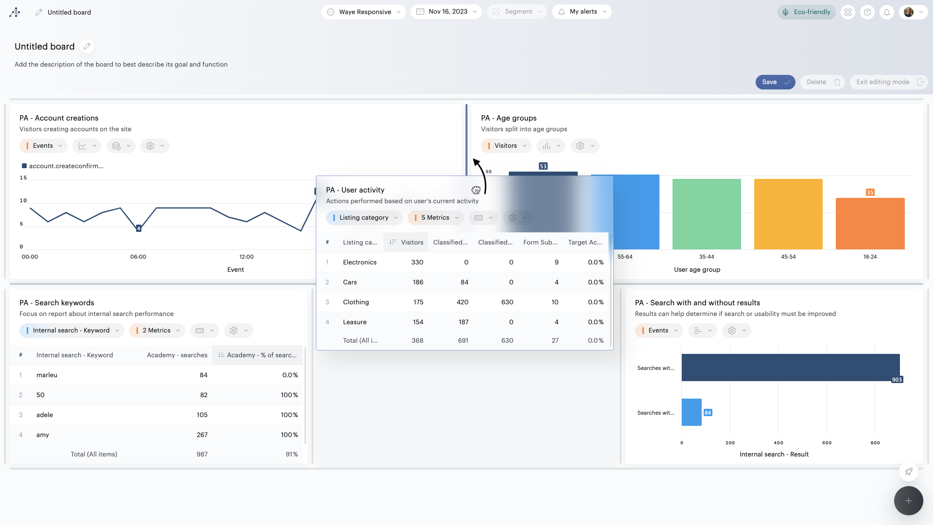
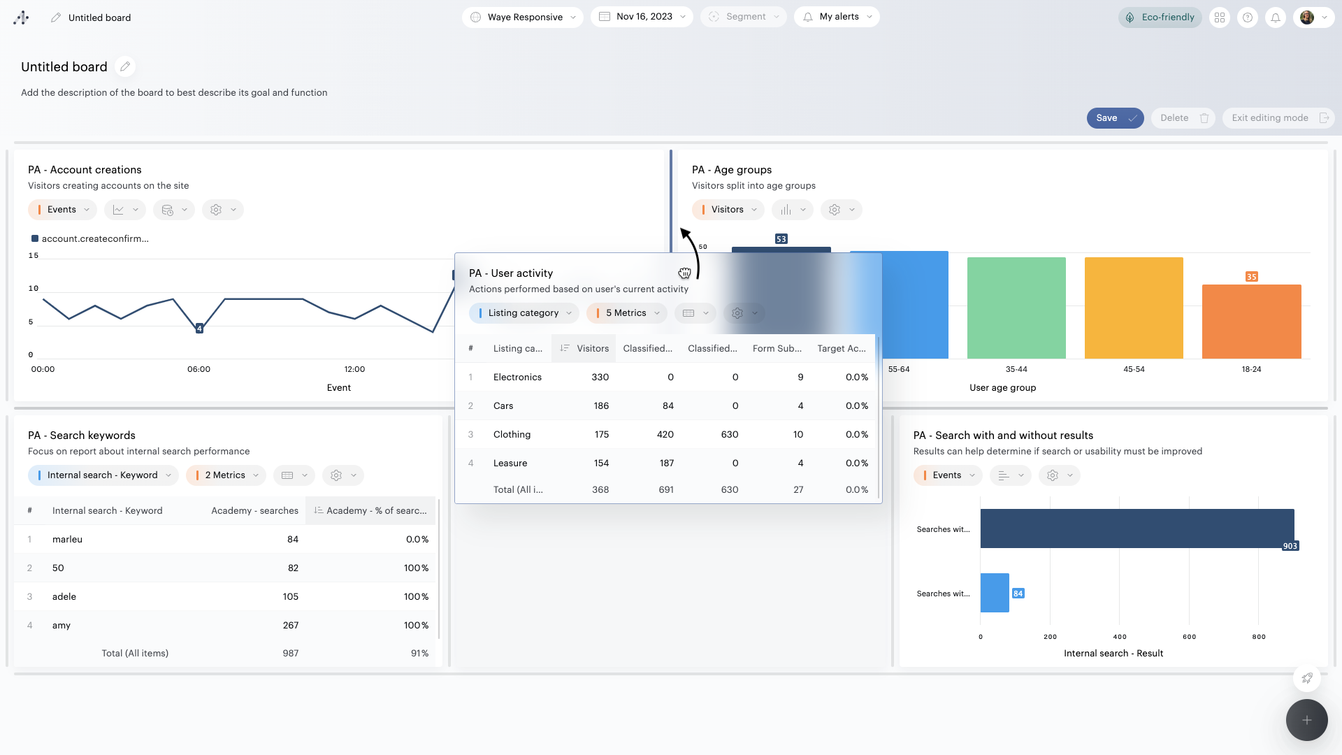
Personnaliser le comportement d'une tuile
Chaque tuile représente les données et la configuration d’un Rapport tel qu’il a été créé dans Data Query : contenu, nom, description, représentation graphique, options, etc.
Dans certains cas, il peut être utile de modifier le comportement par défaut d’une tuile, en surchargeant certains des éléments du Rapport : vous pouvez ainsi afficher par exemple un titre et une représentation graphique plus adaptés au contenu du Board que vous êtes en train de créer.
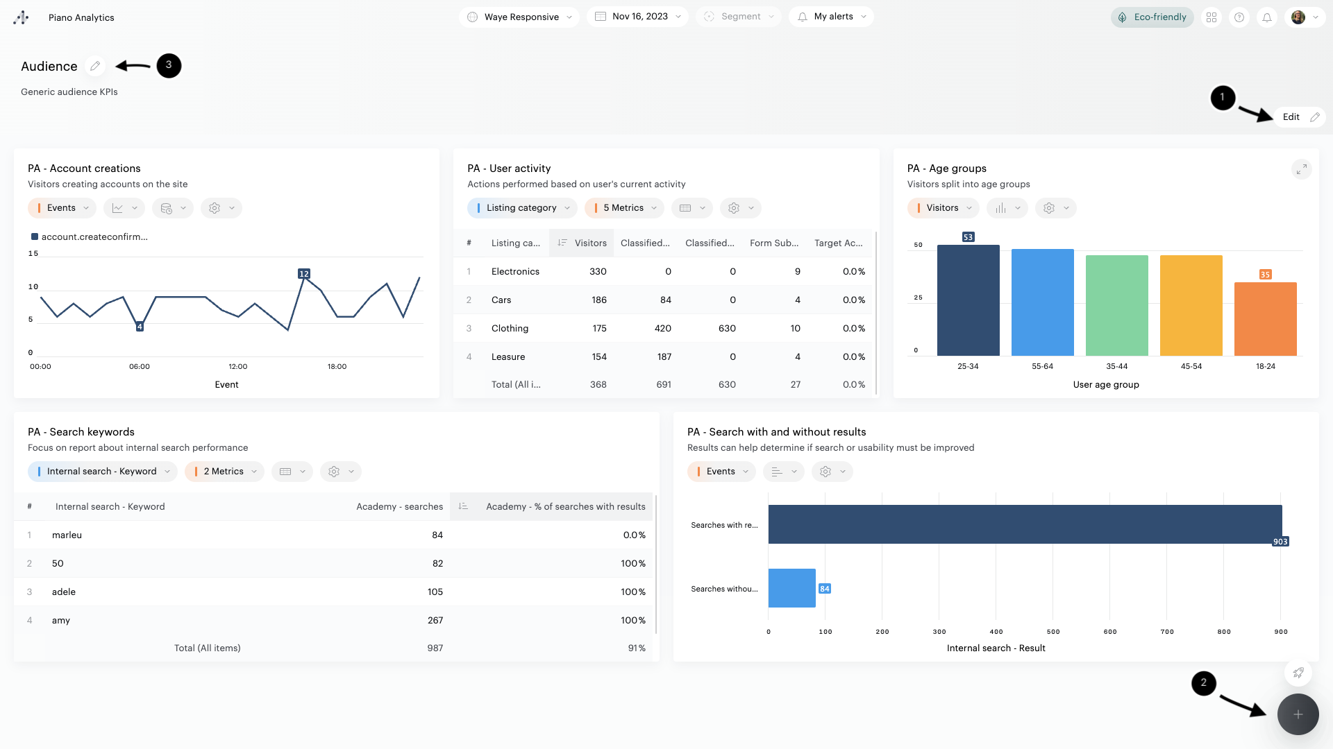
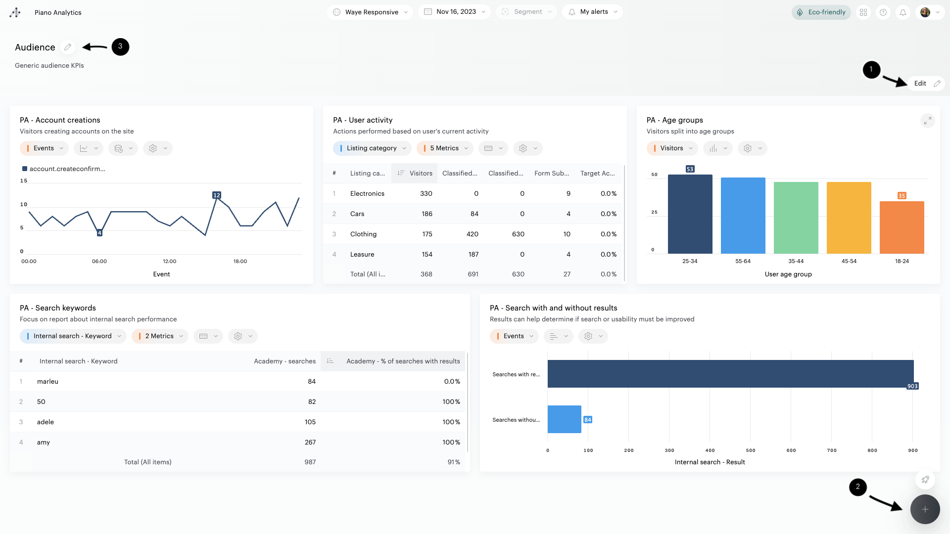
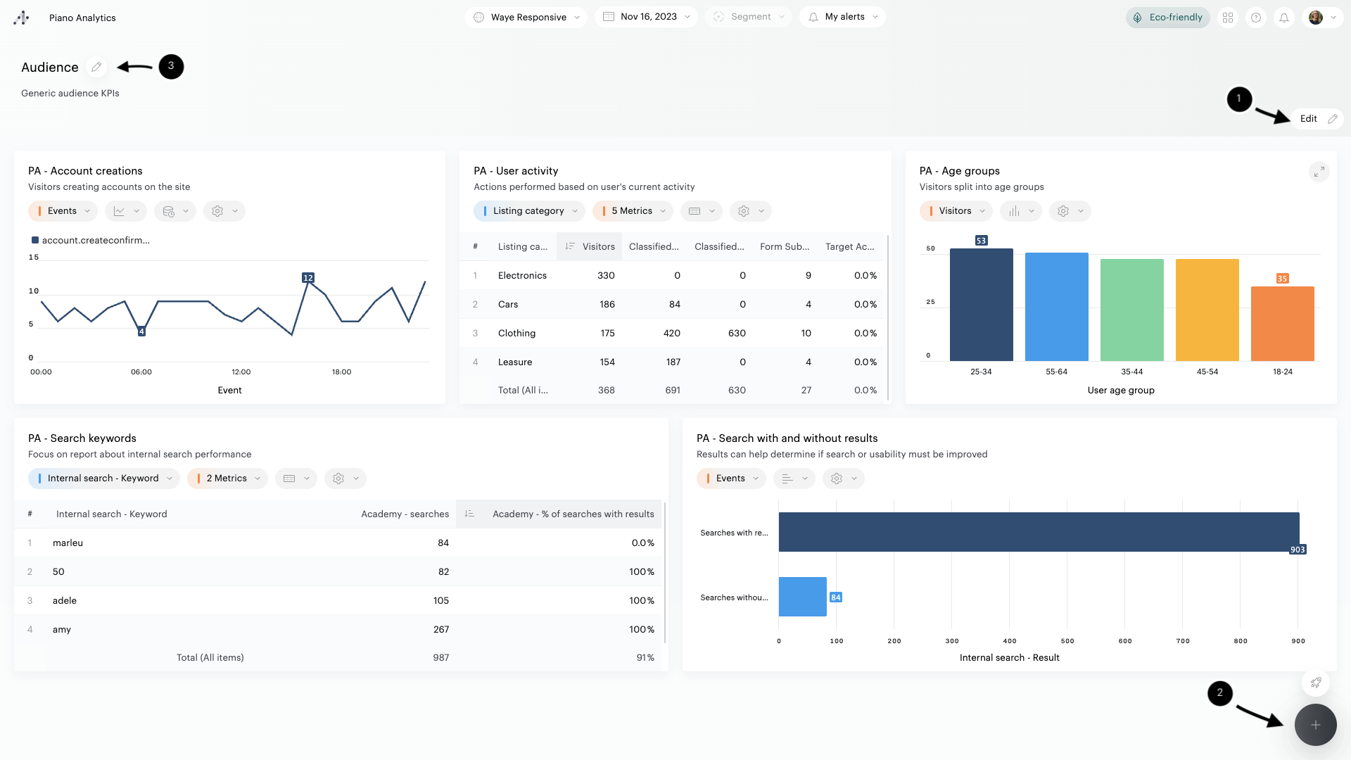
Afin de personnaliser vos tuiles, vous devez tout d’abord passer en mode édition. Survolez ensuite la tuile que vous souhaitez éditer, puis cliquez sur le crayon pour ouvrir le panneau de configuration.
Avec ce panneau vous pouvez :
Surcharger le titre et le nom du Rapport
Surcharger la représentation graphique du Rapport
Sélectionner la métrique / propriété à afficher par défaut
Configurer / sélectionner les filtres à appliquer par défaut
Surcharger le nombre d’éléments à afficher par défaut dans la tuile
Surcharger la configuration des options du graphique
Sélectionner la propriété sur laquelle effectuer / supprimer un breakdown dans le cas où le rapport contient plusieurs propriétés
Il est également possible de changer le Rapport affiché dans la tuile.es

Si vous n’êtes pas certain(e) ou satisfait(e) de vos modifications, vous pouvez restaurer la tuile dans sa configuration initiale.
Supprimer une tuile
Pour supprimer une tuile, survolez-la et cliquez sur l’icône en forme de poubelle.
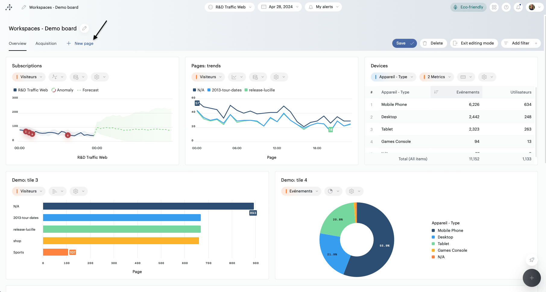
Ajouter et gérer des pages
Il est possible de répartir le contenu de vos boards sur plusieurs pages lorsque vous êtes en mode édition :
Pour ajouter une page, cliquez sur le bouton "Nouvelle page" situé en dessous du nom et de la description du Board,
Pour renommer, dupliquer ou supprimer une page, survolez son nom, puis cliquez sur les "..." qui apparaissent,
Pour déplacer une page, cliquez sur son nom, déplacez-la à l'endroit ou vous souhaitez la positionner, puis relâchez le clic.

Vous pouvez créer jusqu'à 10 pages dans un board.
Le nom de la page doit contenir au moins 4 caractères, et pas plus de 50.
Si vous supprimez une page, toutes ses tuiles seront supprimées (les rapports sont bien sûr conservés).
Changer la palette de couleurs
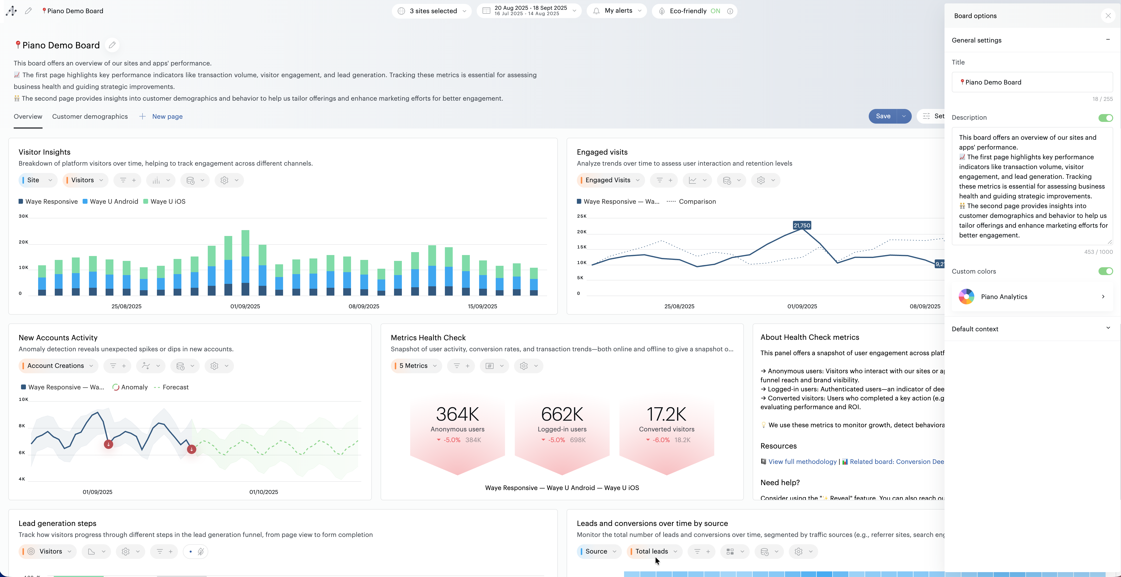
Vous pouvez modifier la palette de couleurs qui sera utilisée par défaut sur votre board : cliquez sur le crayon à droite du titre du tableau, puis activez le bouton "Couleurs personnalisées". Vous pourrez ensuite choisir l'une des palettes prédéfinies.

Les utilisateurs sans droits de modification peuvent également choisir l'une des palettes prédéfinies à la volée. Lorsqu'une telle action est effectuée, la sélection n'est pas sauvegardée.
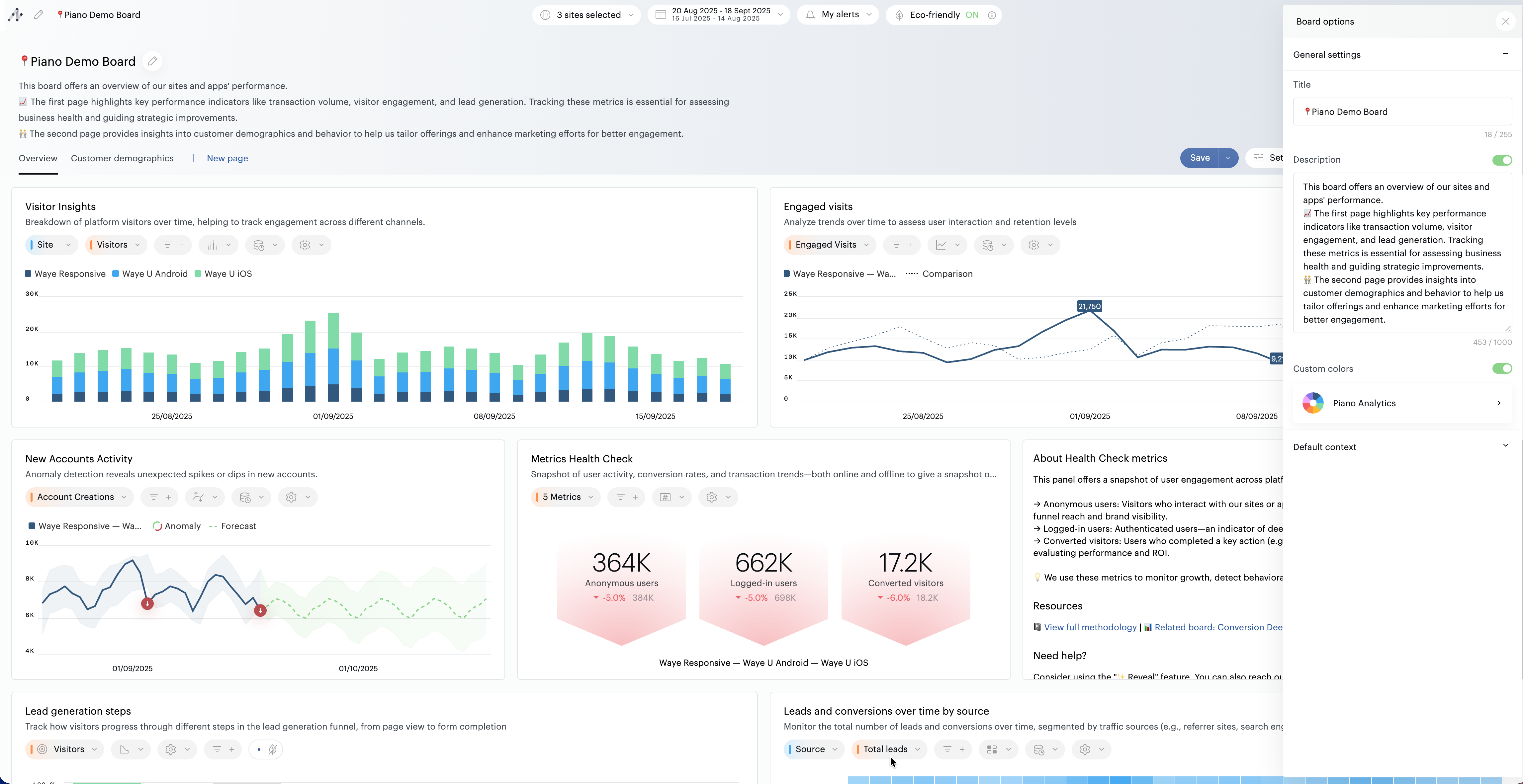
Nommer et sauvegarder le board
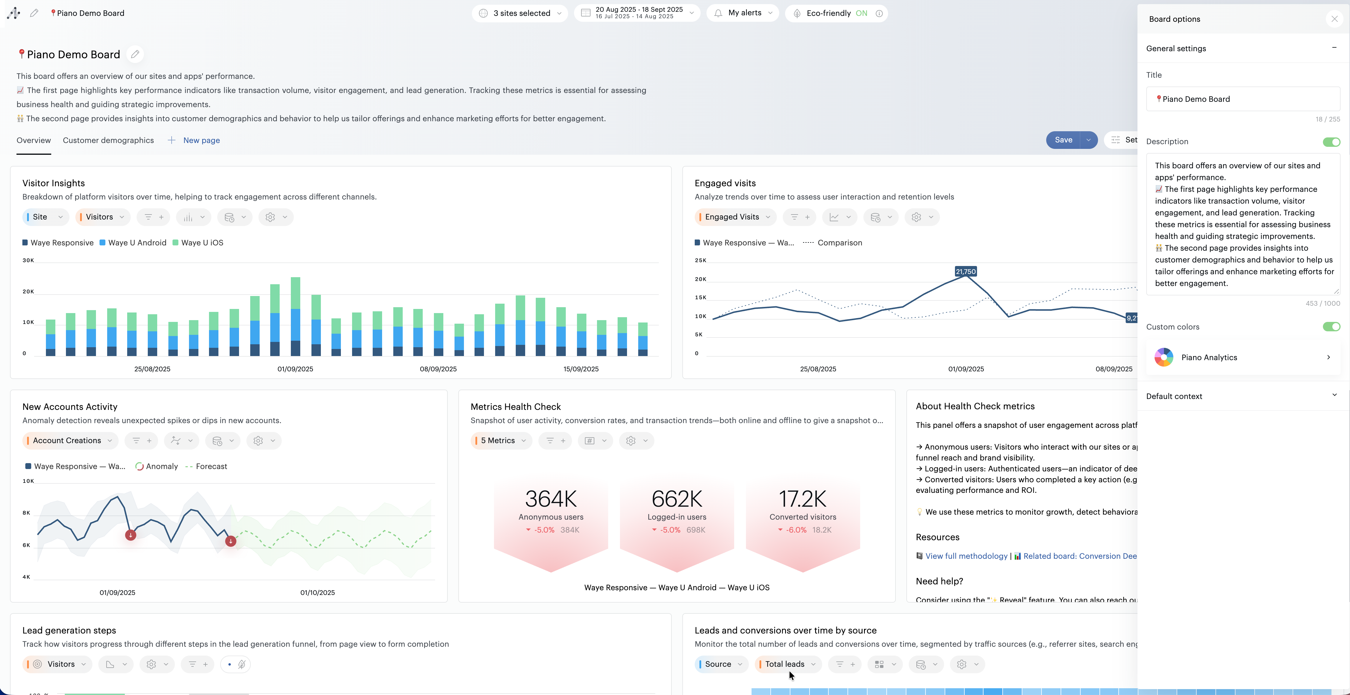
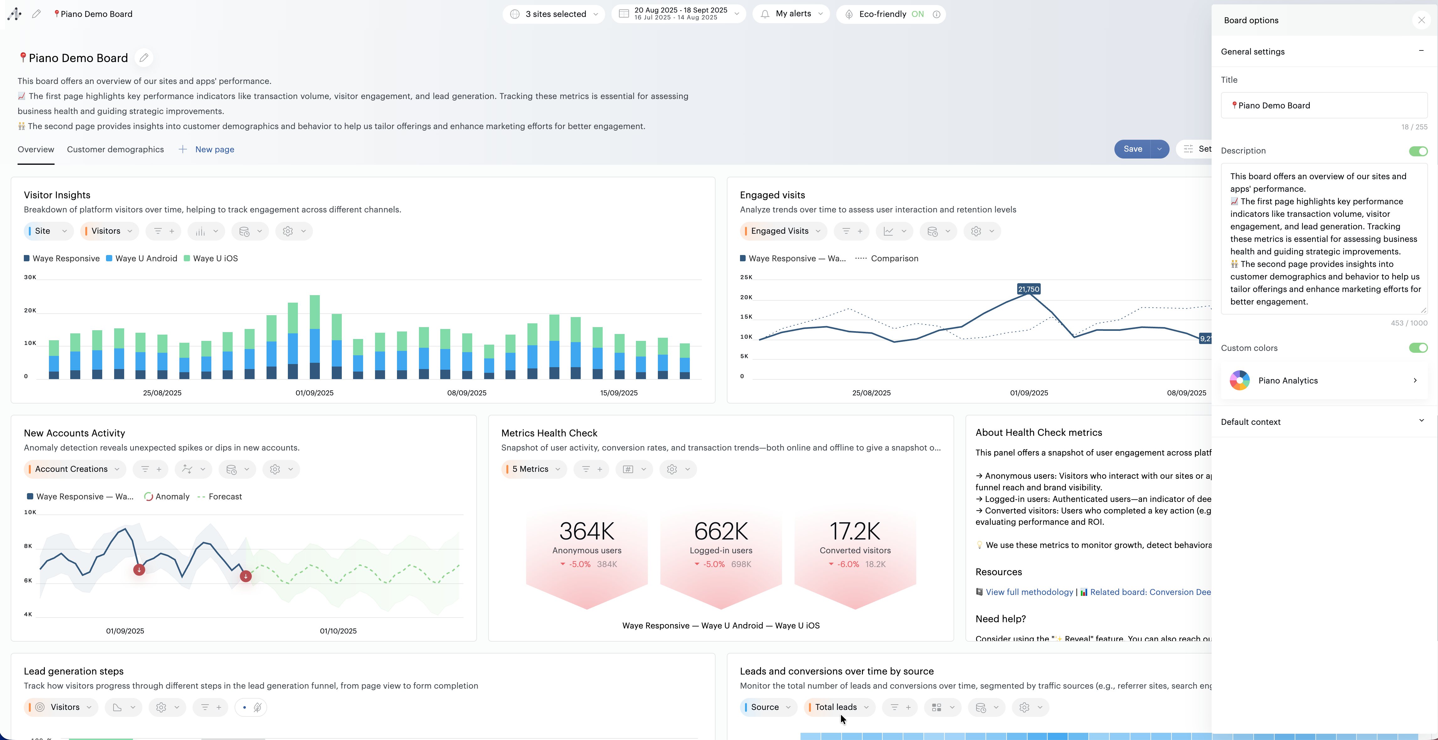
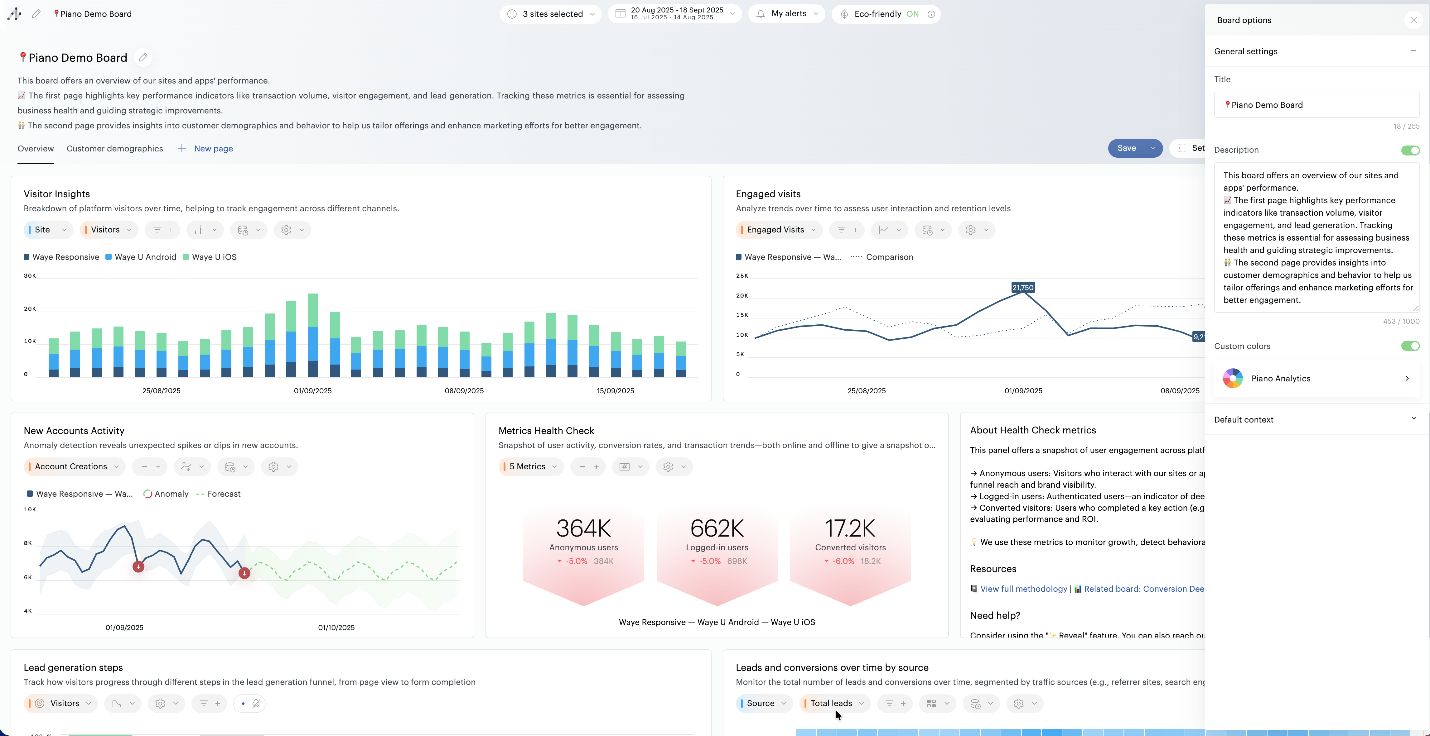
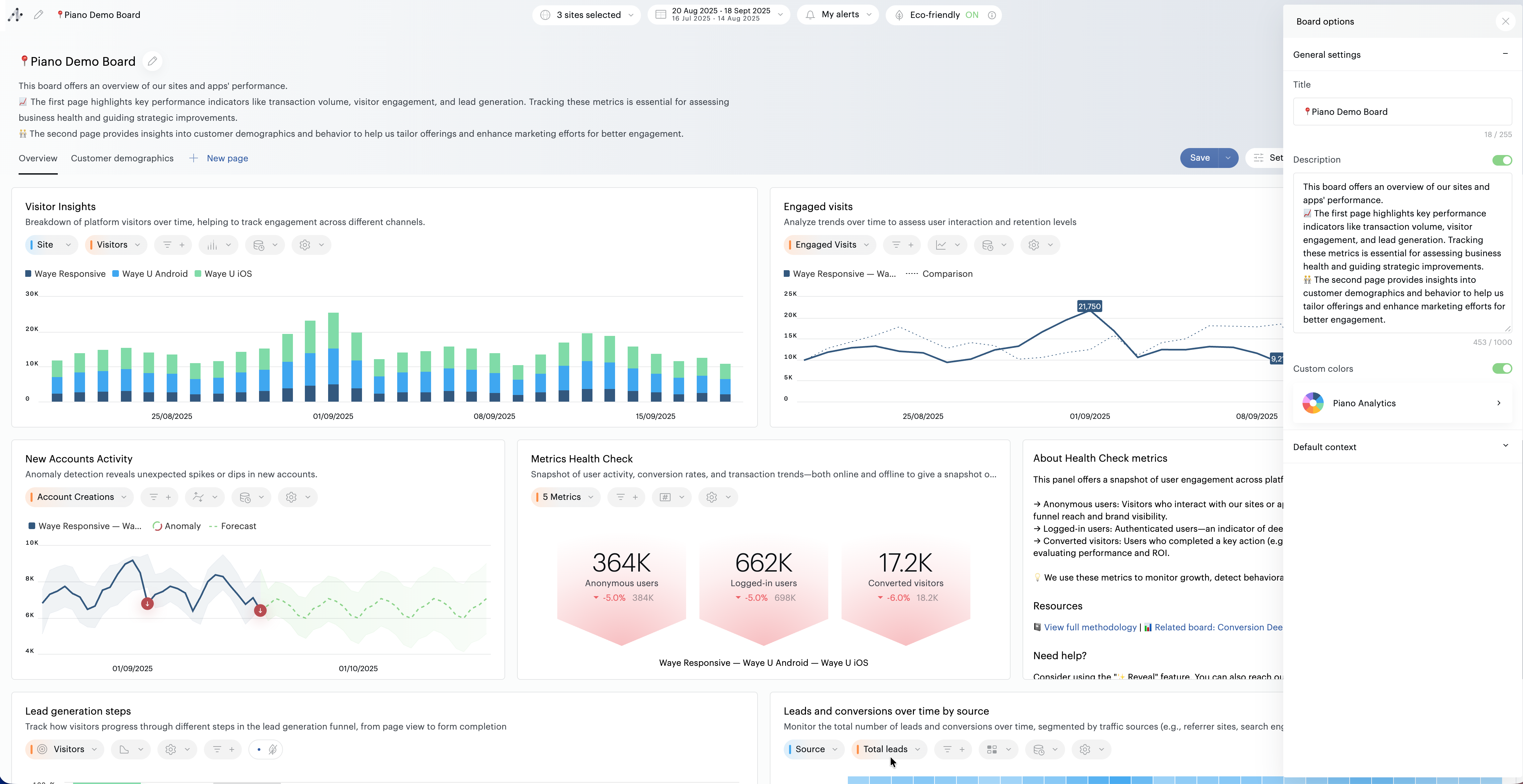
Cliquez sur le crayon situé à droite du titre du board pour lui donner un nom et une description. La description est facultative :
Vous pouvez vous en servir pour décrire le board, mais aussi en présenter les contenus, donner des indications de lecture, etc.
Si vous ne souhaitez pas afficher la description dans le board, désactivez-la
La description sera tout de même utilisée pour décrire le board dans la Librairie
Attention, à ce stade votre board n’est toujours pas sauvegardé ! Pensez à fermer la fenêtre d’édition du titre & description, puis cliquez sur le bouton "Enregister".
Le board est désormais indexé dans la Librairie, par défaut en tant que ressource privée. Après chaque sauvegarde, le board passe en mode "visualisation" (voir plus loin).
Configurer des paramètres par défaut personnalisés
Sans configuration spécifique de votre part, le Board s'ouvrira sur le site par défaut de l'utilisateur, portera sur la période "Hier", la comparaison sera désactivée, la granularité automatiquement adaptée à la période d’analyse, et sans préférence pour le mode éco.
Pour garantir une lecture cohérente et faire gagner du temps à tous les utilisateurs d’un board, vous pouvez vous même redéfinir ces paramètres par défaut :
Site à utiliser,
Période à appliquer, (dont les périodes relatives personnalisées),
Statut de la comparaison (activée / non activée)
Granularité des graphiques d'évolution
Statut du mode éco (indéfini → respecte la préférence de l’utilisateur final / actif inactif).
Ces réglages seront automatiquement appliqués à chaque ouverture du board, évitant ainsi toute reconfiguration manuelle.
Vous pouvez les configurer depuis le menu “Paramètres du board”, accessible dans la barre d’outils du board.

Pour que l’actualisation automatique d’un board soit activée par défaut, créez et sauvegardez une période relative personnalisée incluant l’actualisation automatique. Sélectionnez ensuite cette période lorsque vous configurez les paramètres par défaut du board.
Modifier un board
L’édition est disponible à plusieurs endroits :
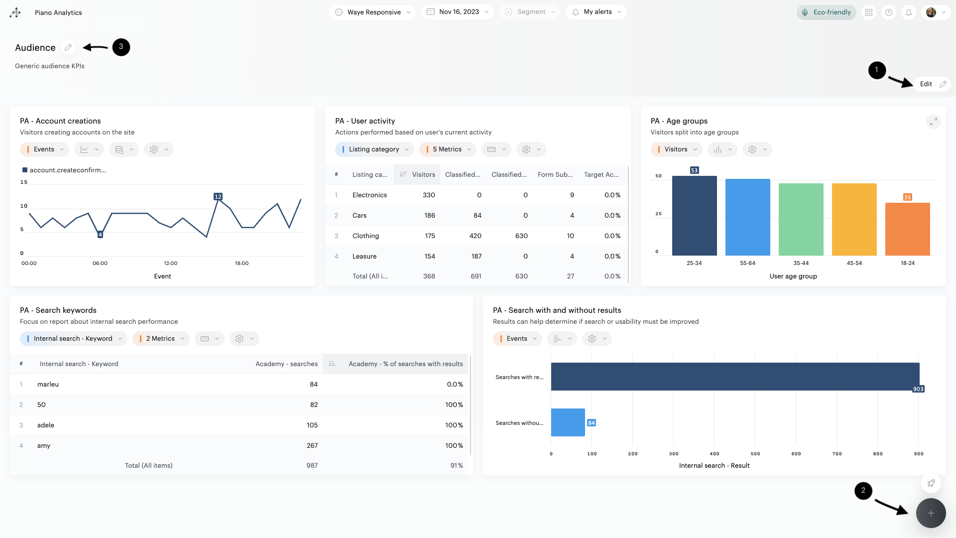
Sur le board en mode visualisation, cliquez sur le bouton « Editer » ou sur le bouton « + » en bas de l’écran
Sur la Librairie en cliquant sur le crayon d’édition.
Utilisez l’édition rapide de la Librairie en utilisant le mode édition rapide si vous souhaitez n’apporter que quelques modifications sur le titre, la description ou encore la visibilité (public/privé) du board
