Watcher - Alertes de trafic
Objectifs de l'outil
AXON Watcher est une solution d'alerting alimentée par des algorithmes de data science. Les alertes peuvent être rapidement créées, adaptées et gérées à partir de n'importe quelle analyse depuis Piano Analytics.

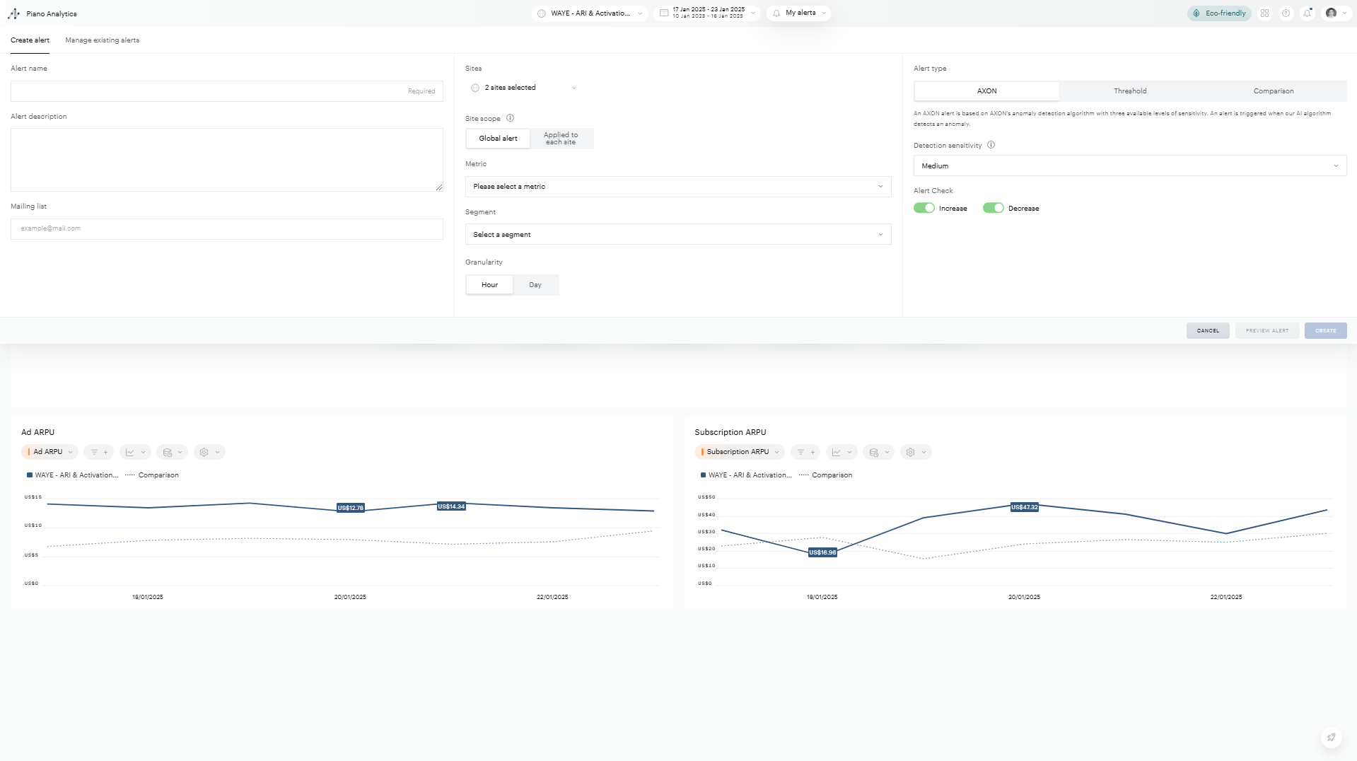
Création d’alerte
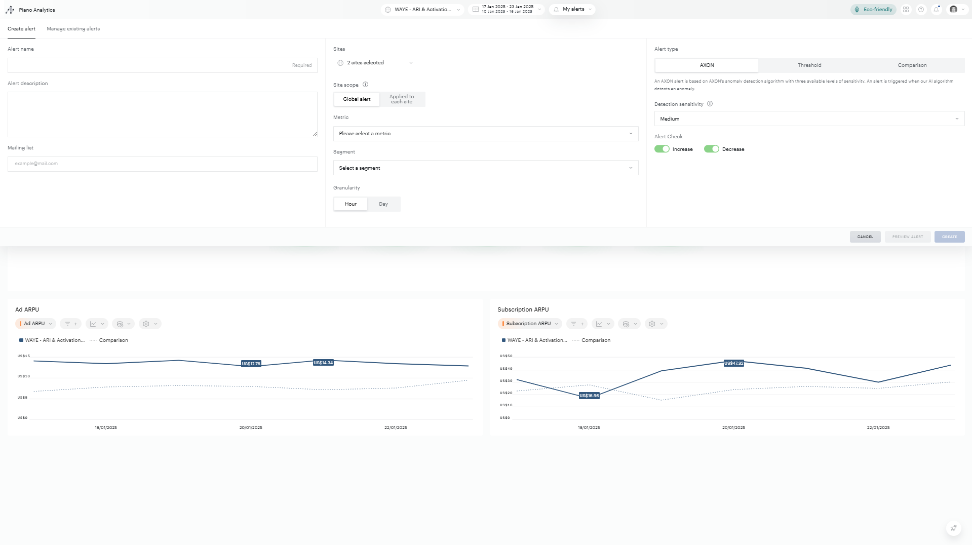
Définition d'un nom et d'une description de l'alerte
Nom de l'alerte
Les noms des alertes sont obligatoires. Ce nom vous permettra d'identifier votre alerte dans l'onglet de gestion des alertes et dans les e-mails de notification.
Description de l’alerte
La description des alertes est facultative. Les créateurs d'alertes peuvent remplir la description de l'alerte pour aider les parties prenantes à comprendre ce que l'alerte surveille. La description de l'alerte se trouve dans l'onglet de gestion des alertes et dans l'e-mail d'alerte.
Liste de diffusion
La liste de diffusion des alertes vous permet d'envoyer un email à toutes les personnes de votre organisation lorsque l'alerte est déclenchée. L'adresse que vous souhaitez ajouter doit avoir accès à la solution.
Portée de l'alerte
Pour créer une alerte, vous devez préciser plusieurs éléments afin de définir sa portée :
Site(s)
Premièrement, vous devez définir le ou les sites sur lesquels vous souhaitez placer une alerte. Il existe plusieurs façons d'utiliser ce paramètre :
- Vous pouvez déclencher une alerte globale sur plusieurs sites à la fois. Par exemple : vous souhaitez mesurer tous les jours le trafic total sur l'ensemble de trois sites. Pour cela, sélectionnez tous les sites concernés dans la liste déroulante des sites. Vous pourrez préciser si vous souhaitez appliquer l'alerte sur chaque site ou sur l'ensemble des sites à la fin du processus de création de l'alerte. 
- Vous pouvez appliquer la même alerte sur trois sites individuels. Par exemple : vous souhaitez mesurer le trafic de la même manière tous les jours mais pour chacun de vos trois sites individuellement. Pour cela, sélectionnez tous les sites concernés dans la liste déroulante des sites. Vous pourrez préciser si vous souhaitez appliquer l'alerte sur chaque site ou sur l'ensemble des sites sélectionnés à la fin du processus de création de l'alerte. 
- Vous pouvez définir une alerte sur un site spécifique si vous souhaitez vous concentrer sur une seule de vos plateformes. 
Métriques
Vous devez spécifier la métrique que vous souhaitez mesurer avec votre alerte parmi les métriques standards Piano Analytics ou vos métriques personnalisées.
Segment
Vous pouvez ajouter un segment pour vous concentrer sur une partie spécifique de notre trafic en utilisant un segment sauvegardé. Si vous souhaitez utiliser un segment créé à la volée dans votre alerte, allez voir la section "alerte rapide" de cette page.
Alertes horaires / Alertes quotidiennes
Vous pouvez définir des alertes sur deux types de granularités : alertes quotidiennes ou alertes horaires. Les alertes journalières seront envoyées le lendemain à 7 heures (fuseau horaire de votre site) ; les alertes horaires seront envoyées 10 minutes après la fin du fuseau horaire. Par exemple, vous recevrez votre alerte de 6h à 7h du matin à 7h10.
Déclenchement d'une alerte
Trois types d'évènements déclencheurs d'alerte sont disponibles pour vous permettre d'adapter véritablement vos alertes à vos besoins.
- AXON - AXON détectera et déclenchera une alerte basée sur notre algorithme interne alimenté avec de la data science. Il analysera vos données historiques, identifiera et exclura les variations non pertinentes pour se concentrer sur les données qui influencent réellement votre trafic afin d'identifier les véritables alertes. Remarque : bien que nous utilisions des algorithmes puissants, vous avez toujours la main sur vos données : vous pouvez choisir entre une sensibilité faible, moyenne et élevée pour adapter encore davantage l'alerte à vos besoins. Vous pourrez observer l'impact de l'algorithme et des différents niveaux de sensibilité grâce à l'aperçu des alertes sur les 90 derniers jours situé à droite dans l'onglet de création. 
- Seuil - avec le type de déclenchement du seuil, vous pouvez définir une limite supérieure et/ou inférieure (en valeur absolue) qui, lorsqu'elle est dépassée, déclenchera une alerte. 
- Comparaison - le déclencheur d'alerte de comparaison envoie une alerte lorsque la valeur du jour ou de l'heure (en fonction de la granularité) dépasse un pourcentage de différence avec une période précédente choisie. Les périodes précédentes disponibles sont les suivantes : 
Alertes quotidiennes :
- Hier vs. la veille 
- Hier vs le même jour la semaine dernière 
Alertes horaires :
- Dernière heure vs même heure la veille 
- Dernière heure vs la même tranche horaire la semaine précédente 
Pour chaque type d'évènement déclencheur d'alerte, vous avez trois options : vous pouvez spécifier si vous souhaitez qu'une alerte soit déclenchée seulement quand votre métrique dépasse une valeur supérieure, seulement lorsque votre métrique passe en dessous de la valeur définie, ou les deux.
Aperçu de l'alerte
Découvrez le comportement de vos alertes avant leur création grâce à la fonctionnalité aperçu.
Sélectionnez le bouton "Aperçu de l'alerte" avant de créer votre alerte.
La fonctionnalité aperçu de l'alerte fournit un résumé de la configuration de votre alerte ainsi qu'une visualisation mettant en évidence les moments où elle se serait déclenchée au cours de la période d'aperçu.
En mode aperçu, vous pouvez cliquer sur le bouton "configurer l'alerte" pour revenir à l'interface de création d'alerte par défaut si vous souhaitez modifier davantage votre alerte avant de la créer.
Gestion des alertes
De nombreuses fonctionnalités ont été mises en place afin de rendre la gestion des alertes aussi simple que possible.
Gérer vos alertes
(1) En cliquant sur l'icône crayon pour une alerte spécifique, l'onglet "créer une alerte" s'ouvrira pour cette alerte spécifique, vous permettant de modifier son nom, sa description, sa liste de diffusion, sa portée et ses déclencheurs.
(2) Le deuxième icône permet de copier une alerte, modifier ses paramètres et de les sauvegarder dans une nouvelle alerte.
(3) En cliquant sur l'icône poubelle, vous pourrez supprimer une alerte spécifique.
(4) L'état d'alerte permet au créateur de l'alerte de mettre celle-ci en pause. Grâce à cette fonction, il peut arrêter l'envoi de courriels en raison du déclenchement d'une alerte sans avoir à la supprimer. Par exemple, si un événement marketing spécial est lancé ou si un site est temporairement mis hors ligne, ce qui est susceptible de déclencher régulièrement une alerte, le créateur de l'alerte peut la mettre en pause.
(5) Un abonné à une alerte (un utilisateur qui a été ajouté à une liste de diffusion d'alerte) peut mettre en sourdine une alerte. Cette fonction est utile, par exemple, si l'utilisateur a changé de rôle au sein de l'entreprise et que l'alerte n'est plus pertinente pour lui.

Notifications d’alertes
Les utilisateurs sont avertis par email dès qu'une alerte est déclenchée. Les emails contiennent des informations sur toutes les alertes déclenchées à la même période, ce qui réduit le nombre d’emails reçus.
Informations fournies dans les emails
Pour chaque alerte déclenchée, le courriel contiendra :
- Le nom 
- La description 
- Une phrase résumant l'alerte et la règle de déclenchement 
- La valeur de la métrique 
- Le(s) site(s) 
- Le type d'alerte 
- Le créateur de l'alerte 
- Le bouton "Vérifier l'alerte" vous permet d'accéder à l'analyse correspondante dans Explorer 
Programmation des emails
Fuseaux horaires
Les horaires des emails sont relatives au fuseau horaire du site.
Alertes horaires
Les alertes horaires sont envoyés 10 minutes après la fin de la tranche horaire en question. Par exemple, si votre trafic fluctue de manière significative entre 6h et 7h du matin, l'alerte sera envoyée à 7h10
Alertes quotidiennes
Les alertes quotidiennes sont envoyées entre 6h et 7h (fuseau horaire du site)
Remarque : il est donc possible de recevoir plusieurs courriels tout au long de la journée pour les alertes quotidiennes si elles sont définies sur des sites ayant des fuseaux horaires différents.
Alertes sur des groupes de sites avec des fuseaux horaires multiples :
Nous attendons le dernier fuseau horaire avant d'envoyer le courriel, ce qui nous permet de disposer de données précises pour tous les sites concernés.
Algorithme AXON
L’évènement déclencheur AXON est basé sur notre algorithme de détection d'anomalies AXON. L'algorithme de détection d'anomalies AXON décompose vos données de séries temporelles pour identifier le comportement saisonnier, la tendance générale et le bruit. En modélisant les variations d'une métrique dans le temps à l'aide du comportement saisonnier et de la tendance générale de la métrique, l'algorithme AXON peut prédire une valeur attendue avec un intervalle de confiance autour de cette valeur en fonction d'un niveau de sensibilité déterminé par l'utilisateur (faible, moyen, élevé). Une alerte est déclarée lorsque la valeur de la métrique observée sort des bandes de l'intervalle de confiance.
FAQ
J'ai été inscrit sur une liste de diffusion et je reçois trop d’emails
Vous pouvez vous désabonner d’une alerte depuis l'onglet "gérer mes alertes"
Puis-je envoyer des courriels d'alerte à une personne extérieure à mon organisation ?
La liste de diffusion est limitée aux utilisateurs qui ont un compte Internet AT et qui ont accès à vos données. Si vous souhaitez ajouter un utilisateur à votre liste de diffusion, vous devez d'abord demander un compte Piano Analytics à votre administrateur.
Puis-je voir les autres utilisateurs qui ont accès à cette alerte ?
Seul le créateur de l'alerte a accès à la liste de diffusion complète pour une alerte spécifique
Puis-je créer une alerte pour d'autres utilisateurs mais ne pas faire partie de la liste de diffusion ?
Le créateur de l'alerte doit faire partie de la liste de diffusion
Puis-je voir toutes les alertes créées pour mon organisation ?
Non, vous ne pouvez voir une alerte que si vous êtes sur la liste de diffusion
Quelqu'un peut-il modifier mon alerte ?
Non, seul le créateur de l'alerte peut modifier le contenu d'une alerte, un utilisateur de la liste de diffusion ne peut que la désactiver.