Filtres et segmentation
À propos des filtres
Les filtres permettent d'affiner les données présentées dans vos rapports et boards. Les filtres peuvent être appliqués de diverses manières : à travers l'utilisation de segments, de listes de valeurs relatives à une propriété (par exemple : Desktop,Smartphone, pour la propriété "Appareils - Types"), ou encore de métriques.
A titre d'exemple, vous pourriez filtrer les données d'un rapport en vous basant sur une liste de pages vues par les visiteurs de votre site. Vous pourriez également filtrer l'ensemble d'un board, selon un ou plusieurs appareils utilisés par les visiteurs ou utilisateurs.
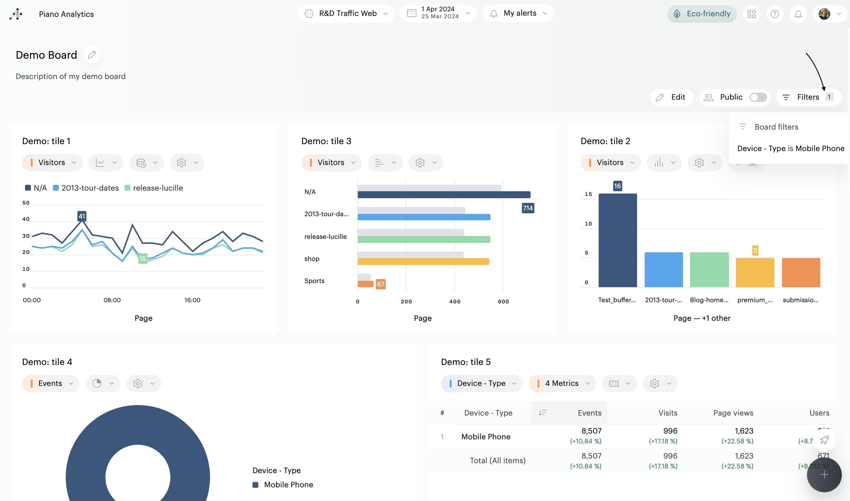
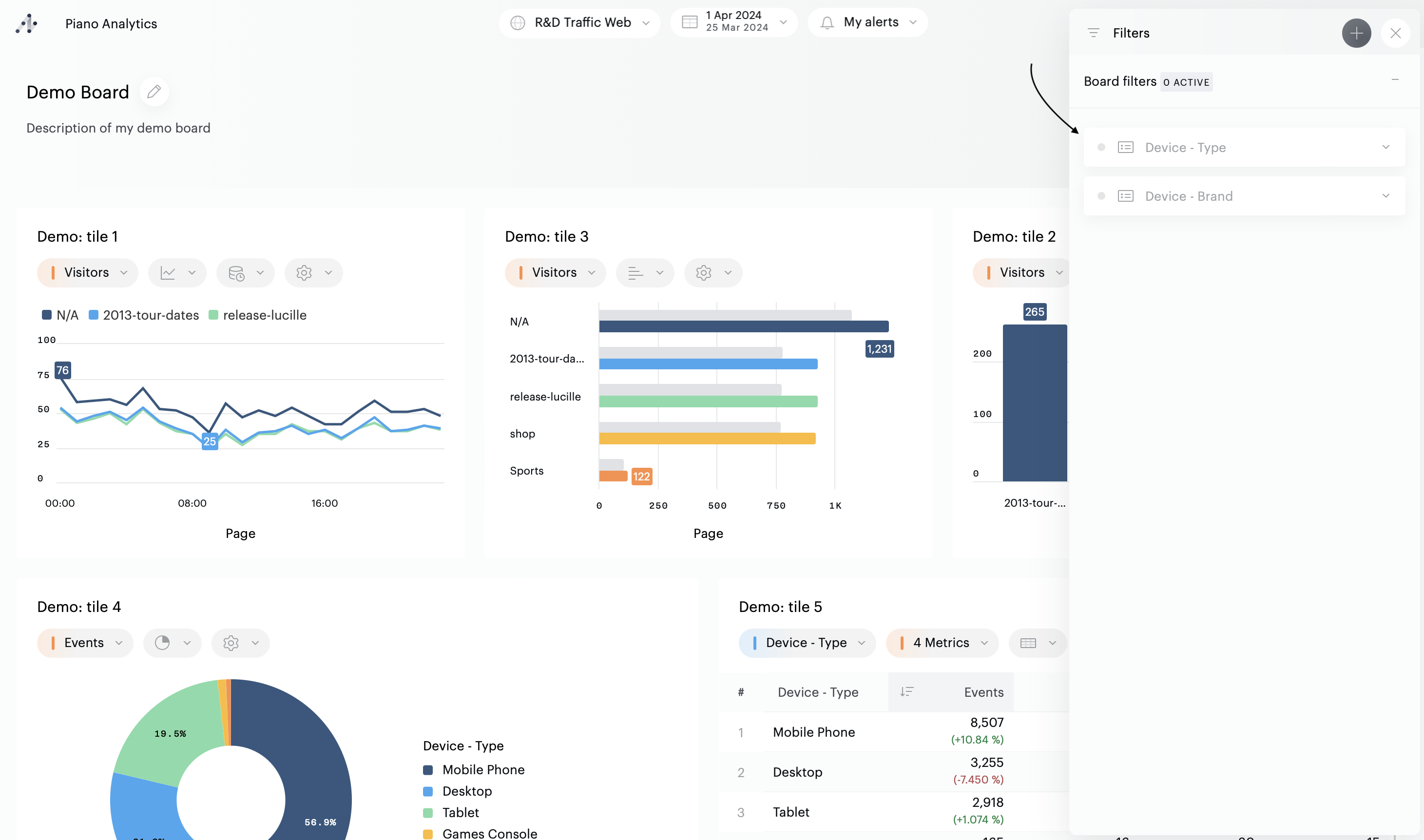
Il y a plusieurs manières de savoir si des filtres sont appliqués sur votre board :
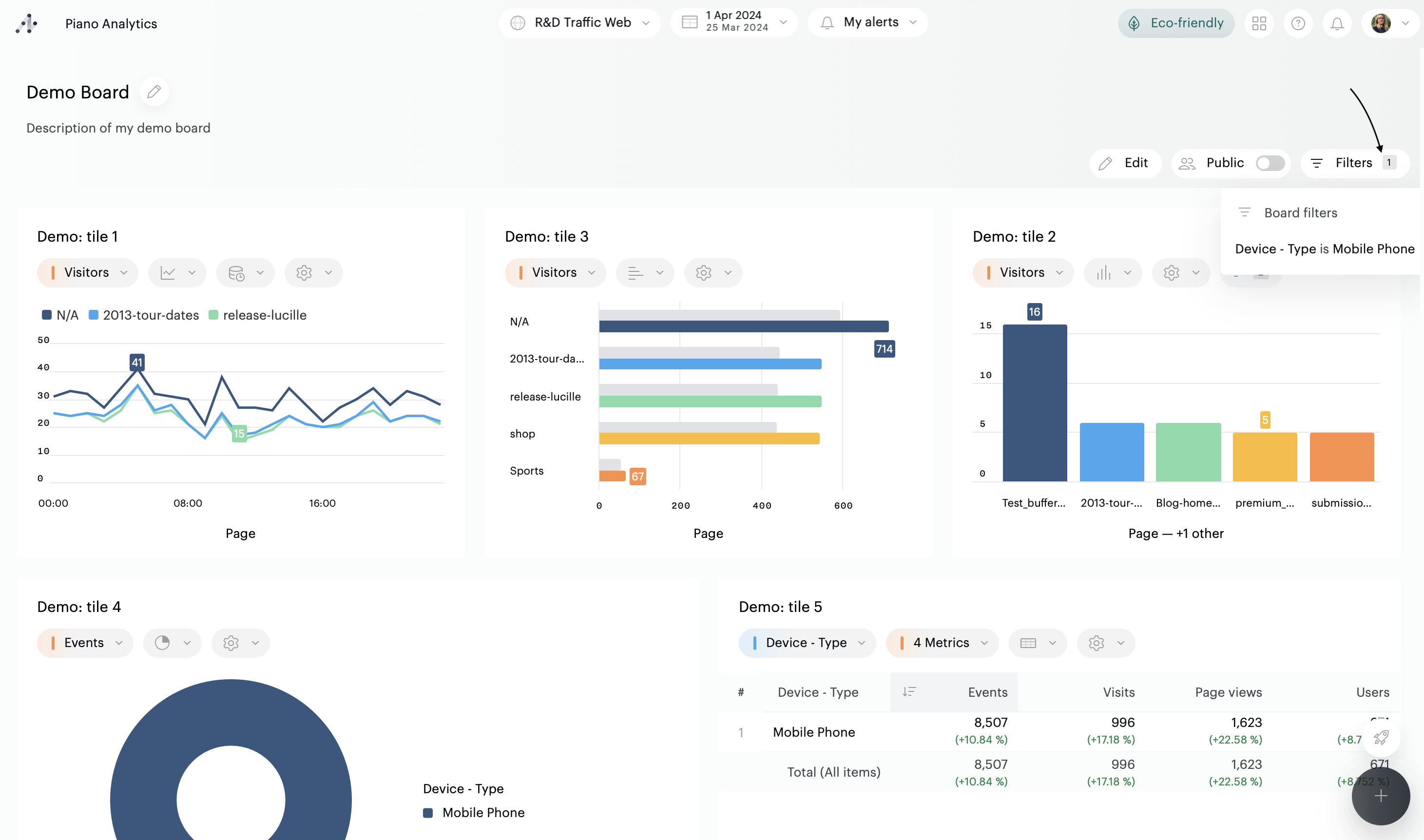
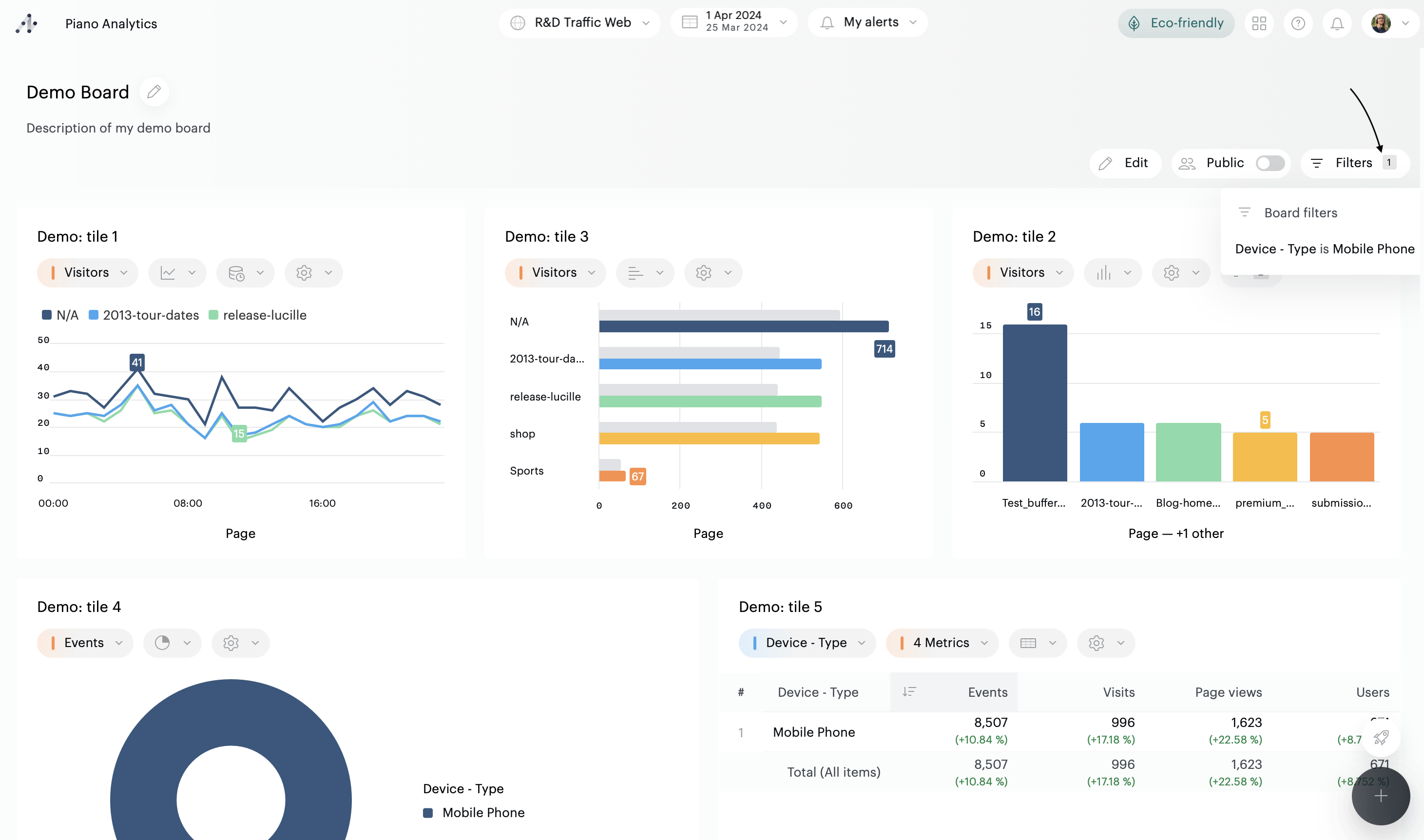
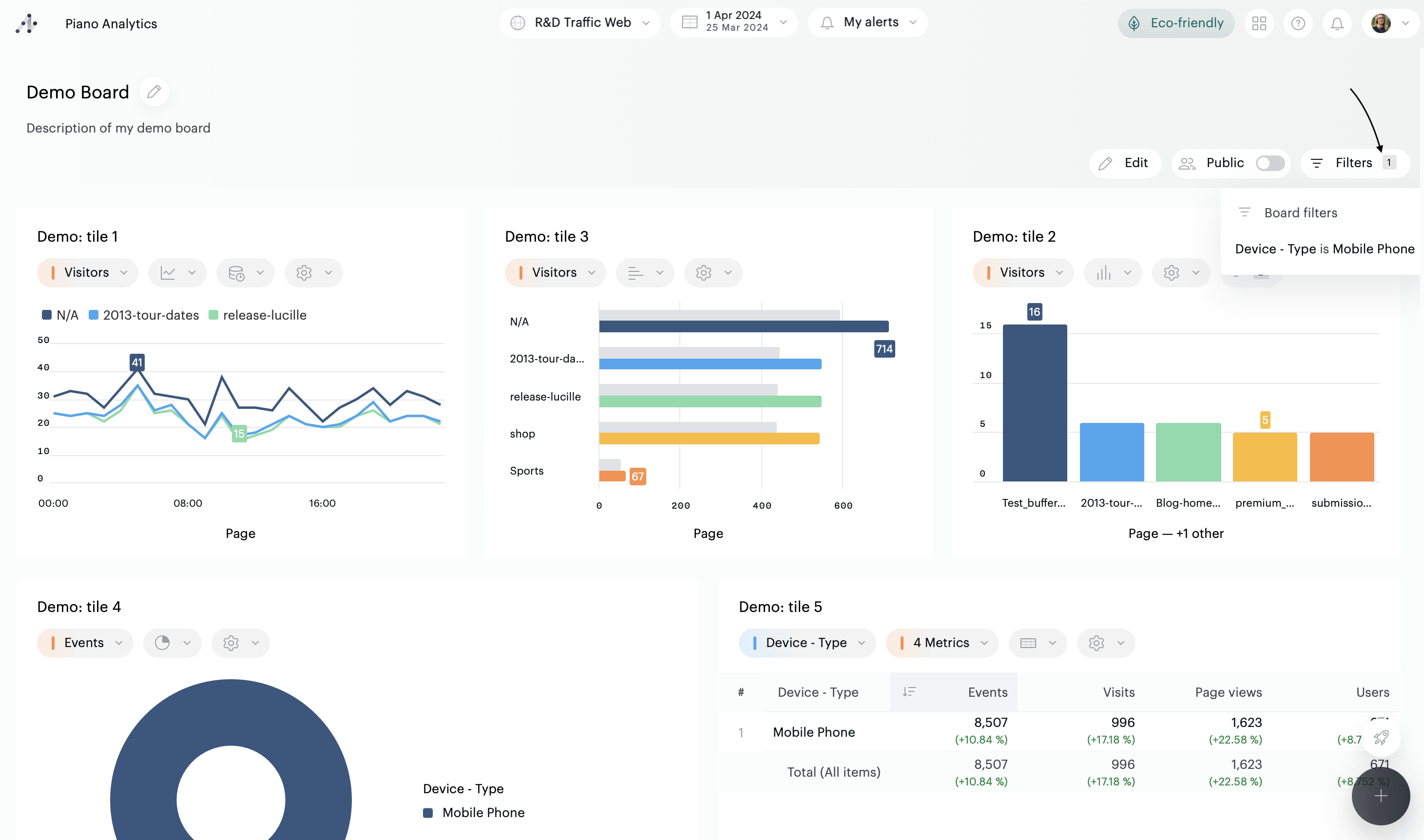
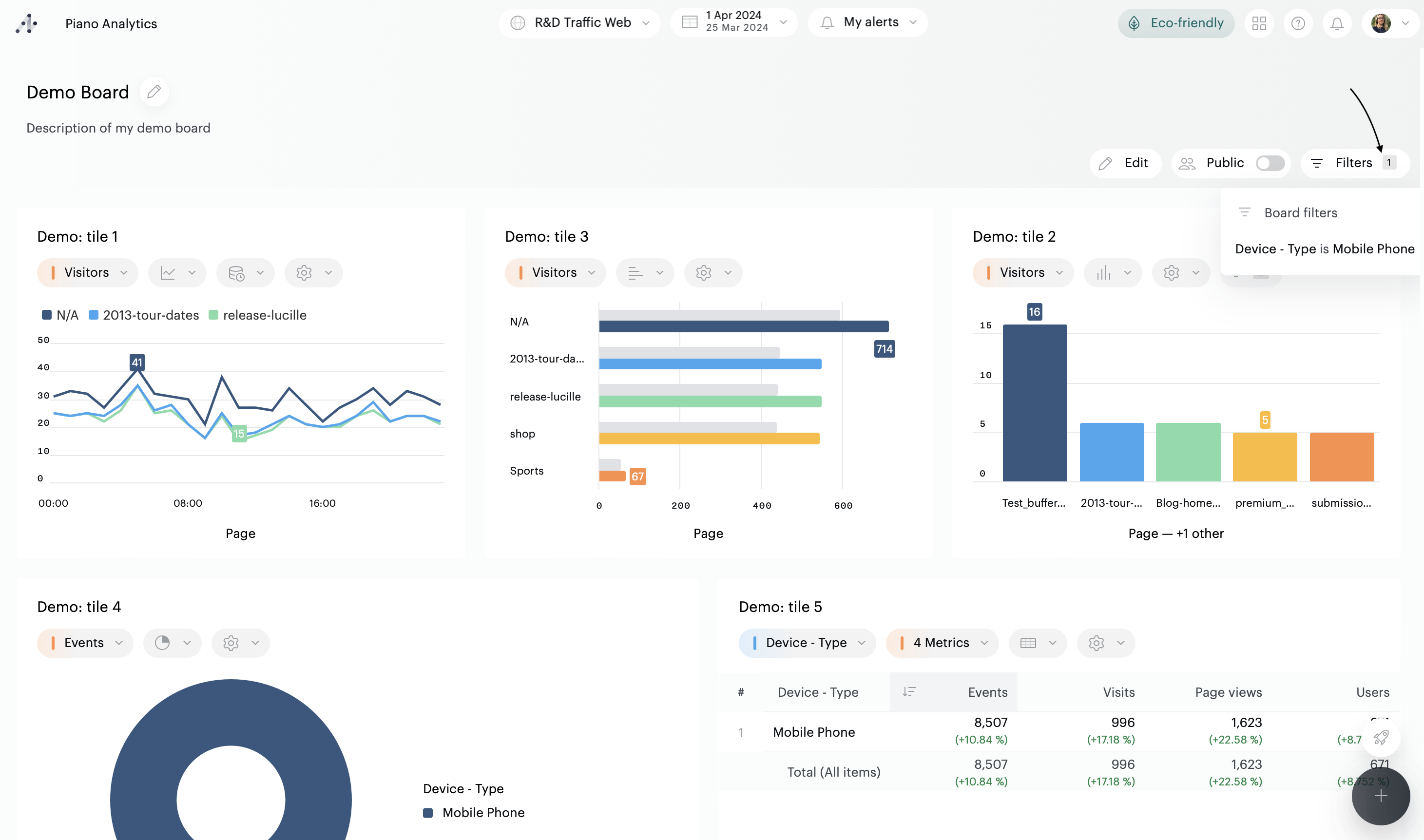
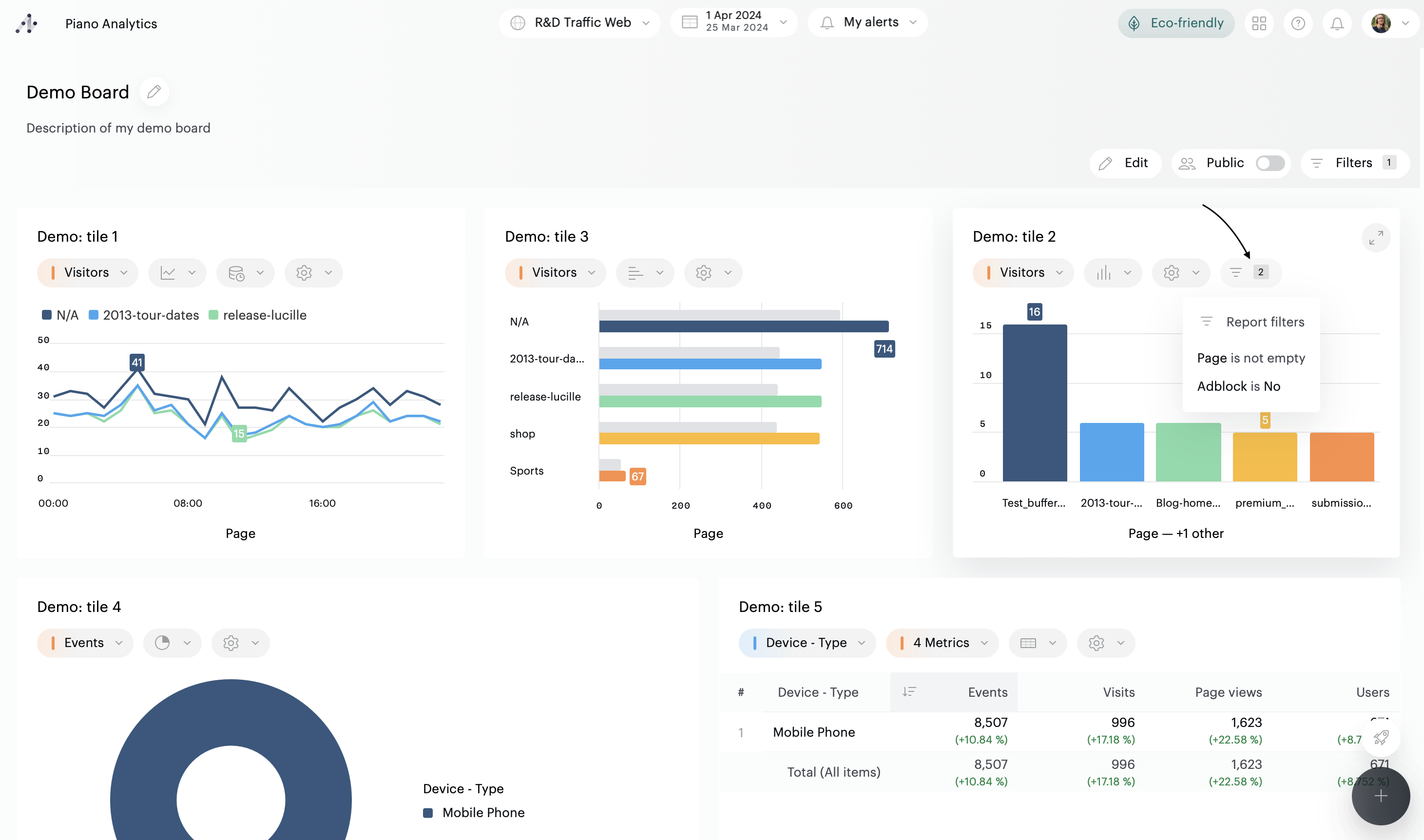
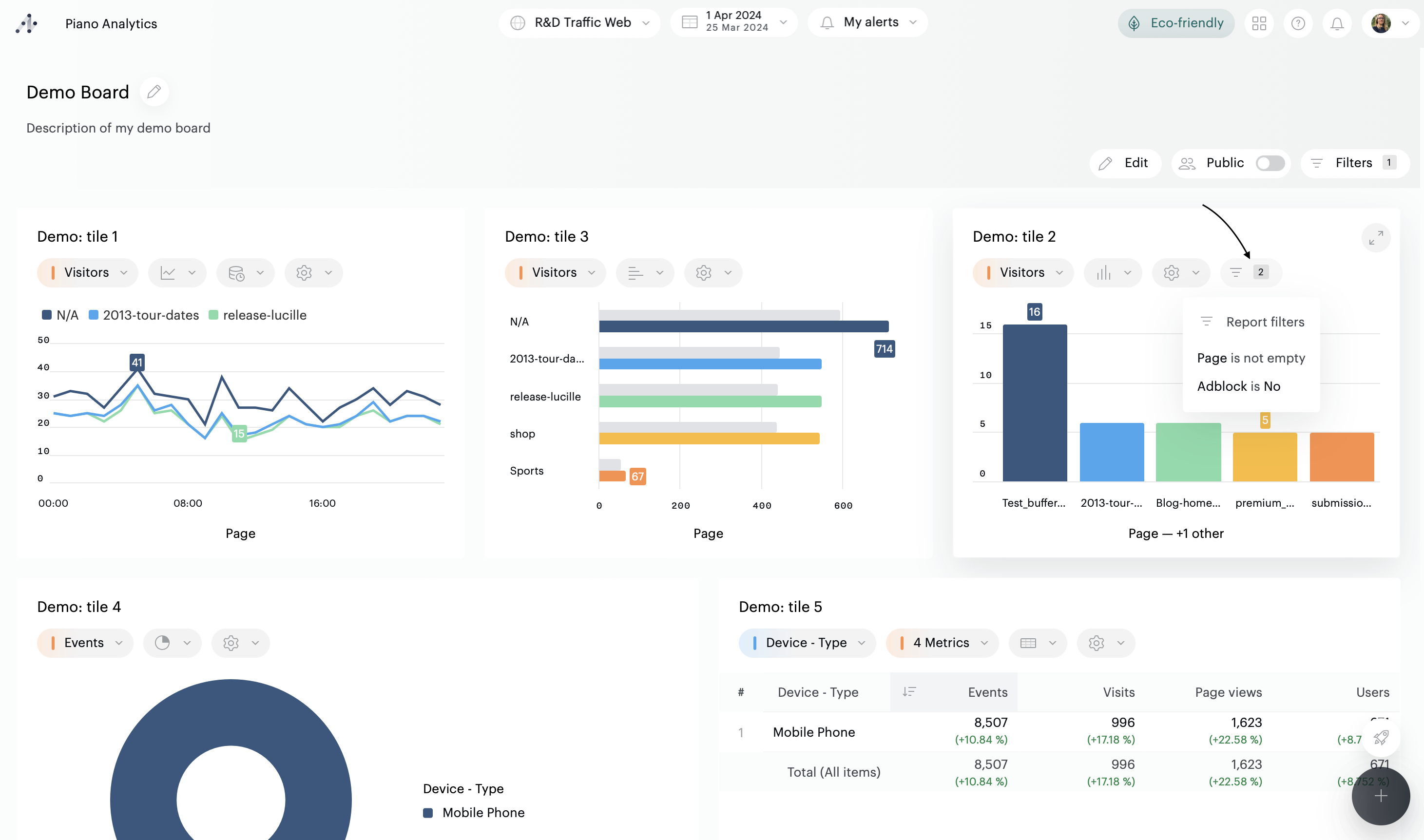
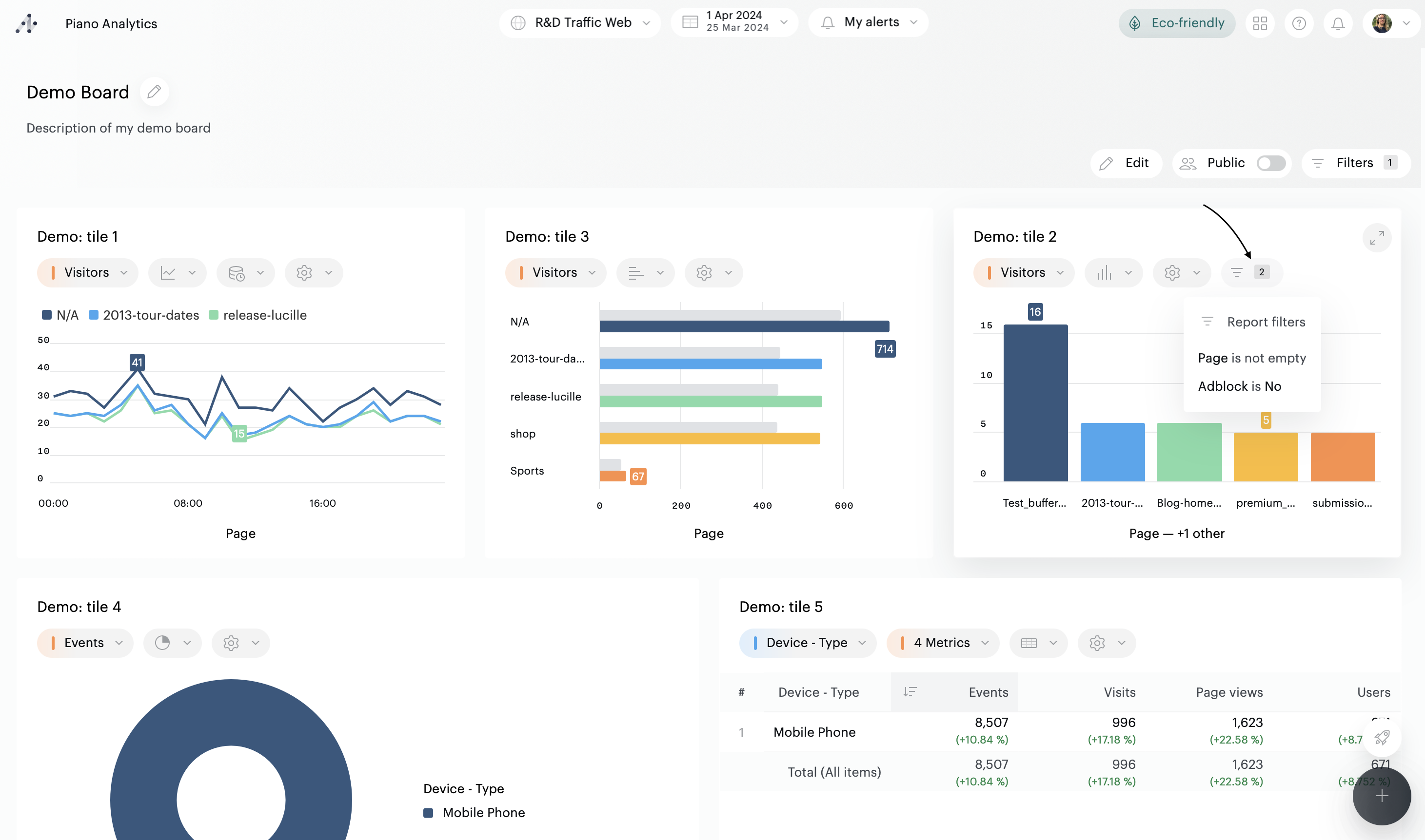
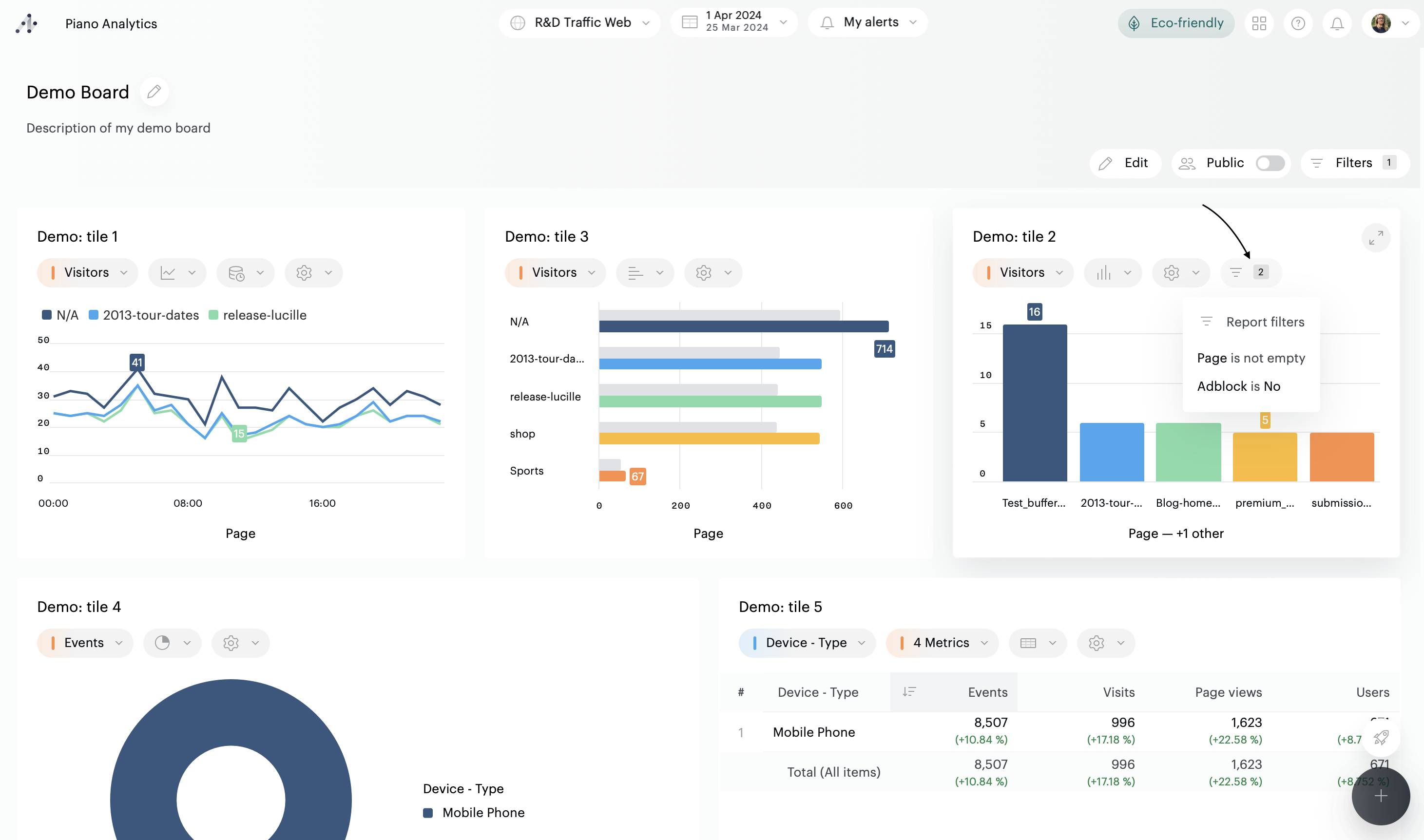
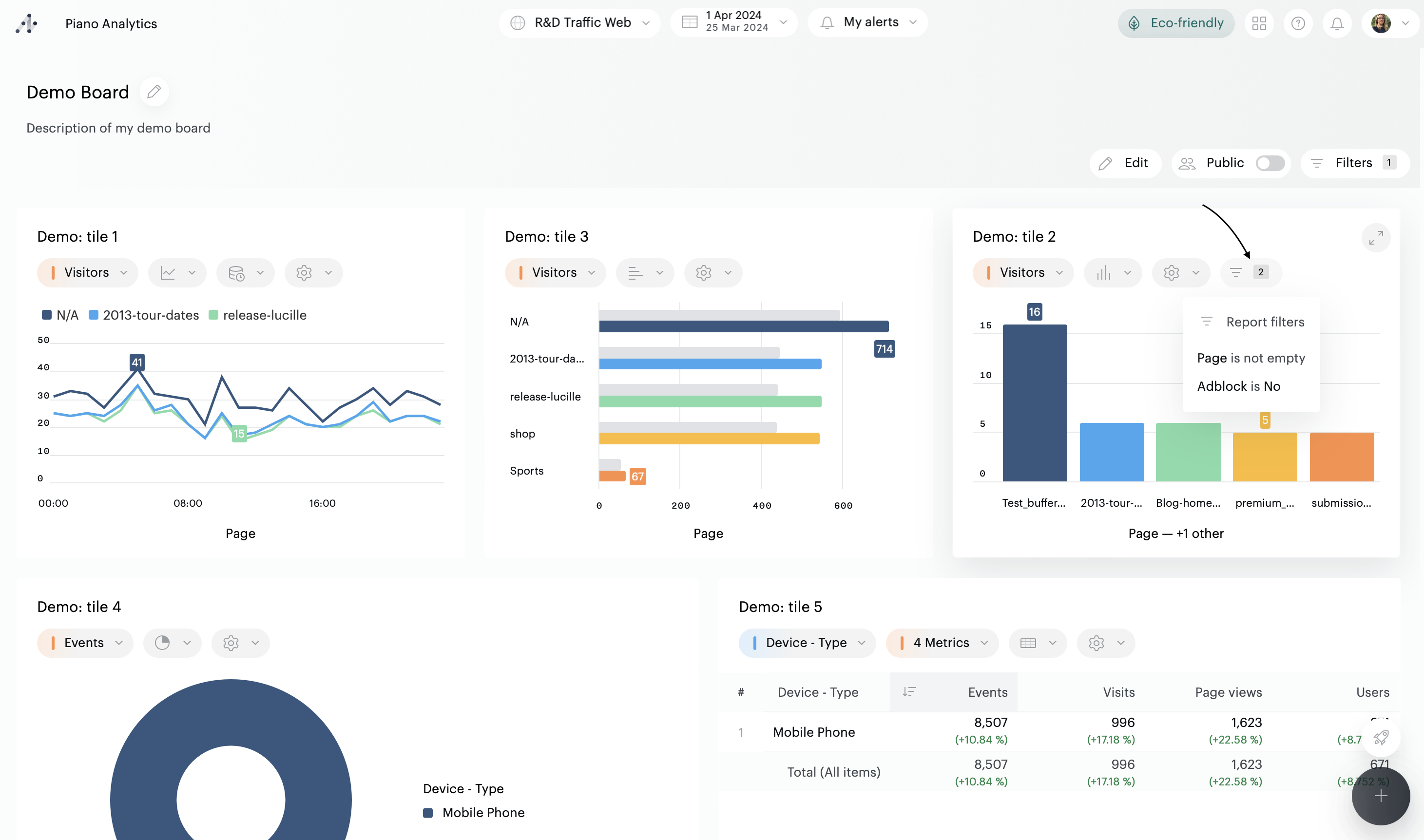
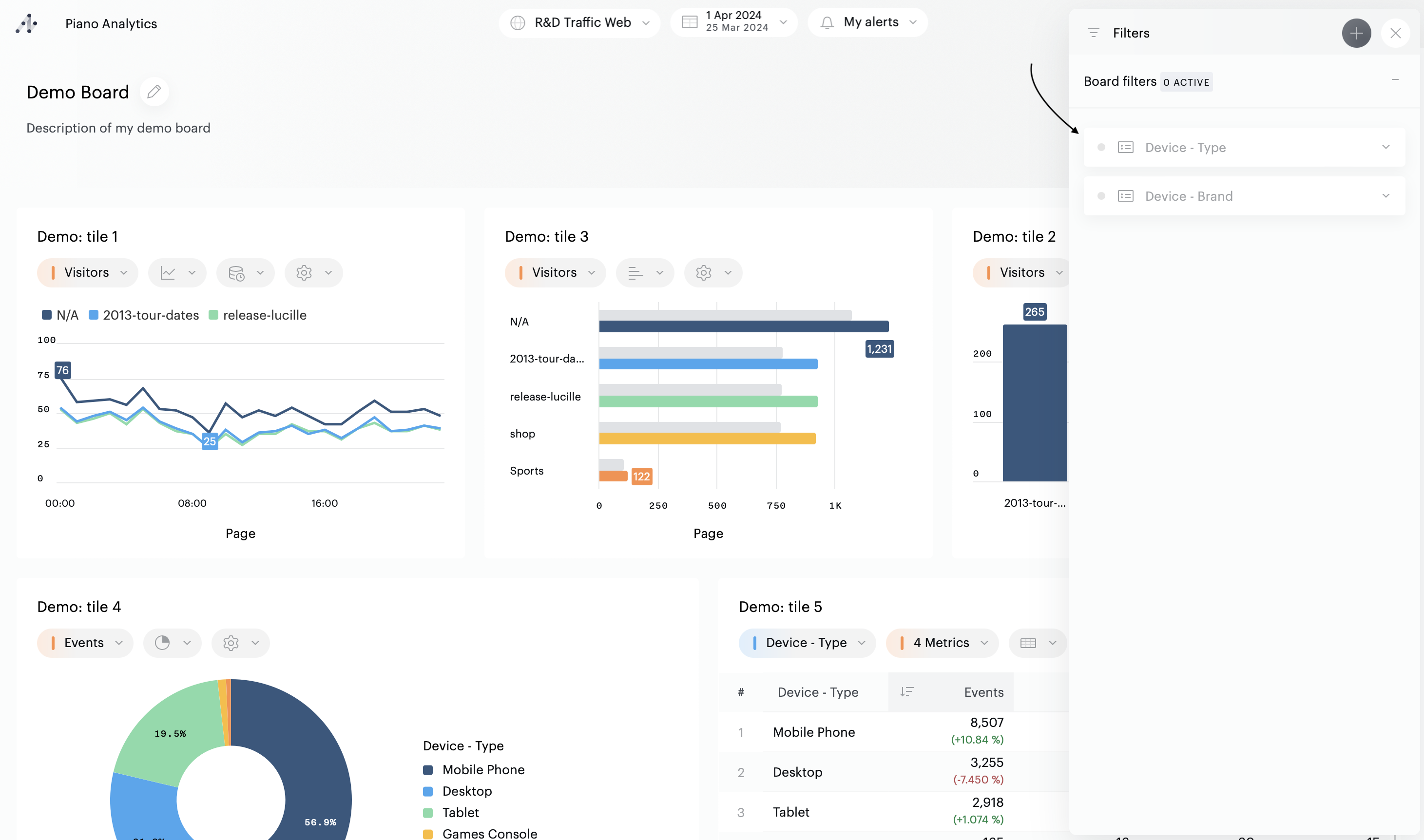
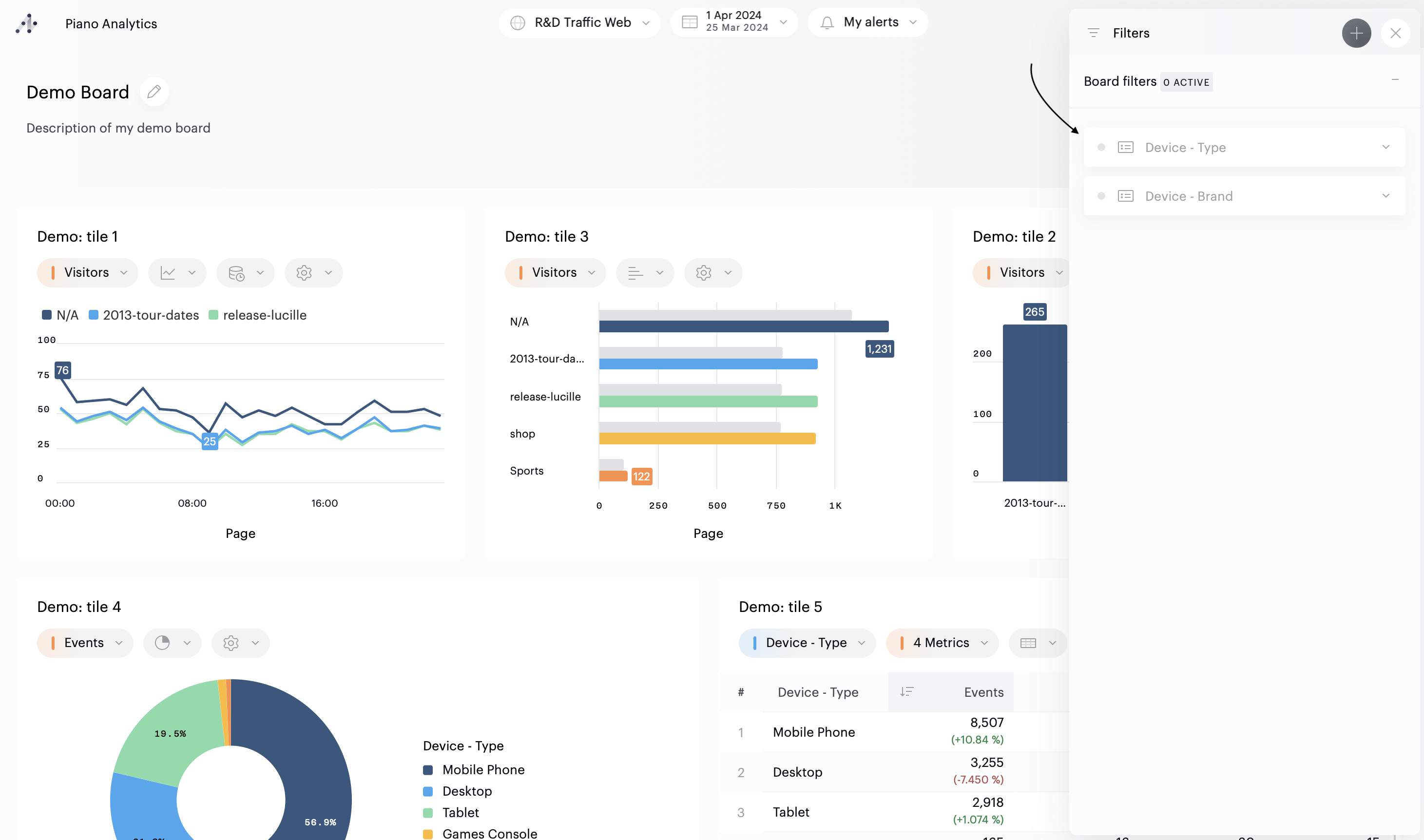
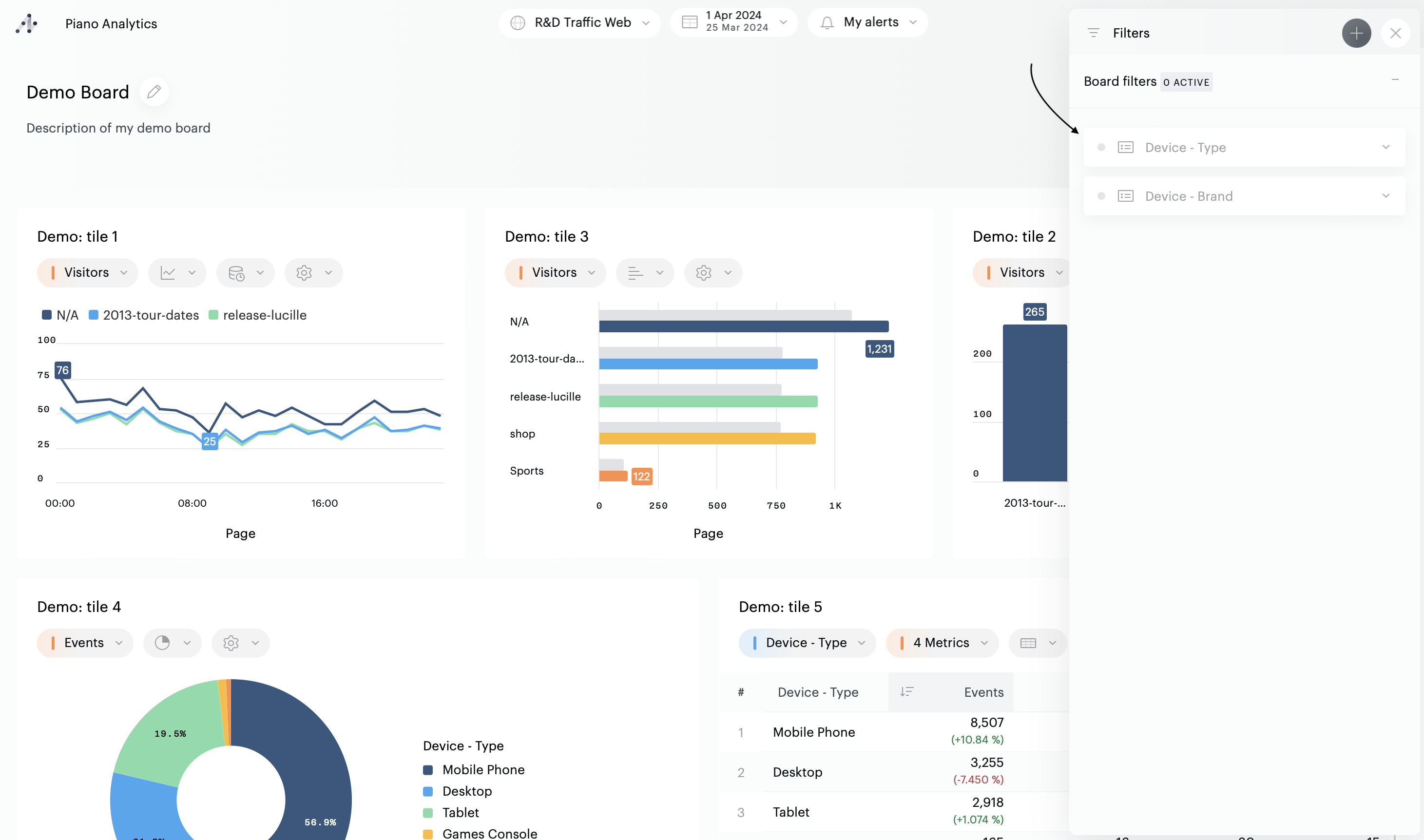
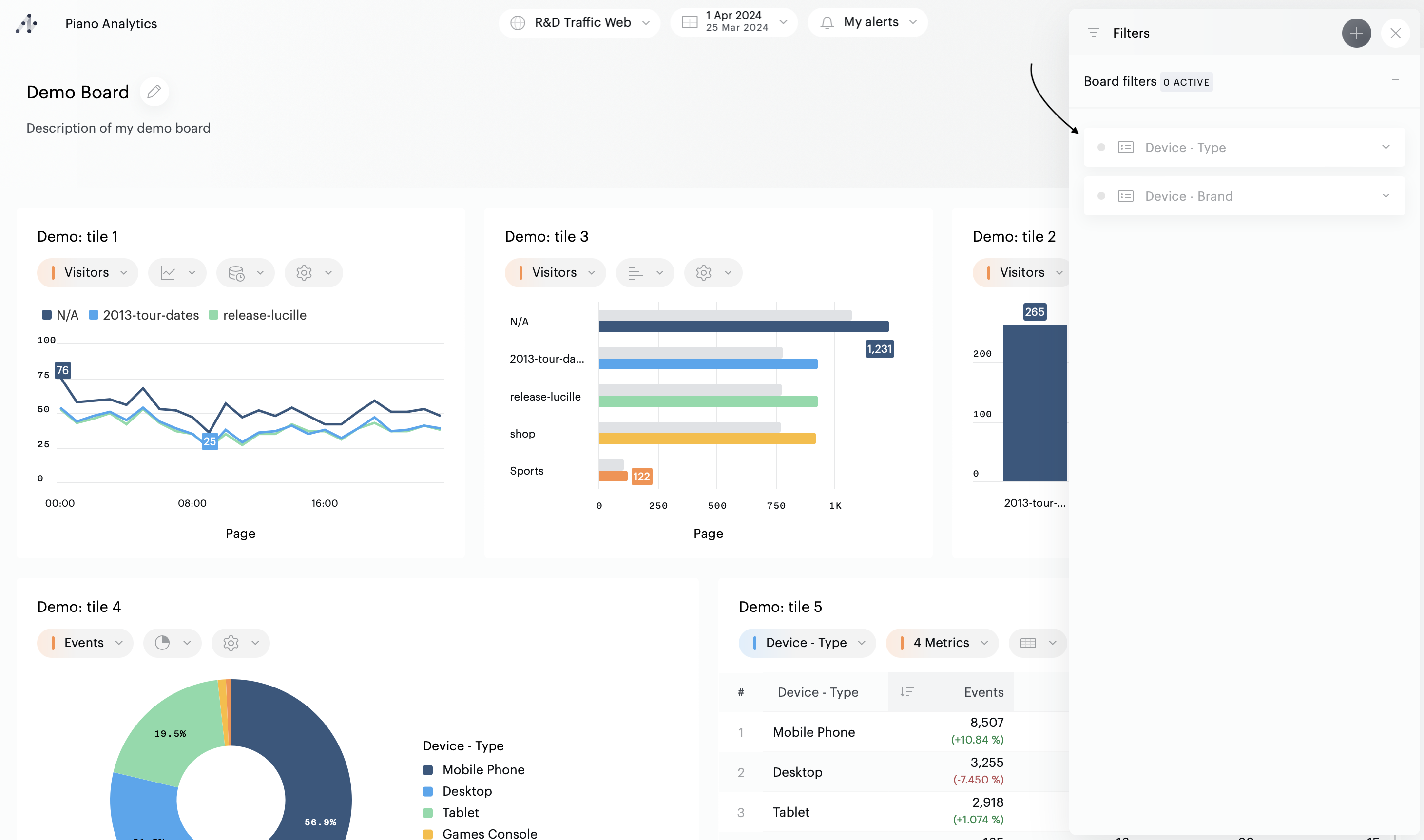
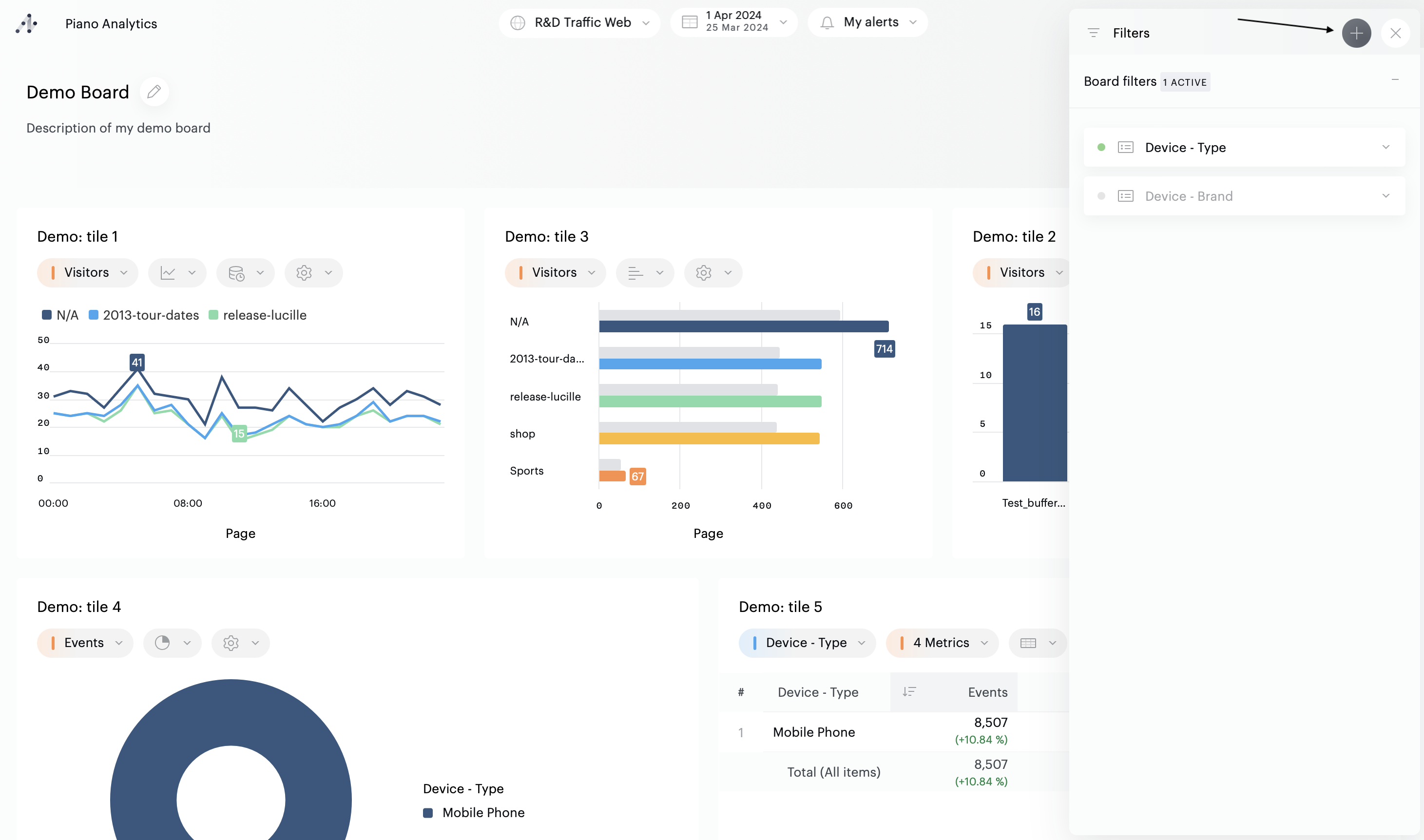
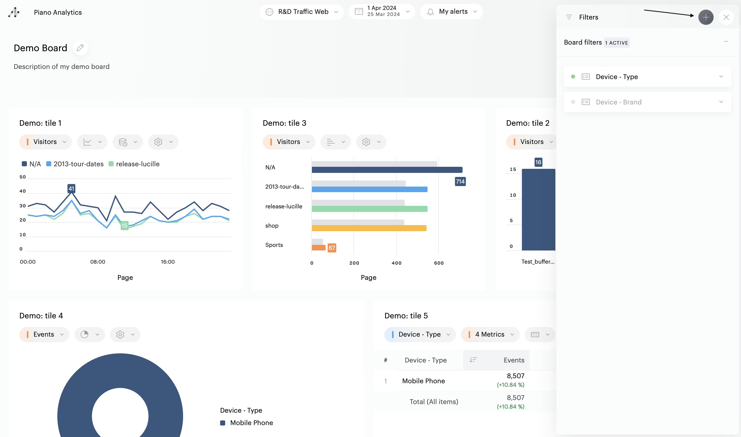
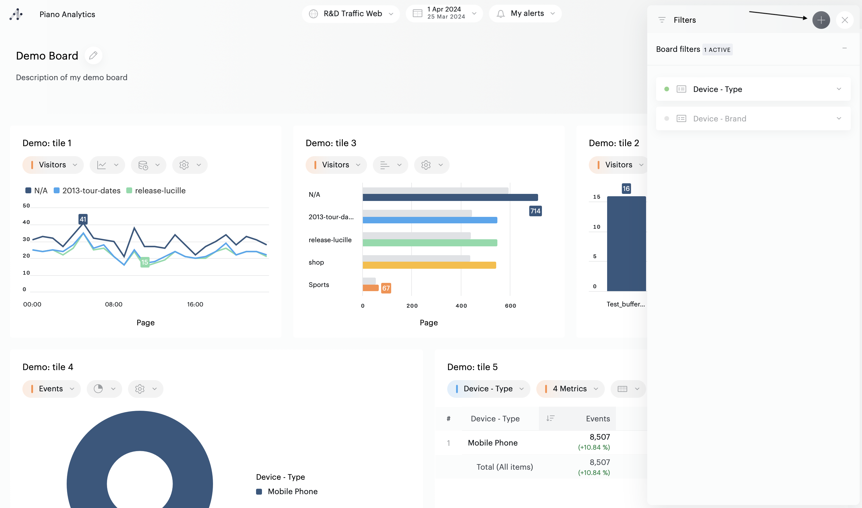
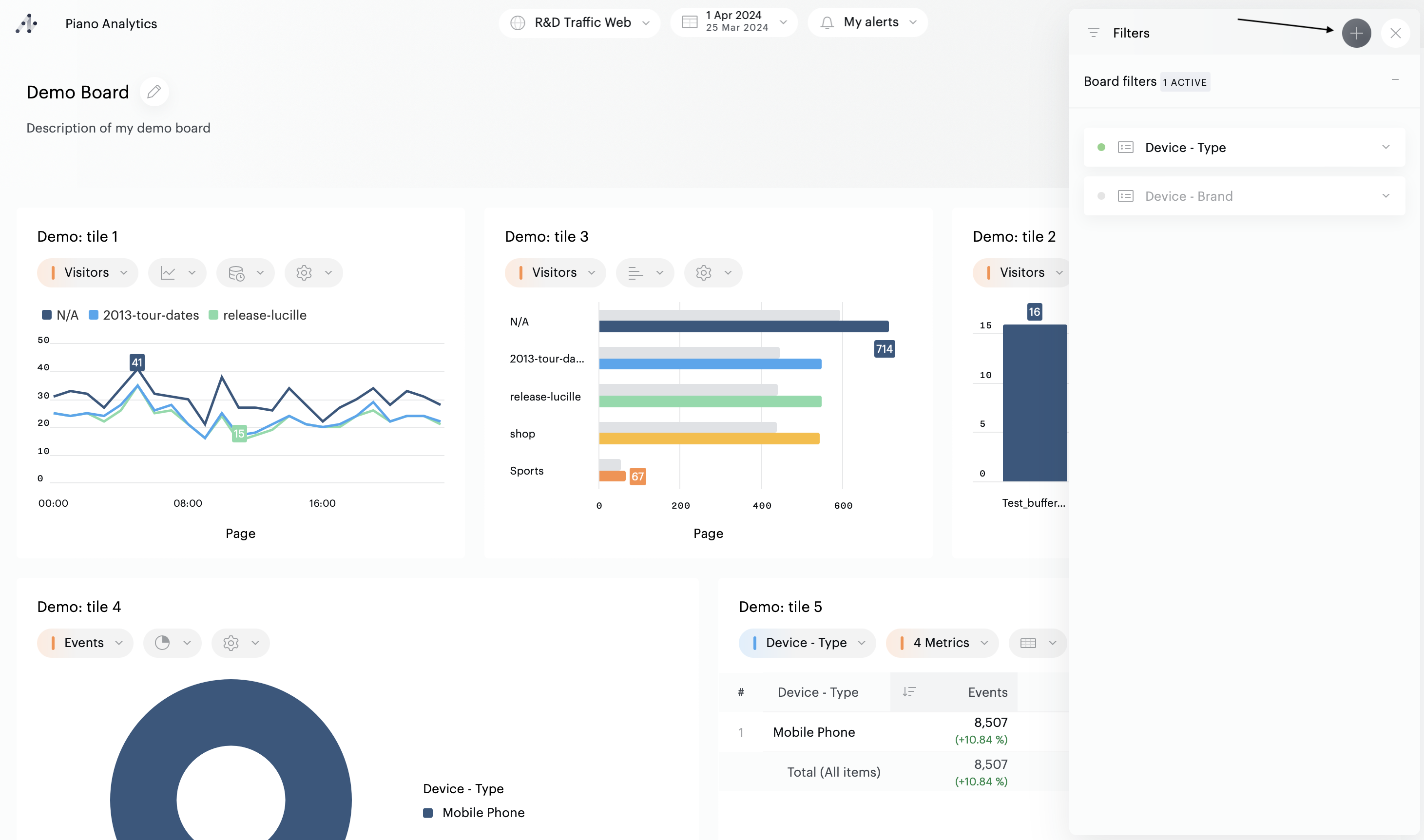
Au niveau du board, le bouton "Filtres" affiche le nombre de filtres appliqués. Cliquez sur le bouton pour voir le détail des filtres appliqués.

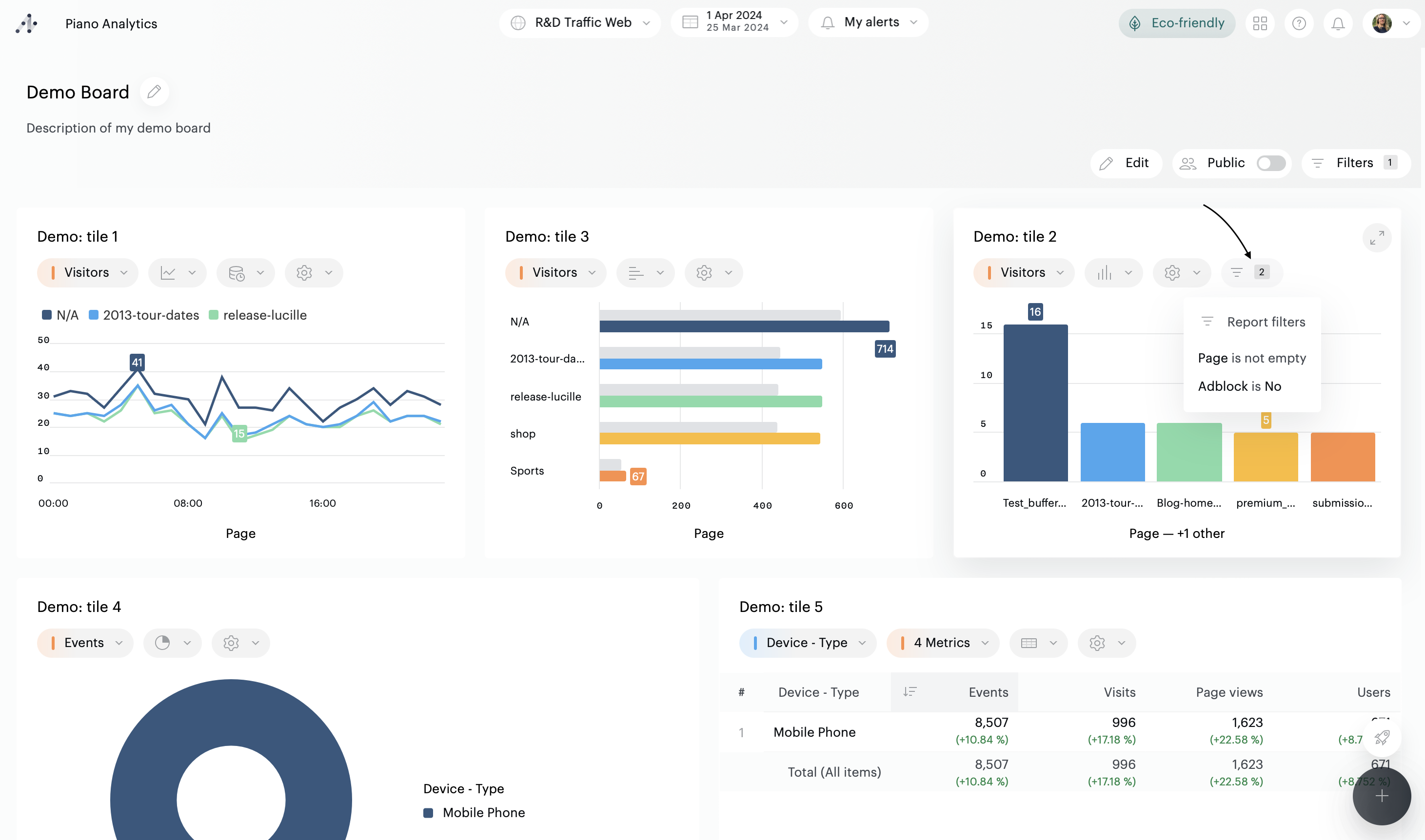
Si un rapport affiché dans une tuile est filtré, un bouton apparaît dans la barre d'outils de la tuile. Survolez le bouton pour savoir quels filtres sont appliqués dans le rapport d'origine.

Si un rapport est ouvert en plein écran, survolez le bouton du filtre pour afficher la liste des filtres

Ajouter un filtre
Il est possible de filtrer :
Un board
Un rapport contenu dans une tuile
Un rapport ouvert en plein écran
Les filtres sont disponibles dans la barre d'outils de chaque entité :
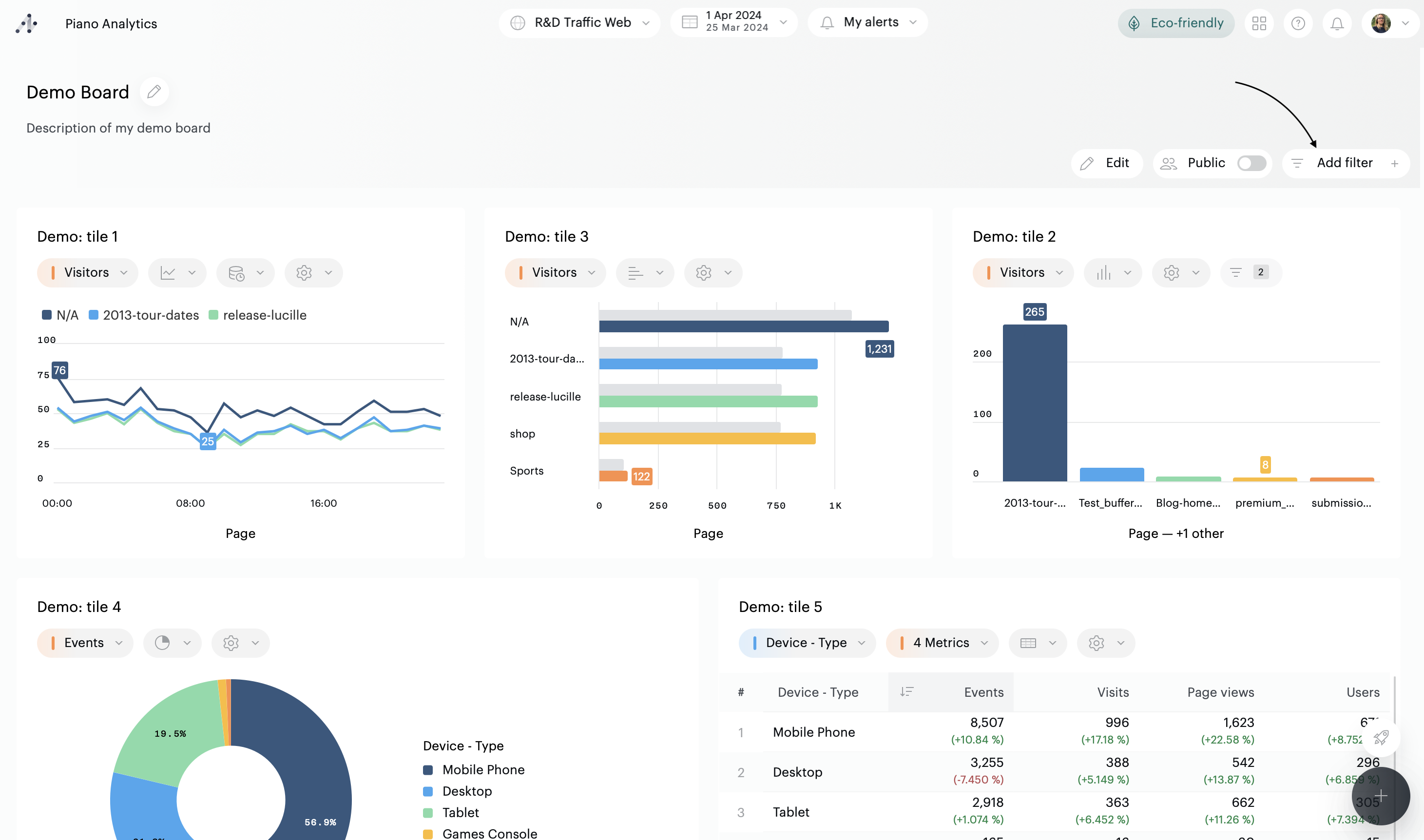
En haut à droite du board, si vous souhaitez ajouter un filtre sur l'intégralité du board
Dans la barre d'outils de chaque tuile, si vous souhaitez ajouter un filtre dans une tuile
Dans le panneau de configuration de chaque tuile, si vous souhaitez configurer un filtre à appliquer par défaut sur une tuile.
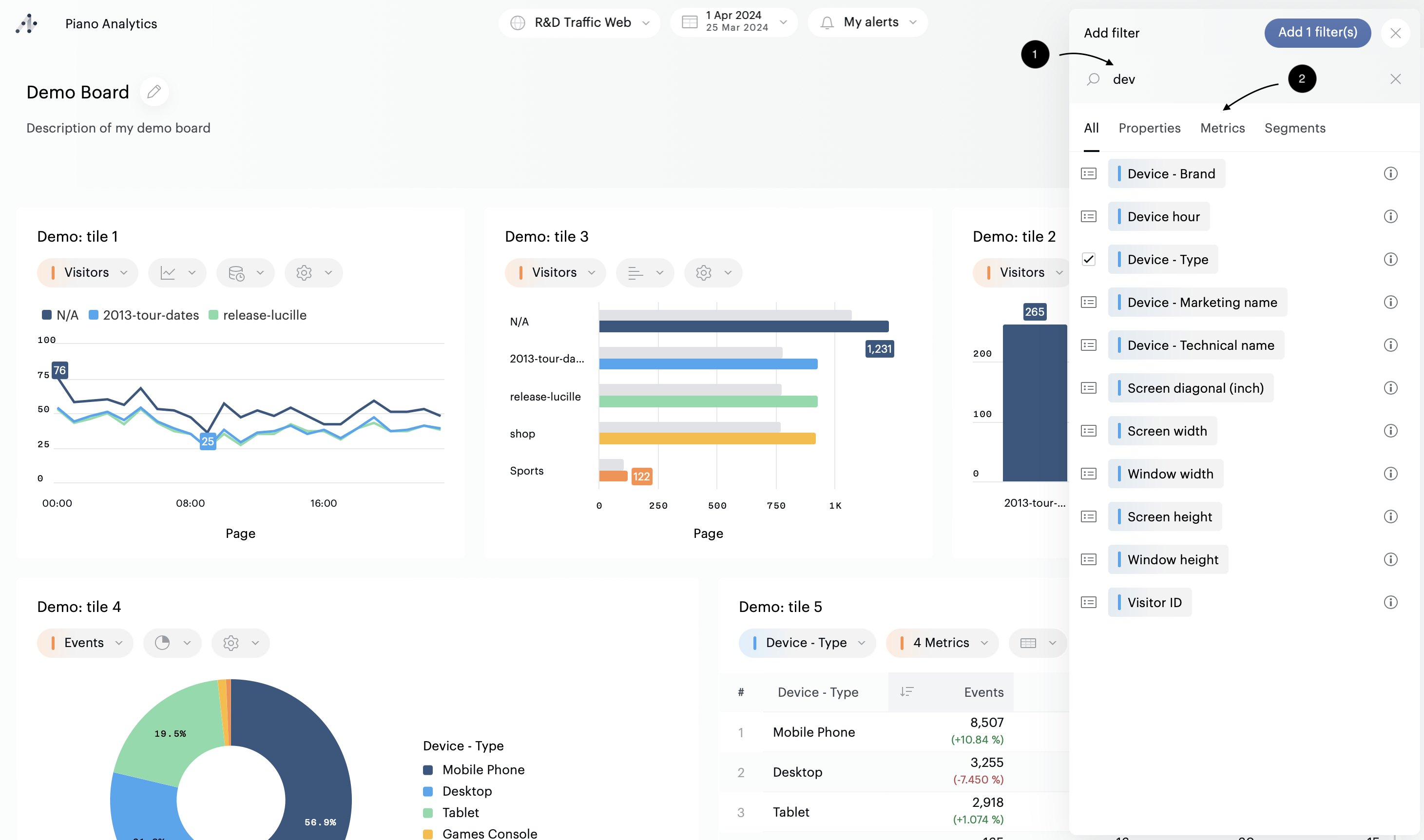
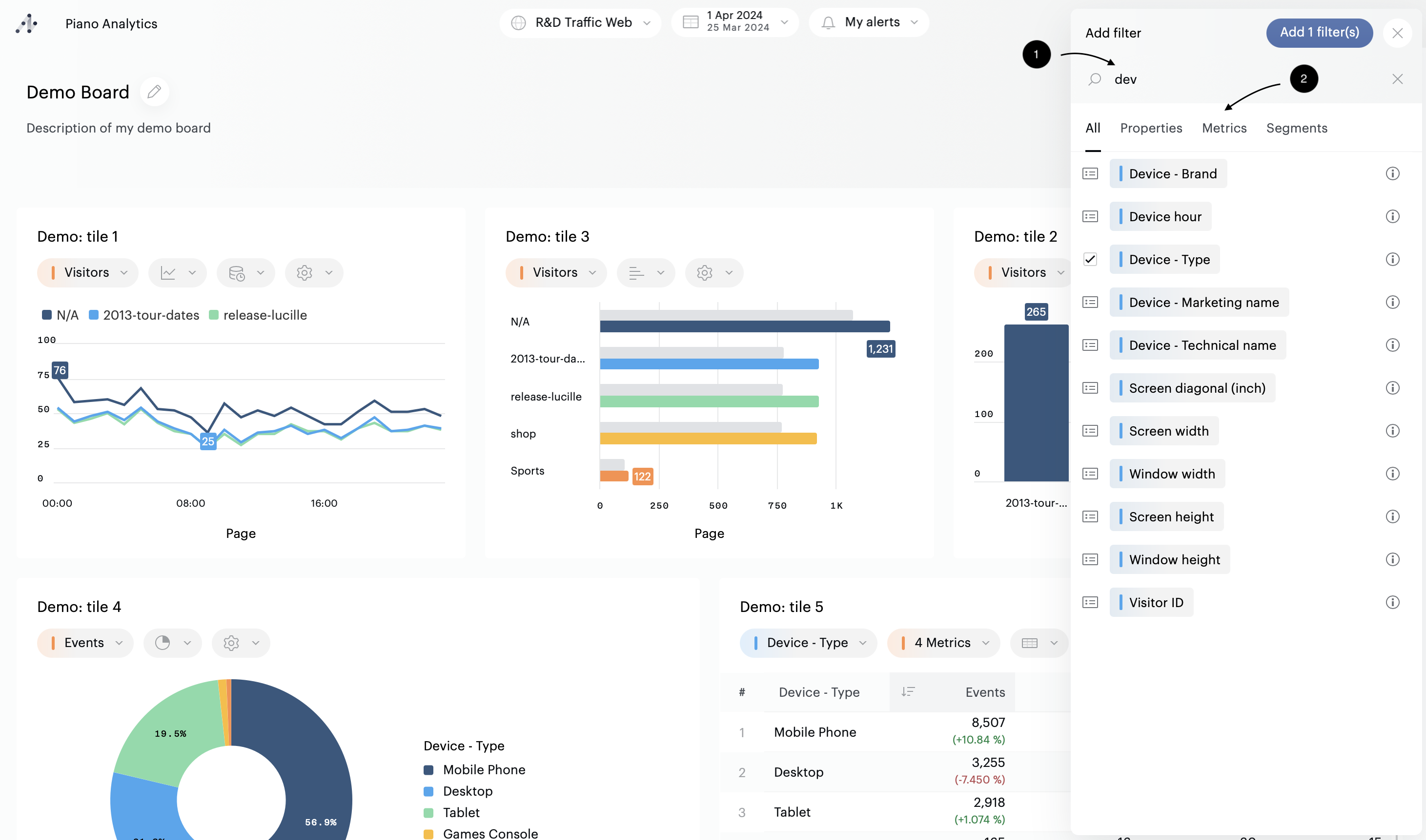
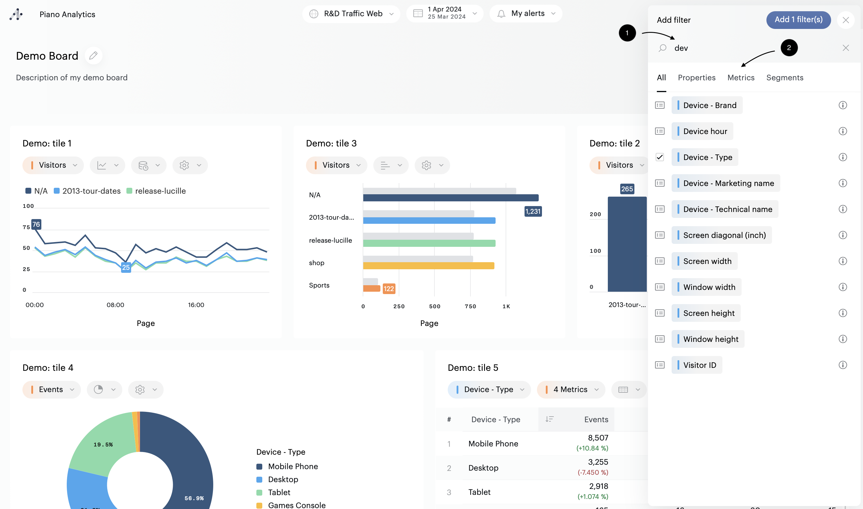
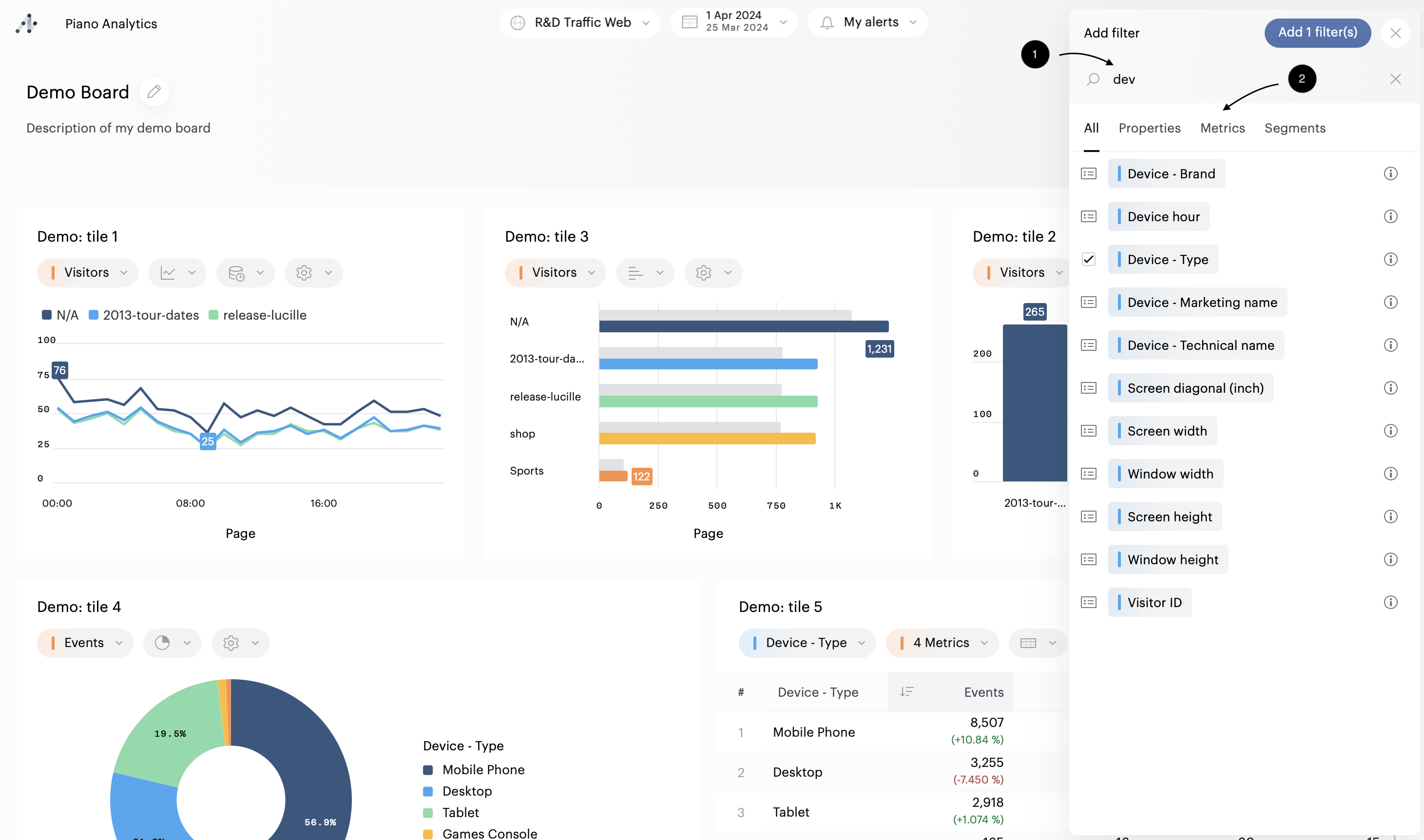
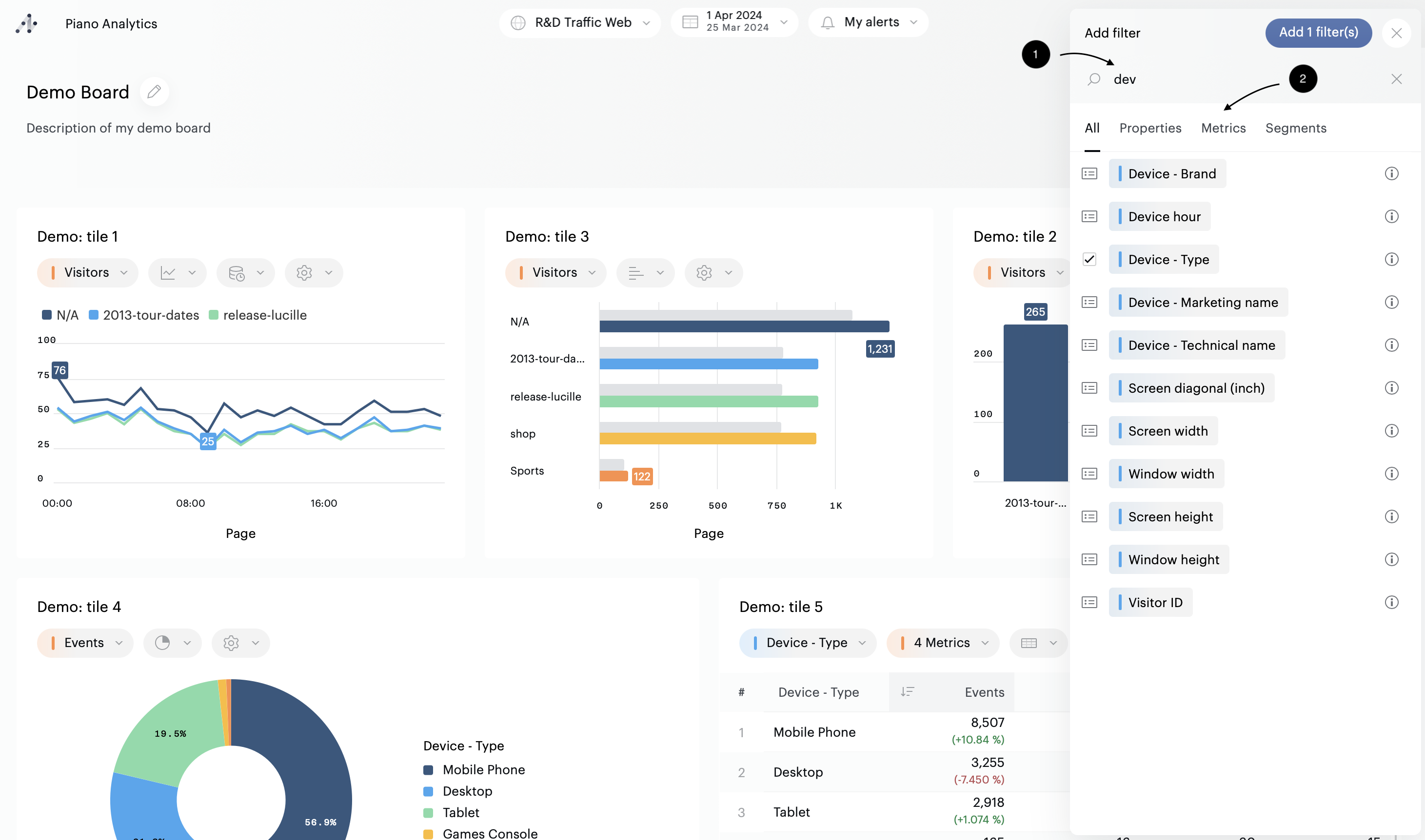
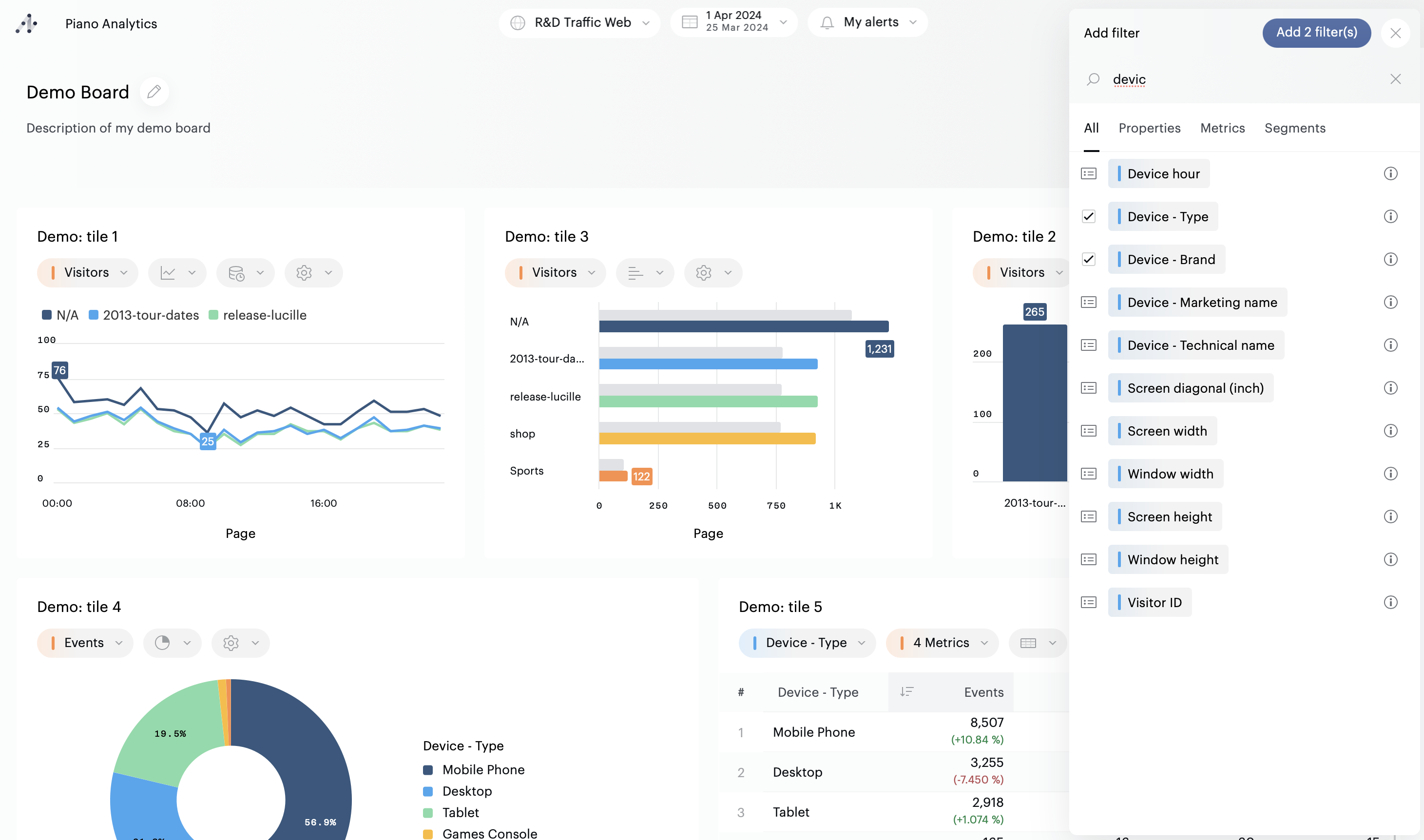
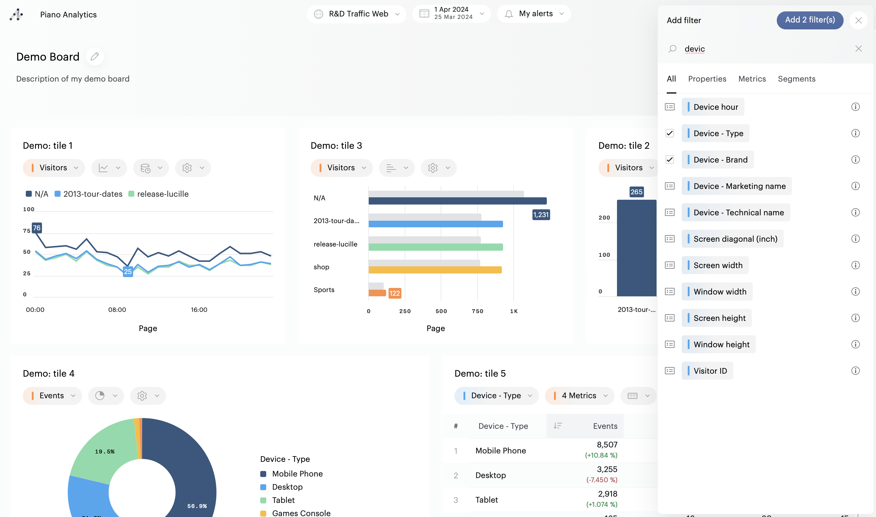
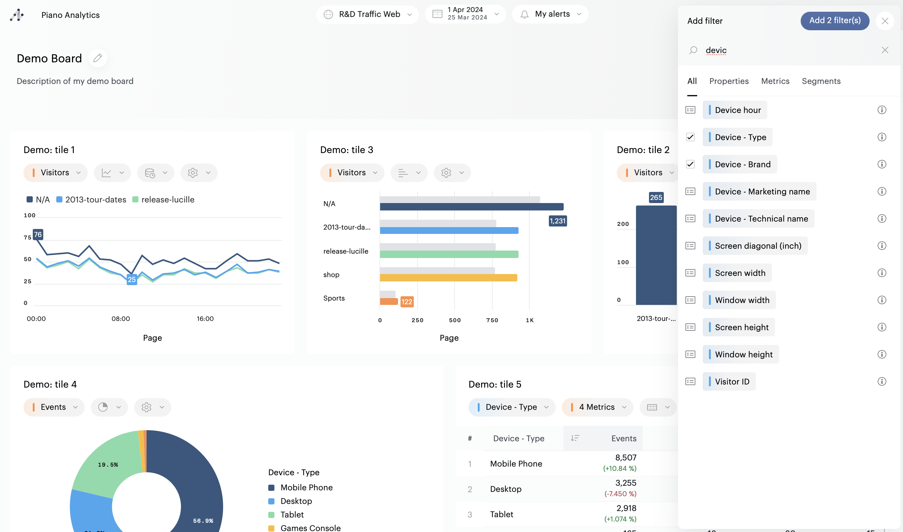
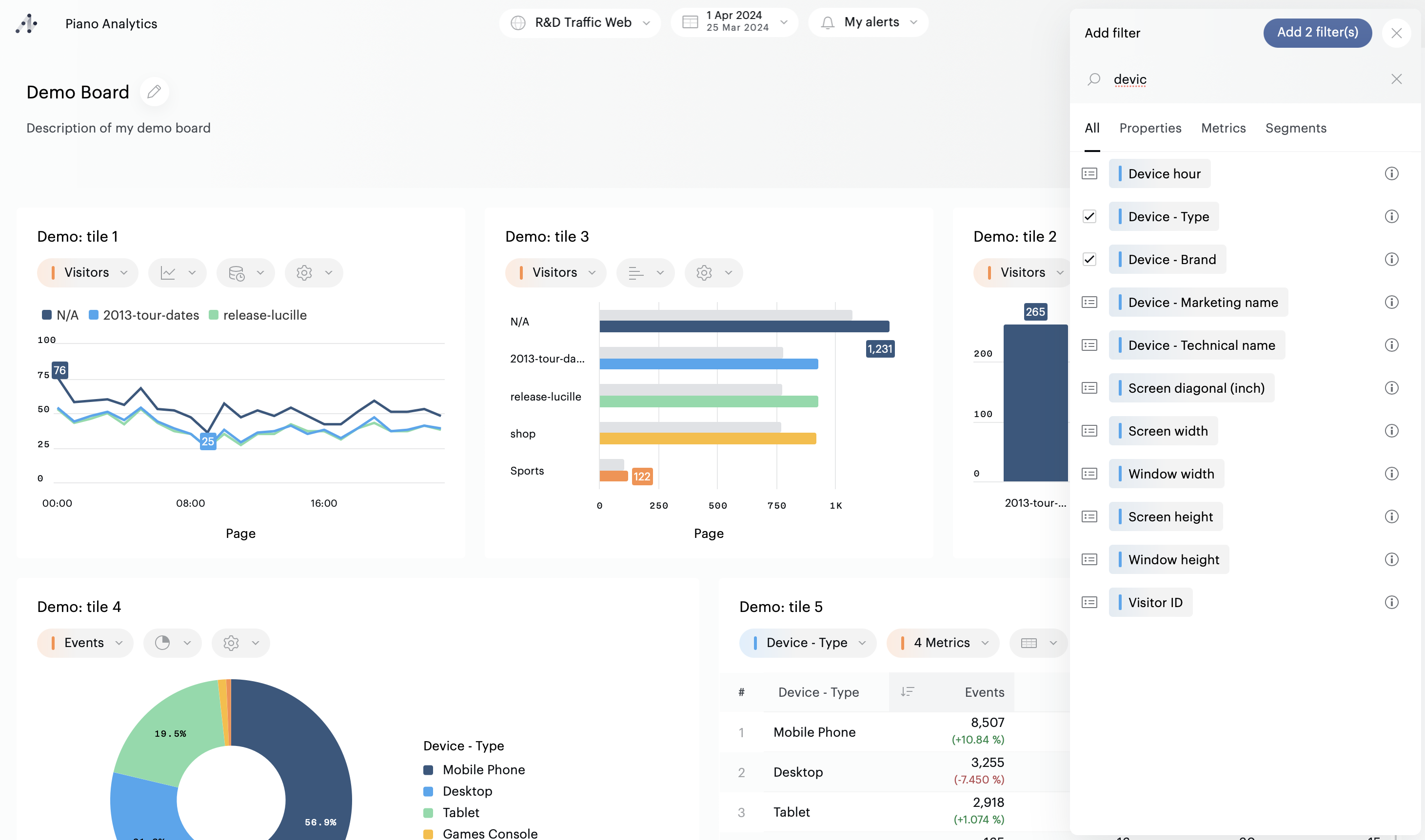
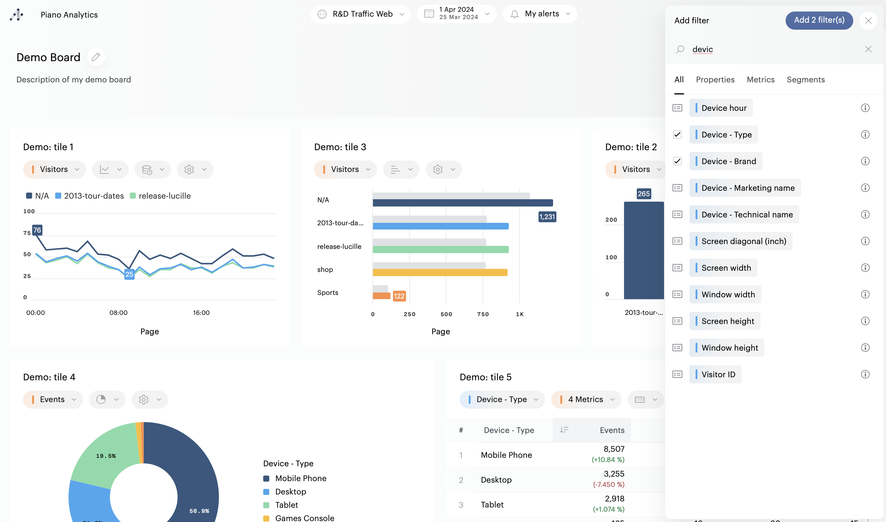
Pour utiliser ou ajouter un filtre, cliquez sur le bouton "Ajouter un filtre" disponible dans l'un des trois emplacements décrits ci-dessus. Ci-dessous nous prenons l'ajout de filtres sur un board comme exemple. Le principe est strictement le même pour les autres emplacements.

Si votre board ne contient aucun filtre, vous pourrez sélectionner n'importe quelle propriété, métrique ou segment. Utilisez le moteur de recherche (1) ou les onglets (2) pour accéder plus rapidement aux ressources dont vous avez besoin.

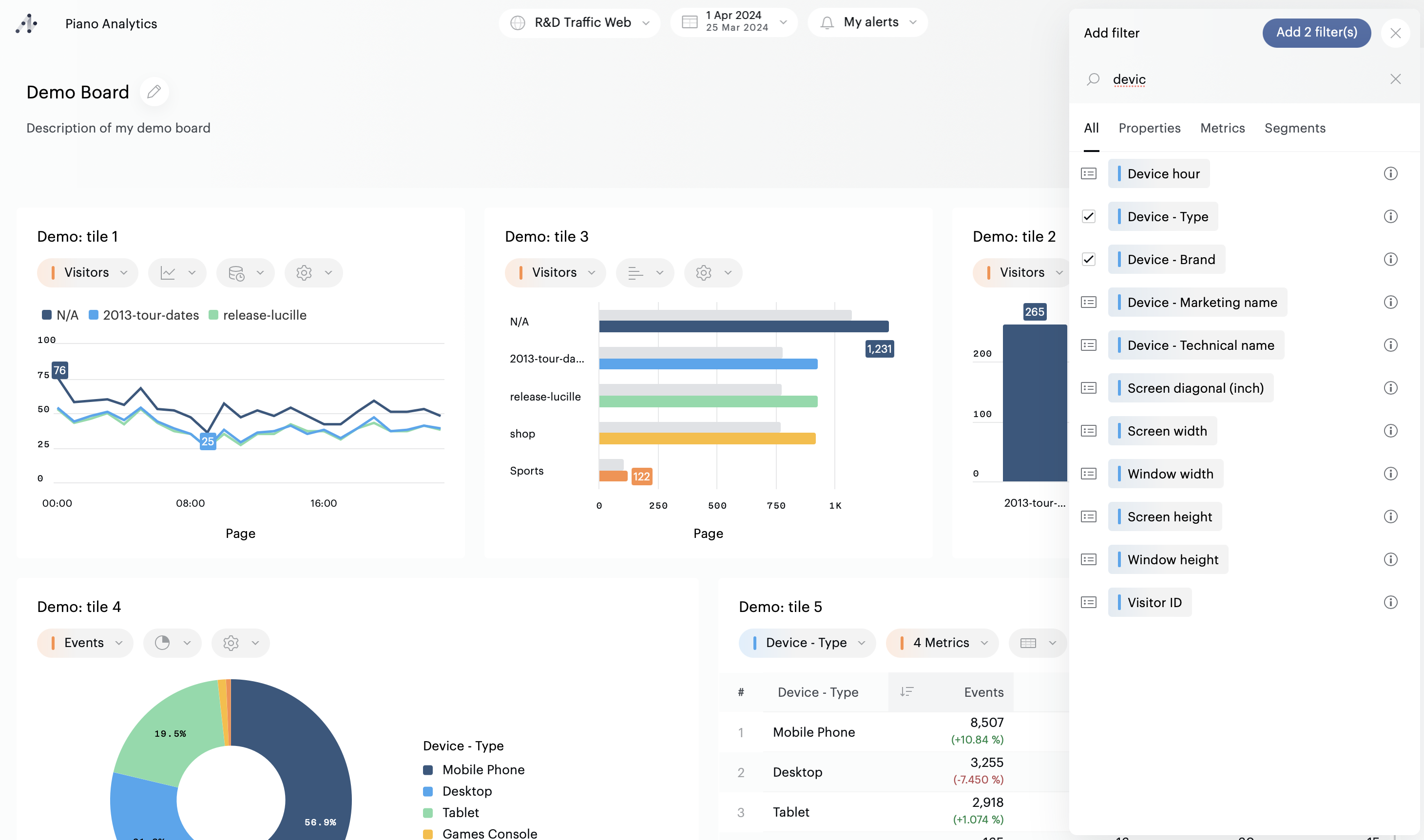
Pour ajouter un filtre, utilisez les cases à cocher qui apparaissent au survol, puis validez votre sélection en cliquant sur le bouton "Ajouter x filtre(s)".

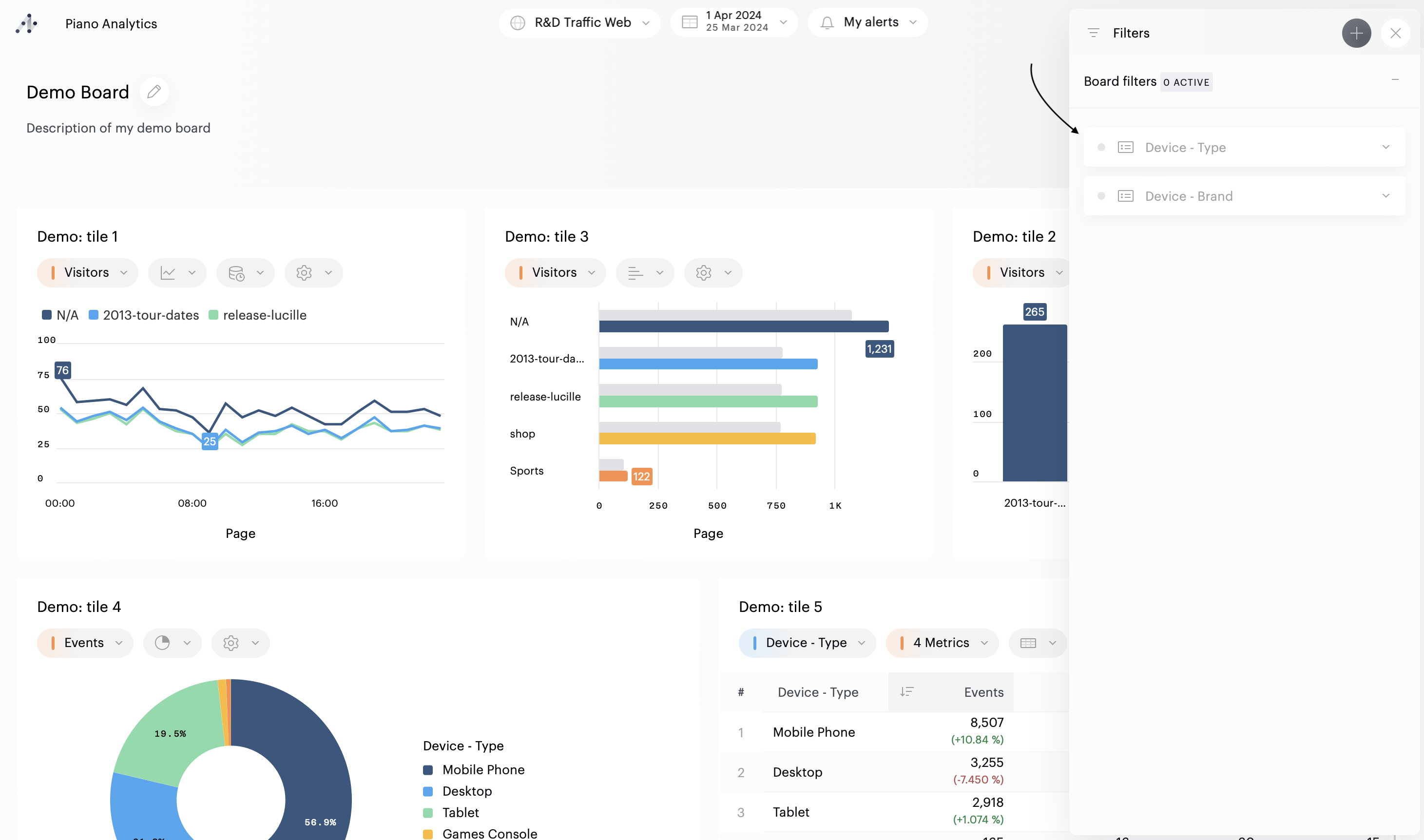
Une fois ces actions effectuées, les filtres sont affichés:

Si le board, la tuile, ou le rapport contiennent déjà des filtres, cliquez sur le bouton "+" situé en haut du panneau latéral pour ajouter des filtres supplémentaires :

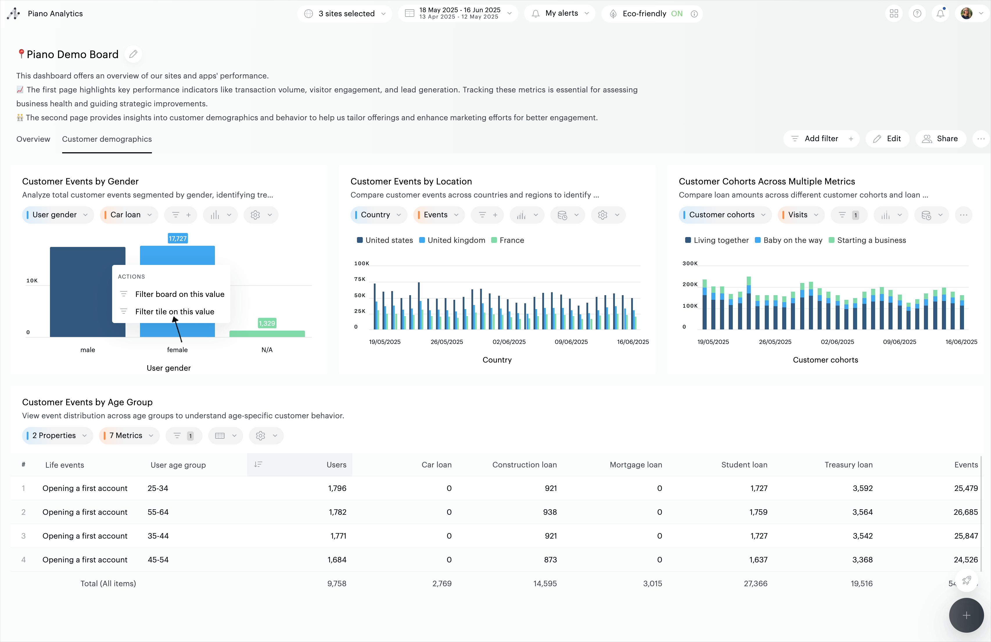
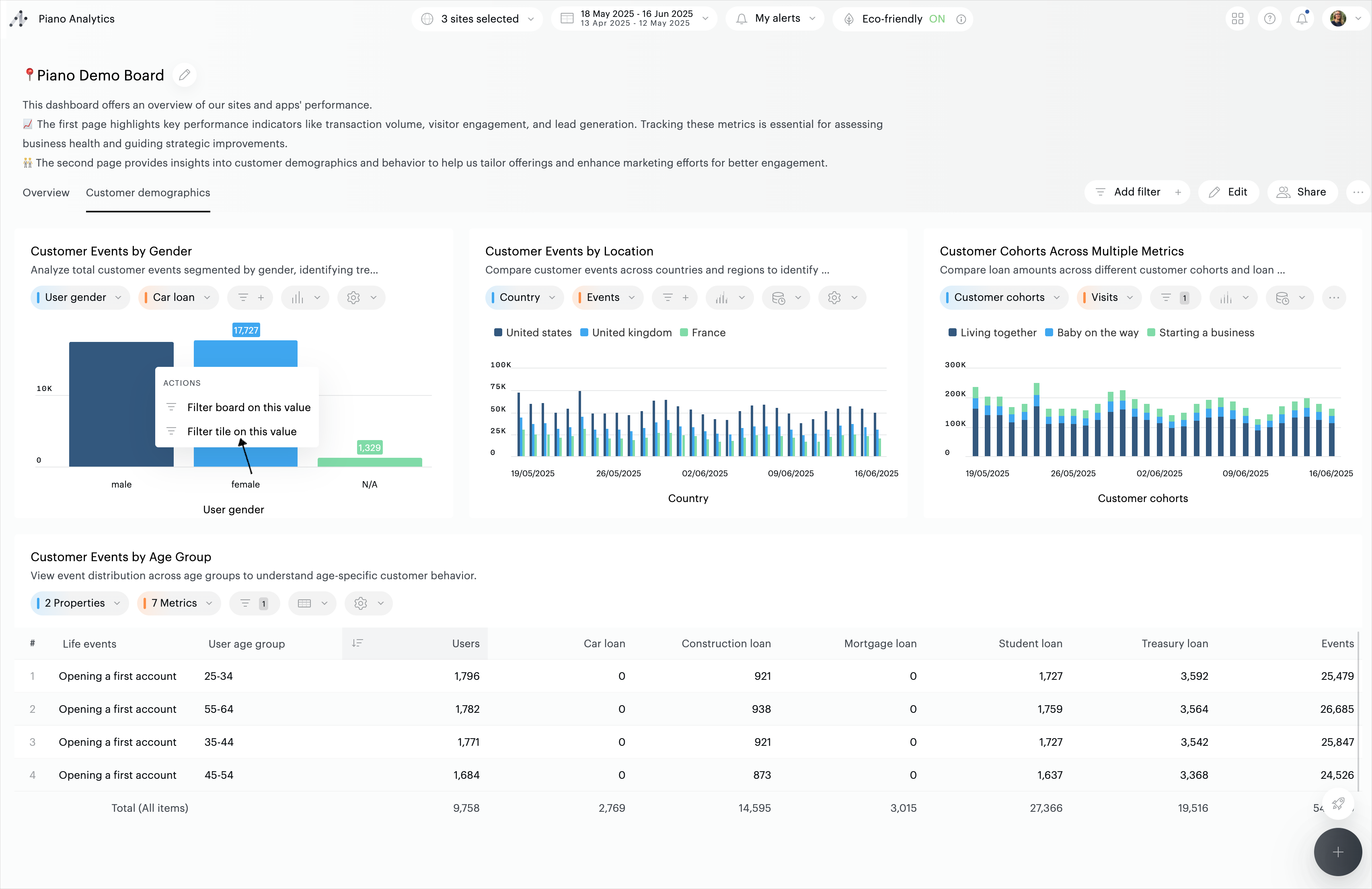
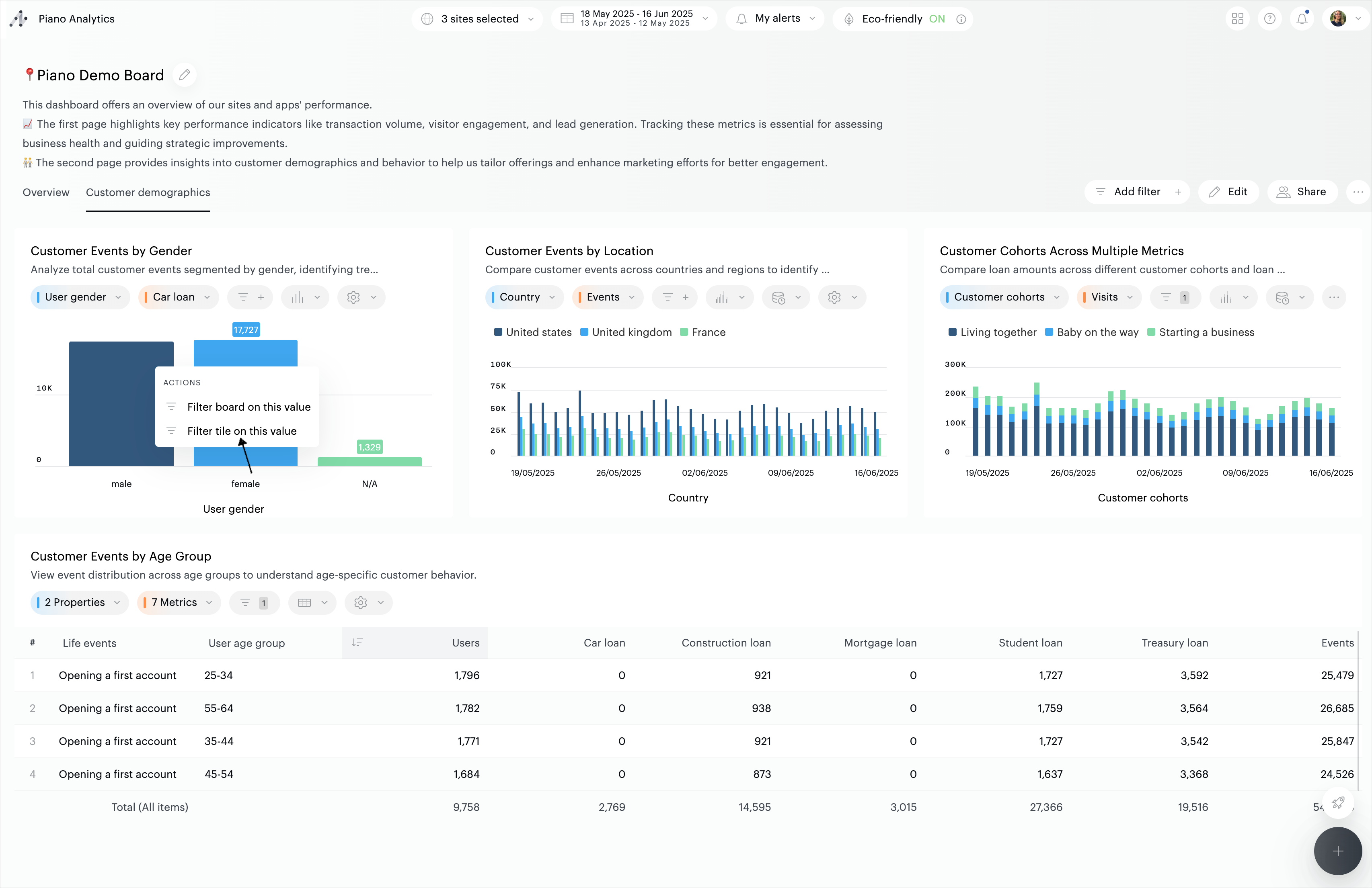
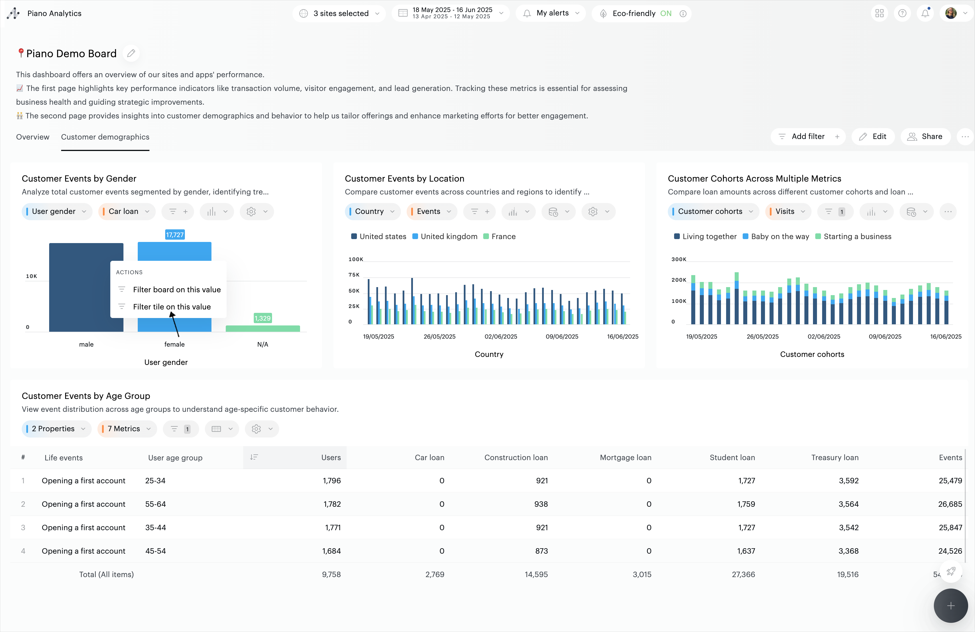
Il est également possible de créer des filtres directement depuis les graphiques en barres horizontales et verticales, camemberts et treemaps. Pour cela, survolez le graphique concerné, puis cliquez sur l'élément à partir duquel vous souhaitez créer un filtre. Choisissez ensuite la portée du filtre:

Activer / désactiver un filtre
Selon vos besoins, il est possible d'activer des filtres de plusieurs façons :
Filtres simples : dans une liste déroulante, sélectionnez des éléments
Filtres avancés : configurez des règles de type "et/ou", "commence par", "contient,..."
Filtres simples
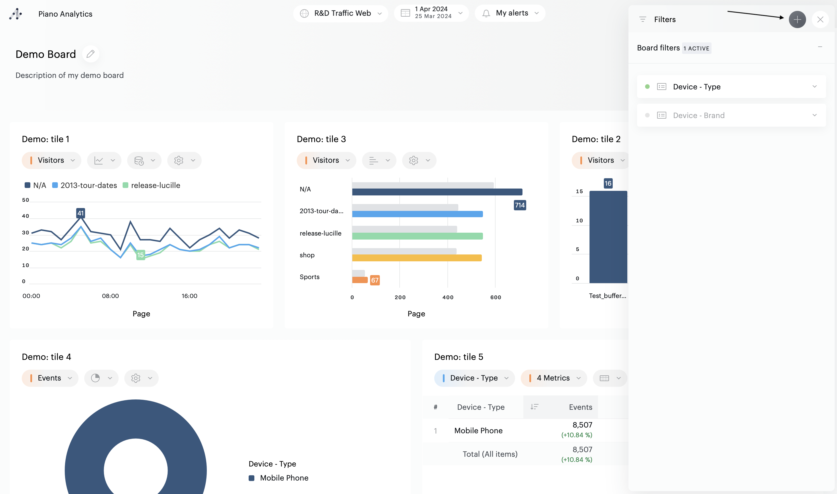
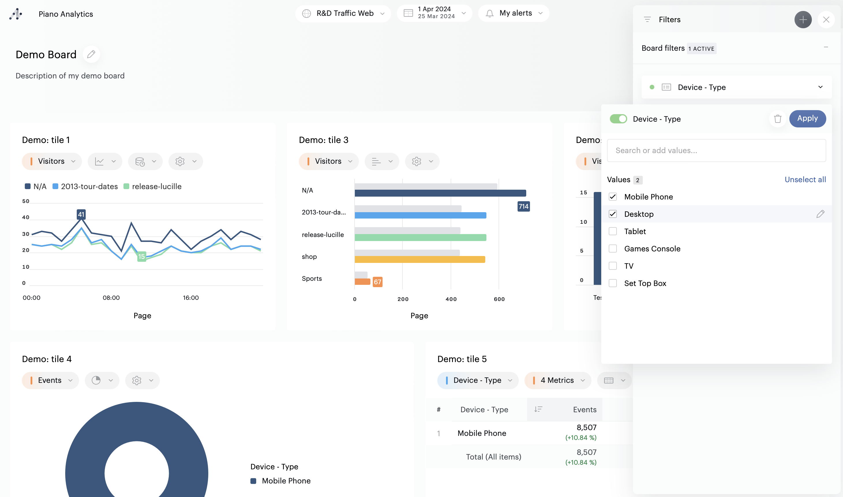
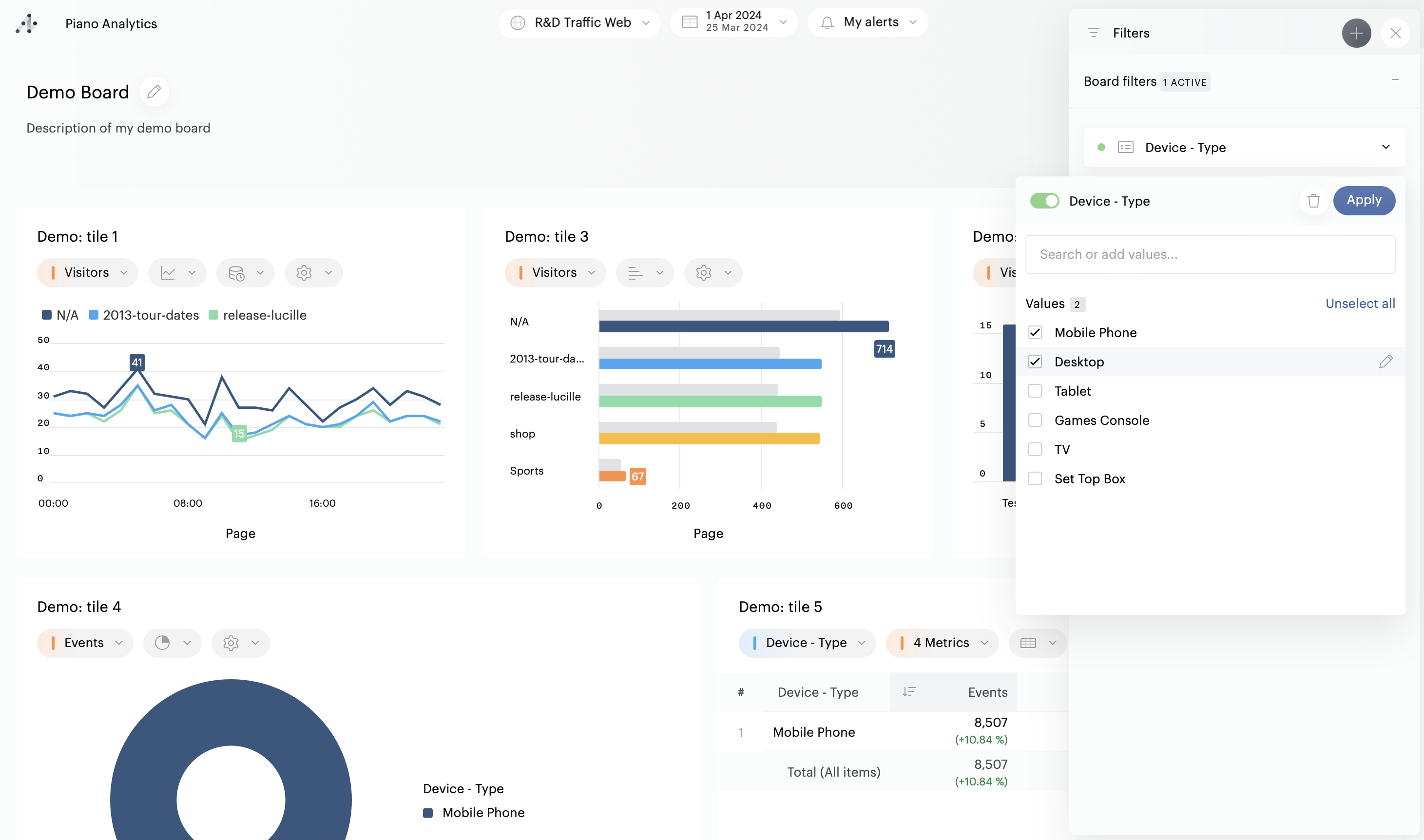
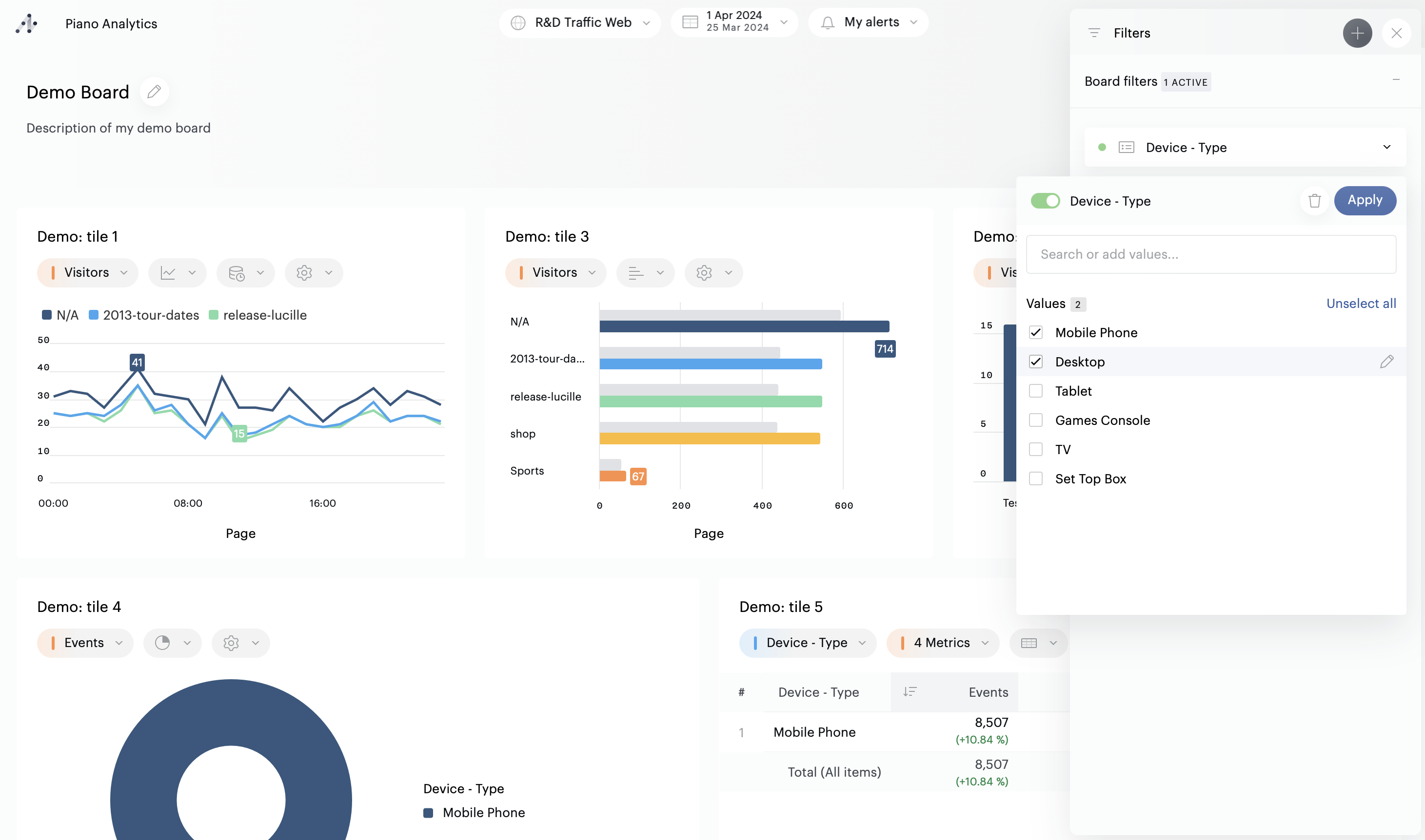
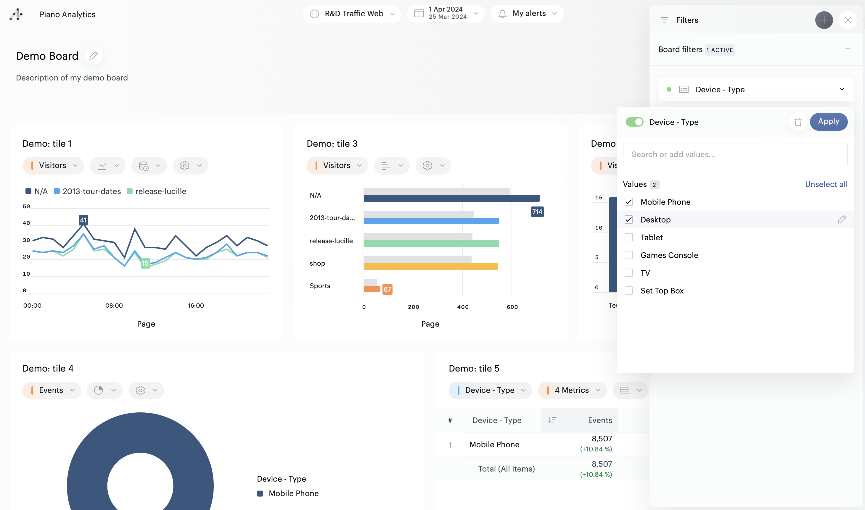
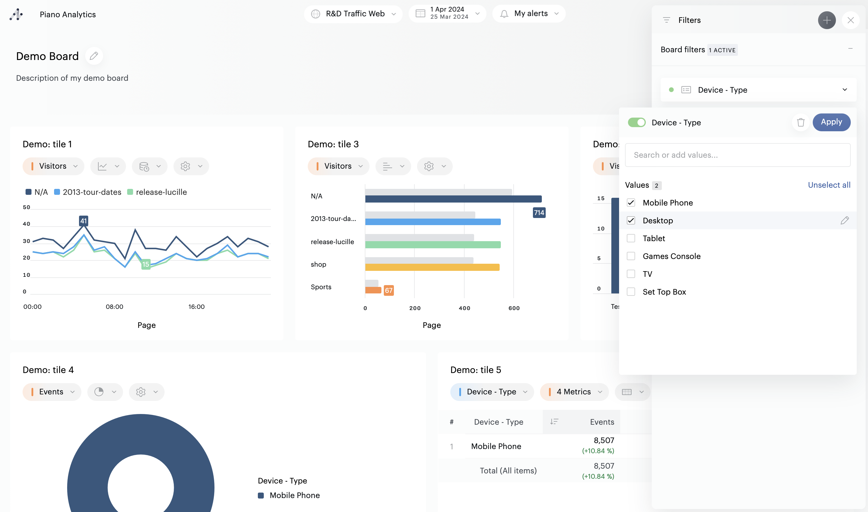
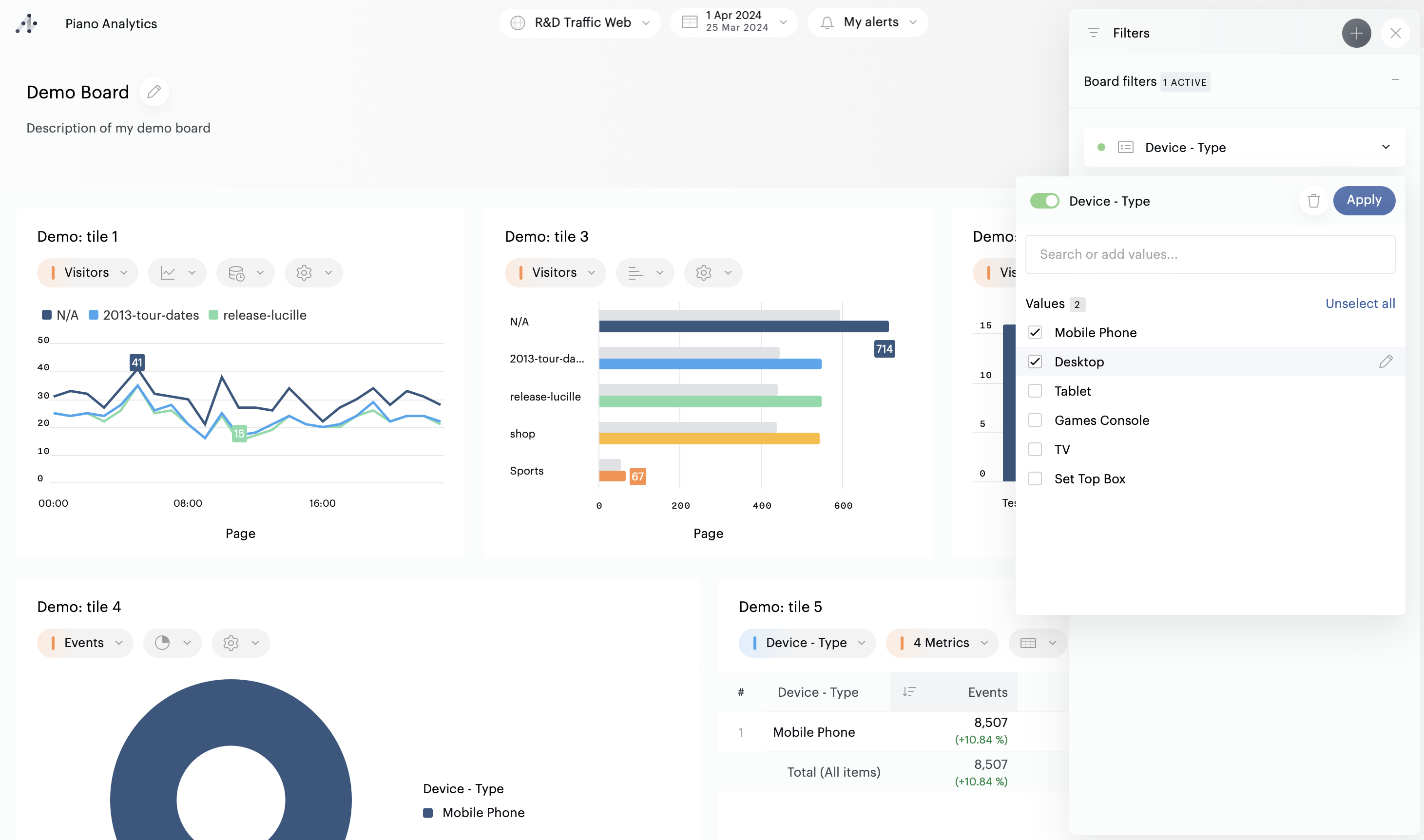
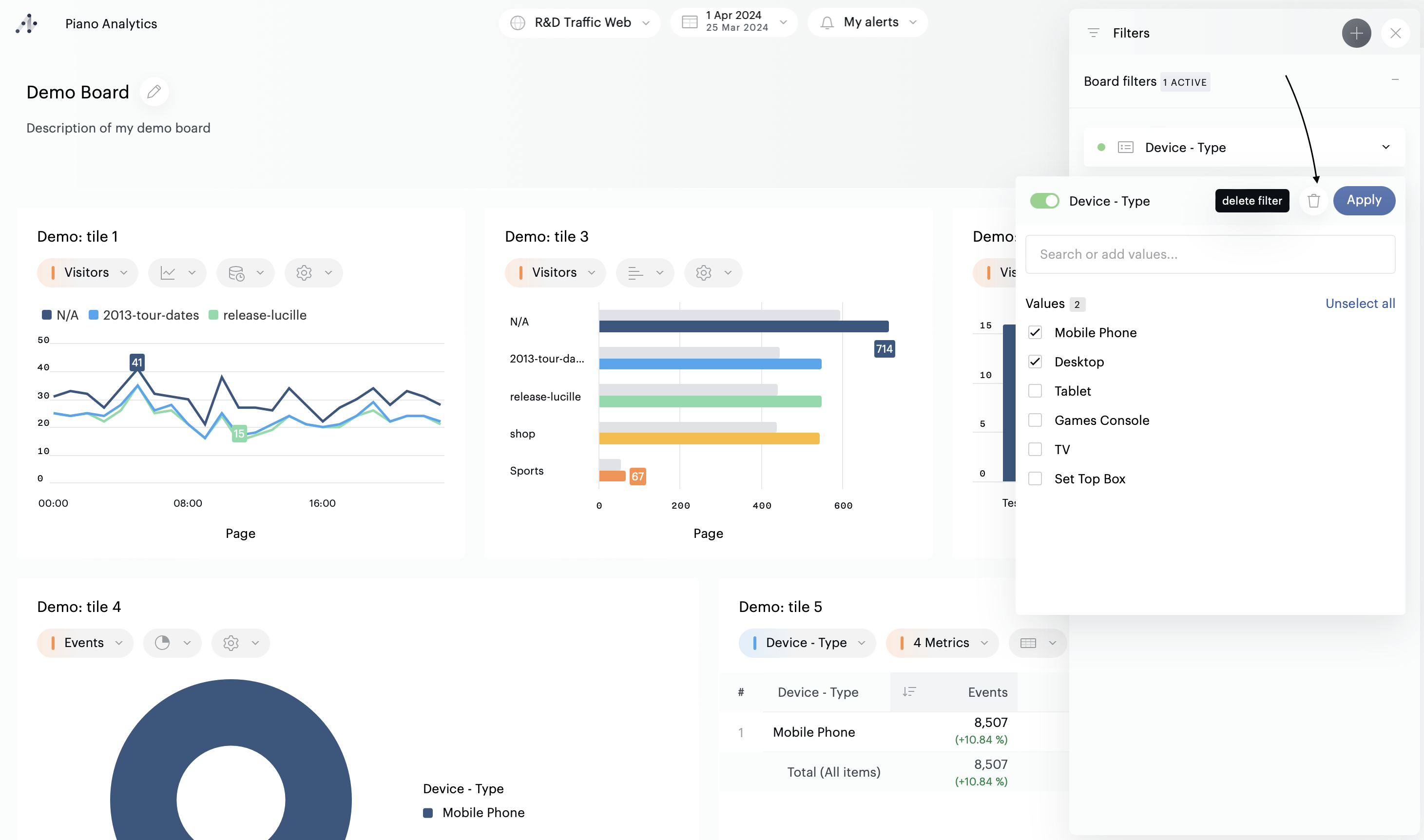
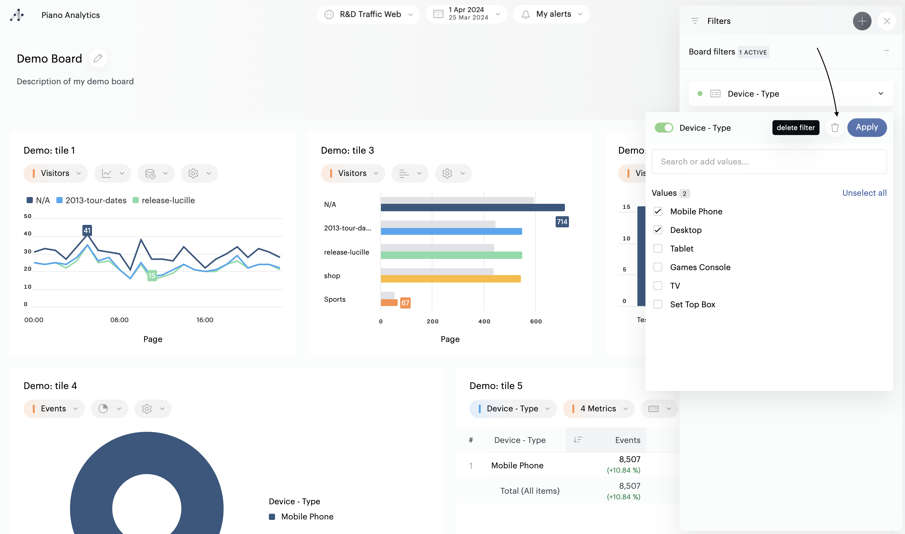
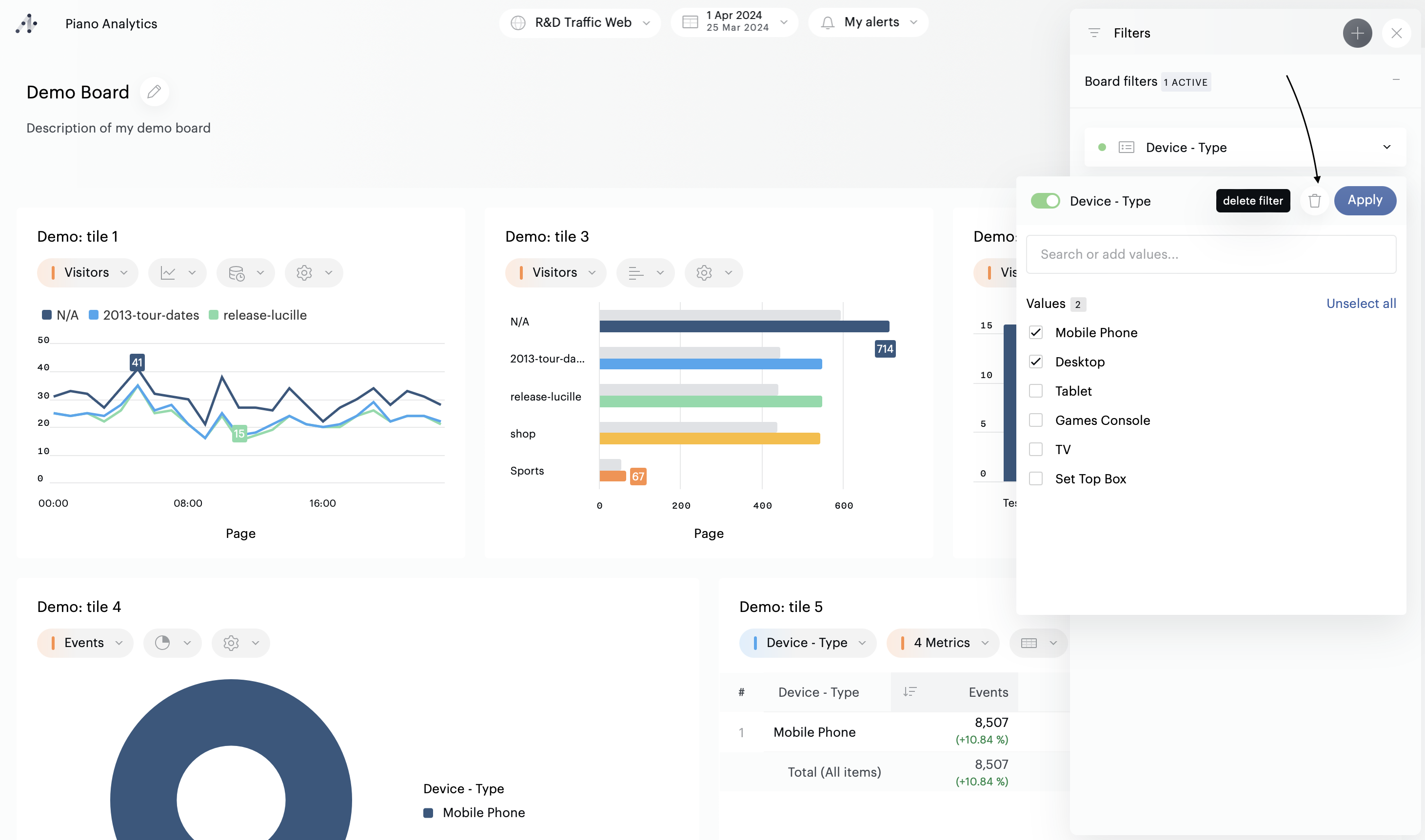
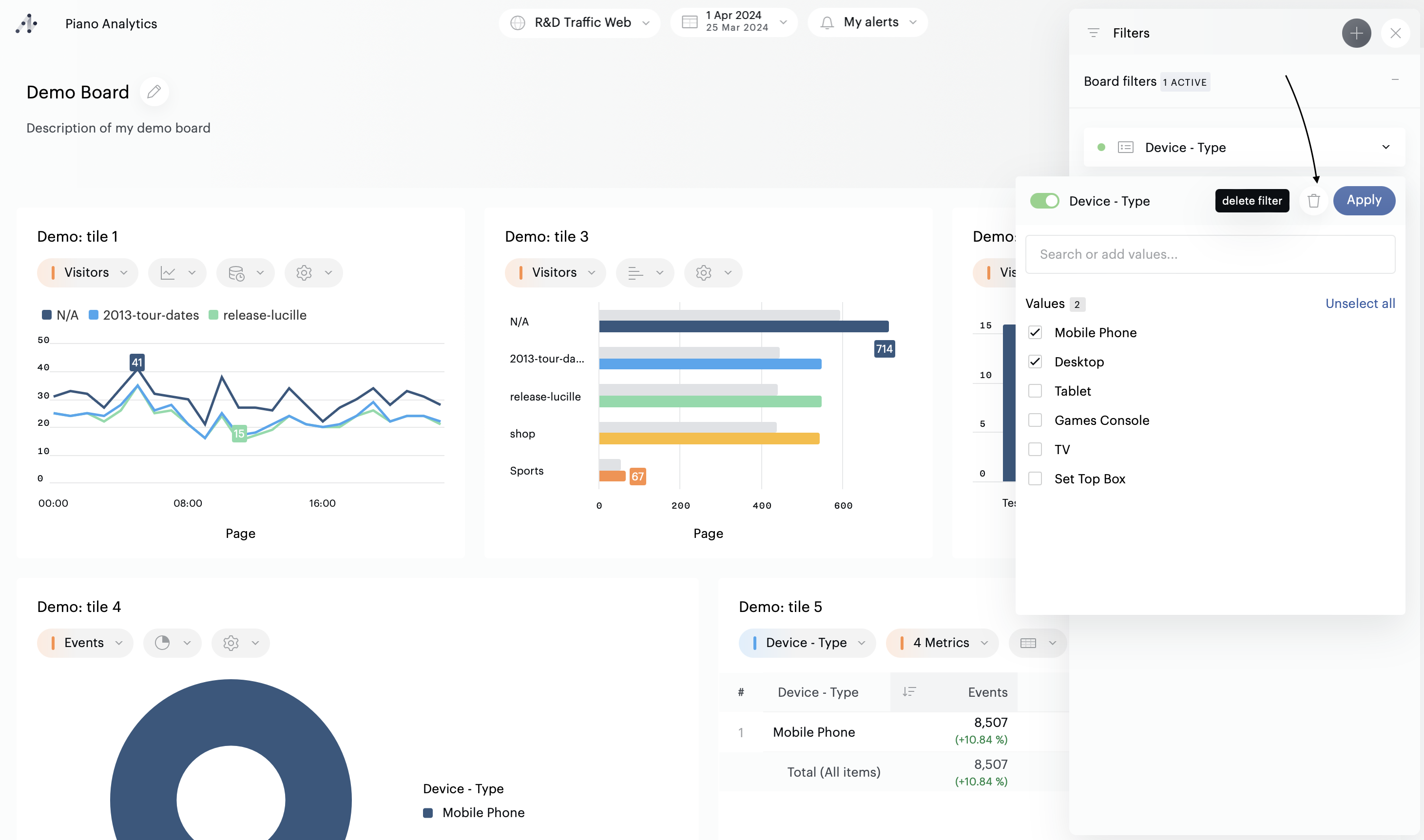
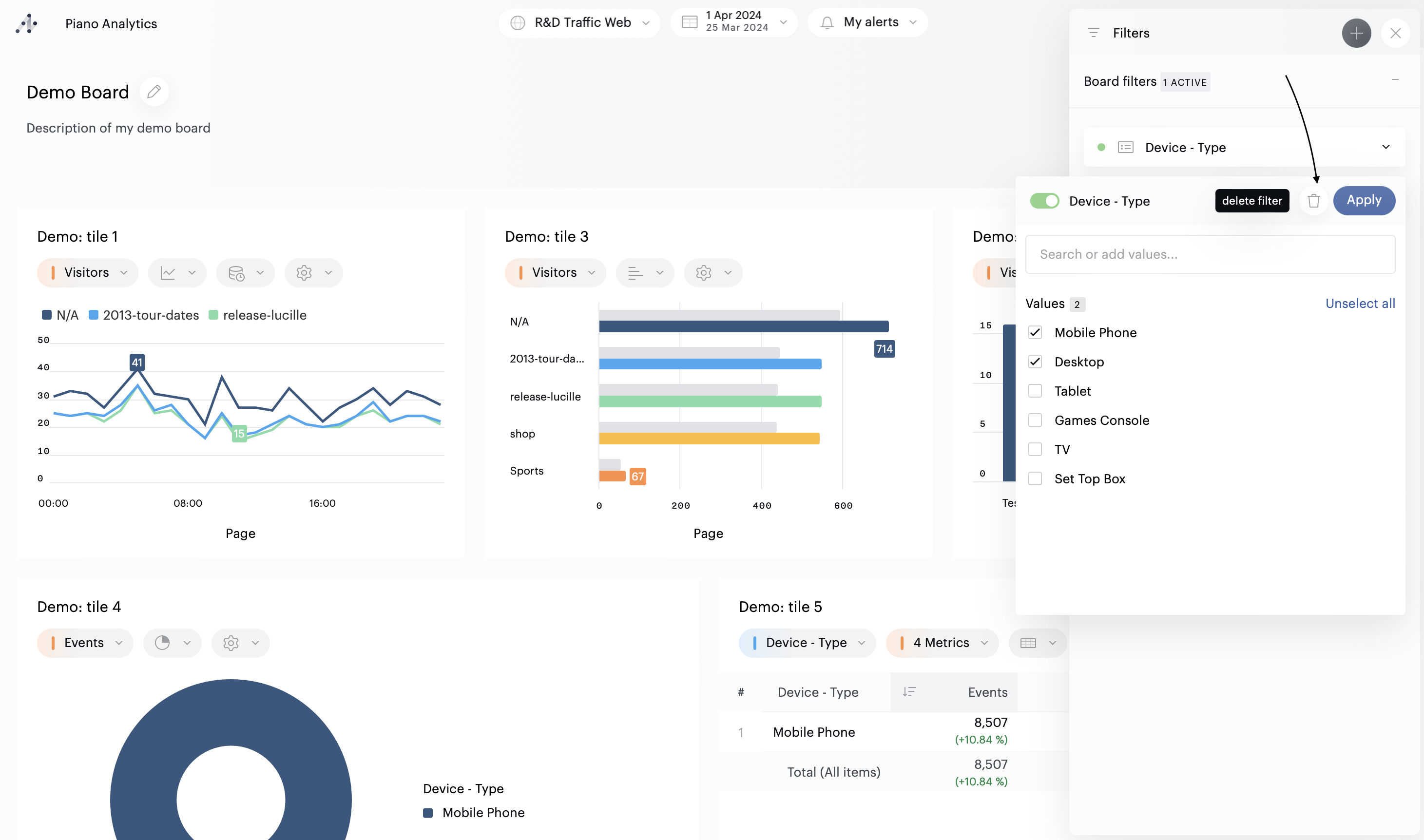
Pour activer un filtre, vous devez commencer par sélectionner des valeurs : cliquez sur le nom de la propriété pour ouvrir la liste déroulante. Sélectionnez les éléments sur lesquels vous souhaitez filtrer votre board, puis cliquez sur "Appliquer".
Le filtre est maintenant actif. Ceci est confirmé par le cercle vert qui est apparu à côté du nom du filtre.

Filtres avancés
Par défaut, et à l'exception des métriques, les filtres simples sont proposés. Pour basculer vers les filtres avancés, ouvrez tout d'abord le filtre, puis cliquez sur le bouton "Filtre avancé" :

Configurez ensuite votre filtre, en sélectionnant les critères de votre choix, puis cliquez sur "Appliquer". Le filtre est maintenant actif. Ceci est confirmé par le cercle vert qui est apparu à côté du nom du filtre.

Désactiver un filtre
Pour désactiver un filtre, vous pouvez utiliser un raccourci : cliquez sur le cercle vert qui se situe à côté du nom du filtre. Le cercle se grisera, indiquant que le filtre est désormais inactif. Vous pouvez également ouvrir le menu déroulant et changer le statut du toggle.
Le même système s'applique aux filtres basés sur des segments : utilisez le raccourci ou le toggle de la liste déroulante pour activer/désactiver.
Cumuler des filtres
Il est possible d'appliquer des filtres sur plusieurs propriétés à la fois
Il n'est pas possible d'activer plus d'un filtre basé sur un segment à la fois
Il est possible de combiner des filtres sur propriétés, métriques, et segments
Il est possible d'appliquer des filtres à la fois sur un board et sur une ou plusieurs tuiles
Ignorer les filtres globaux dans une tuile
Lorsque vous éditez un board, vous pouvez choisir d’ignorer les filtres globaux dans certaines tuiles. Cela permet par exemple d’afficher côté à côté des données filtrées et non filtrées afin de comparer des métriques relevant d’un contexte particulier (celui du filtre global) et leur performance globale.
Afin d’ignorer un filtre global dans une tuile,
Passez en mode édition
Ouvrez le panneau de configuration de la tuile
Activer le toggle “Ignorer les filtres du board”.
Cette action peut également être effectuée à la volée en mode visualisation : il suffit de choisir l’option “Ignorer les filtres du board” dans les options de la tuile.
Important
→ Les filtres verrouillés ne peuvent pas être ignorés, afin de respecter la politique de gouvernance de votre organisation
→ Les tuiles utilisant cette fonctionnalité ont un indicateur “Filtre(s) non appliqué(s)” dans la barre d’outils
Supprimer des filtres
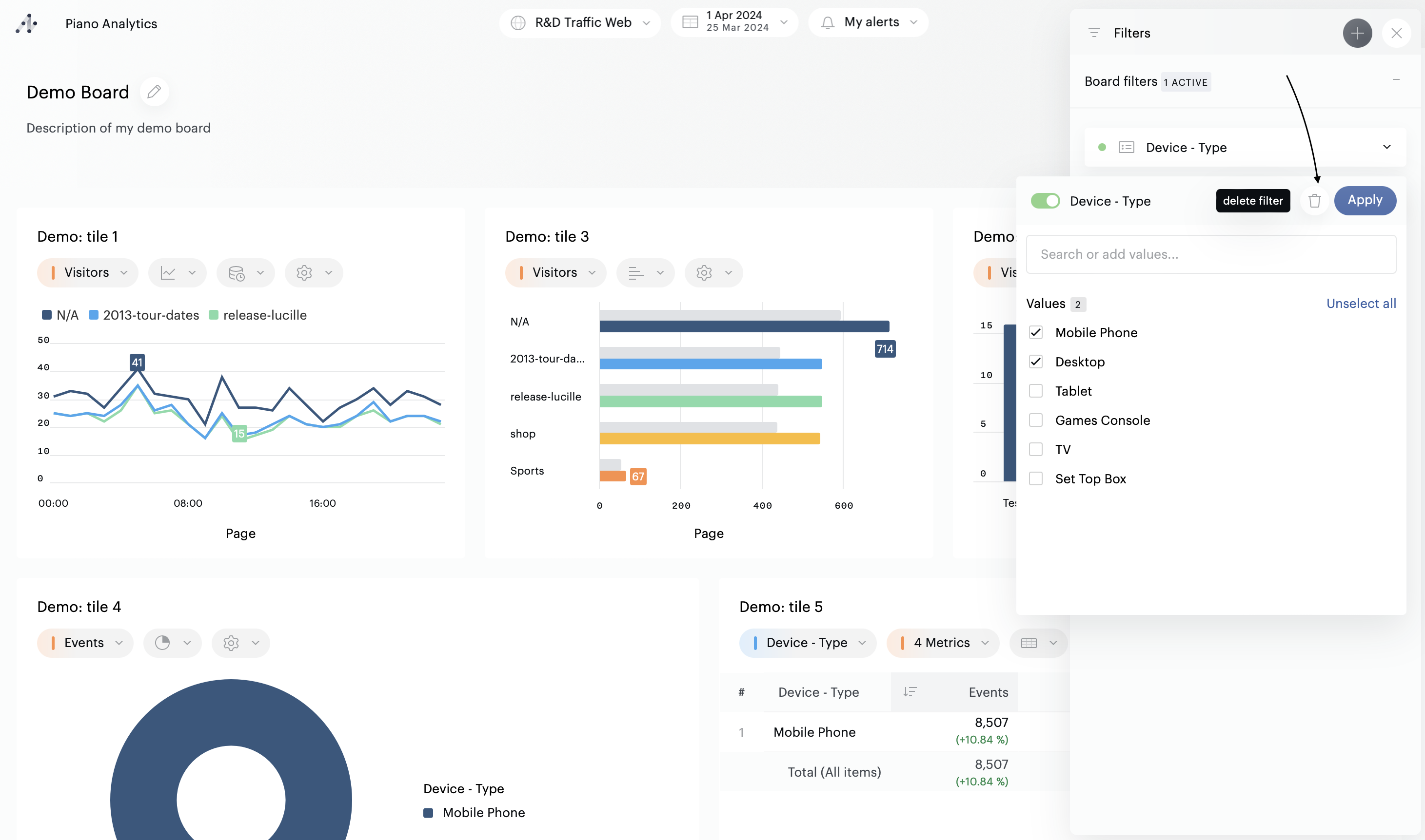
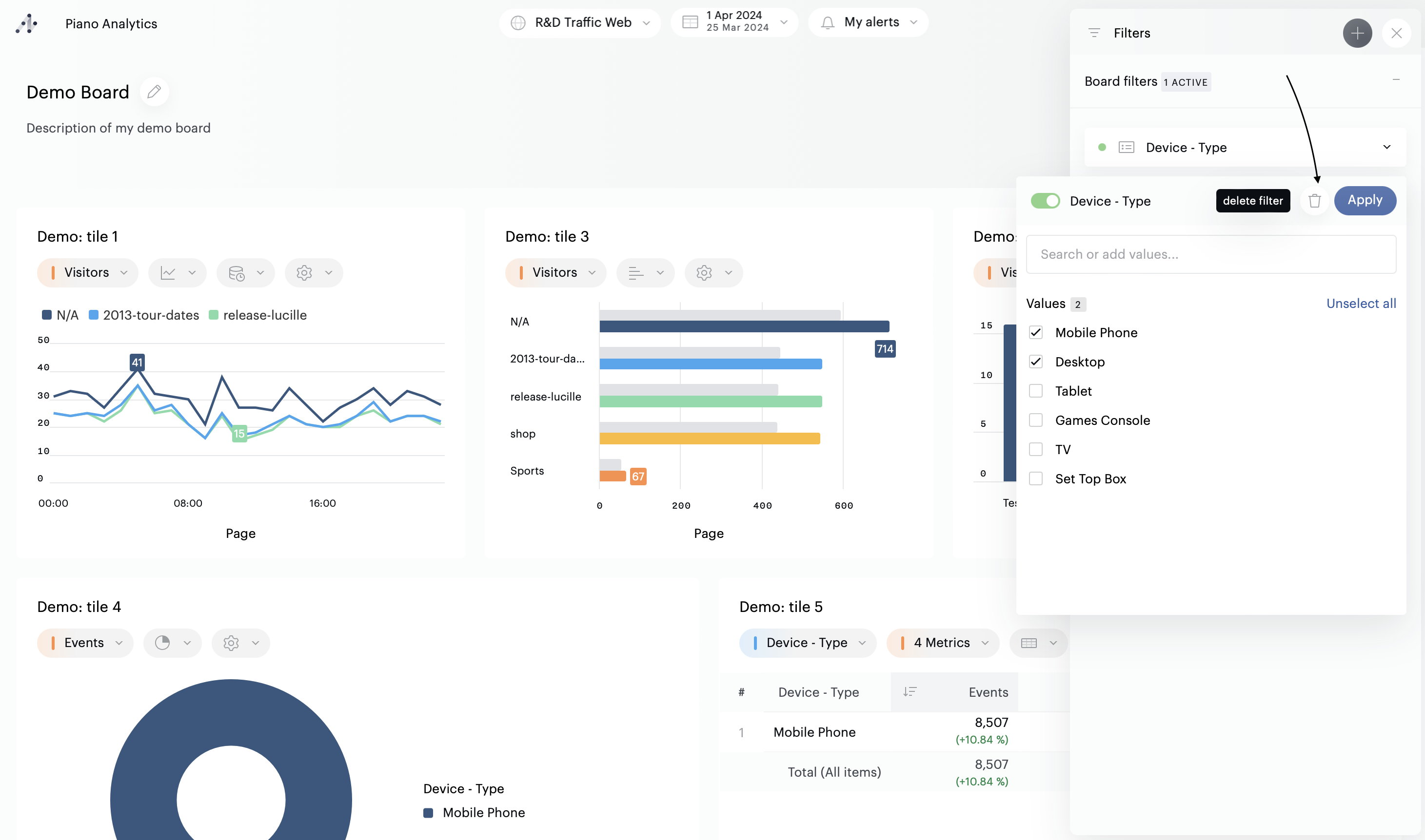
Si vous ne souhaitez plus afficher ou utiliser un filtre, ouvrez la liste déroulante du filtre, et cliquez sur l'icône en forme de poubelle.

Sauvegarder des filtres
Si vous êtes propriétaire d’un board, vous pouvez sauvegarder la configuration de vos filtres. Pour faire cela, ouvrez le mode édition, configurez vos filtres, puis sauvegardez le board.
Les utilisateurs qui ont accès à ce board auront alors accès par défaut aux filtres prêts à l’emploi que vous aurez ainsi configuré.
Si vous choisissez d’enregistrer un board alors qu’un ou plusieurs filtres sont déjà appliqués, ces filtres seront appliqués par défaut sur le board, pour tous les utilisateurs y ayant accès. Ils pourront toutefois les modifier ou désactiver à leur gré.
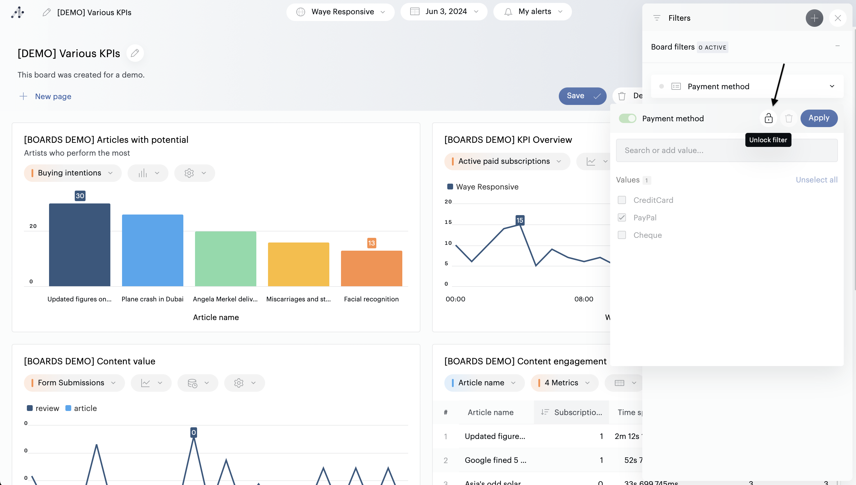
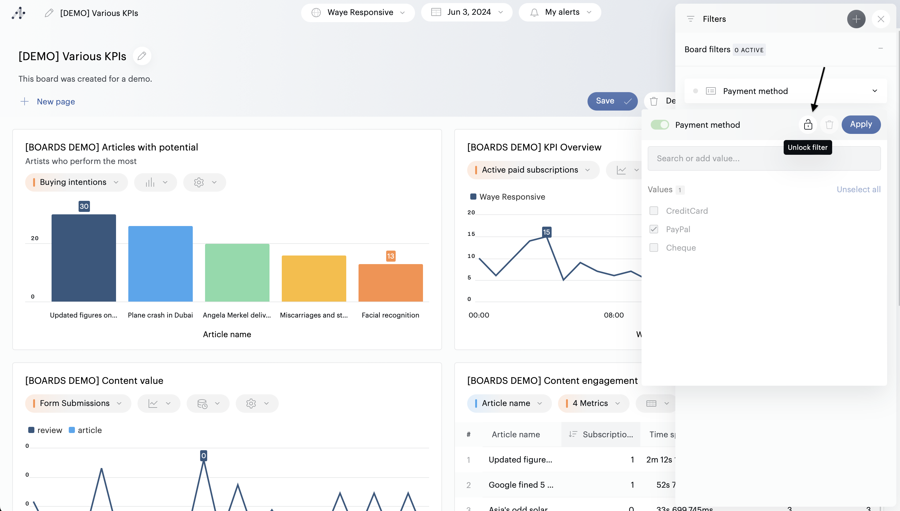
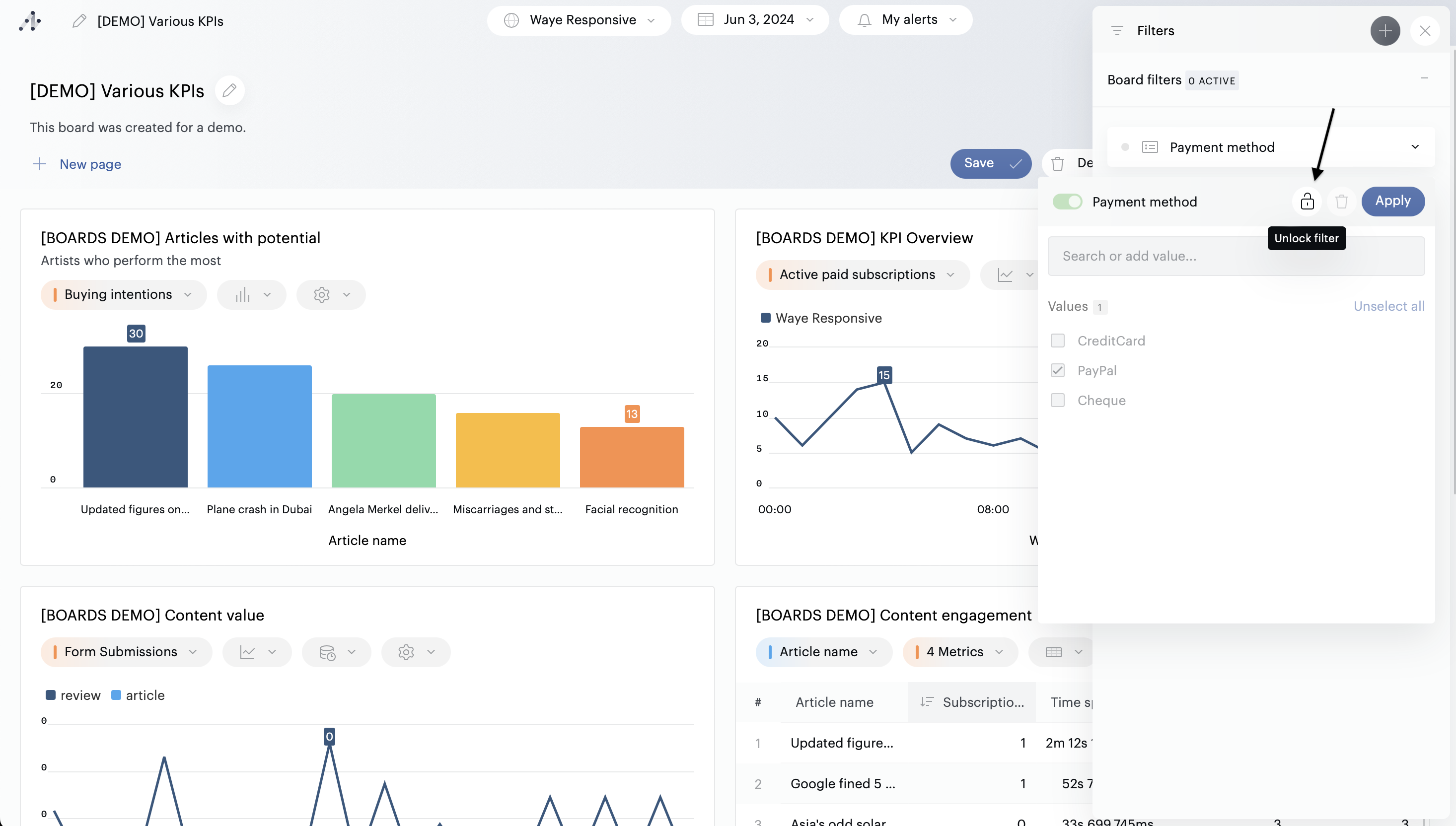
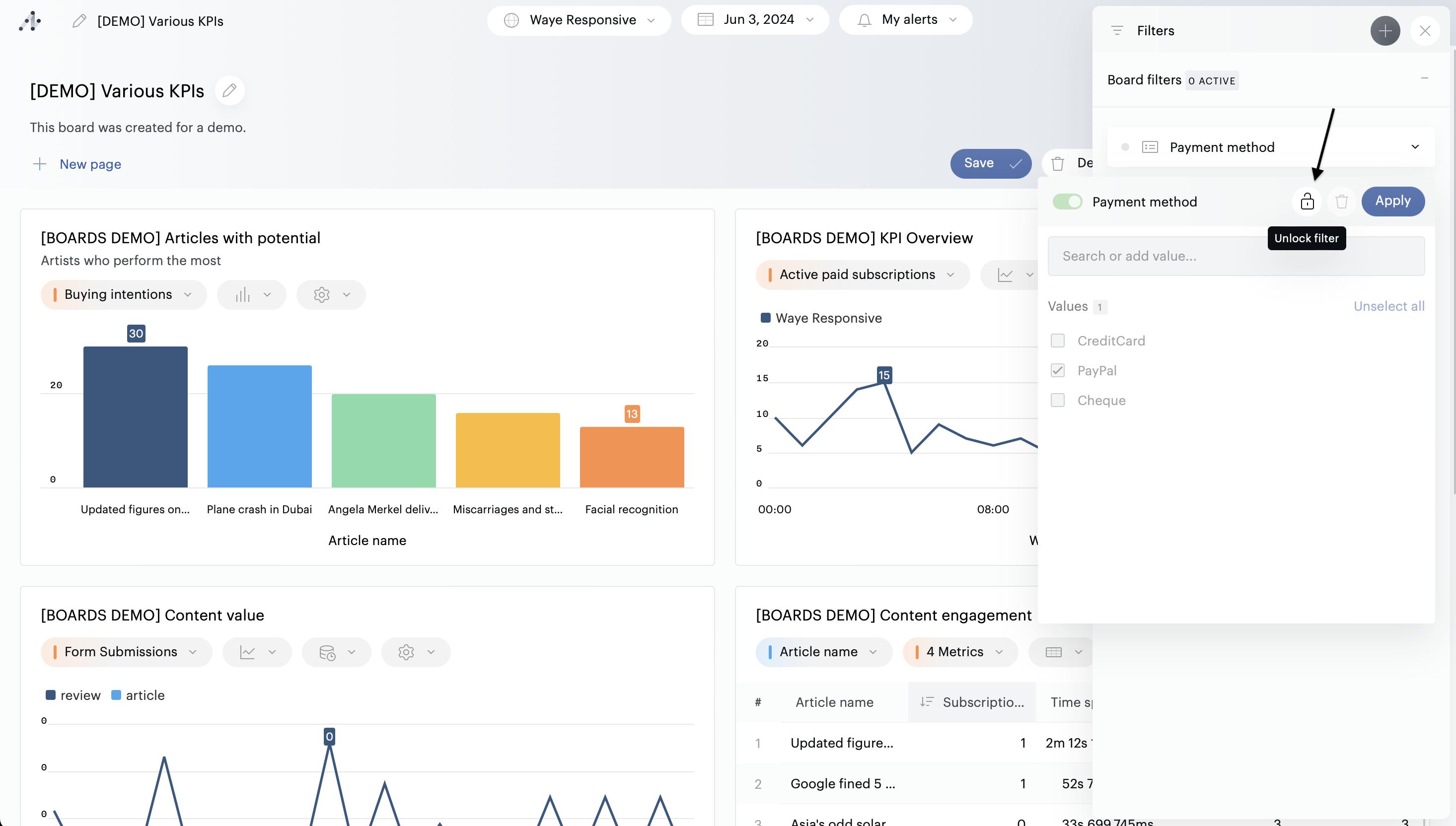
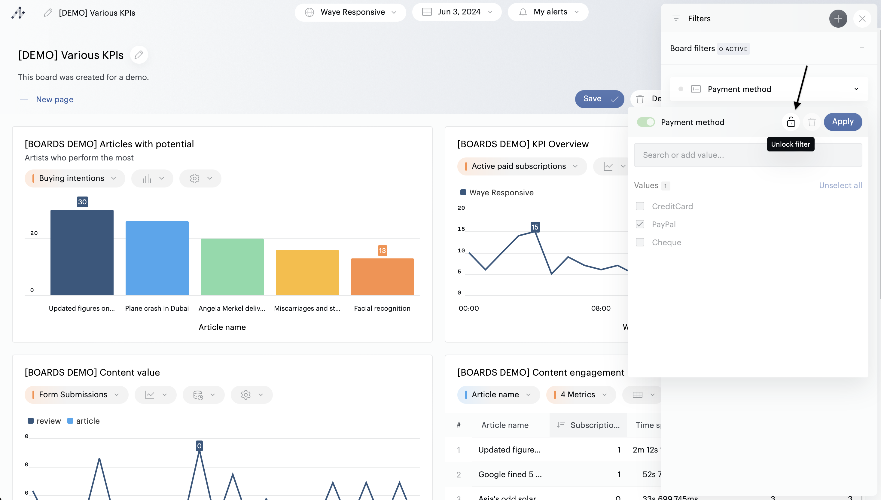
Si vous ne souhaitez pas que les filtres puissent être manipulés, vous pouvez verrouiller un filtre lors de sa configuration (cette fonctionnalité n’est disponible qu’en mode édition).

Permissions
Les propriétaires d'un board et les administrateurs peuvent :
Sélectionner n'importe quelle propriété ou segment
En mode édition : pré-sélectionner des valeurs (ceci est optionnel, l'utilisateur final du board pourra désélectionner cette valeur et/ou en ajouter d'autres)⠀
Configurer des tuiles pour ignorer les filtres globaux du board (tout en conservant l’application des filtres verrouillés)
Les utilisateurs avec un rôle "Analyste" ou supérieur, et qui ne sont pas propriétaires peuvent :
Manipuler les filtres proposés par les propriétaires du board - sauf s'ils sont verrouillés par le propriétaire
Ajouter les filtres de leur choix (ceux-ci ne seront pas sauvegardés avec le board)
Ignorer les filtres globaux à la volée (sauf les filtres verrouillés)
⠀
Les utilisateurs avec un rôle "Lire les données" peuvent :
Manipuler les filtres proposés par le propriétaire du board - sauf s'ils sont verrouillés par le propriétaire
Ignorer les filtres globaux à la volée (sauf les filtres verrouillés)