Create, modify a board
Create a board
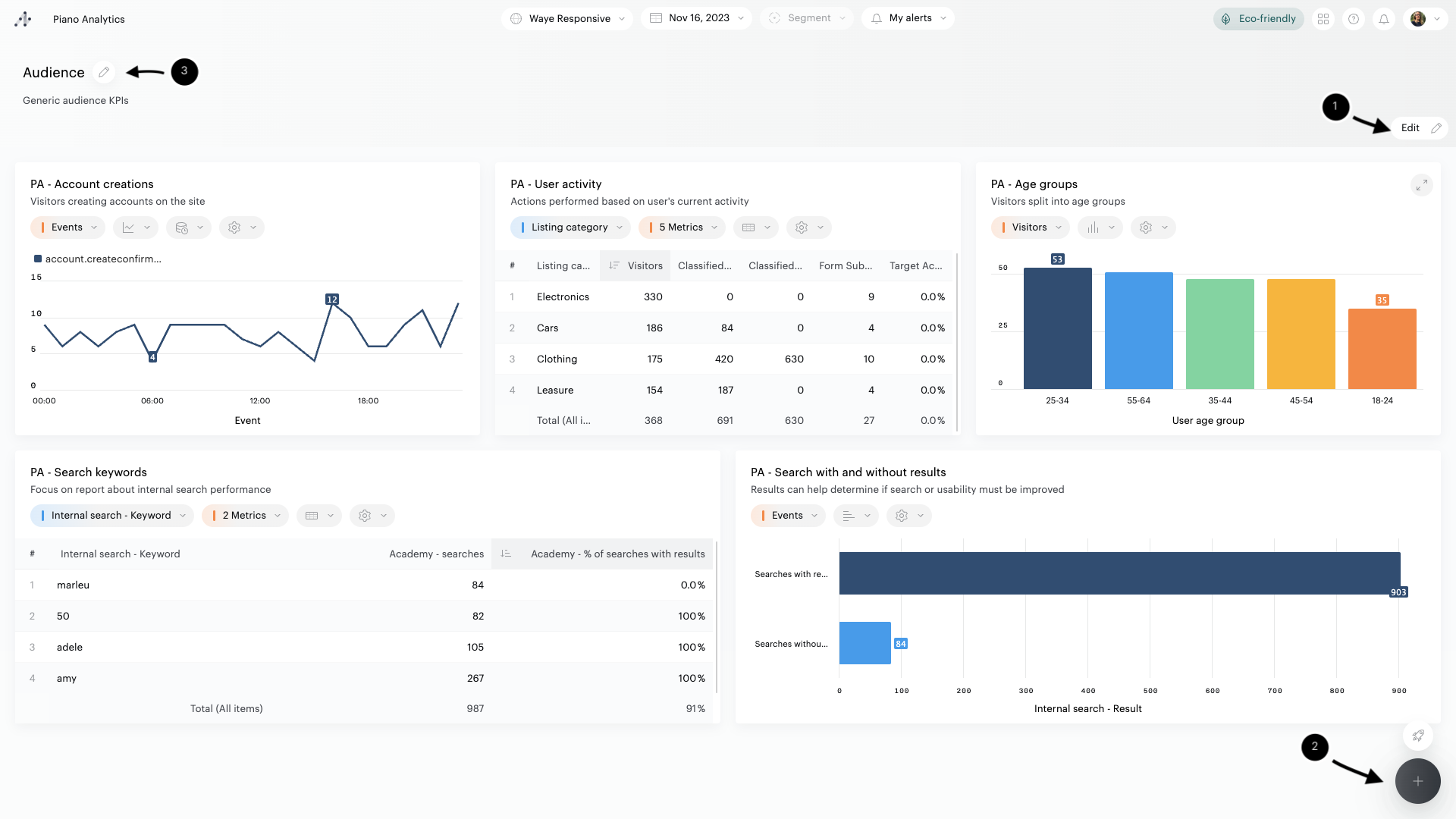
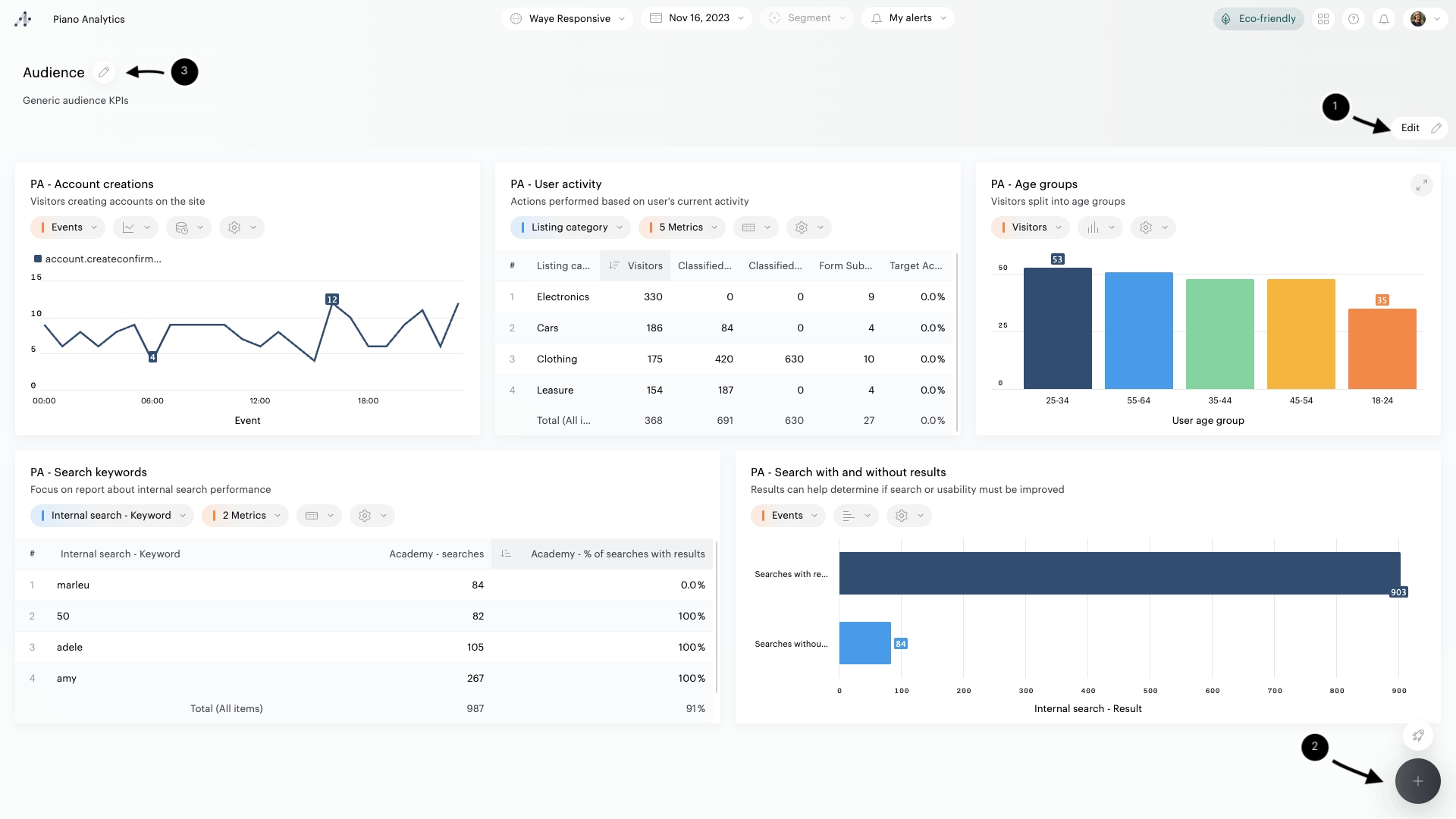
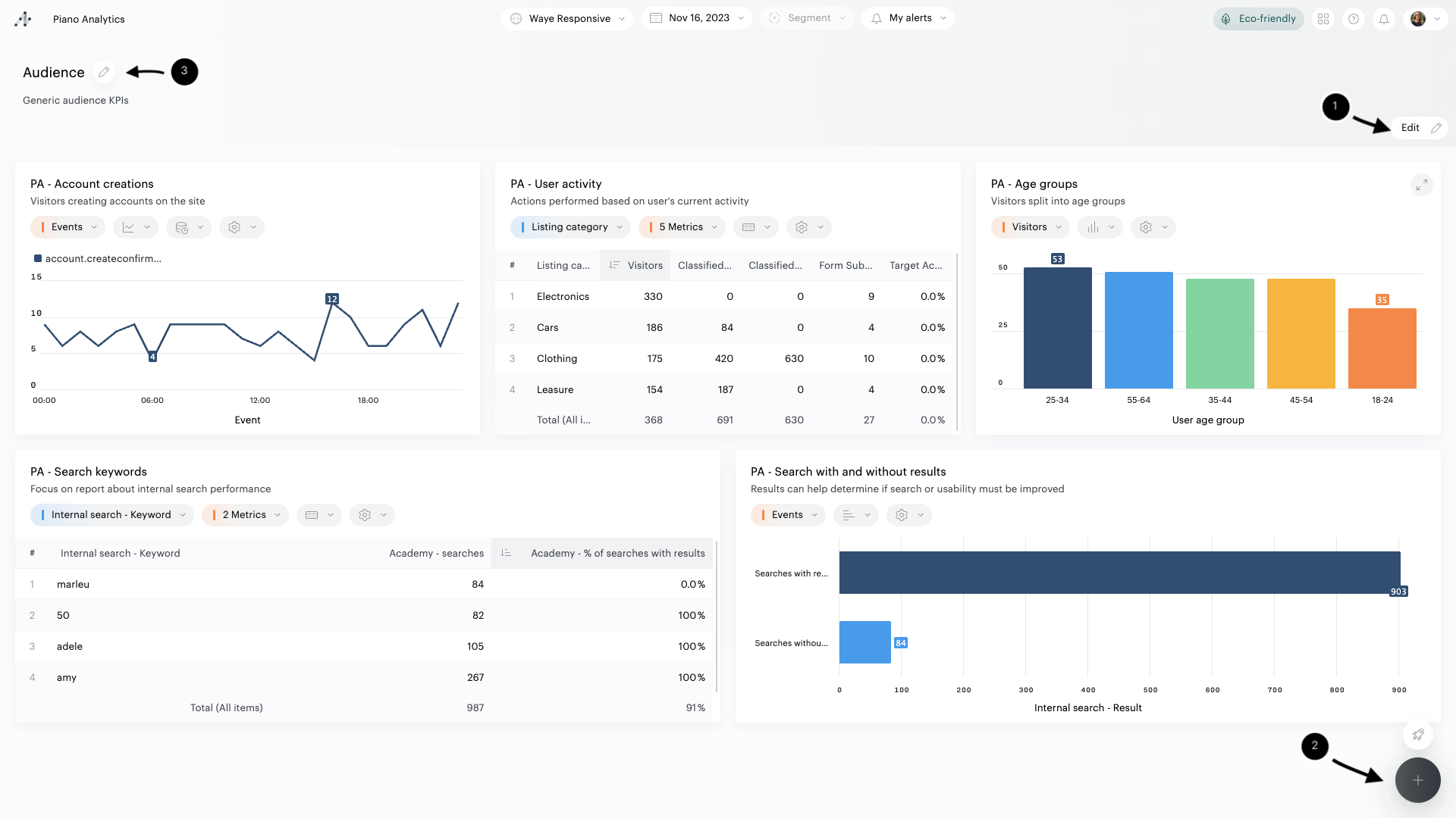
To create a board, open the Library or Data Query, then click on the "+" button at the bottom right of the interface.
Select "New board".
Add content
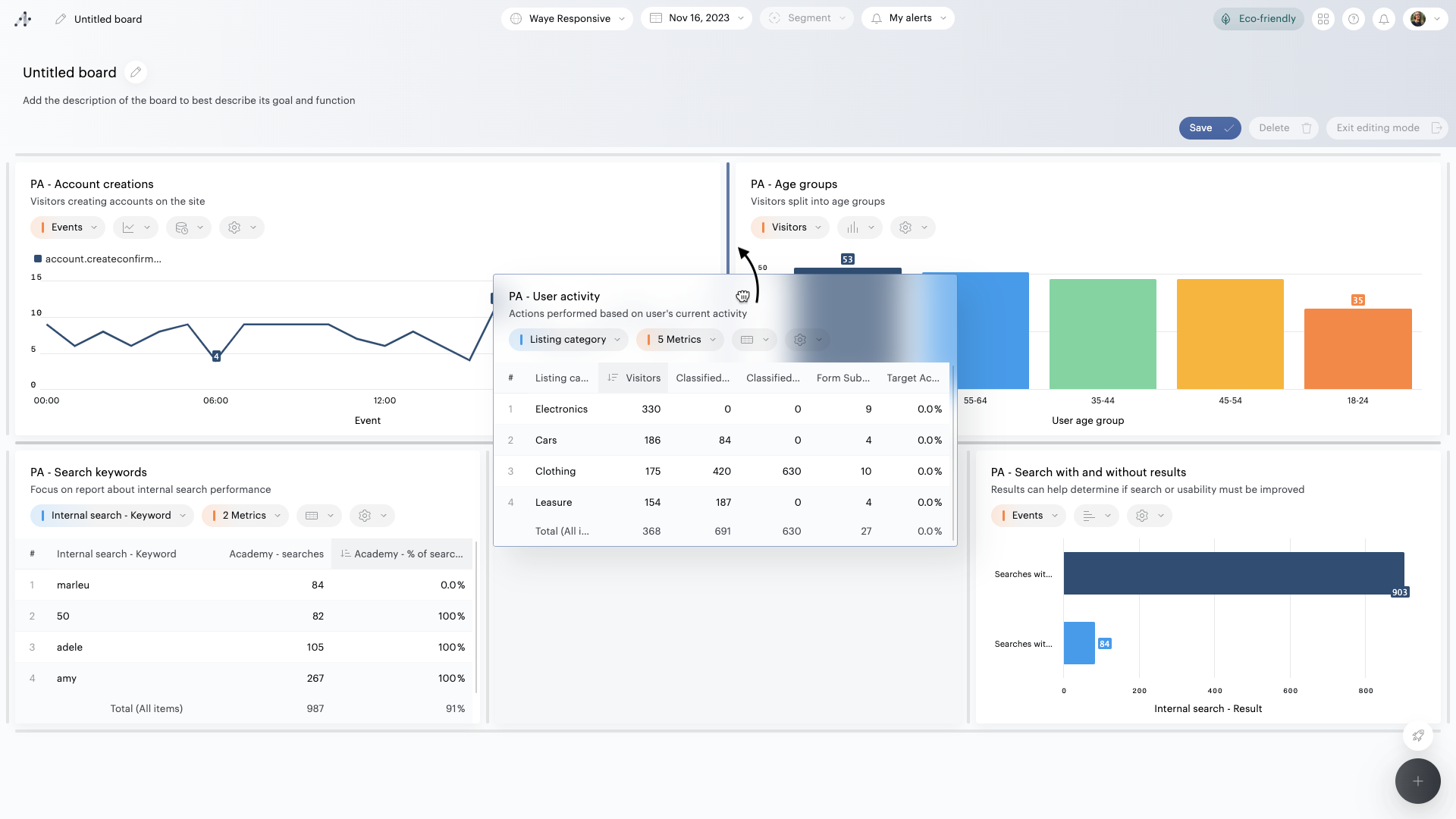
A board is made up of tiles, each one displaying data from reports or funnels created in Data Query.
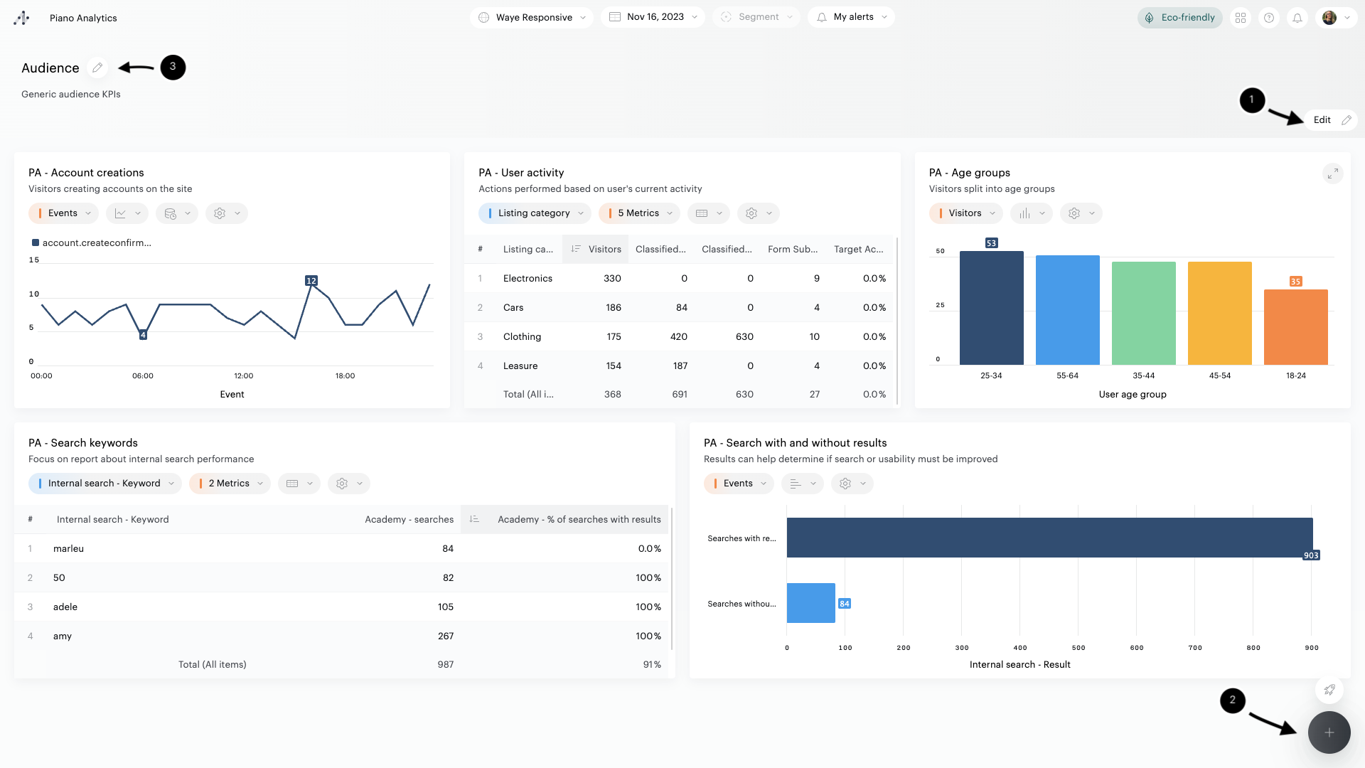
To select the reports or funnels to be added to your board, click on the "+" button in the lower right corner of the Library.
A side panel lists all the reports and funnels you have access to (private and public). If you want to create a new report to add to your board, click on the "+" button on top of the panel (1). A new window will open on Data Query, where you can create your new report. When you return to your board, you will be able to instantly access the newly created reports.
You can do a search to refine the list of available reports and funnels (2), but also filter their list depending on their ownership: all reports and funnels, only yours, or only those shared with you (3). Finally, you can also edit reports and funnels in Data Query (4).

To add reports or funnels in the board,
Double-click on the names of the reports/funnels you want to add,
Tick the checkboxes corresponding to the reports/funnels you want to add while hovering their name, and validate by clicking on the "Add x reports" button.
The selected resources will be added to your boards, in the form of tiles.
Info
If you choose to add one of your "Private" resources in a board, this resource will be visible to all users you will share the board with, but only in the context of this board.
You can’t add more than 20 tiles on a page
Change the layout of the tiles
You can change the layout of the tiles by dragging and dropping them to specific locations:
Click on a tile and move it to the desired location
Separators appear showing where you can move the tile
To place a tile, move it over the desired separator, wait until it turns blue and then release the click
The board will automatically adjust the size of the tiles according to the location you choose.

Info
It is not possible to add more than 4 tiles per row.
Customize the default behavior of a tile
Each tile represents the data and configuration of a Report as it was created in Data Query: content, name, description, graphical representation, options, and so on.
In some cases, it can be useful to modify the default behavior of a tile by overriding some of the elements of the Report. For example, you can display a title and graphical representation that are more suitable for the content of the Board you are currently creating.
To customize your tiles, you must first switch to edit mode. Then, hover over the tile you want to edit and click on the pencil icon to open the configuration panel.
With this panel, you can:
Override the title and name of the Report
Override the graphical representation of the Report
Select the metric/property to display by default
Create / select filters to apply by default
Override the number of items to display by default in the tile
Override the configuration of the chart options
It is also possible to change the Report displayed in the tile.
If you are unsure about your changes, you can restore the tile to its initial configuration
Select the property on which to perform / delete a breakdown if the report contains several properties

Delete a tile
To delete a tile, hover over it and click on the trash icon.
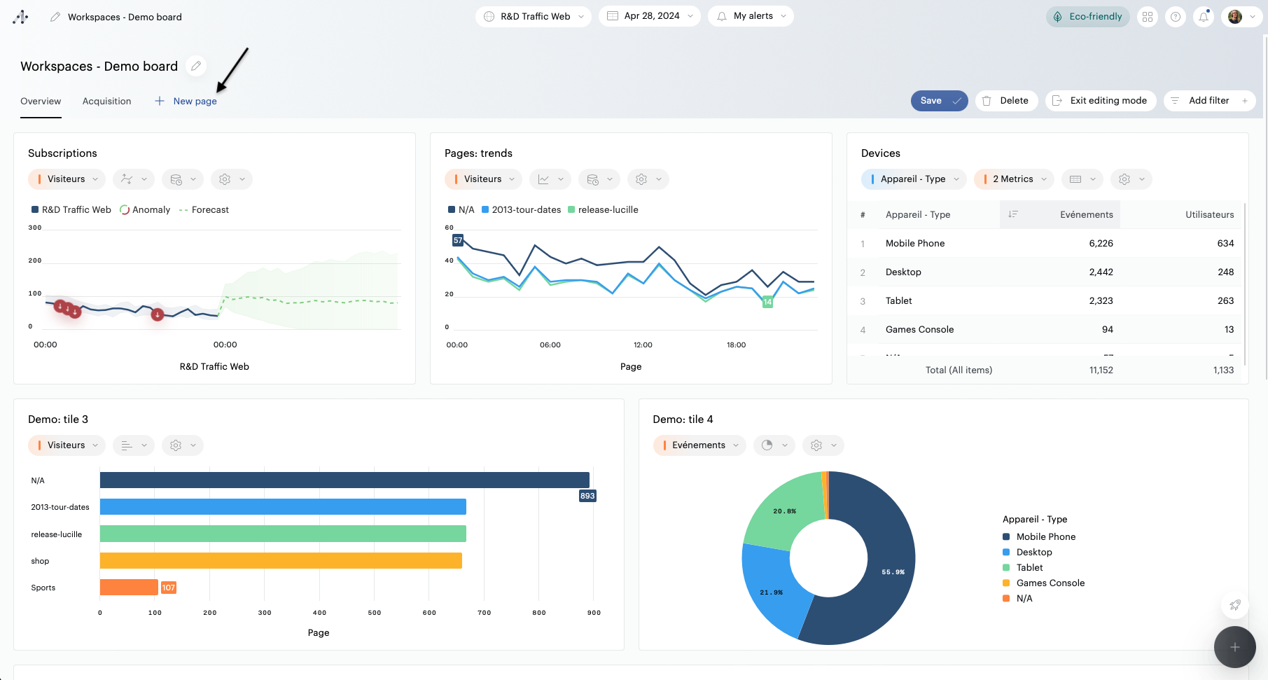
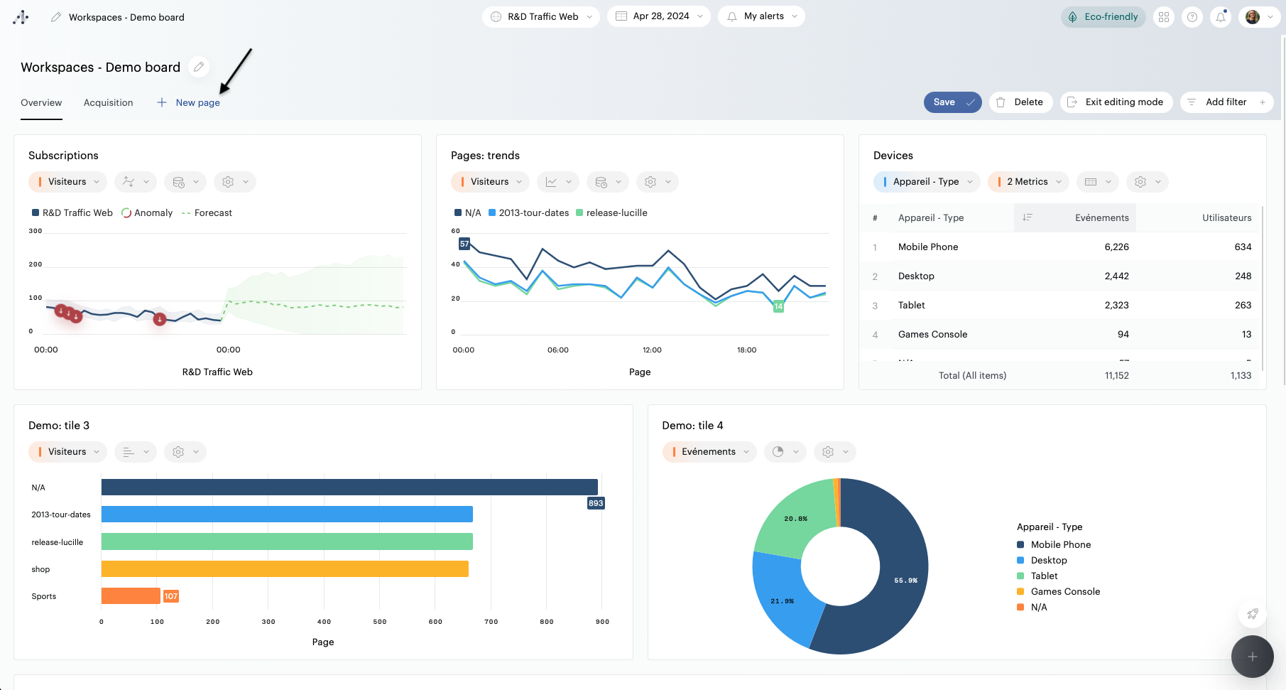
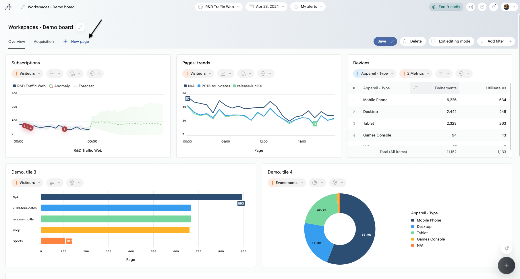
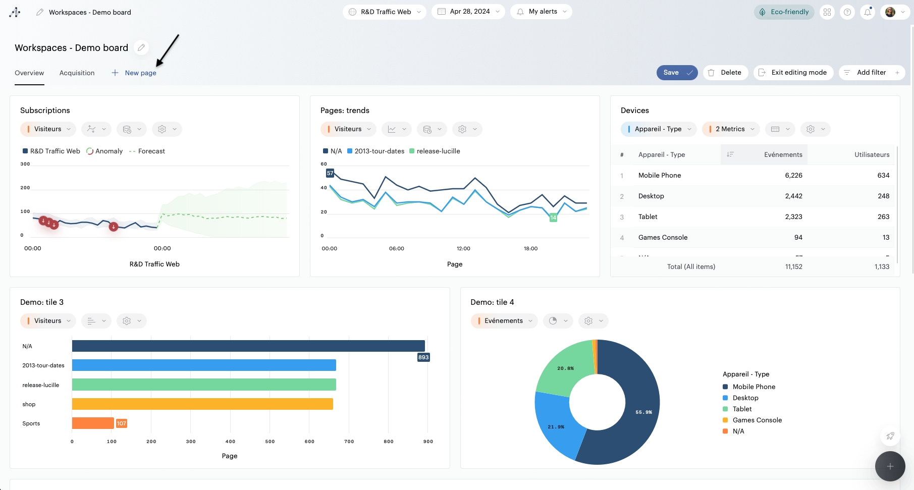
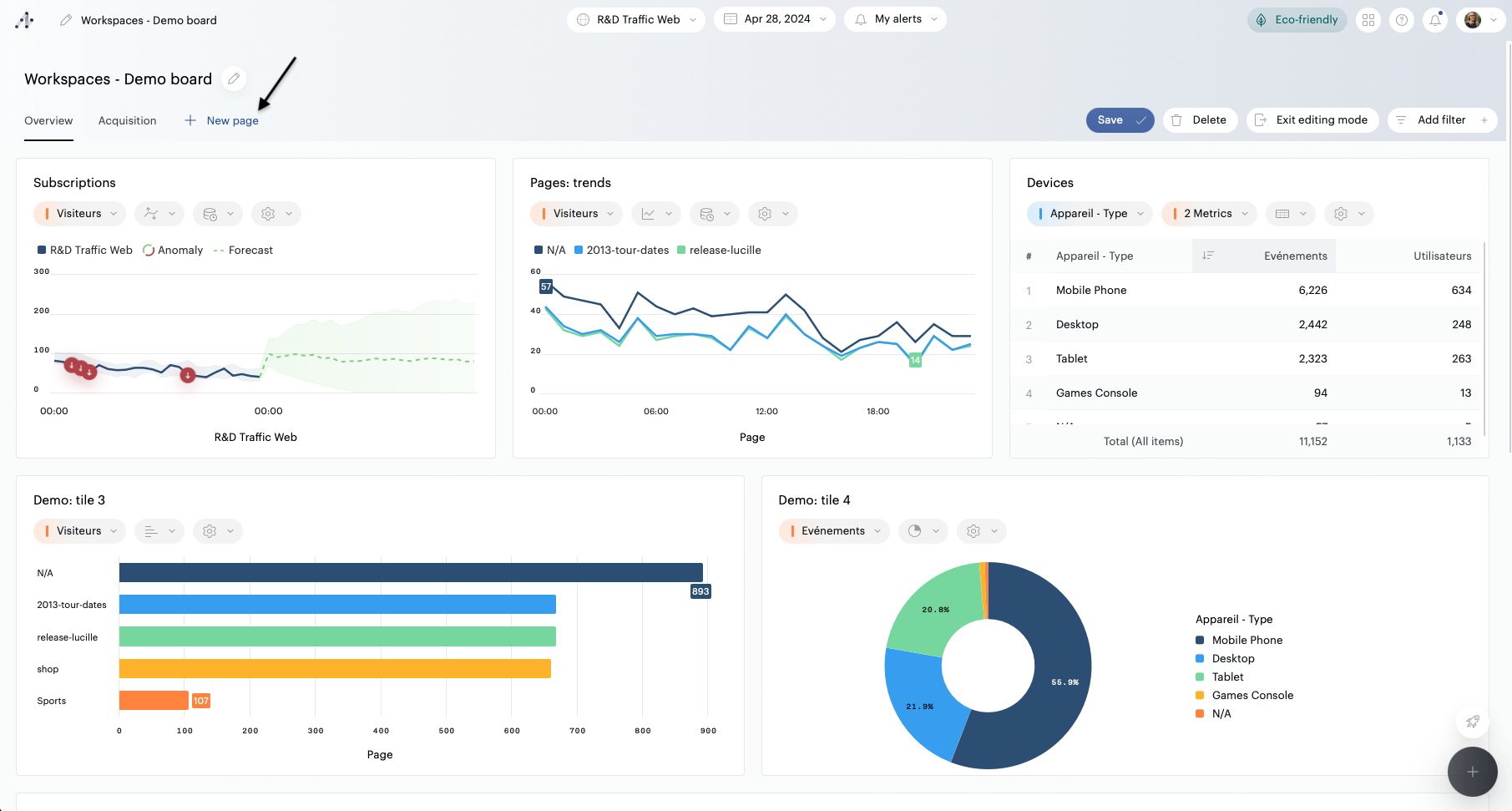
Add and manage pages
It is possible to distribute the content of your boards over several pages.
To create a page, enter the edition mode, and click the “New Page” button below the Board's name and description.
To rename, duplicate or delete a page, hover over its name, then click on the "..." that appears.
To reorder pages, drag a page's name to the position you'd like to display it and drop it.

You can add up to 10 pages to a Board.
The name of a page must contain at least 4 characters, and not more than 50.
If you choose to delete a page, all its tiles will be deleted.
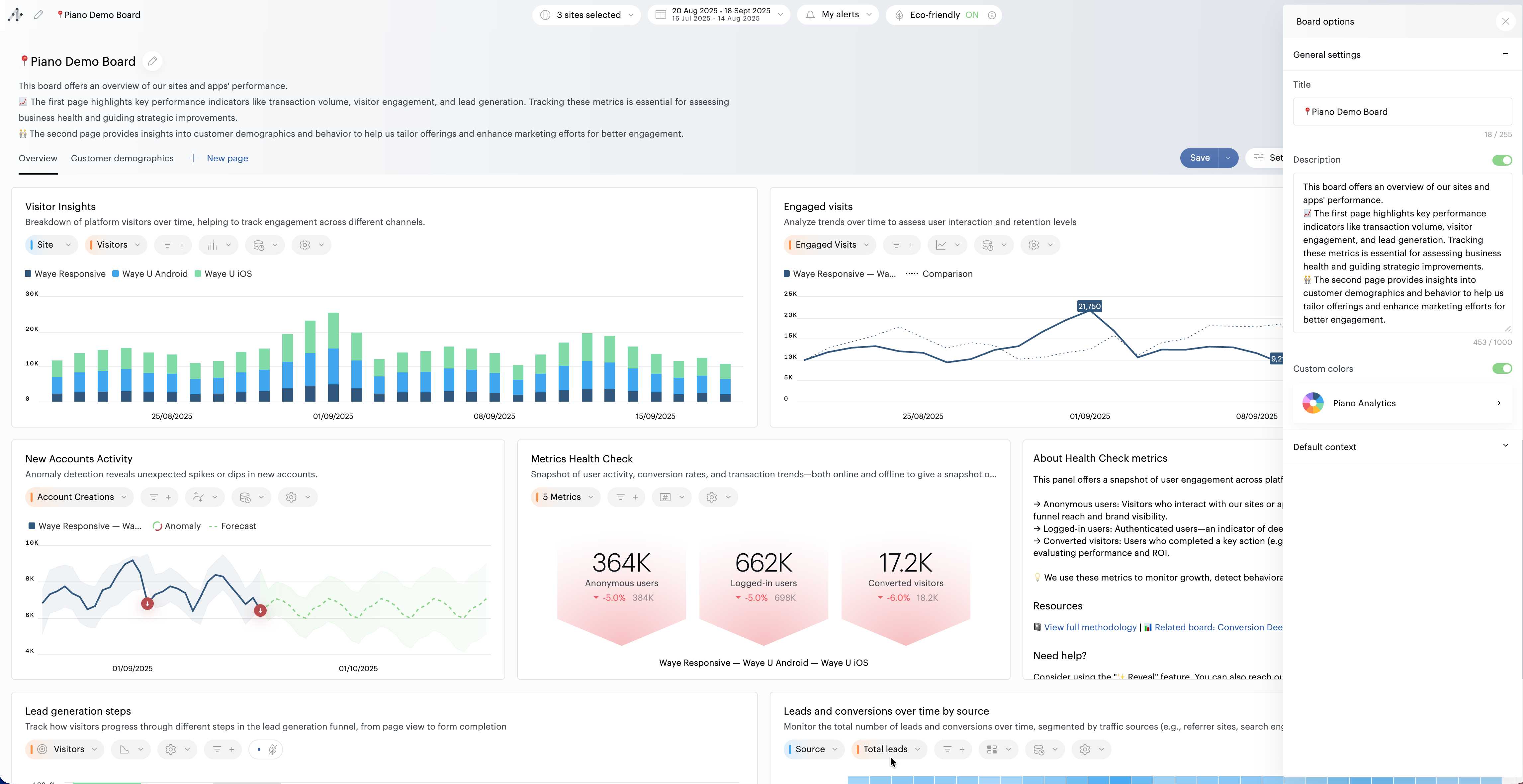
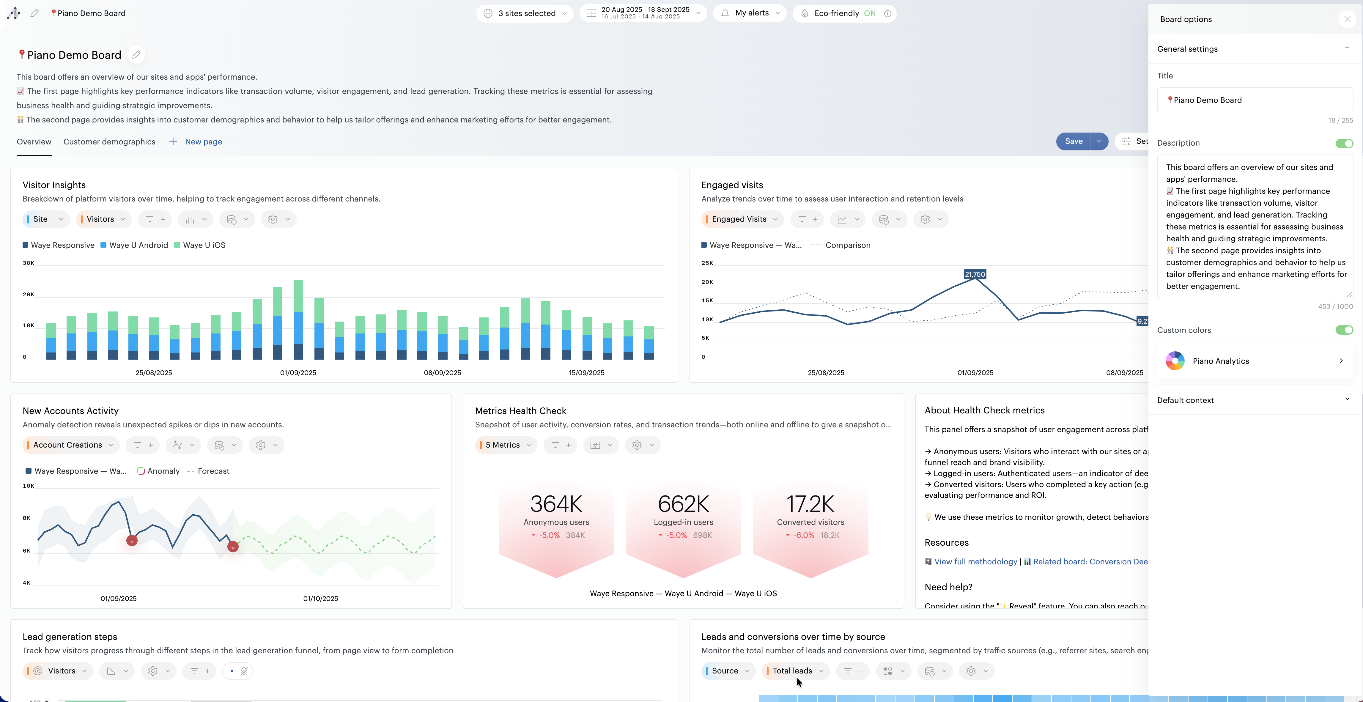
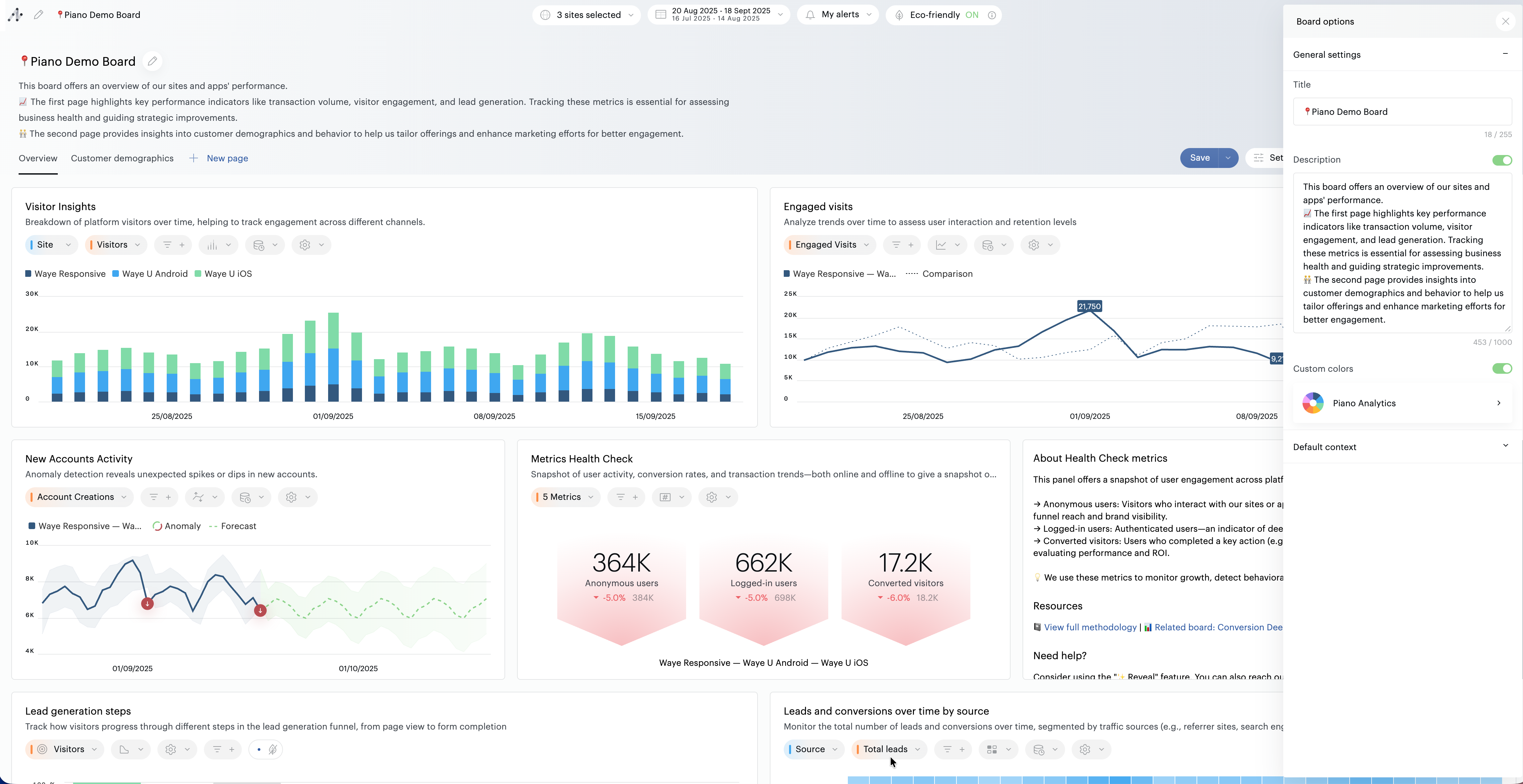
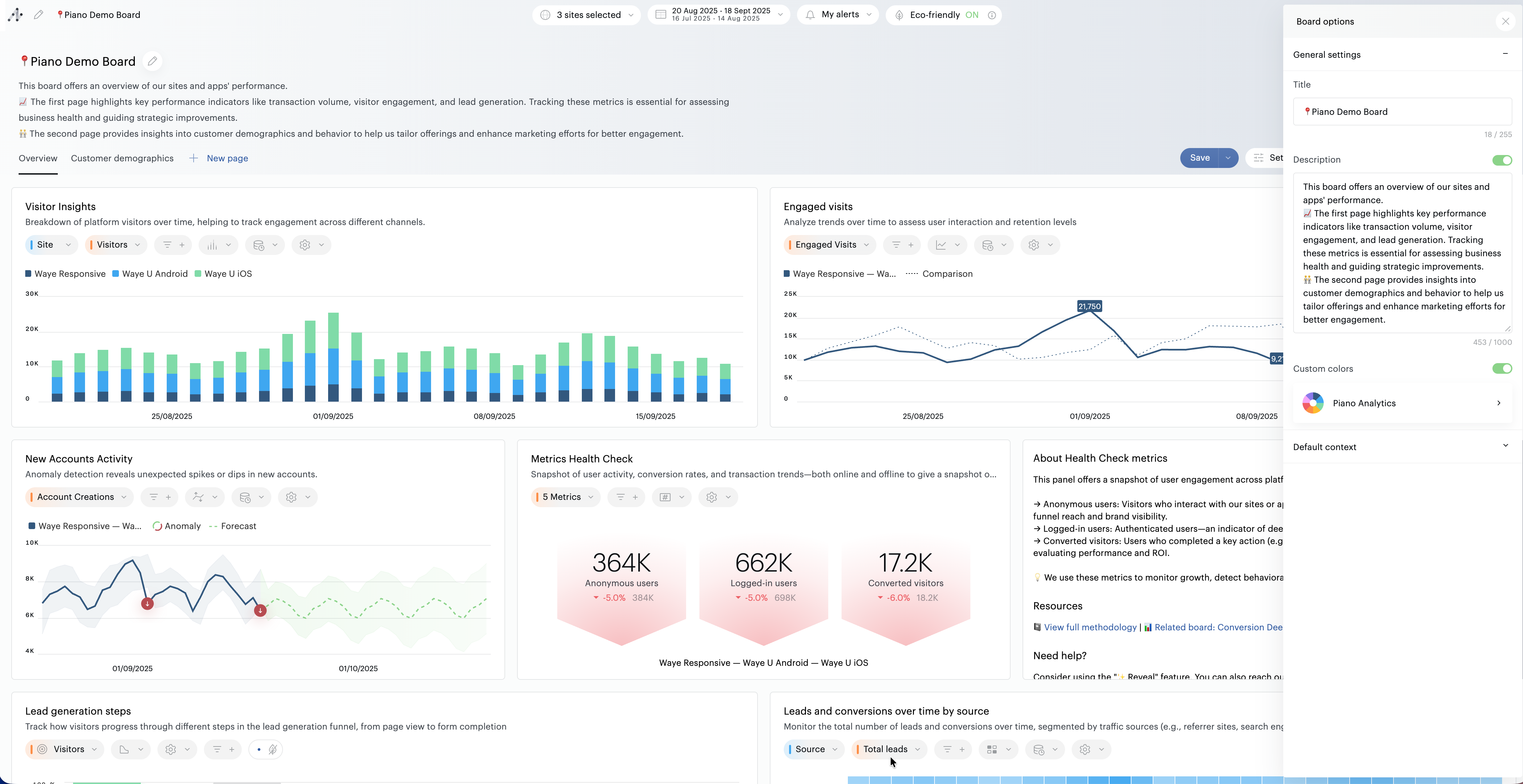
Change the color palette
You can change the color palette that will be used by default on your board: click on the pencil to the right of the board title, and activate the “Custom colors” toggle. You can then choose one of the preset palettes.

Users with no editing rights can also choose one of the preset palettes, on the fly. When such an action is made, the setting is not saved.
Name and save the board
Click on the pencil to the right of the board title to give it a name and a description. The description is optional:
You can use it to describe the board, but also to present its contents, give reading instructions, etc.
If you don't want to display the description in the board, deactivate it
The description will still be used to describe the board in the Library
Be careful, at this stage you have still not saved your board! Remember to close the title & description editing window, then click on the "Save" button.
The board is now listed in the Library, by default as a private resource. After each save, the board switches to "view" mode (see below).
Configure custom default settings
If you don’t configure any specific settings, the board will open using the user's default site, the "Yesterday" time period, with comparison disabled, the granularity automatically adjusted to the selected period, and no preference set for eco mode.
To ensure consistent interpretation and save time for all users of a board, you can redefine the default settings yourself:
Site to use
Time period to apply (including custom relative periods)
Comparison status (enabled / disabled)
Granularity for evolution charts
Eco mode status (undefined → respects the end user’s preference / enabled / disabled)
These settings will be automatically applied each time the board is opened, avoiding the need for manual reconfiguration.
You can set them from the "Board Settings" menu, available in the board’s toolbar.

To enable automatic refresh by default, create and save a custom relative time period that includes automatic refresh. Then select this period when configuring the board’s default settings.
Modify a board
Editing is available in several places:
On the board in view mode, click on the "Edit" button or on the "+" button at the bottom of the screen
On the Library by clicking on the edit pencil.
Use the quick edition of the Library by using the quick edition mode if you only want to make a few changes to the title, the description or the visibility (public/private) of the board
