Filters & segmentation
About filters
Filters are a way to narrow down the data presented in your reports and boards. Filters can be applied in different ways: segments, list of values belonging to a property (for example : Desktop, Mobile for the “Device - Type” property) or metrics.
As an example, you could filter the data of a report based on a specific list of pages seen by visitors. You could also filter the whole contents of a Board based on the devices used by visitors or users.
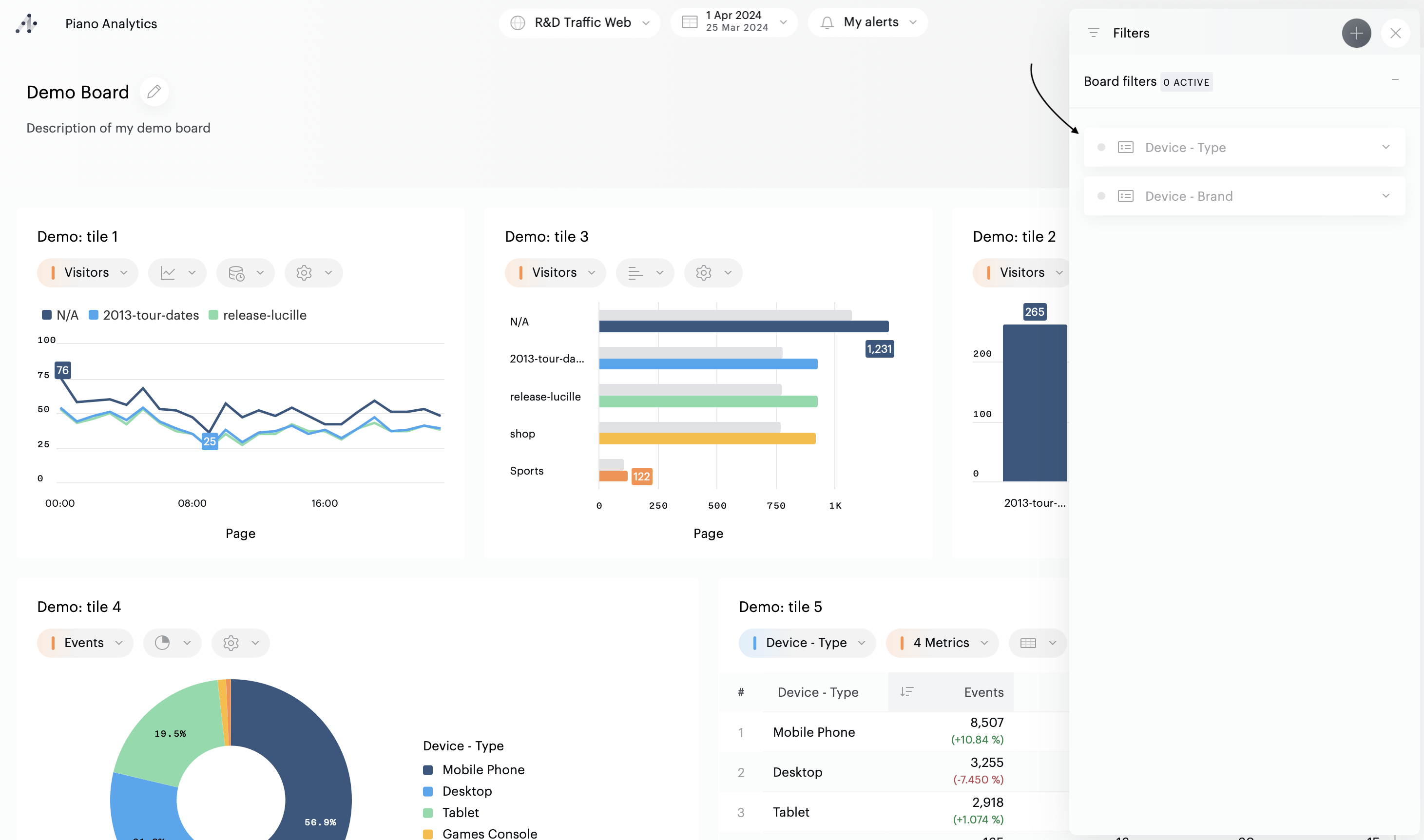
There are various ways to know if filters are applied on your board;
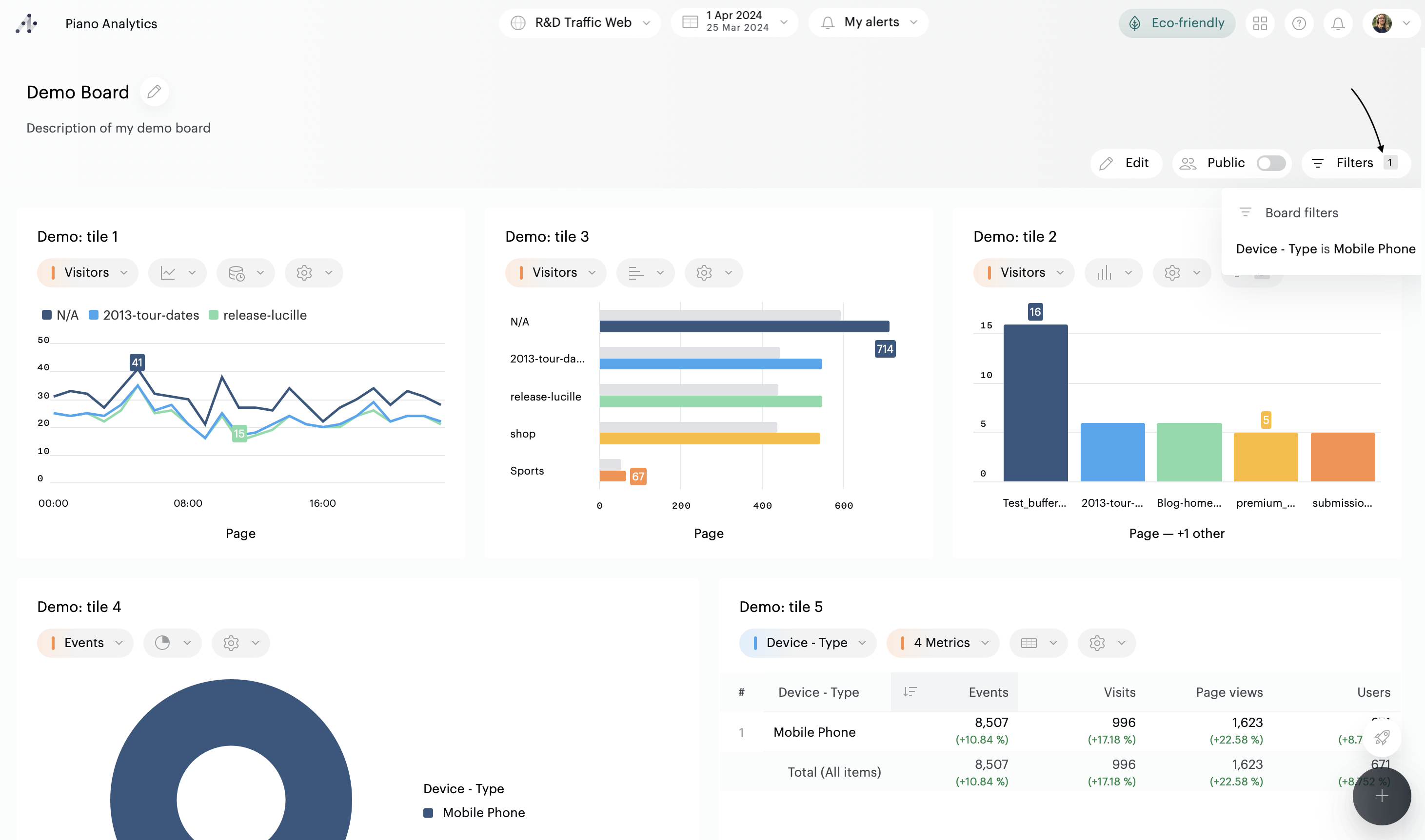
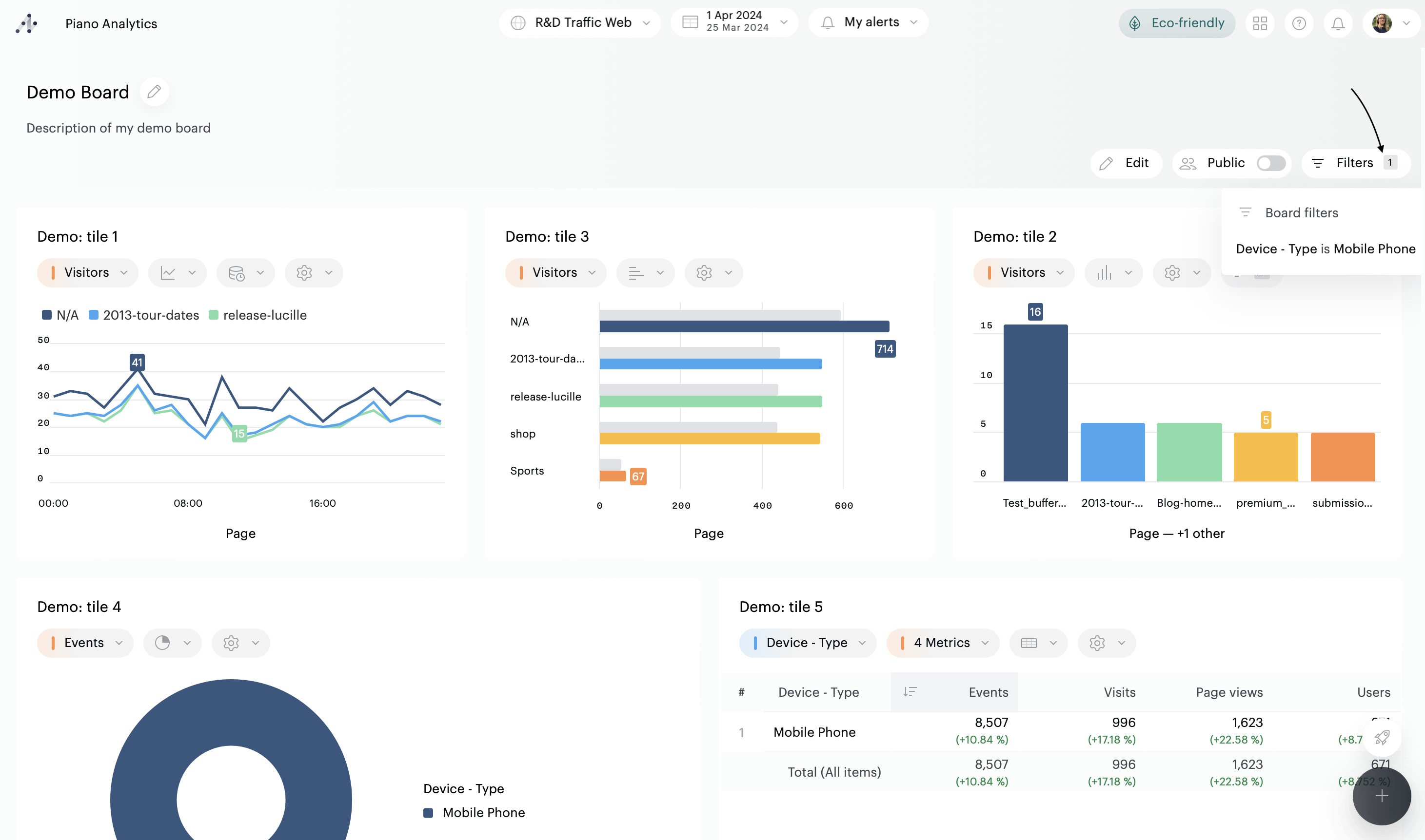
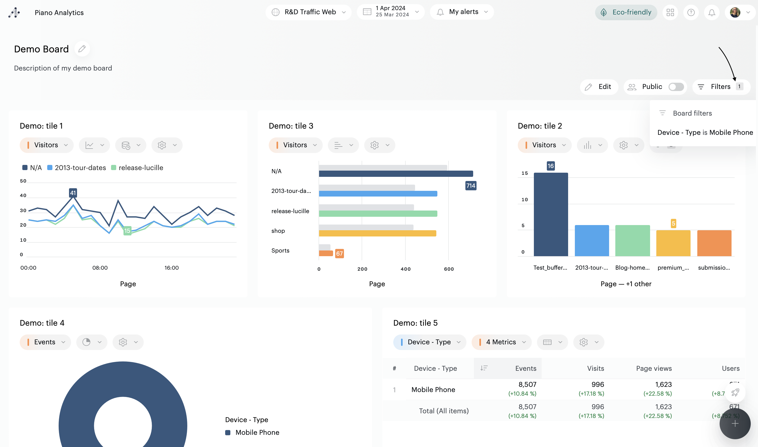
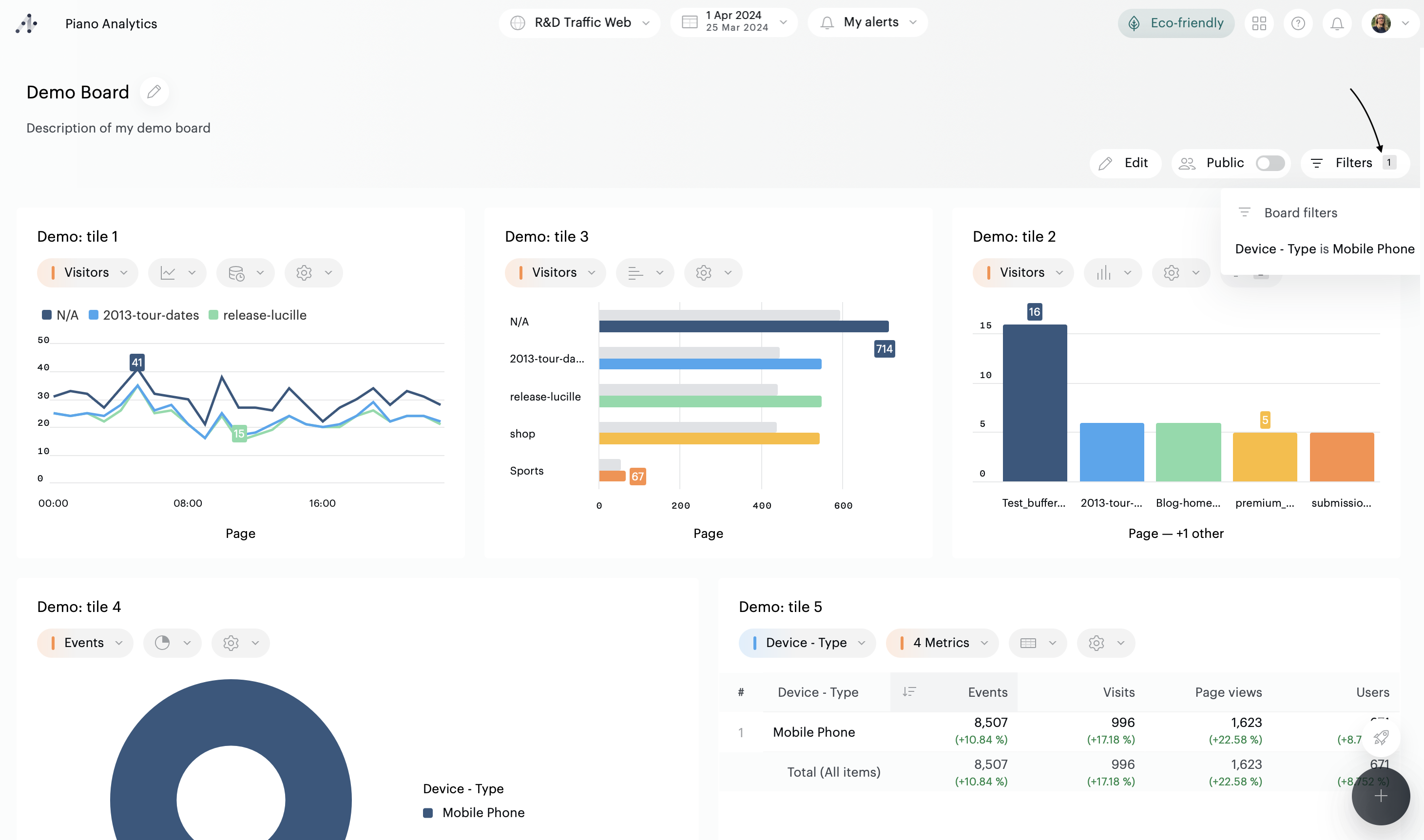
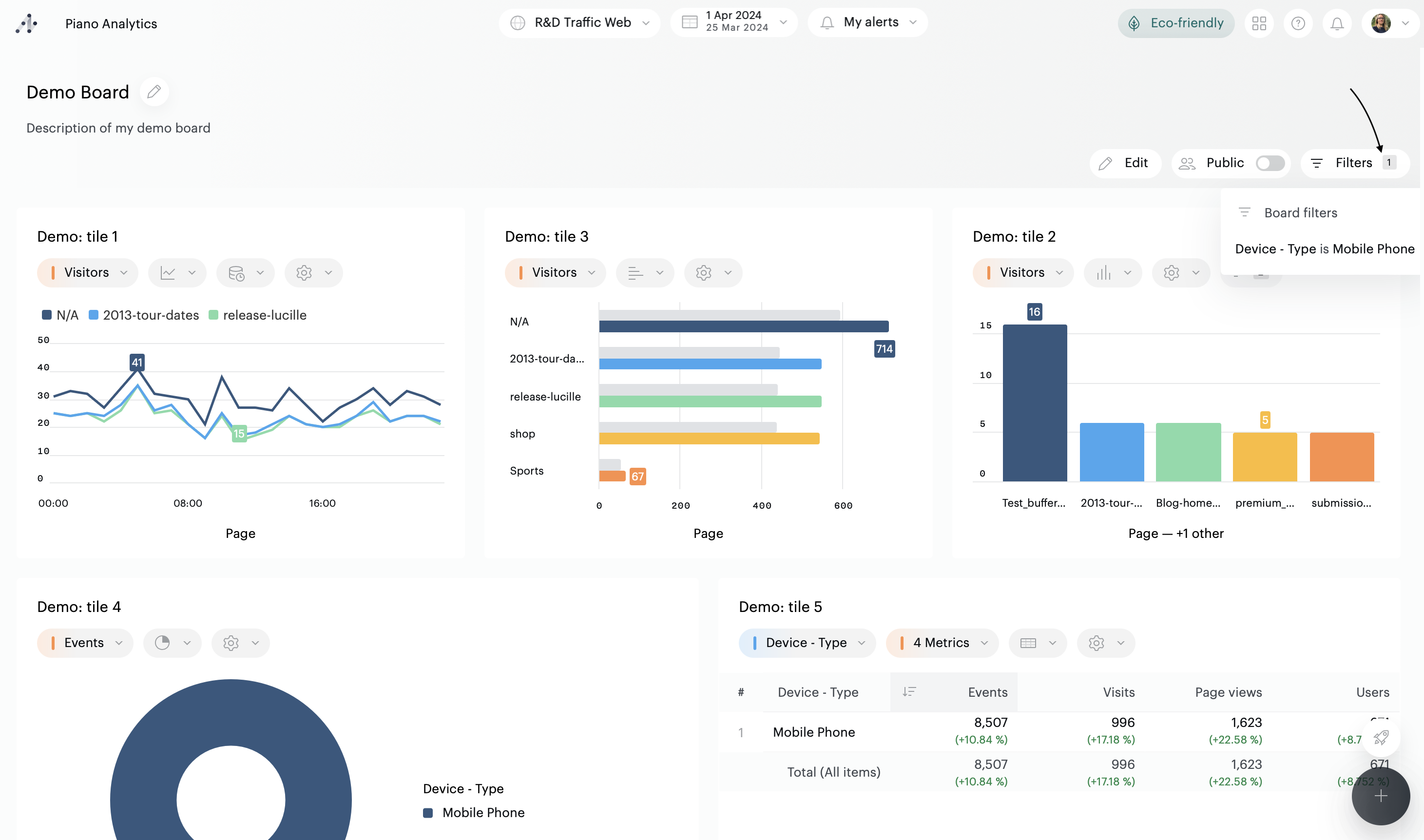
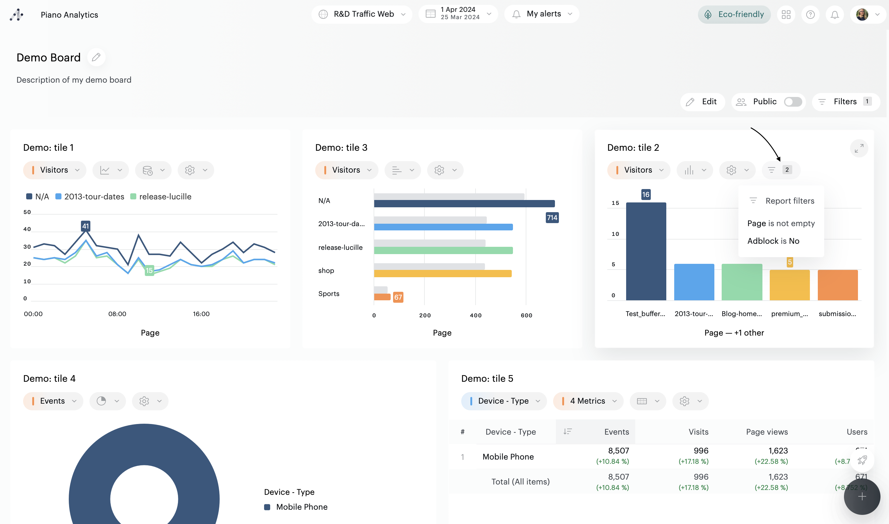
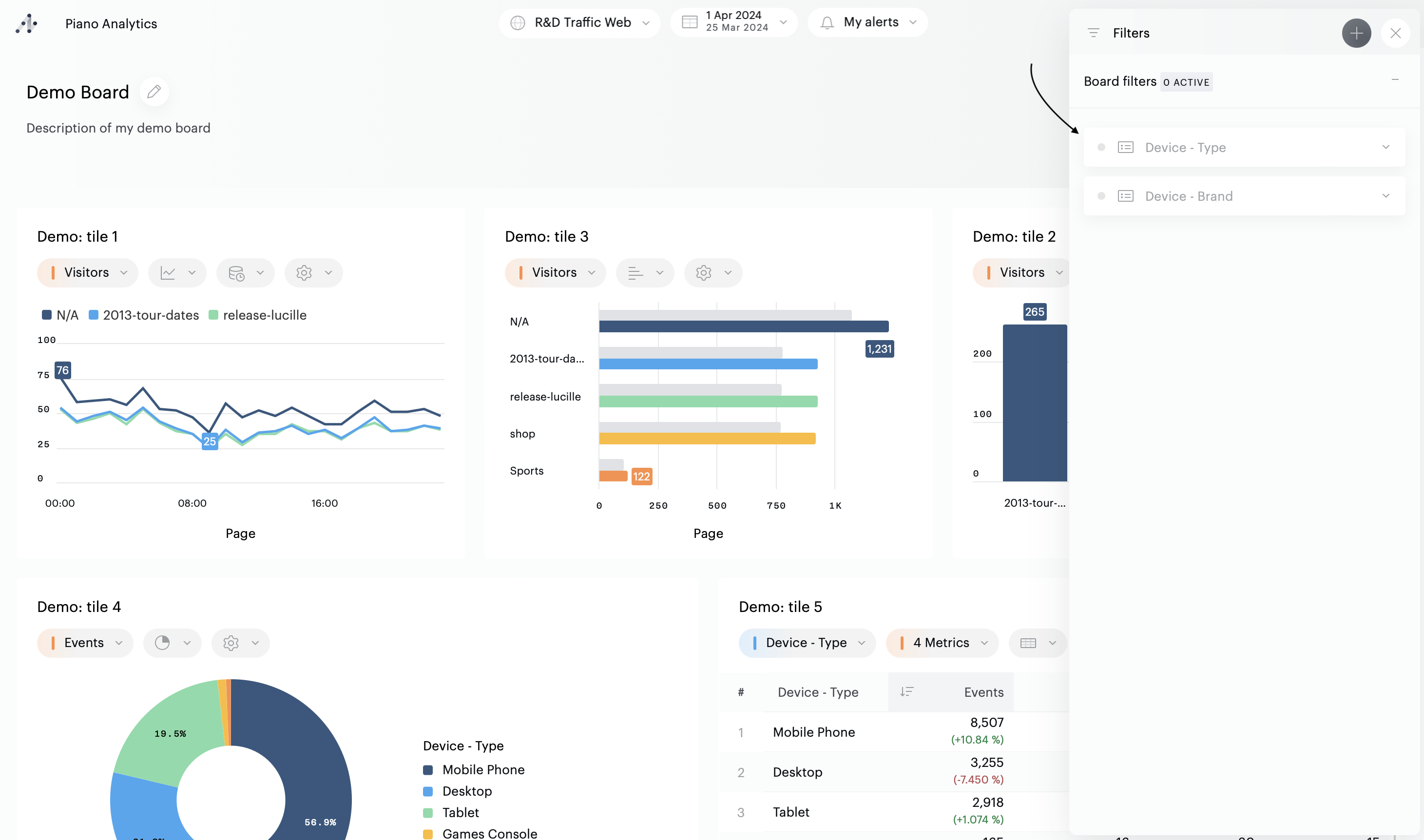
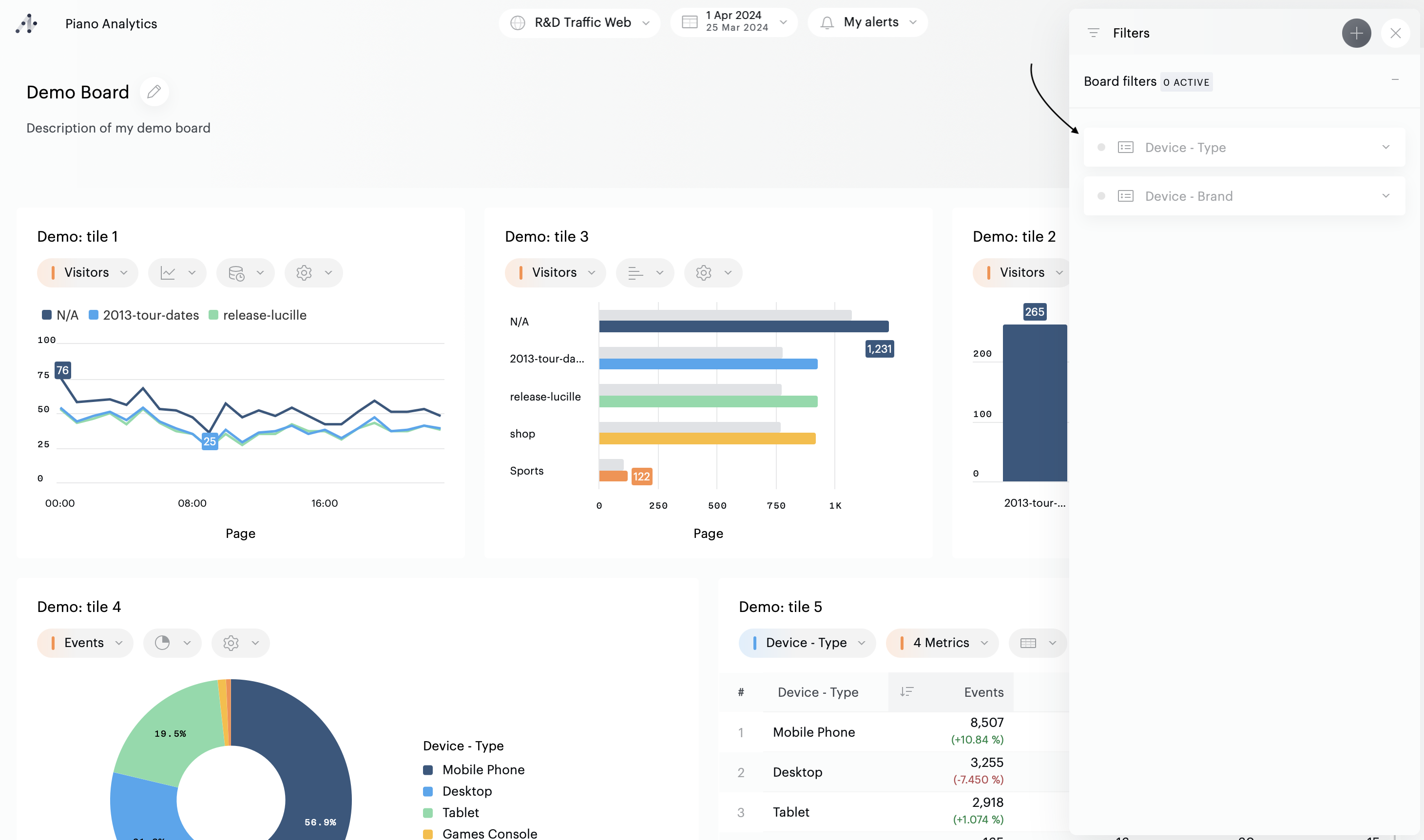
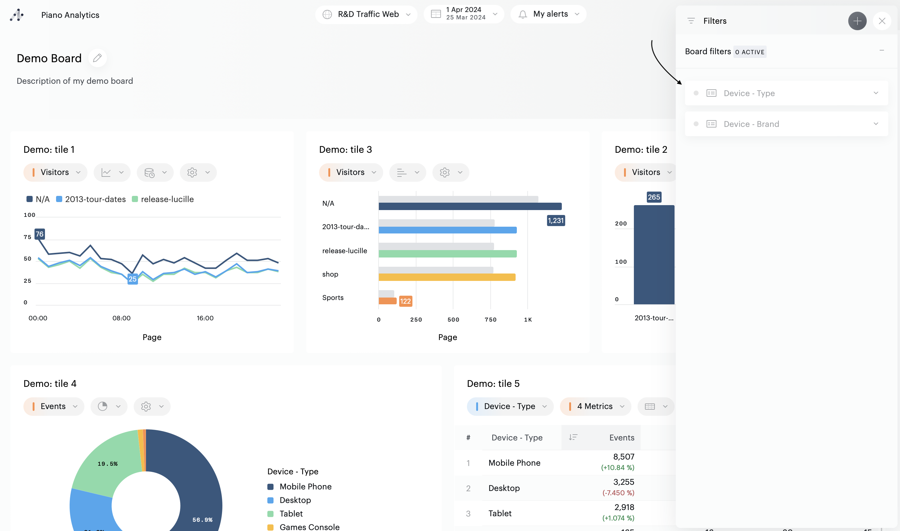
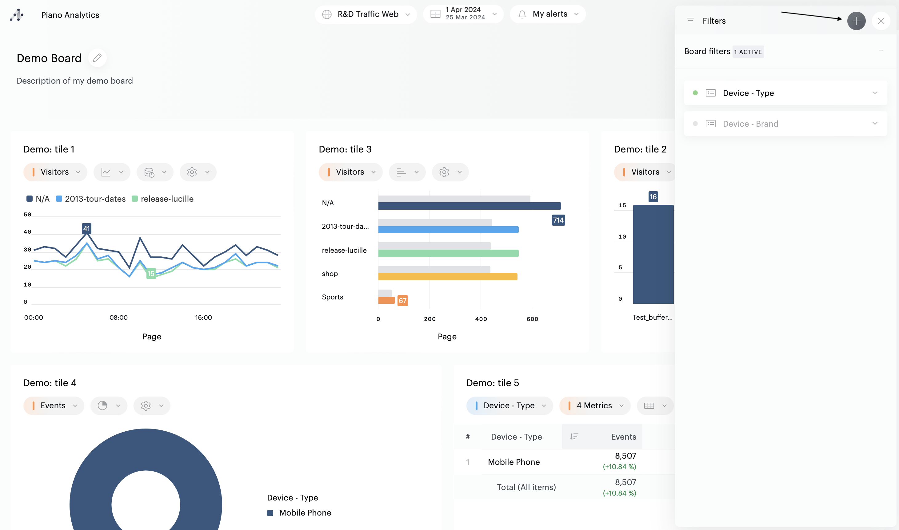
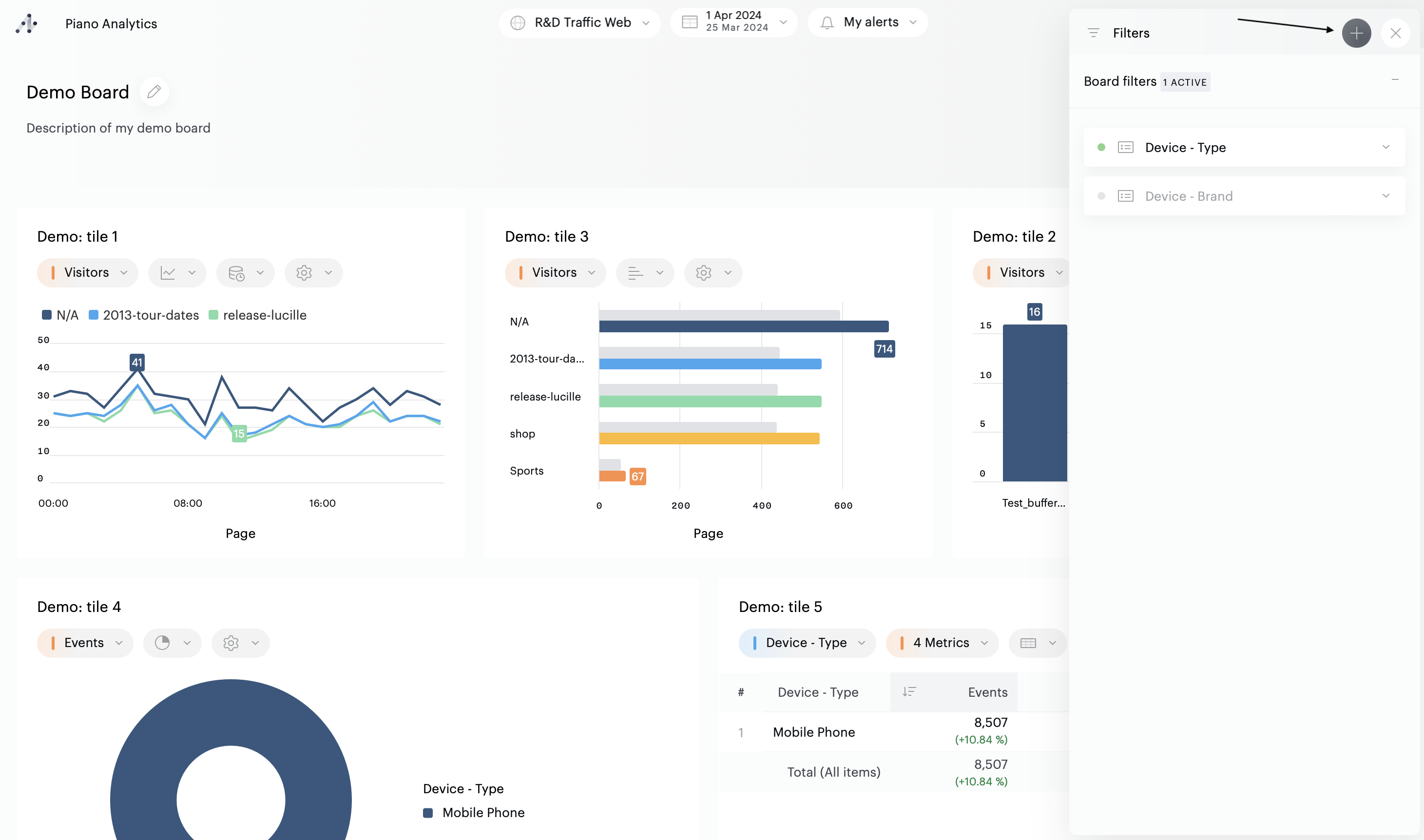
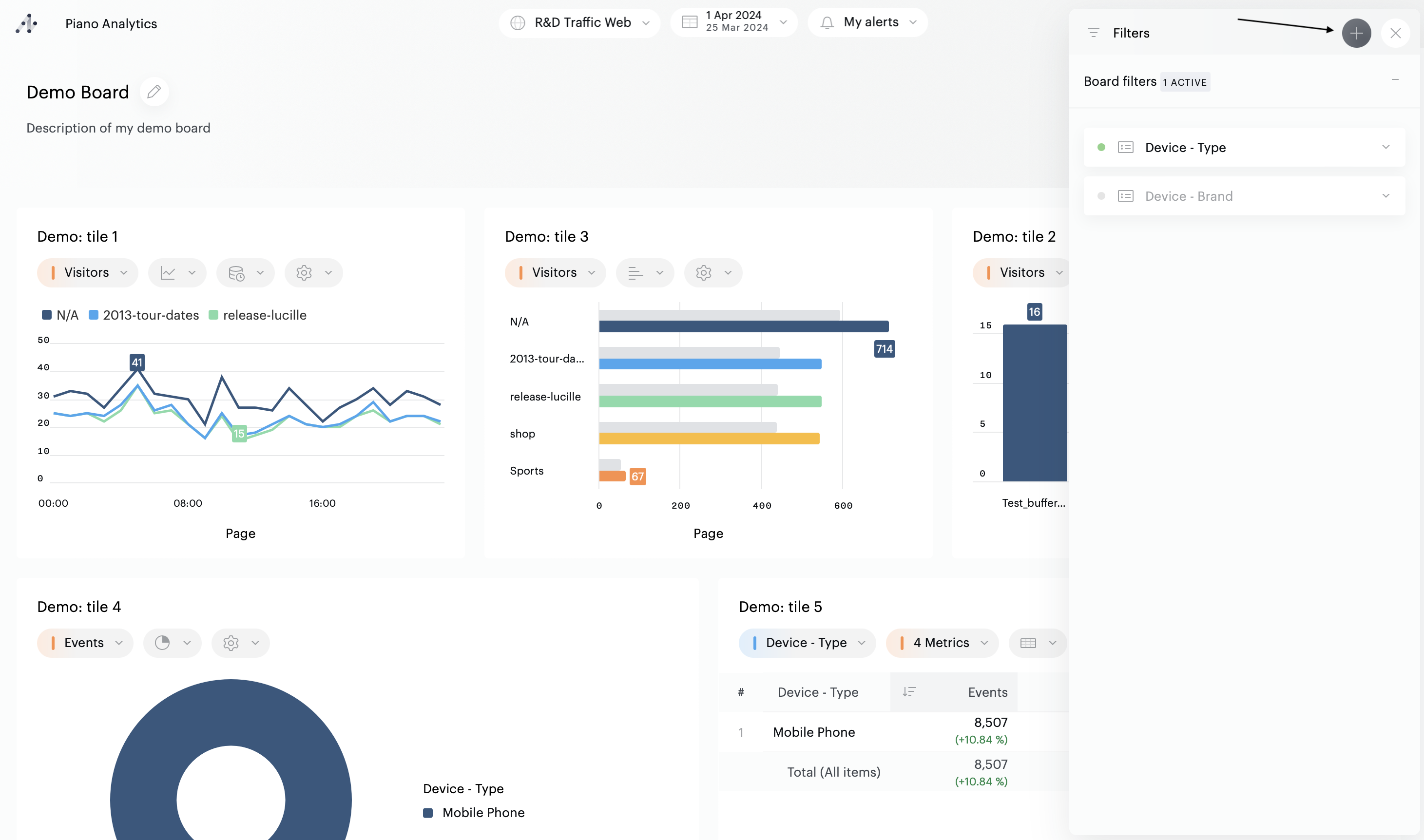
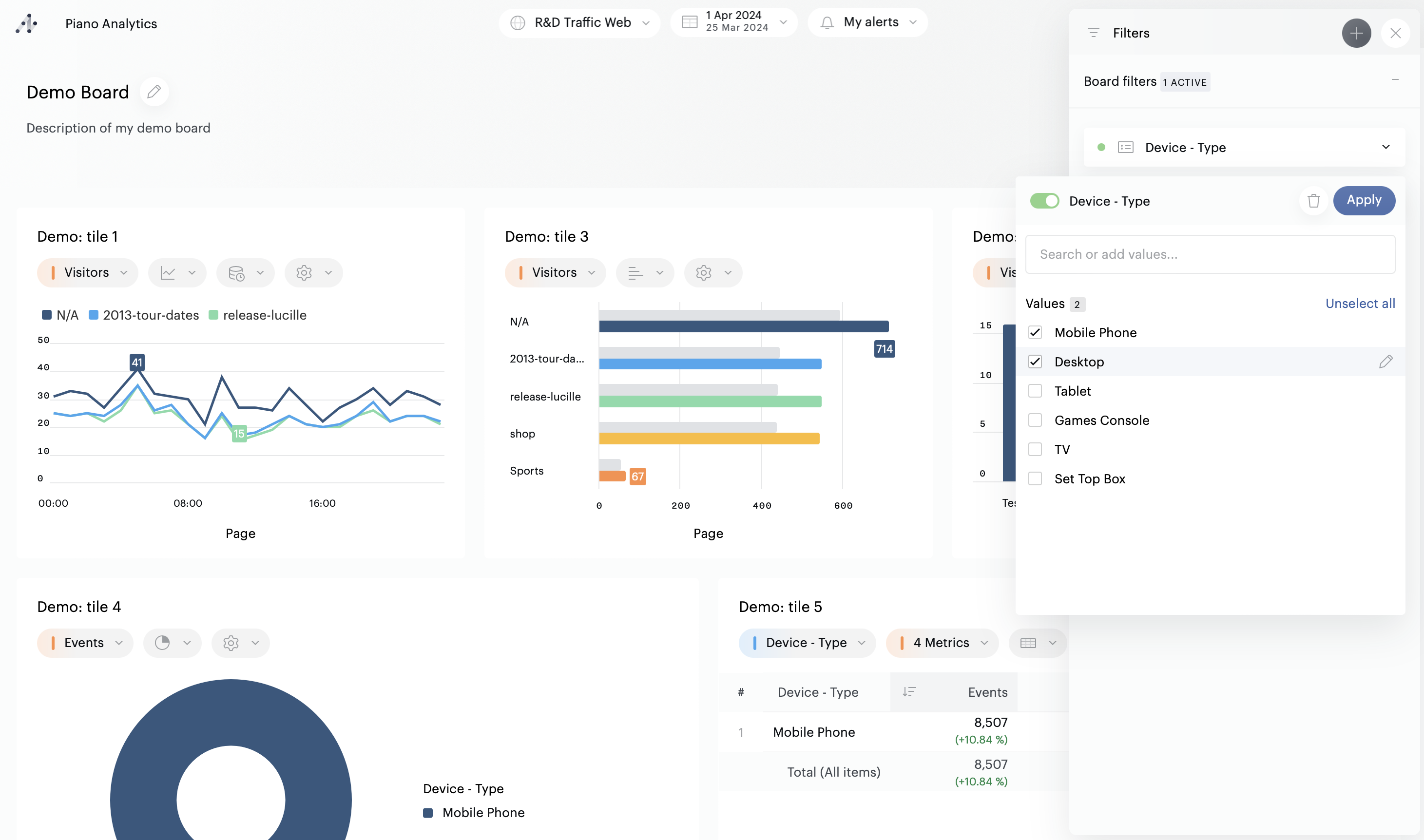
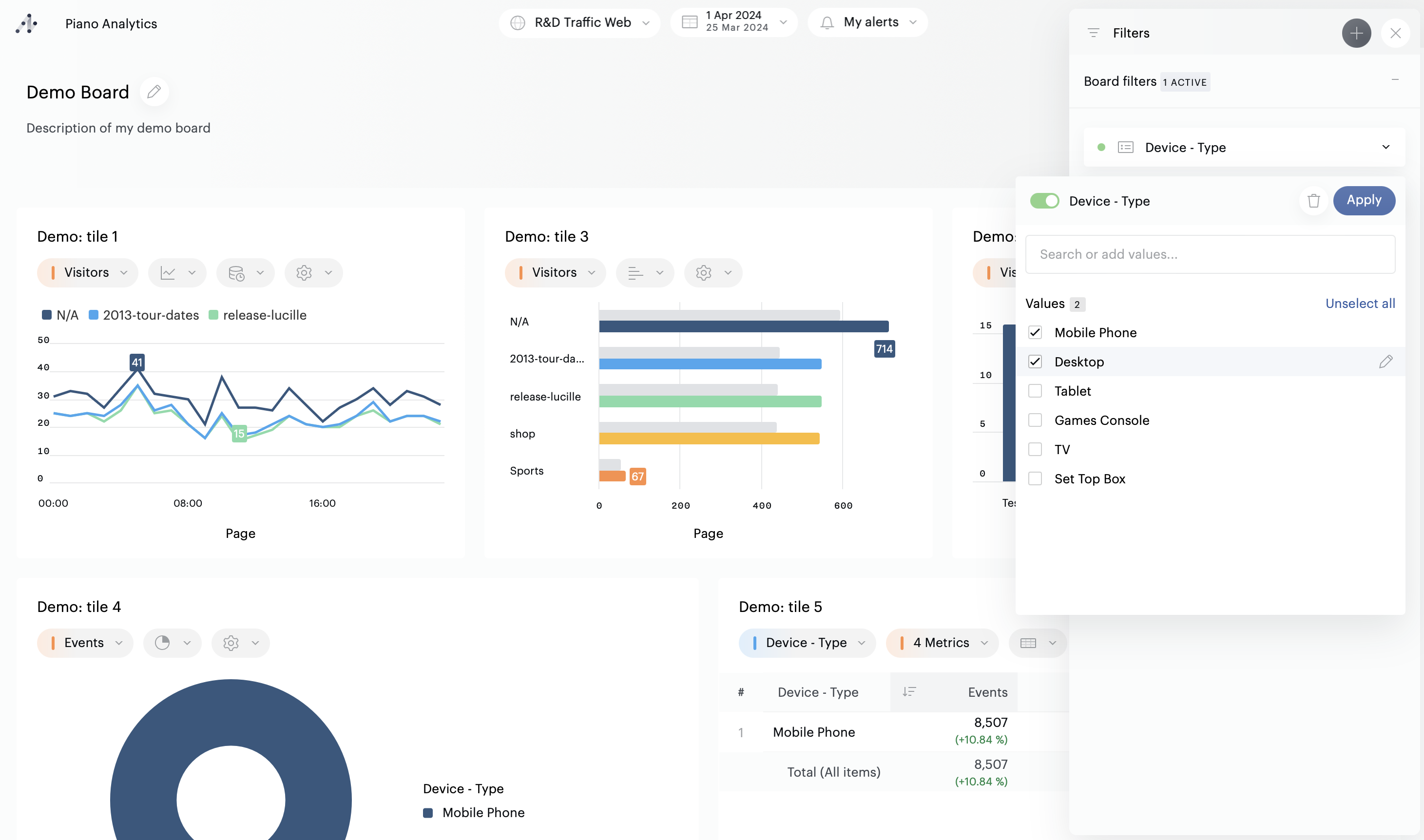
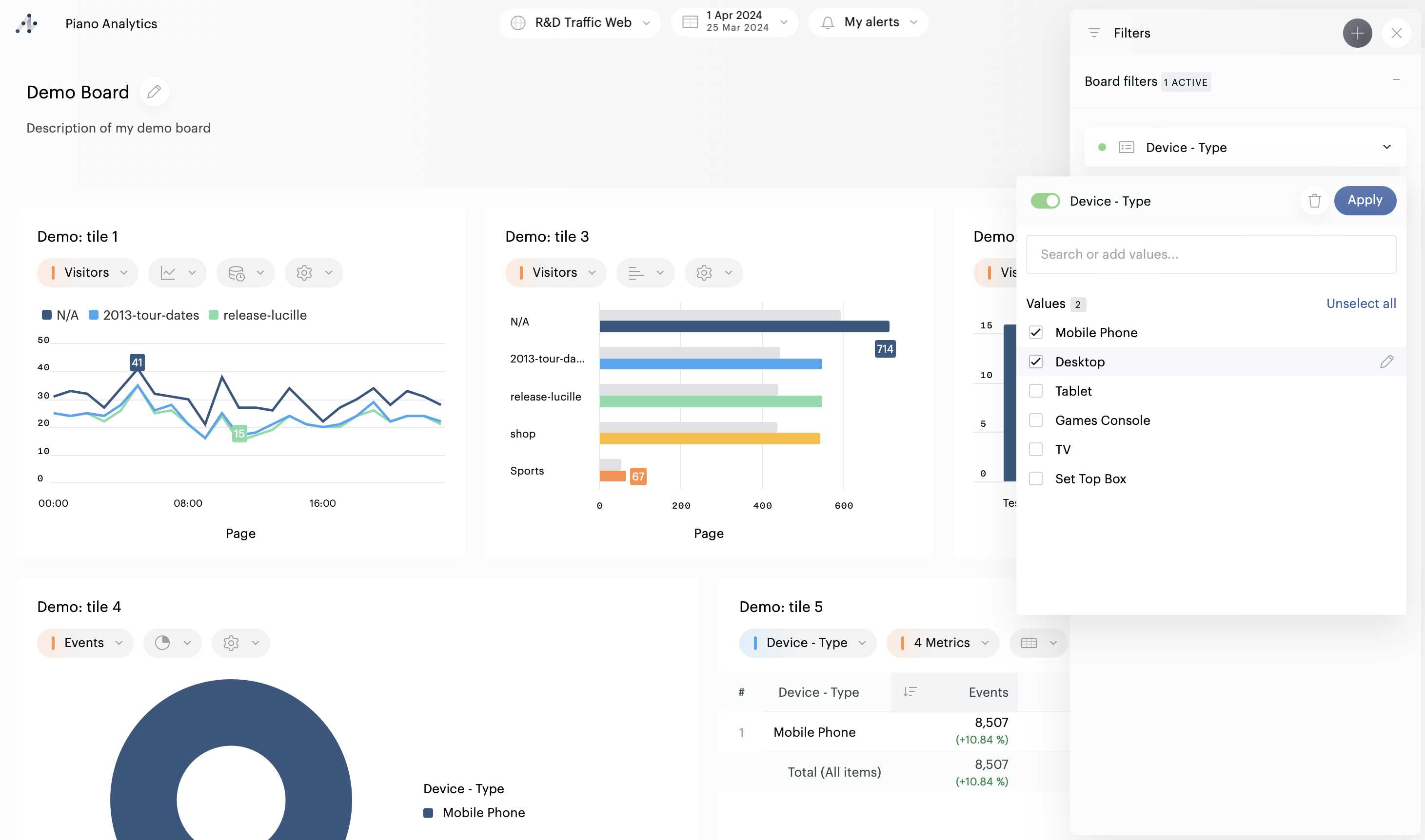
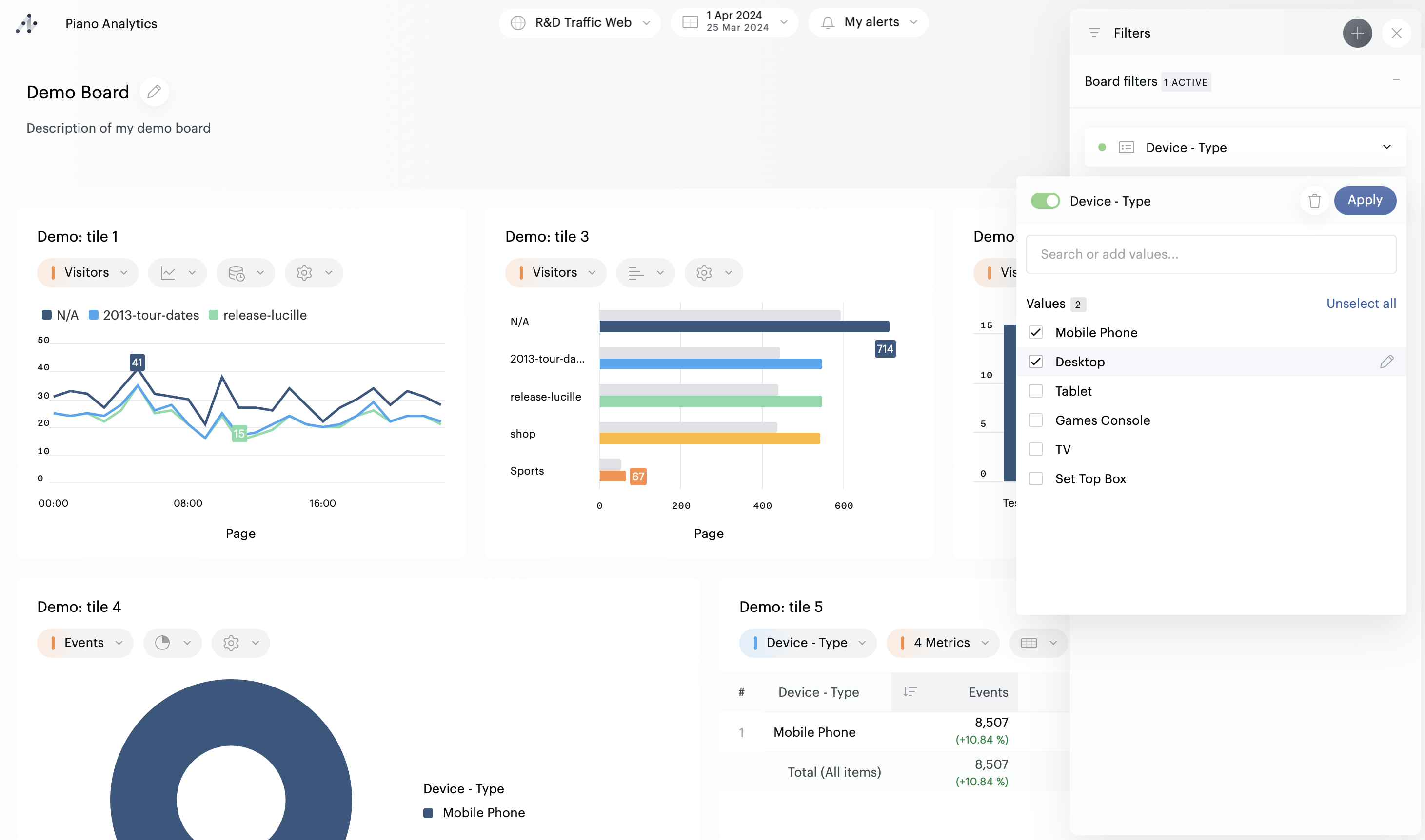
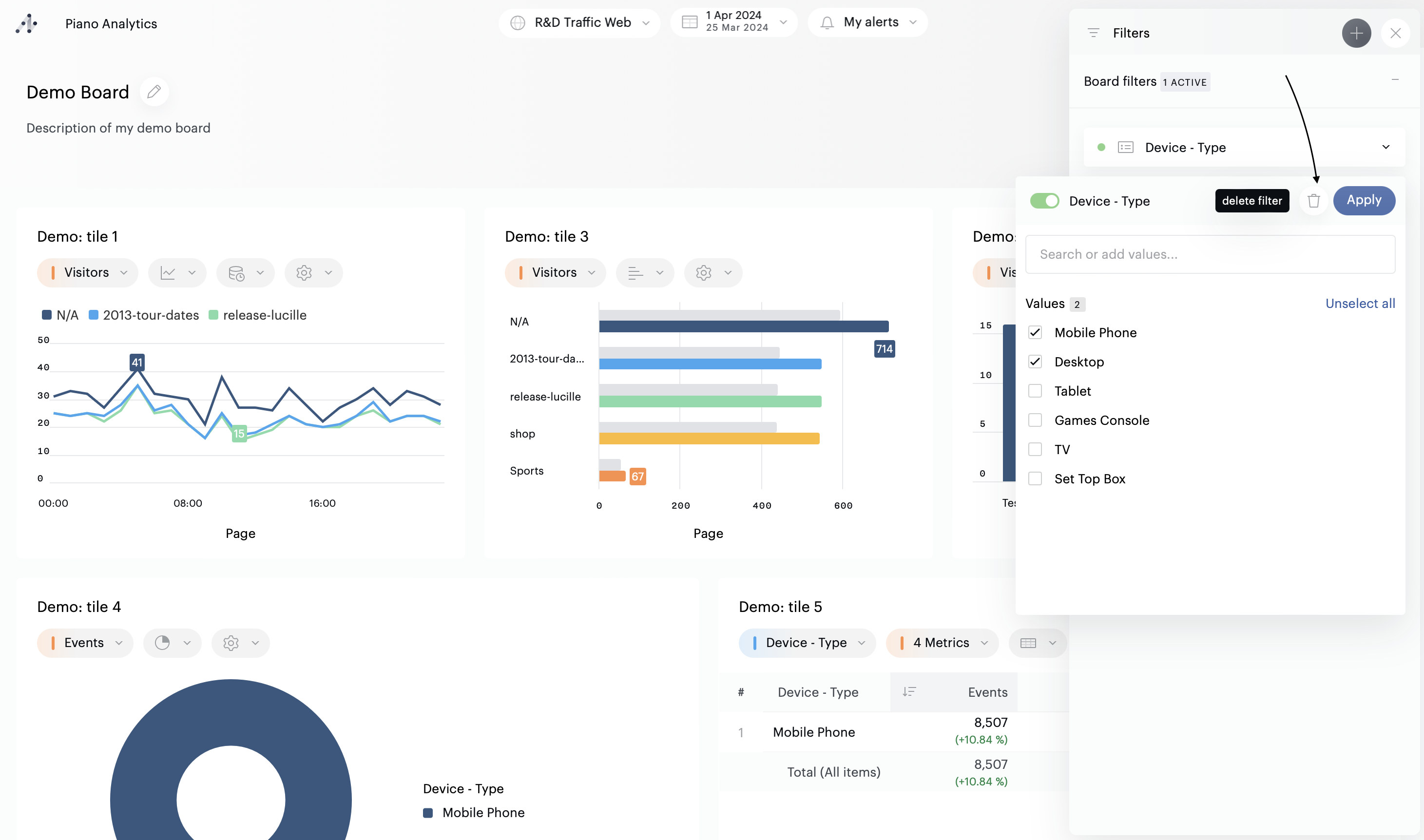
At the board’s level, the « Filters » button will display the number of filters applied. Click on the button to see which filters are applied:

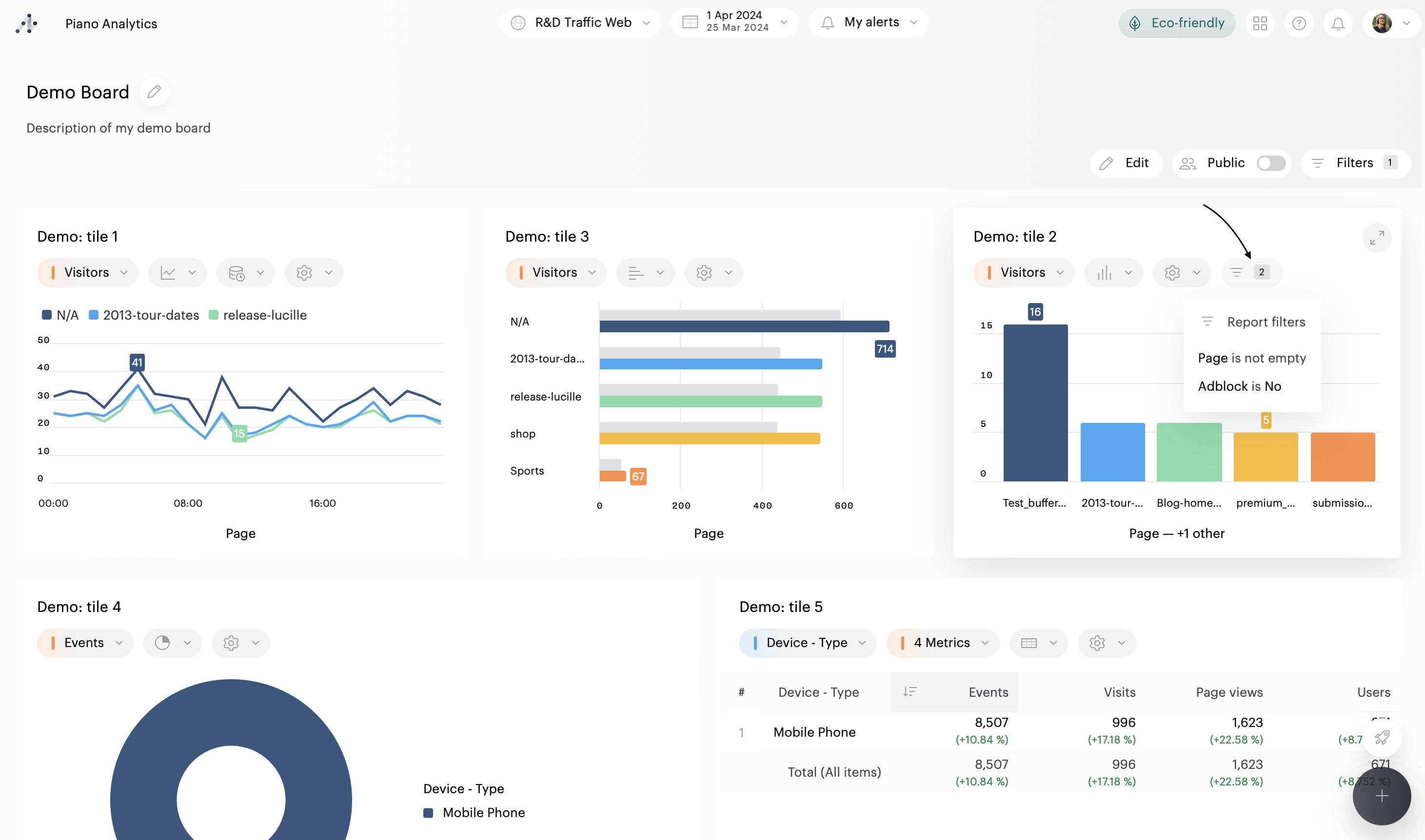
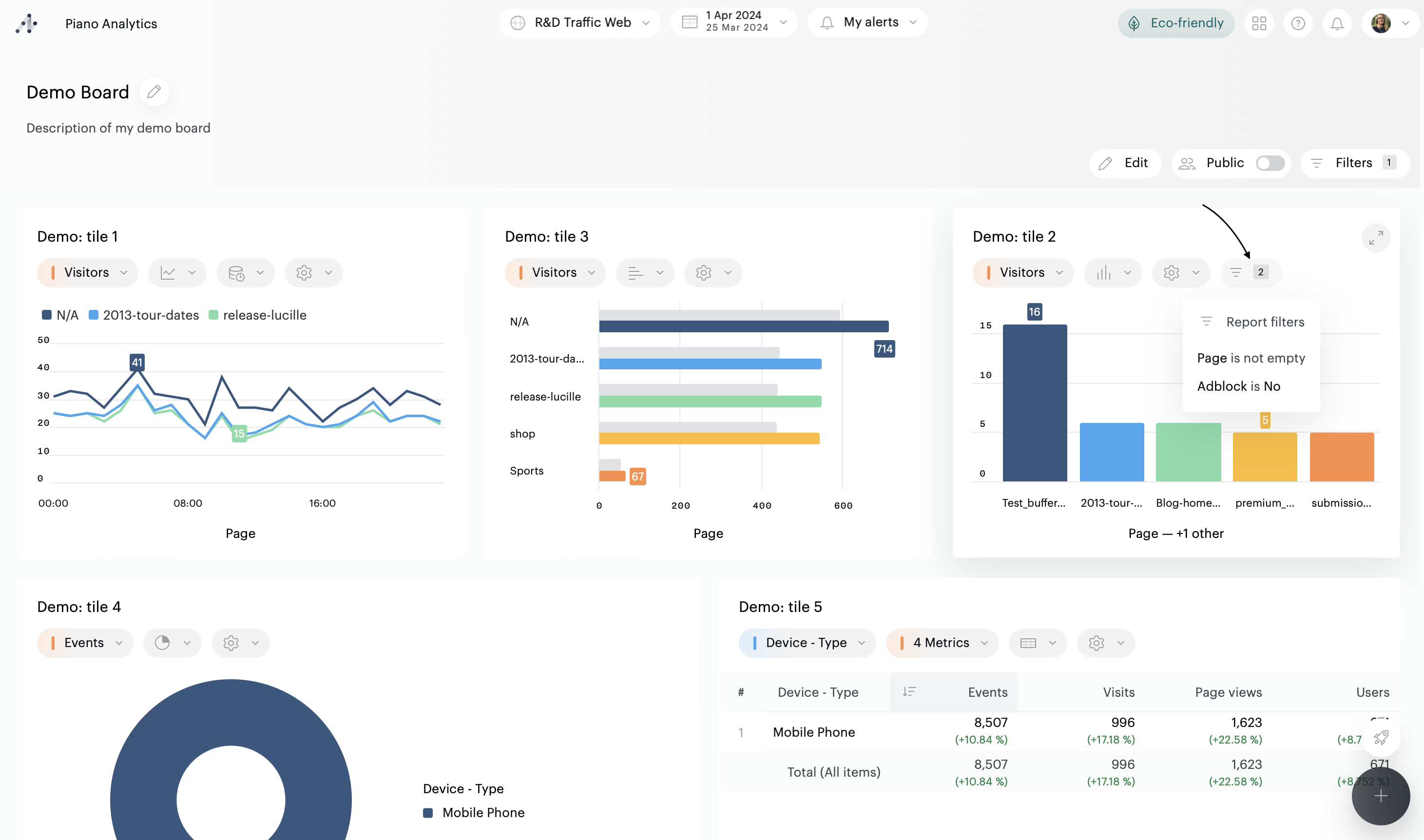
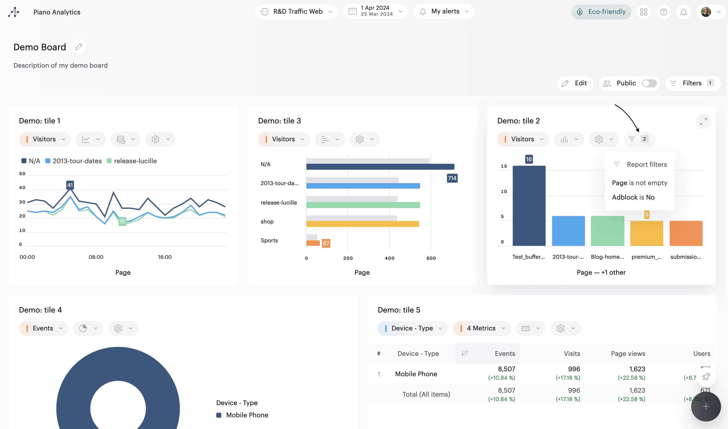
If a report displayed in a tile is filtered, a button appears in the tile’s toolbar. Hover the button to know which filters are applied in the original report:

If a report is is opened in fullscreen, hover the filter’s button to display the list of filters

Add a filter
It is possible to filter :
A board
A report contained in a tile
A report open in full screen mode
Filters are available in the toolbar of each entity:
In the top right-hand corner of the board, if you wish to add a filter to the entire board
In the toolbar of each tile, if you wish to add a filter to a particular tile
In each tile's configuration panel, if you wish to configure a filter to be applied by default to a tile.
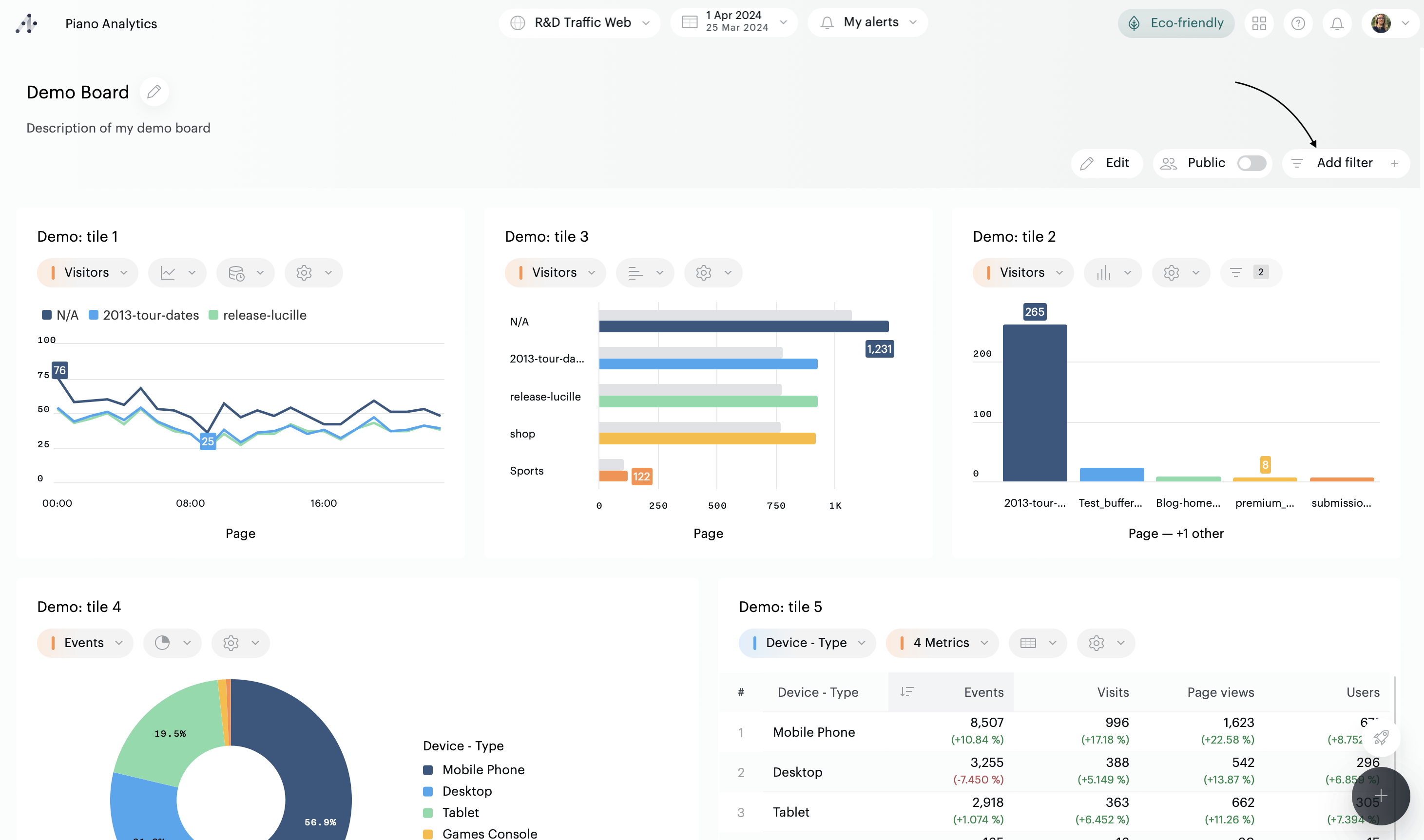
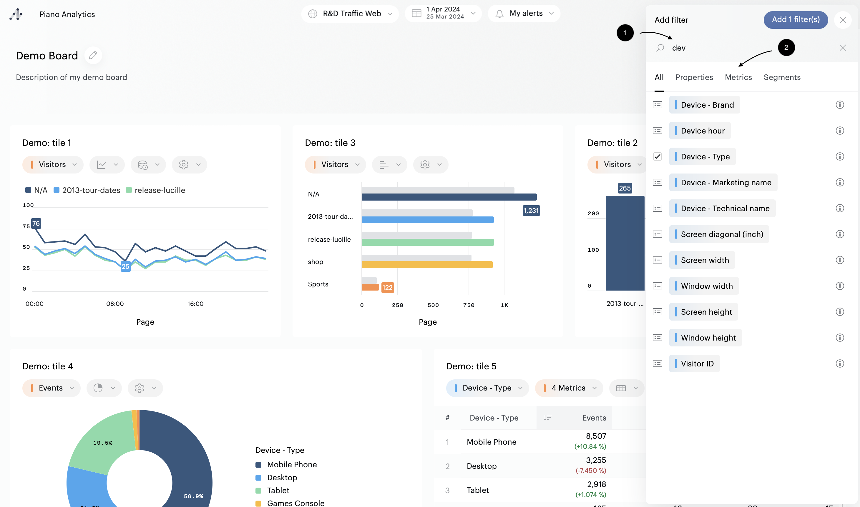
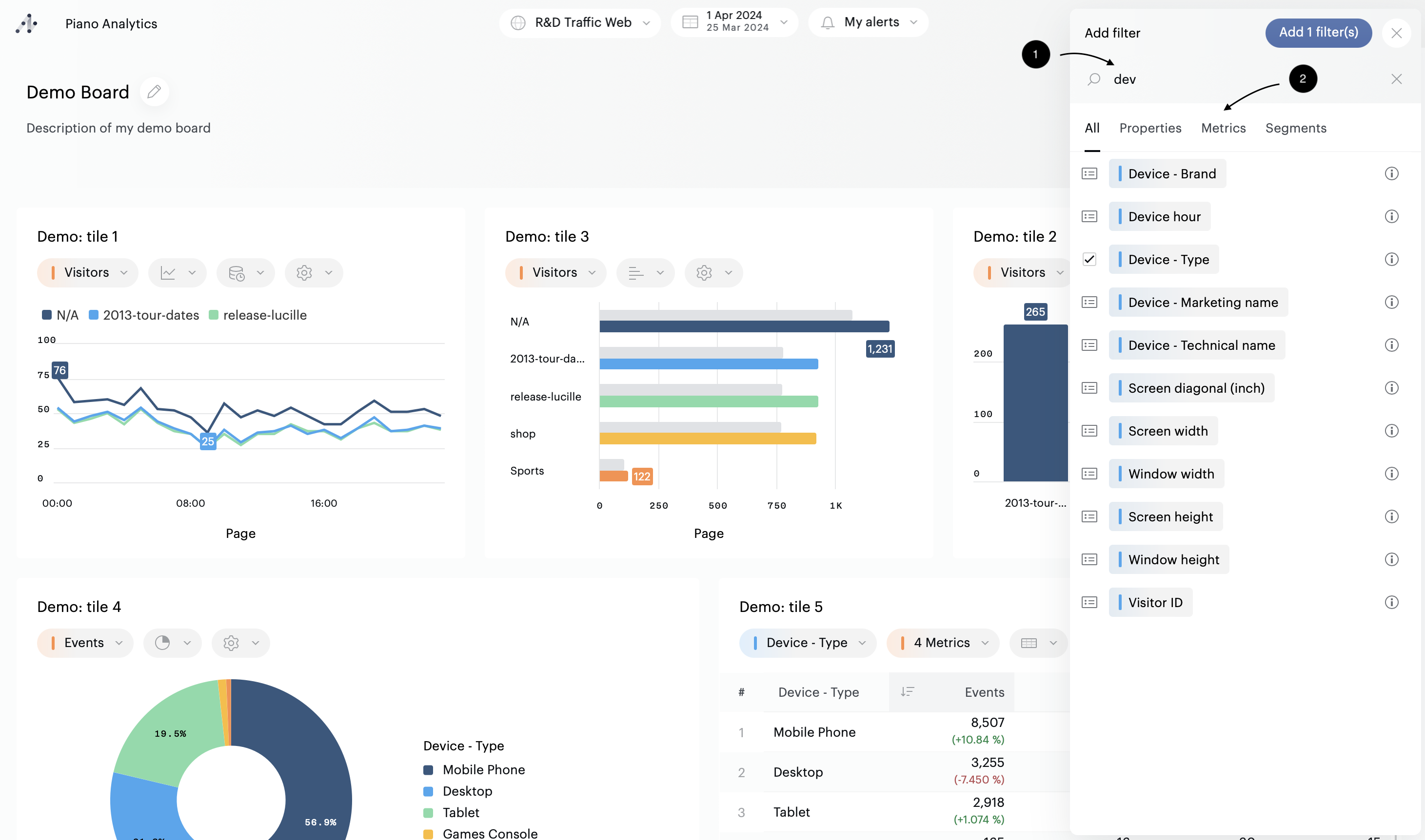
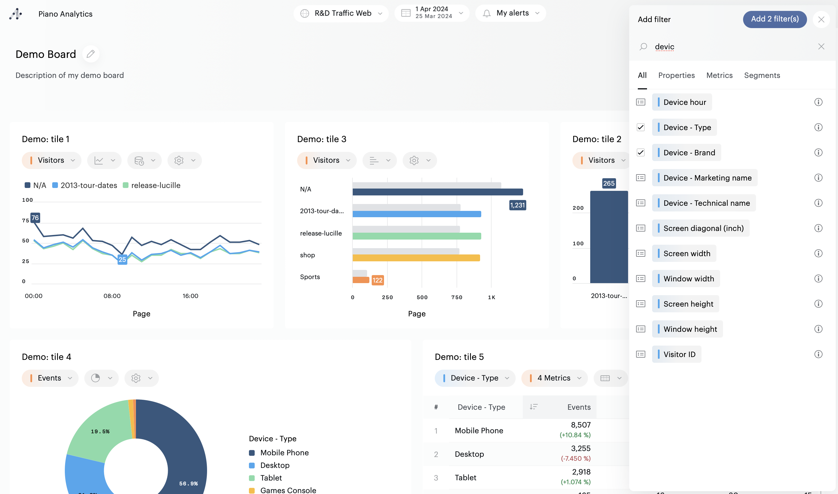
To use or add a filter, click on the “Add filter” button available in one of the three locations described above. Here we take the example of adding filters to a board. The principle is strictly the same for the other slots.

If there are no filters on your board, you’ll be able to select one or several properties and metrics. Use the search engine (1) or tabs (2) for a fast access to the resources you need.

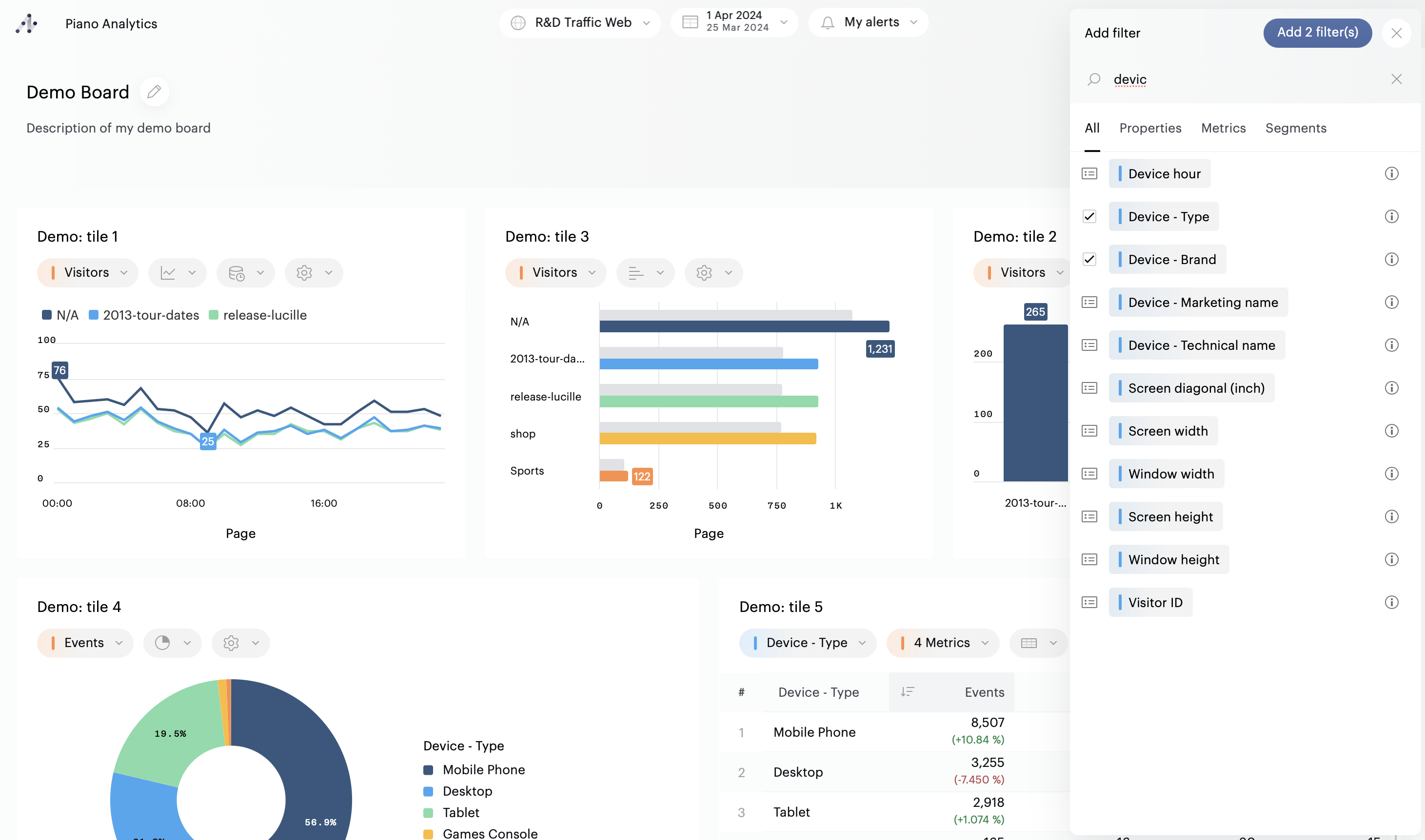
To add a filter, you can either double click on each element you want to select, or use the checkboxes next to each element and validate with the « Add x filter(s) » button.

As soon as these actions are performed, the filters are displayed:

If the board, the tile, or the full screen tile already have filters, click on the « + » button at the top of the drawer to add more items:

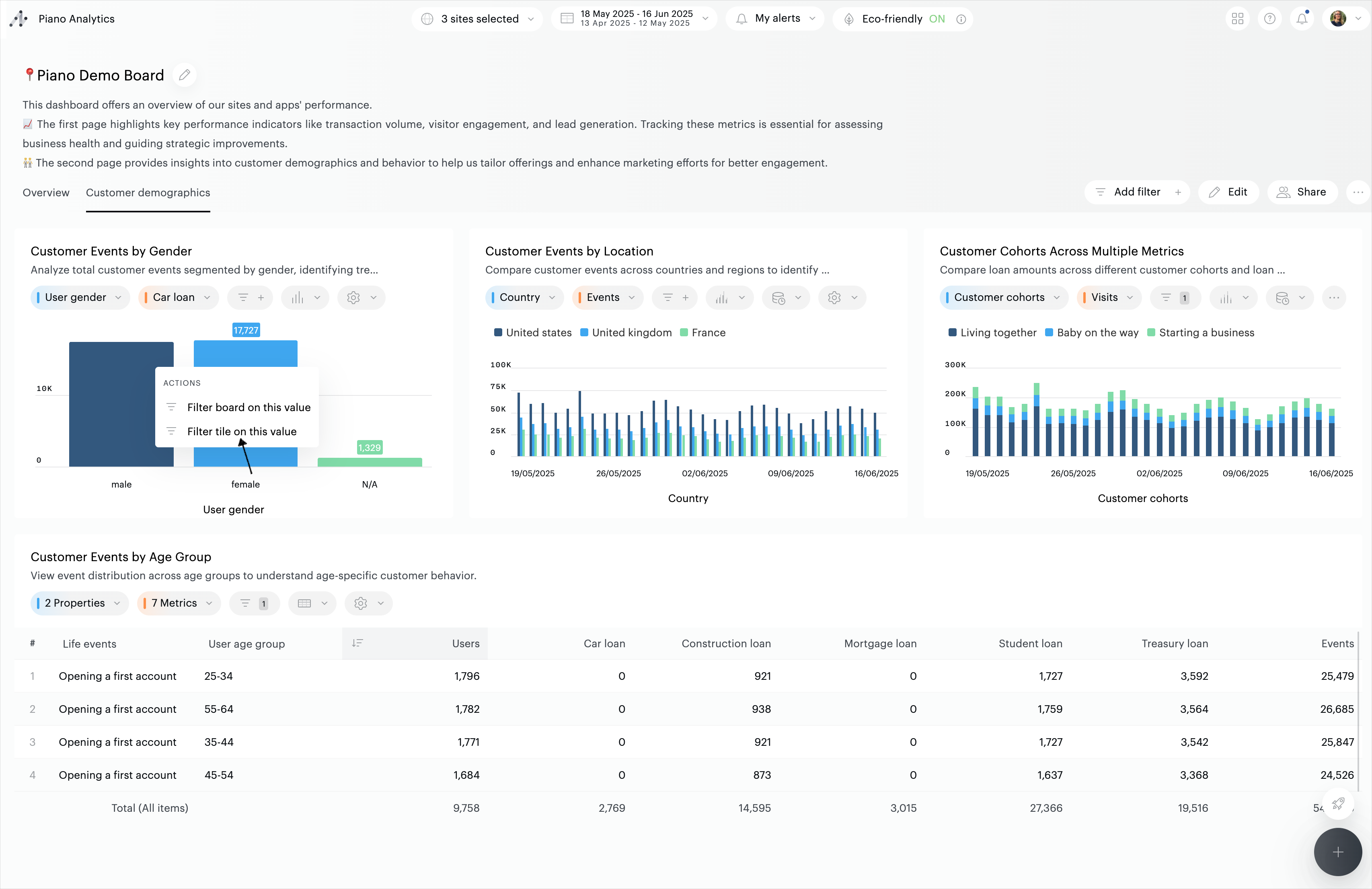
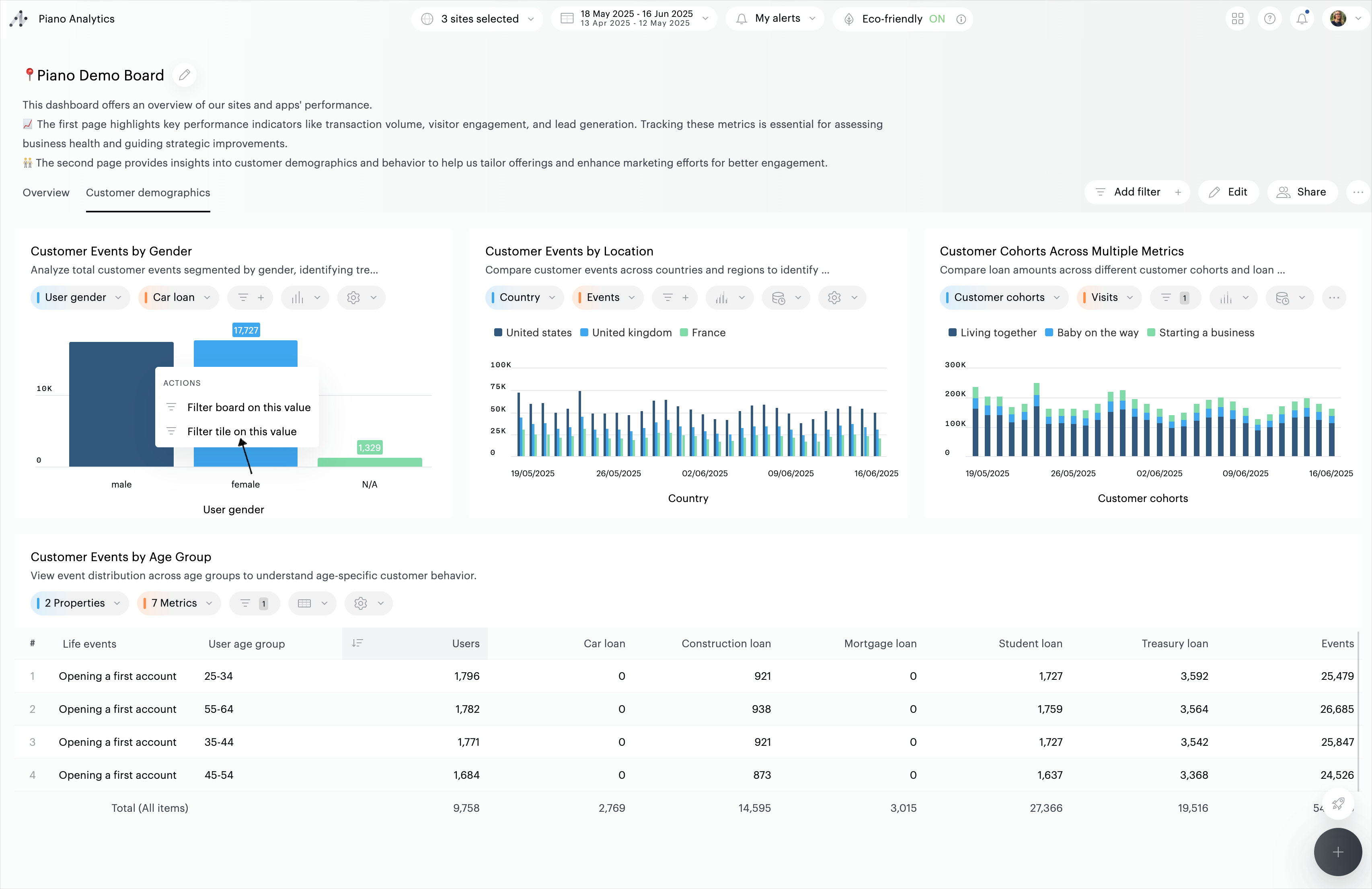
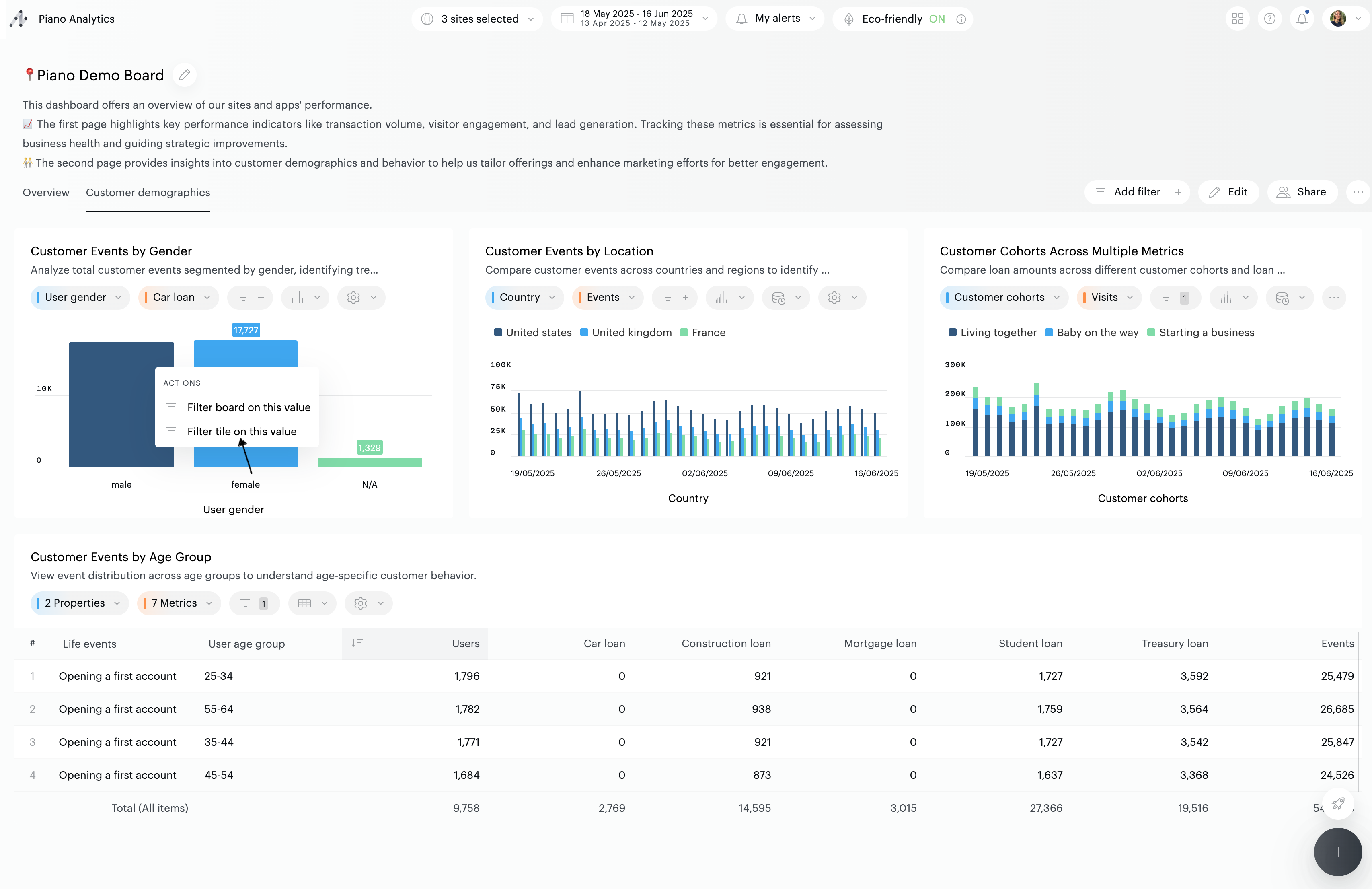
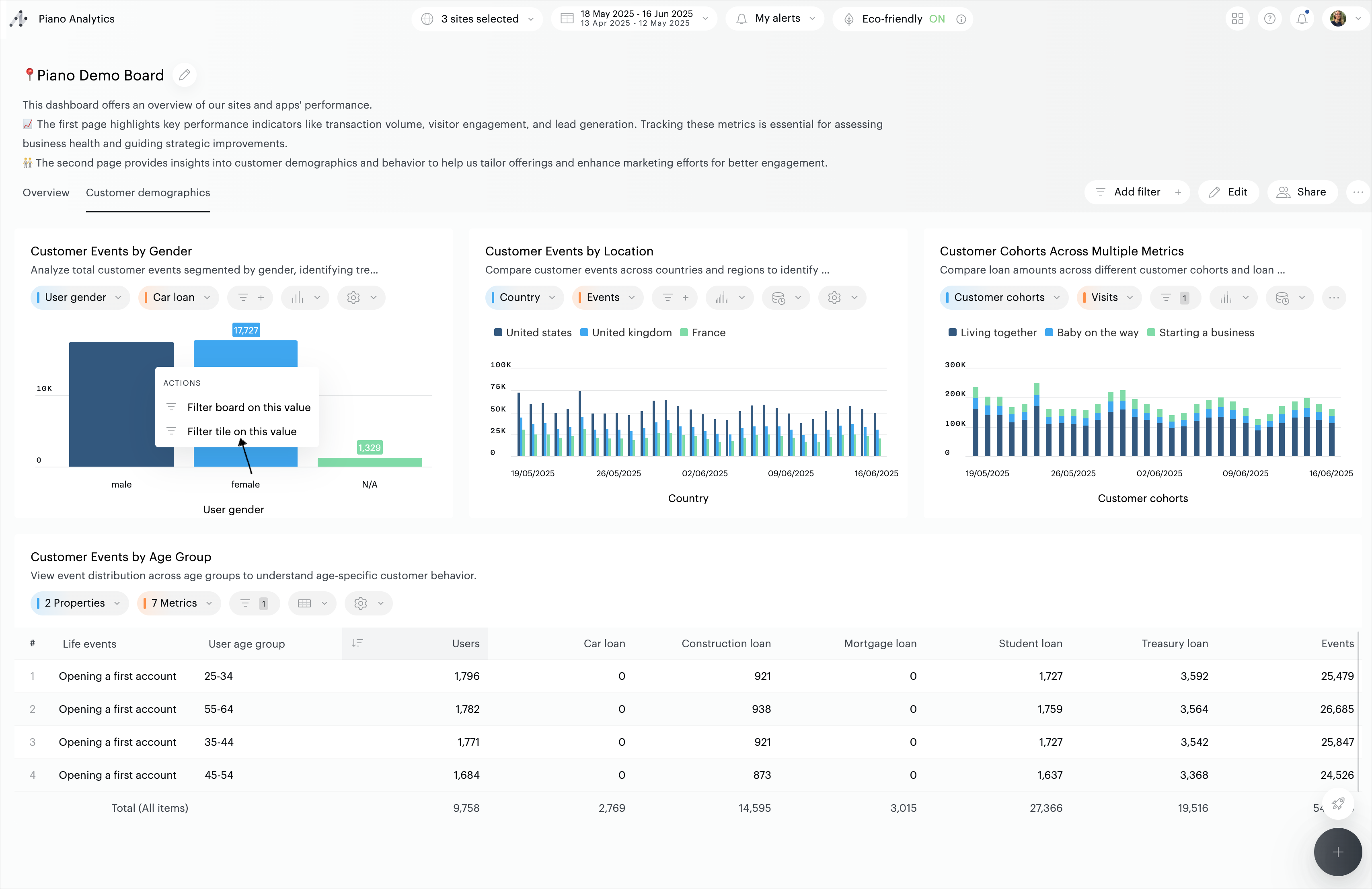
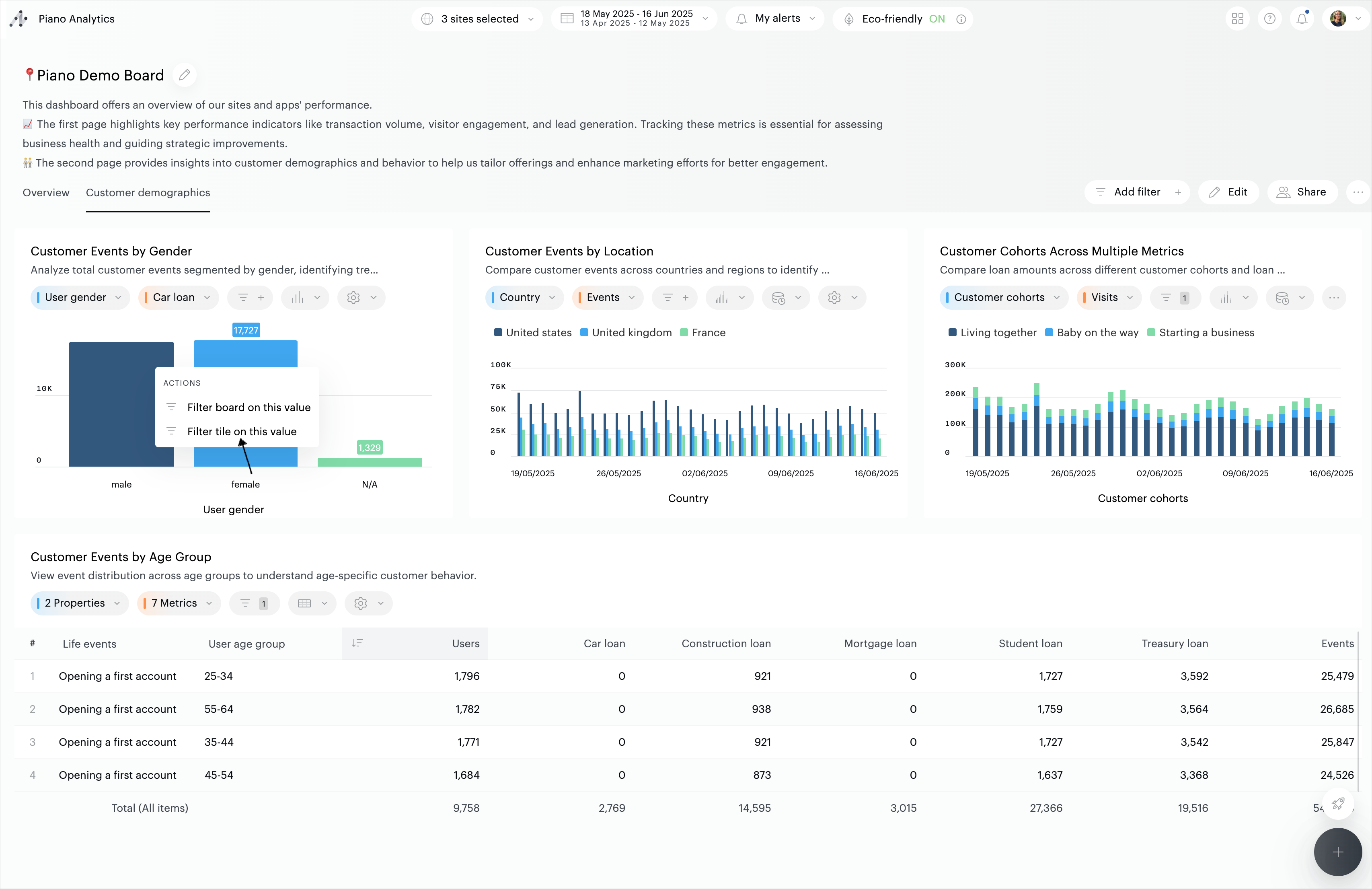
You can also create filters directly from bar charts (horizontal and vertical), pie charts and treemaps: hover the chart, and click on the element of the graph you want to filter on, and apply the filter:

Activate / deactivate a filter
Depending on your needs, you can activate filters in several ways:
Simple filters: select items from a drop-down list
Advanced filters: configure rules such as “and/or”, “begins with”, “contains,...”.
Simple filters
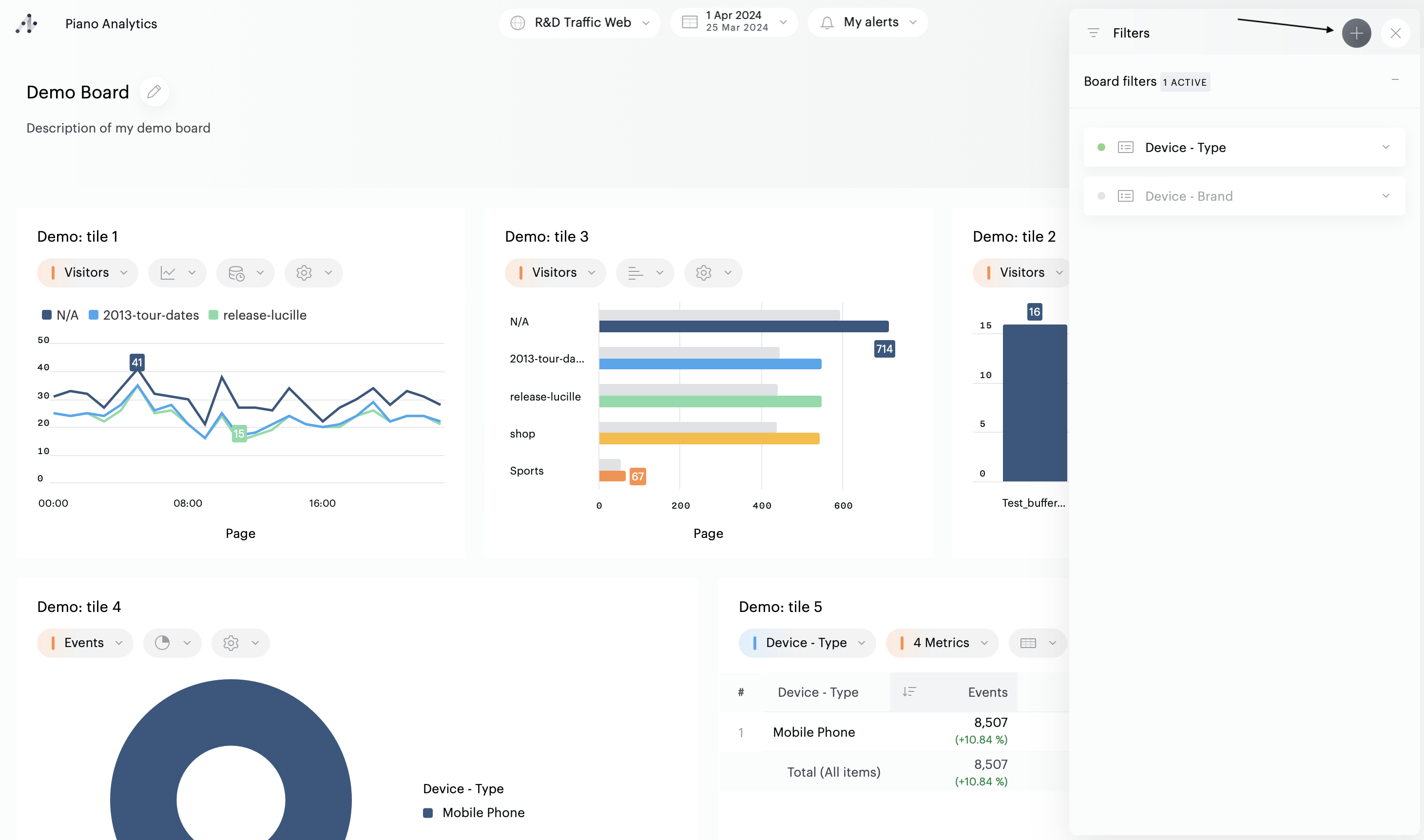
To activate a filter, you first need to select values: click on the property’s name to open the dropdown list. Select the elements you would like to filter your board on, and click on « Apply ».
The filter is now applied. This is confirmed by the green circle next to the filter’s name.

Avanced filters
By default, with the exception of metrics, simple filters are proposed. To switch to advanced filters, first open the filter, then click on the “Advanced filter” button (the example below shows filters on a tile):

Then configure your filter, selecting the criteria of your choice, and click “Apply”. The filter is now active. This is confirmed by the green circle that appears next to the filter name.

Deactivating a filter
To deactivate a filter, you can use a shortcut: click on the green circle next to the filter’s name. The circle will become gray, confirming the filter is now deactivated. As an alternative, you can open the dropdown and change the toggle’s status.
The same system applies to filters based on segments: use the shortcut or the dropdown’s toggle to activate/deactivate with the toggle, or use the shortcut.
Accumulating filters
Multiple filters based on properties can be applied at the same time
Only one segment can be applied at a time
It is possible to combine a segment with several property filters
Filters can be applied both to a board and to one or more tiles
Note
Individual tiles can be configured to ignore board-level filters while still respecting locked filters. See "Ignoring board filters on individual tiles" below for more details.
Ignoring board filters on individual tiles
When editing your board, you can choose to exclude specific tiles from board-level filters. This allows you to display filtered and unfiltered data side by side, perfect for benchmarking contextualized metrics against global performance.
To ignore board filters on a tile:
Enter edit mode on your board
Open the tile's settings
Toggle the "Ignore board's filters" option
Notes
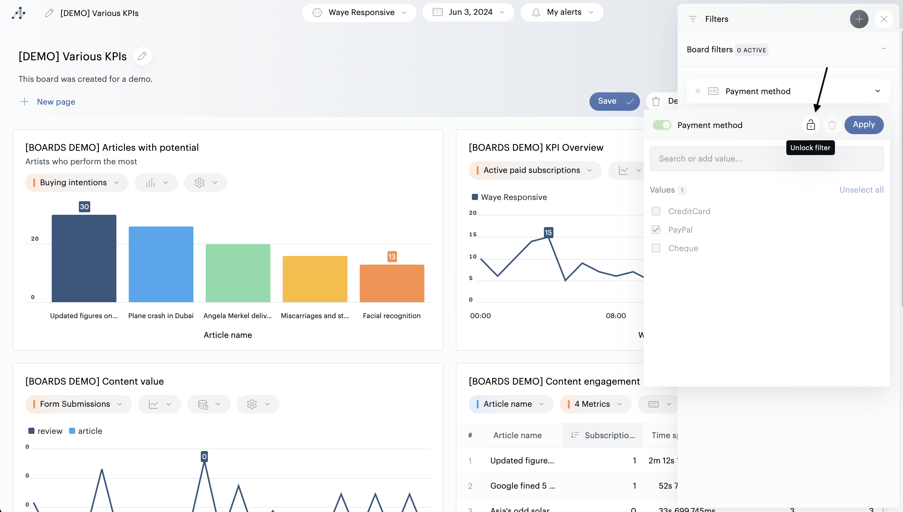
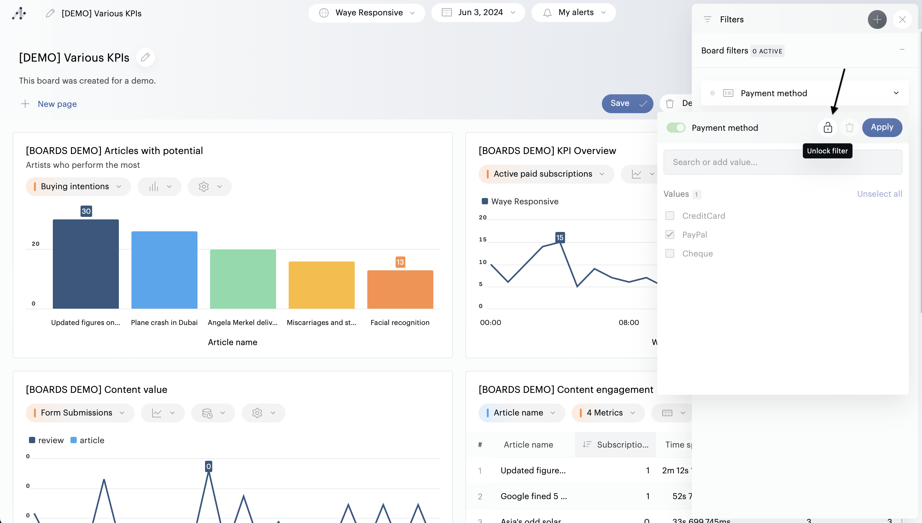
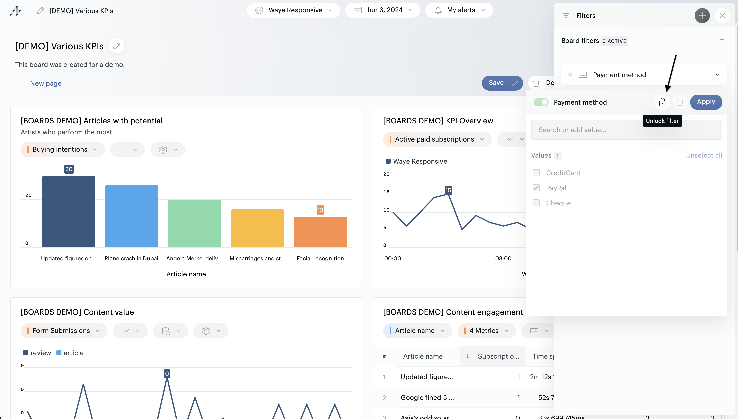
→ Locked filters will still be respected to maintain data governance standards within your organization.
→ Tiles using this feature display an "unapplied filters" icon in the toolbar, so you always know which visualizations are operating independently.
→ This setting only affects board-level filters; tile-specific filters will still apply.
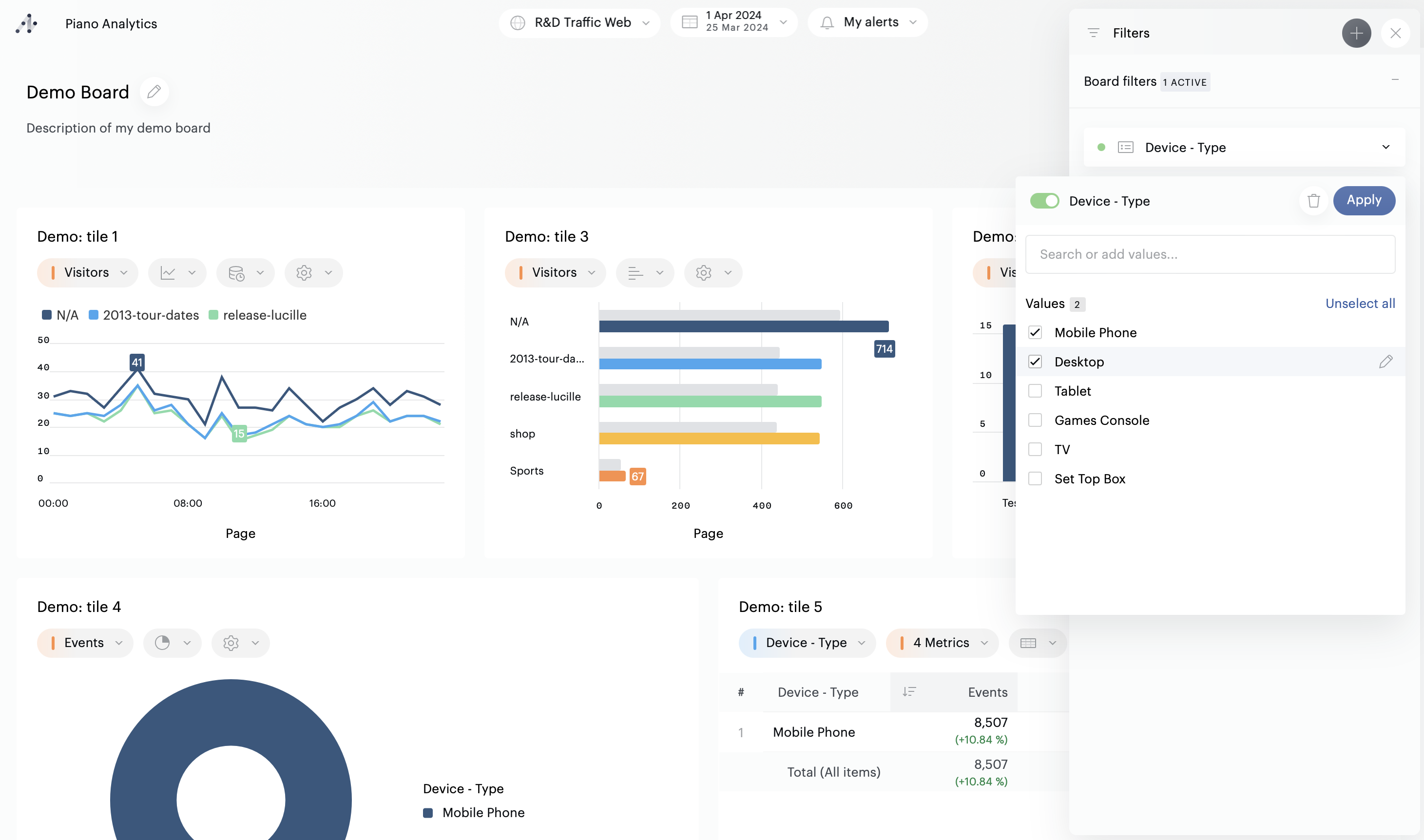
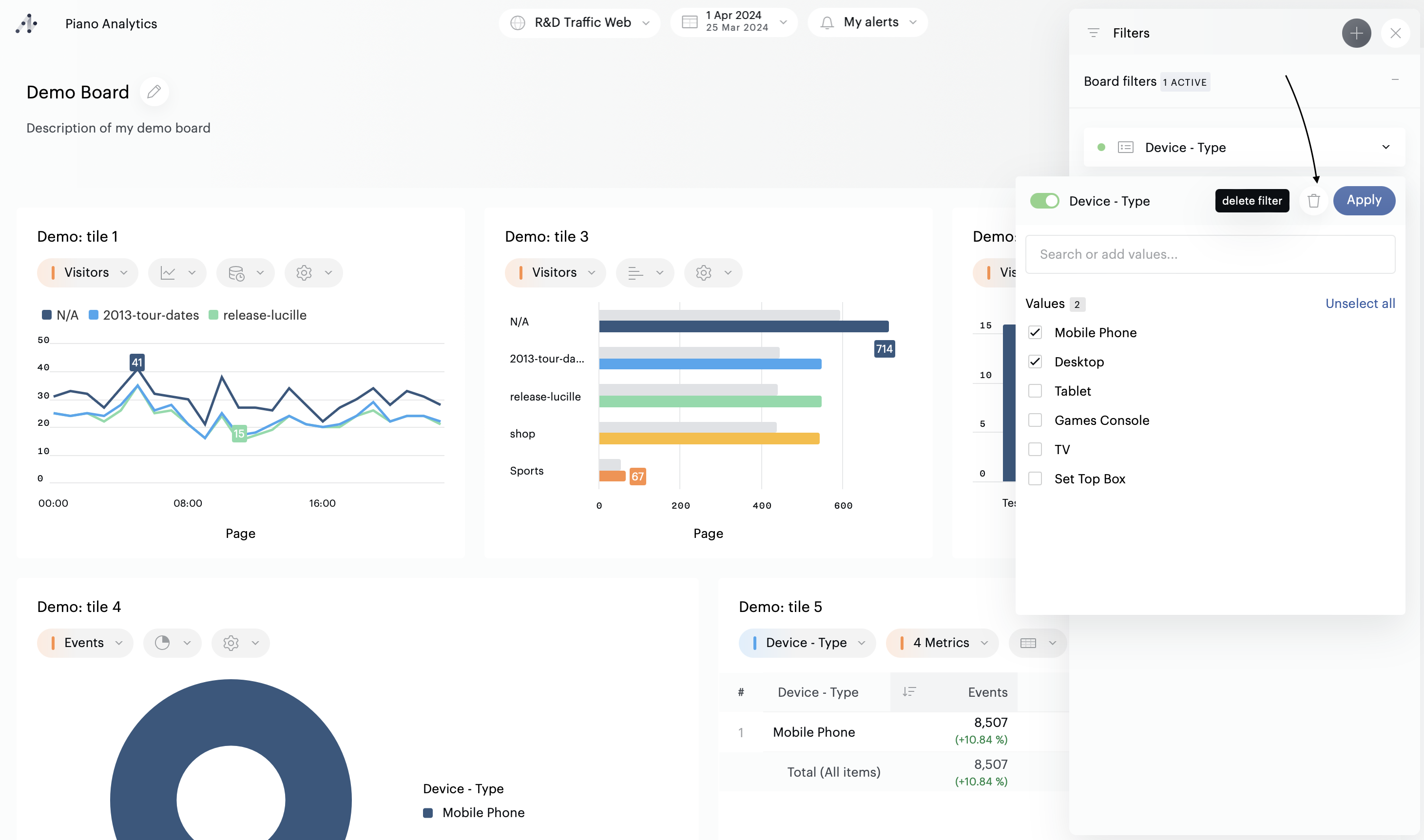
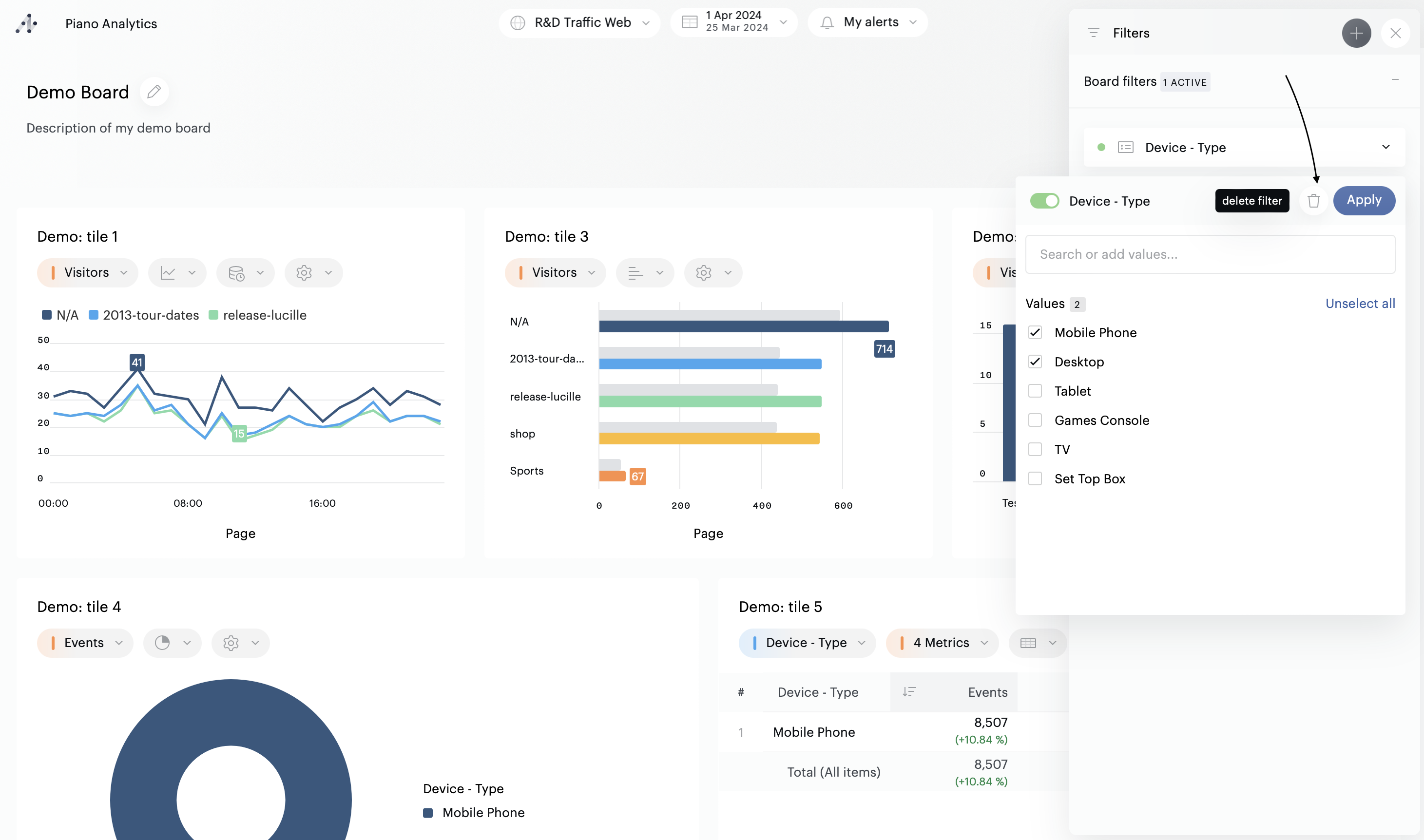
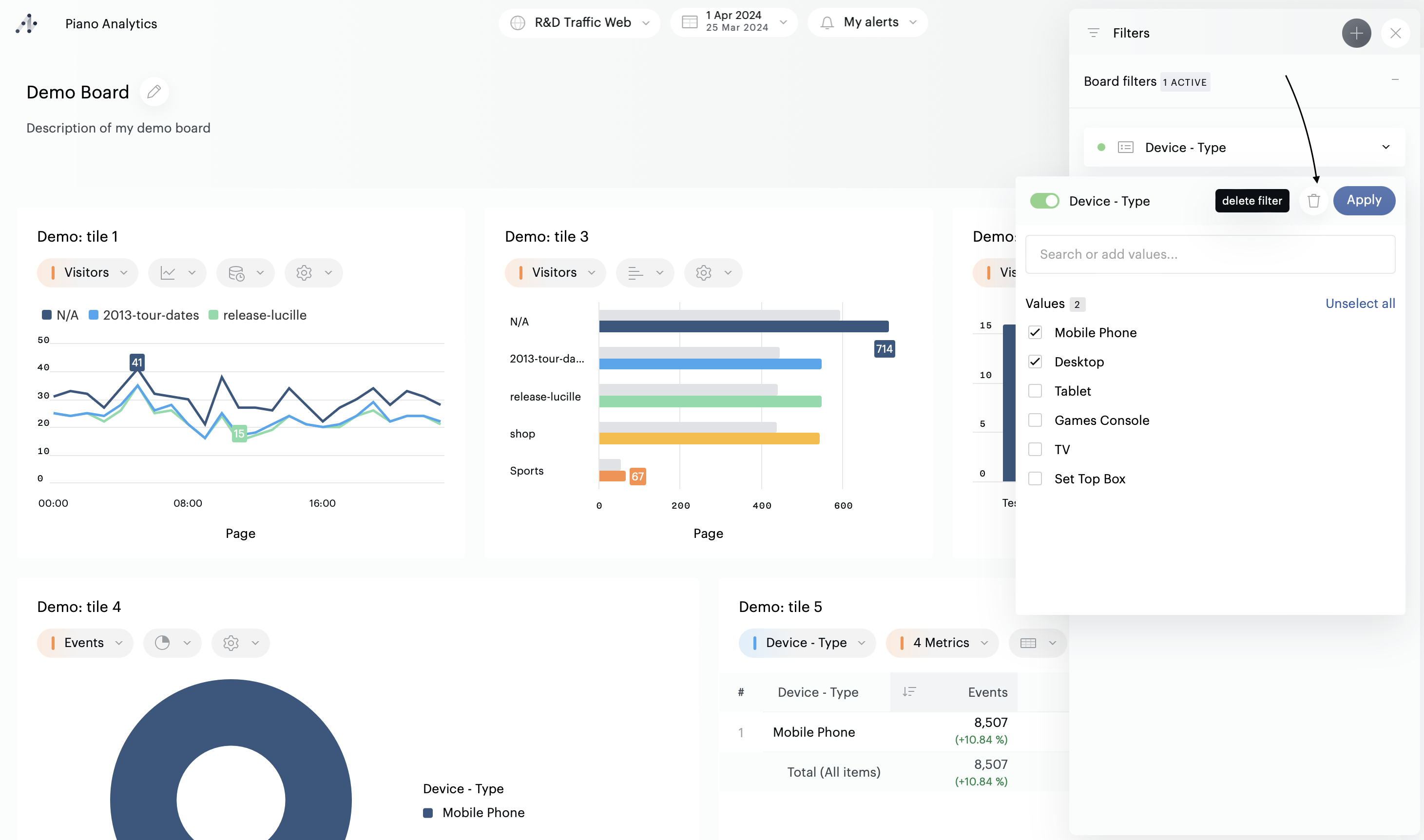
Removing filters
If you no longer want to see or use a filter, open the filter’s dropdown, and click on the "Trash" icon.Saving filters

If you own a board, you can save your filter configuration. To do this, open edit mode, configure your filters, then save the board.
Users with access to this board will then have default access to the ready-to-use filters you have configured.
If you choose to save a board when one or more filters have already been applied, these filters will be applied by default to the board, for all users with access to it. However, they can be modified or deactivated at any time.
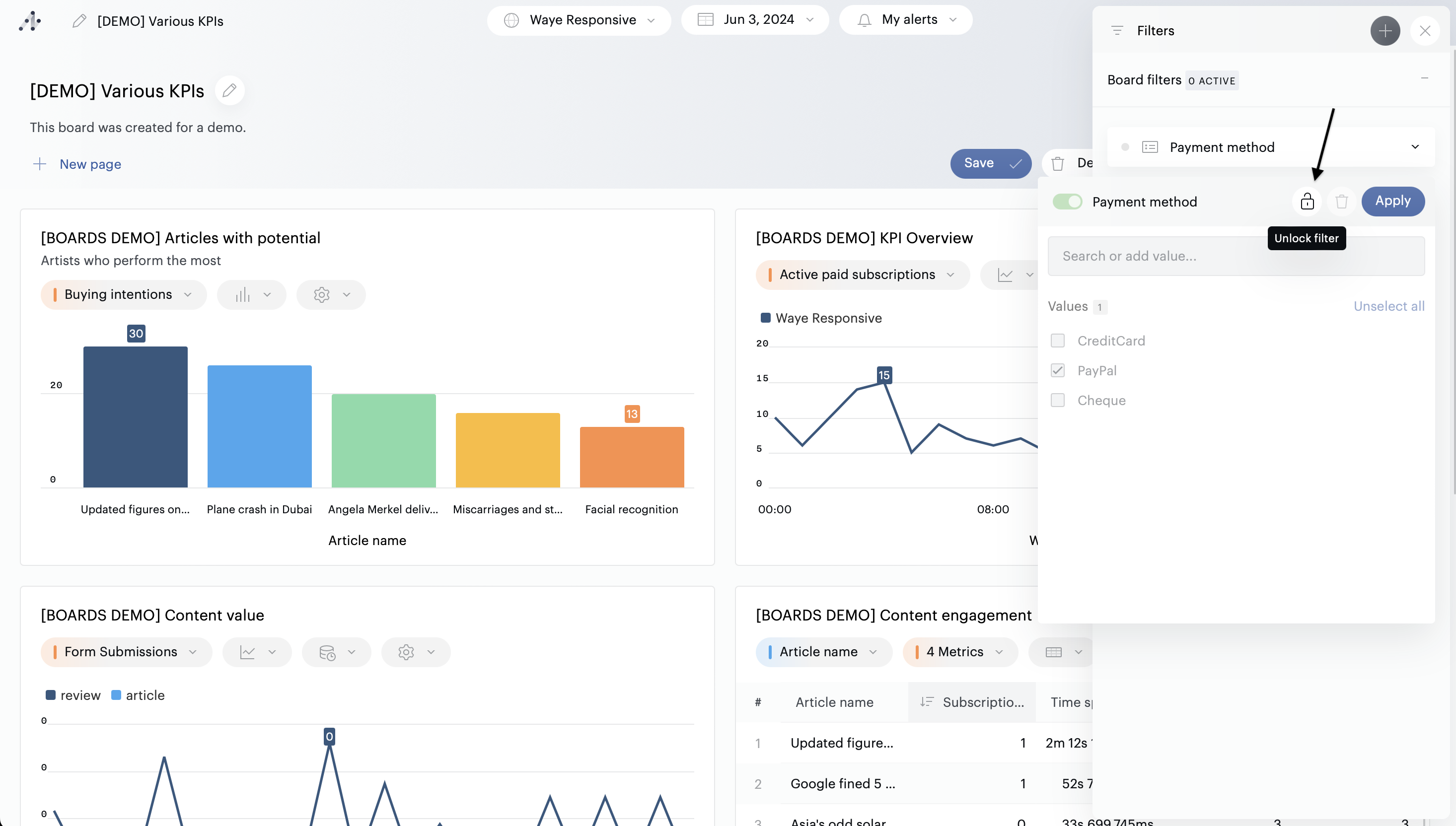
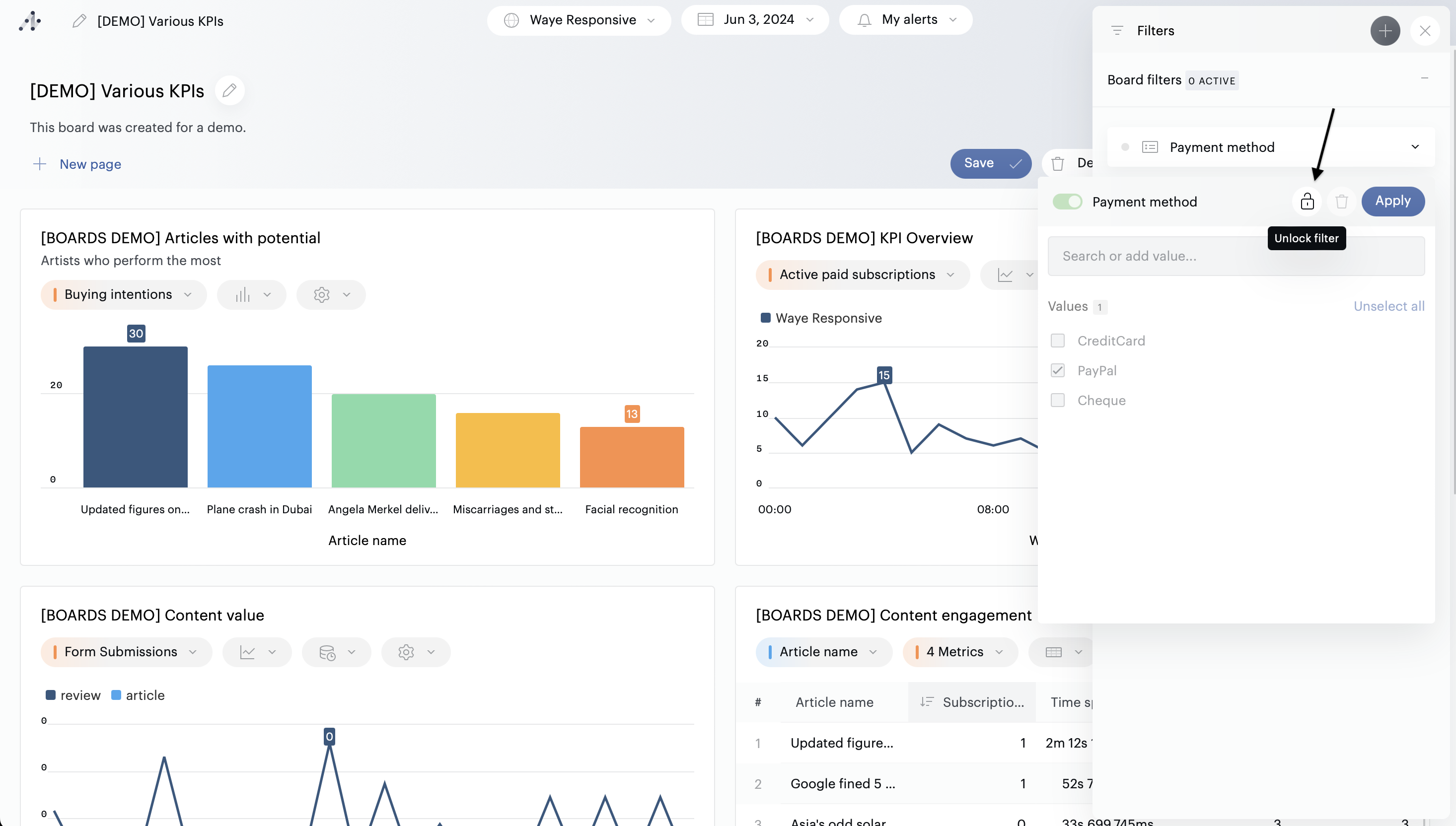
If you don't want filters to be manipulated, you can lock a filter when setting it up (this feature is only available in edit mode).

Permissions
Owners & administrators can:
Select any property or segment
In edit mode: pre-check values (optional, the end-user can uncheck them and/or check others)
Configure individual tiles to ignore board-level filters (while locked filters are always respected)
Save filters along with the board
⠀
Users with a "Analyst" role or higher, who are not owners can:
Manipulate filters proposed by the board's owner - unless the filters are locked by the owner
Add filters of their choice (they will not be saved with the Board)
Ignore board-level filters on-the-fly (locked filters are always respected)
⠀
Users with a “Read data" role can:
Manipulate filters proposed by the board's owner - unless the filers are locked by the owner
Ignore board-level filters on-the-fly (locked filters are always respected)