Watcher - Traffic Alerts
The Tool’s Objective
AXON Watcher is Piano Analytics' AI-powered alerting solution. Alerts can be quickly created, tailored, and managed from any analysis within Piano Analytics.

Alert Creation
Setting an alert name and description
Alert name
Alerts names are compulsory. This name will enable you to identify your alert within the alert management tab and within emails.
Alert Description
Alert descriptions are optional. Alert creators can fill in the alert description to help stakeholders understand what the alert is monitoring. The alert description can be found in the alert management tab and within the alert email.
Mailing List
The alert mailing list enables you send an email to anyone within your organisation when the alert is triggered. The email address you wish to add must have access to your solution.
Alert scope
In order to successfully create an alert you must specify its scope.
Site(s)
The site or sites you would like to set an alert on is the first element of the alert’s scope you must provide. There are several ways to use the site parameter:
You can set a global alert on multiple sites at once. For exemple: you would like to measure the total traffic on three sites as a whole each day. For this, select all the relevant sites within the site dropdown. You will be able to specify if you would like to apply the alert on each site or on the full scope of sites at the end of the alert creation process.
You can set the same alert on three individual sites. For exemple : you want to measure the traffic each day for each of your three sites separately. For this, select all the relevant sites within the site dropdown. You will be able to specify if you would like to apply the alert on each site or on the full scope of sites at the end of the alert creation process.
You can set an alert on one specific site if you would like to focus on a single platform.
Metrics
You will need to specify a metric on which to set your alert on from standard Piano Analytics metrics and your custom metrics your have created.
Segment
You can add a segment to focus on a specific part of our traffic using your saved segments. If you would like to use a segment created on the fly, please refer to the “quick alert” section of this page.
Granularity
You can set alerts on two types of granularities: day alerts or hourly alerts. Day alerts will be sent the next day at 7AM (your site’s timezone) hourly alerts will be sent 10 minutes after the hour timeslot is over. For exemple, you will receive your 6AM-7AM alert at 7:10AM.
Setting an alert trigger
Three types of alert triggers are available to enable you to truly tailor your alerts to your needs.
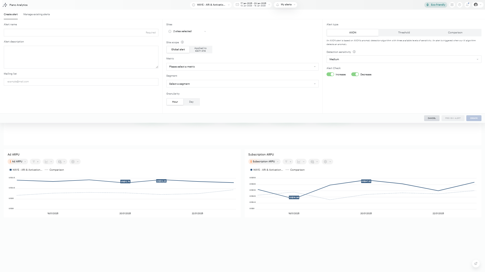
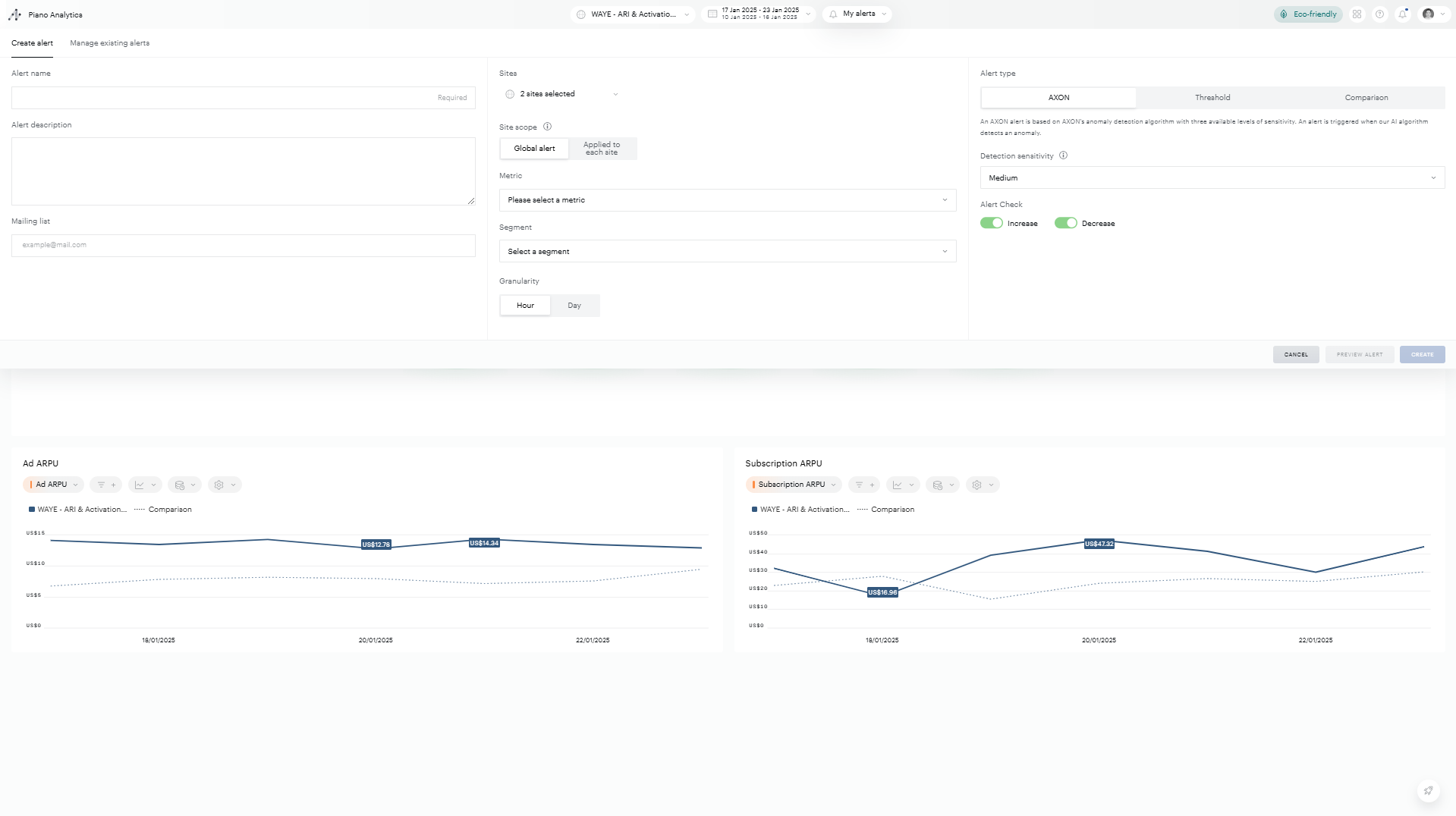
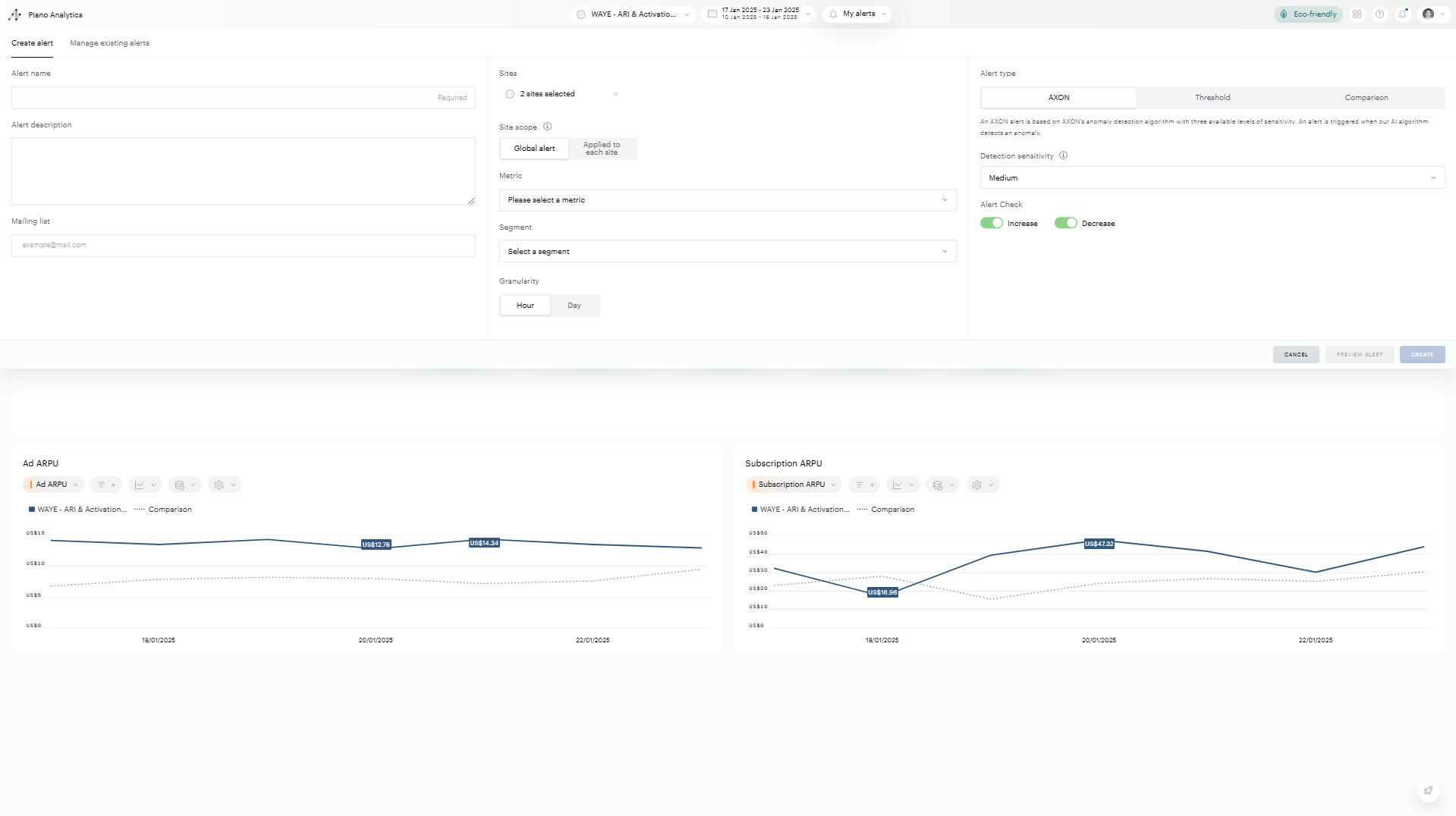
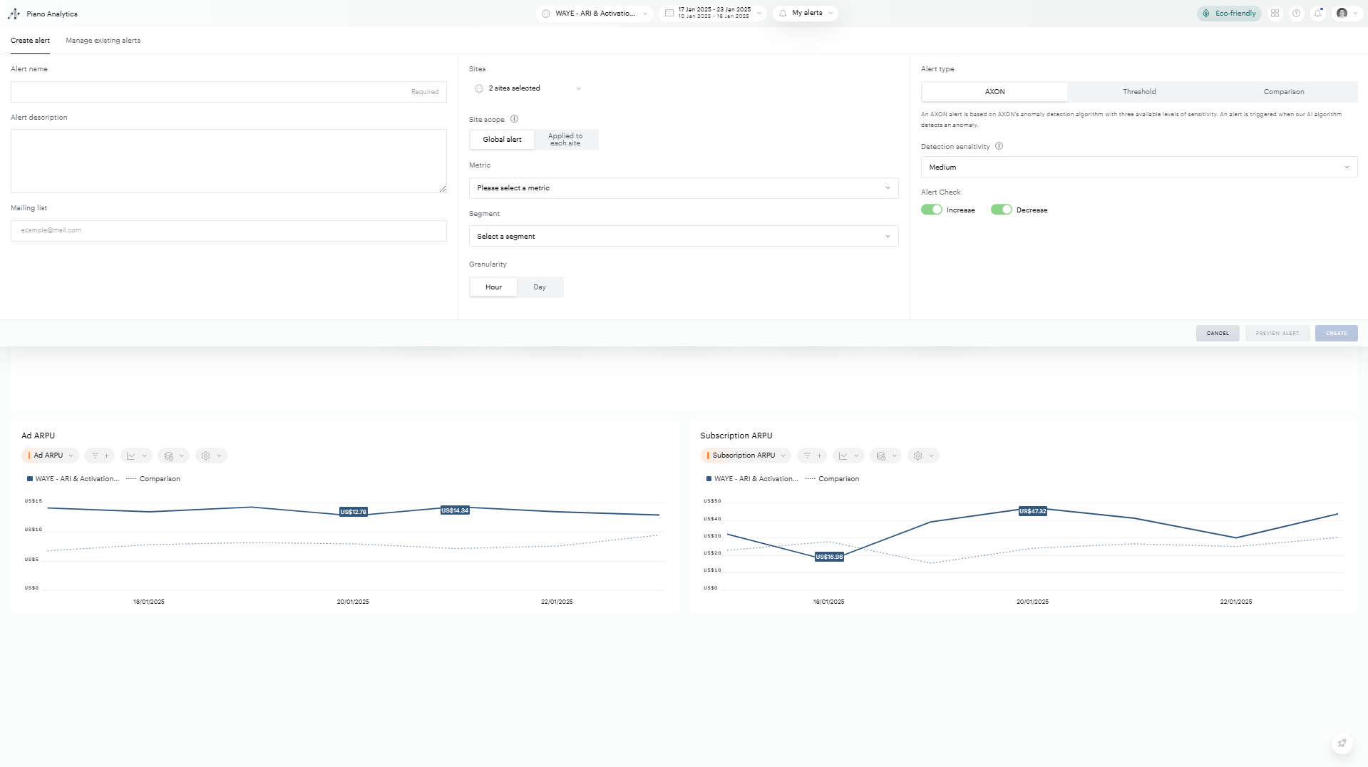
AXON – The AXON Alert trigger will detect and trigger an alert based our in-house data science powered algorithm. It will scan your historical data, identify and exclude irrelevant variation to focus on the data that matters to identify true alerts. Note: although we employ powerful algorithms you still have a hand on your data: you are able to select between a low, medium and high sensitivity to tailor the alert to your needs even further. You will be able to observe the impact of the algorithm and the different levels of sensitivity on the alert preview on the past 90 days with the alert preview on the right of the alert creation tab.
Threshold – with the threshold trigger type you can define an upper or/and lower bound (as an absolute value), which, when exceeded, will trigger an alert.
Comparison – the comparison alert trigger which send an alert when the day or hour value exceeds a percentage difference with a selected previous period. The available previous periods are the following:
Daily alerts:
Yesterday vs the day before
Yesterday vs same day last week
Hourly alerts:
Last hour vs hour prior
Last hour vs the same hour yesterday
Last hour vs the same hour last week
For each alert trigger type you can specify if you want an alert to trigger only when your metric exceeds your define value, or only when your metrics dips below your defined value or both, triggering an alert when your metrics both exceeds and dips below your defined values.
Alert previews
You can preview your alert prior to creating it in order to better understand how it will behave using the preview tool.
The preview tool can be easily accessed via the preview alert button.

The Preview Alert feature will provide you with a summary of your alert’s configuration and a visualisation highlighting when your alert would have triggered over the preview period.

In the preview mode, If you wish to edit your alert prior to creating it, you can click the "configure alert" button to return to the default alert creation interface.
Managing alerts
Many features have been implemented in order to make managing alerts as easy as possible.
Managing alerts tab
Alert access, triggers and settings can be managed from one place: in the alert management tab, accessible from the alert bar as shown in the picture below.
In this tab, alerts will be listed and identifiable by name, description, and scopes.
Managing alert features
(1) Clicking the pensil icon on a specific alert will open the ‘create alert’ tab for this specific alert enabling your to amend its name, description, distribution list, scope and triggers.
(2) The second icon enables you to copy an existing alert, modify its parameters and save it as a new alert.
(3) Clicking the bin icon on a specific alert will enable you to delete it.
(4) The Alert status enables the alert creator to pause an alert. Thanks to this feature he can stop emails from being sent because of an alert triggering without having to delete it. For example, if a special marketing event is being launched or a site being taken offline temporarily which is likely trigger an alert regularly the alert owner can pause the alert.
(5) An alert subscriber (a user who was added to an alert mailing list) can mute an alert. For example, this feature is useful if the a user has changed roles within the business and the alert is no longer relevant for him.

Alert notifications
Users are notified by email once an alert triggers. Emails will contain information on all your trigged alerts from the same period thus reducing the amount of emails received.
Information provided in the email
For each alert triggered, the email will contain:
The name
The description
A sentence summarizing the alert and the triggering rule
The value of the metric
The site(s)
The alert type
The alert creator
The “check the alert” button will take you to the relevant analysis within Explorer
Email timings
Timezones
Alerts times are relative to the site’s timezone.
Hourly alerts
Hourly alerts are send 10 minutes after the end of the timeframe in question. For example, if a significant event happens between 6AM and 7AM the alert will be sent at 7:10AM
Daily alerts
Daily alerts are sent between 6AM and 7AM (site’s timezone)
Note: It is therefore possible to receive multiple emails throughout the day for daily alerts if they are set on sites with different timezones.
Alerts on groups of sites with multiple timezones:
We will wait for the last timezone before sending the email, ensuring we have accurate data for all the sites concerned.
AXON algorithm
The AXON trigger is based on our in-house AXON anomaly detection algorithm to determine when an alert should or should not be raised. The AXON anomaly detection algorithm will decompose your timeseries data to identify seasonal behaviour, overall trend and noise. By modelling a metric’s variations over time using seasonal behaviour and the metric’s overall trend the AXON Algorithm can predict an expected value with a confidence interval around this value based on a user-determined sensitivity level (low, medium, high). An alert is declared when the observed metric value steps outside the confidence interval bands.
Alert FAQ
I was included on a mailing list and I am being spammed by the same alert everyday/hour.
You can unsubscribe from the mailing list in the "manage my alerts tab"
Can I send alert emails to someone outside my organisation?
Unfortunately not, the distribution list is limited to users who have an AT Internet account and have access to your data. If you would like to add a user to your distribution list, you must first request an Piano Analytics account from your administrator.
Can I see the other users who have access to this alert?
Only the alert creator has access to the full mailing list for a specific alert
Can I create an alert for other users but not be part of the mailing list?
The alert creator must be part of the mailing list
Can I see all the alerts created for my organisation?
No, you can only see an alert if you are on the mailing list
Can anyone modify my alert?
No, only the alert creator can modify the contents of an alert, a user on the mailing list can only mute it.